CloudSpend Multi-Step Budget
Multi-Step Budget in CloudSpend is an advanced cloud cost management feature that helps you track and control cloud spending using multiple budget thresholds. Instead of relying on a single budget limit, you can define step-based thresholds that trigger alerts at different stages of spend.
This approach enables proactive cloud cost monitoring across platforms like AWS, Azure, and Google Cloud Platform. Each step represents a level of budget consumption, allowing teams to identify cost spikes early and take corrective action before a full budget breach occurs.
Multi-step budgets are designed for organizations that need better visibility, structured escalation, and tighter cost governance across cloud environments.
How this is useful
In modern cloud environments, costs grow gradually and often go unnoticed until they exceed limits. Multi-step budgeting helps you catch these changes early and respond in a controlled way:
- It gives early signals when cloud spend starts increasing beyond expected levels.
- It supports gradual escalation instead of triggering high-severity alerts immediately.
- It ensures cost ownership by assigning a responsible individual.
- It reduces unnecessary alerts by notifying only relevant users at each stage.
- It improves cloud cost governance across teams and business units.
This is especially useful for organizations running workloads across AWS, Azure, or Google Cloud Platform, where spend is distributed and dynamic. You can view and configure Single-Step and Multi-Step budgets based on your requirements. To view Single-Step budgets, select the Single-Step toggle next to Accounts.

Benefits of Multi-Step Budget
The Multi-Step Budget feature provides you with the following benefits:
- Proactive cloud cost control: Identify and act on cost spikes before they become critical.
- Step-based alerting and escalation: Notify different stakeholders based on budget thresholds.
- Improved cloud spend visibility: Monitor cost trends across accounts, services, and regions.
- Flexible budget configuration: Define multiple thresholds within a single budget.
- Custom alert communication: Use email templates to tailor notifications.
- Stronger cost governance: Assign ownership and enforce accountability using a directly responsible individual (DRI).
Use cases
- A SaaS product team running workloads on AWS uses multi-step budgets to manage monthly cloud costs. Instead of waiting for a full budget breach, they define thresholds at 30 percent, 50 percent, and 70 percent. As usage increases, alerts are triggered progressively. Engineers are notified first to check for unnecessary resource usage. If costs continue to rise, team leads and finance teams are alerted. This helps control AWS cloud spend in real time and prevents unexpected billing spikes.
- In a multi-cloud environment using Azure and Google Cloud Platform, different business units share infrastructure costs. A centralized cloud operations team sets up multi-step budgets to monitor usage across departments. Early thresholds notify engineers, while higher thresholds notify business stakeholders. This ensures better cost allocation, accountability, and cloud cost optimization across teams.
- For organizations running seasonal workloads or marketing campaigns, cloud usage can increase rapidly within a short period. Multi-step budgets help track these changes closely. Early alerts provide visibility into rising costs, allowing teams to scale resources efficiently while maintaining budget control.
Configuring Multi-Step Budget check
To configure the Multi-Step Budget check for Accounts, Business Units, and Reports, follow the steps mentioned in the sections below.
Accounts
To configure multi-step budgets for your cost accounts:
- Go to the CloudSpend console.
- In the left navigation pane, choose Checks.
- Select Budget, then the Accounts tab.
- Click Configure Check and complete the following steps:
- Step 1: Choose Profile
- Step 2: Configure Details
- Step 3: Notification Settings
Step 1: Choose Profile
Define the basic configuration for your cloud budget in the Choose Profile page:
- Display Name: Enter the name of the budget used for identification across CloudSpend dashboards and reports.
- Budget Type: Select Multi-Step Budget.
- DRI: Assign a responsible owner for this budget. This ensures accountability for cloud cost control.

Step 2: Configure Details
Define budget thresholds using these steps. Each step represents a specific level of budget consumption and helps in tracking cloud spend more granularly.
In the Configure Details page, enter the following details:
- Step Name: A name that represents the stage of budget usage.
- Budget Profile: Defines the scope of the budget, such as account, service, or region. Select the applicable Budget Profile. Budget profiles are reusable across multiple budgets. If you wish to create a new profile, click Add to open the Budget Profile dialog box. To edit a profile, click Edit and after you make the necessary changes, click Save.
- Period: Defines the duration for tracking spend (e.g., daily, monthly, yearly).
- Unit: This is the measurement in which a budget check is configured for your cloud cost, and the default unit is Percentage.
- Budget Currency: The currency used for cost tracking.
- Budget Value: The threshold value that triggers alerts.
- Severity: Defines the impact level of the threshold. The available options are Information, Warning, High, Critical, and Custom. If you select the Custom option, the Custom Severity field will be displayed, enabling you to define custom severity labels. Choose a preferred color to indicate the severity levels.
- Priority: Indicates urgency for action and alert handling.
- Click Next to go to the Notifications Settings page or click the + icon to add more steps.

Adding multiple steps
To add multiple budget steps, click the + icon to add more steps.
Each step can be configured independently with different:
- Budget thresholds
- Severity levels
- Notification rules
This enables fine-grained cloud cost monitoring and escalation.
Step 3: Notification Settings
Define how alerts are triggered when thresholds are reached. In the Notification Settings page, configure the following details:
- Disable Alert: Select this check box to disable notifications for this step while still tracking budget violations.
- Notify via: Choose the mode through which you'd like to get notified. If you select Users, the application will send notifications to the users whose email IDs are mapped. If you select User Groups, the application will send notifications via the User Alert Groups. Budget step alert notifications are triggered only once and can only be sent to email contacts with Administrator and User roles in CloudSpend.
- Email Template for Alerts: Select or create a custom email template for notifications. To add an email template, click Add to customize alert communication. In the Add Email Template page, enter the following details:
- Display Name: Name of the email template
- Subject: Email subject line
- Content: Email message content
This helps tailor alerts based on severity and audience. Type $ in the Subject or Content fields to insert dynamic placeholders. These placeholders automatically populate values such as check name, threshold, severity, priority, and time based on the step configuration when the alert is triggered.

Business Units
To configure multi-step budgets for your Business Units:
- Go to the CloudSpend console.
- In the left navigation pane, choose Checks.
- Select Budget, then the Business Units tab.
- Click Configure Check and complete the following steps:
- Step 1: Choose Profile
- Step 2: Configure Details
- Step 3: Notification Settings
Step 1: Choose Profile
Define the basic configuration for your cloud budget in the Choose Profile page:
- Display Name: Enter the name of the budget used for identification across CloudSpend dashboards and reports.
- Budget Type: Select Multi-Step Budget.
- DRI: Assign a responsible owner for this budget. This ensures accountability for cloud cost control.
Step 2: Configure Details
Define budget thresholds using steps. Each step represents a specific level of budget consumption and helps in tracking cloud spend more granularly.
In the Configure Details page, enter the following details:
- Step Name: A name that represents the stage of budget usage.
- Budget Profile: Defines the scope of the budget, such as account, service, or region. Select the applicable Budget Profile. Budget profiles are reusable across multiple budgets. If you wish to create a new profile, click Add to open the Budget Profile dialog box. To edit a profile, click Edit and after you make the necessary changes, click Save.
- Period: Defines the duration for tracking spend (e.g., daily, monthly, yearly)
- Unit: This is the measurement in which a budget check is configured for your cloud cost, and the default unit is Percentage.
- Budget Currency: The currency used for cost tracking.
- Budget Value: The threshold value that triggers alerts.
- Severity: Defines the impact level of the threshold. The available options are Information, Warning, High, Critical, and Custom. If you select the Custom option, the Custom Severity field will be displayed, enabling you to define custom severity labels. Choose a preferred color to indicate the severity levels.
- Priority: Indicates urgency for action and alert handling.
- Click Next to go to the Notifications Settings page or click the + icon to add more steps.
Adding multiple steps
To add multiple budget steps, click the + icon to add more steps.
Each step can be configured independently with different:
- Budget thresholds
- Severity levels
- Notification rules
This enables fine-grained cloud cost monitoring and escalation.
Step 3: Notification Settings
Define how alerts are triggered when thresholds are reached. In the Notification Settings page, configure the following details:
- Disable Alert: Select this check box to disable notifications for this step while still tracking budget violations.
- Notify via: Choose the mode through which you'd like to get notified. If you select Users, the application will send notifications to the users whose email IDs are mapped. If you select User Groups, the application will send notifications via the User Alert Groups. Budget step alert notifications are triggered only once and can only be sent to email contacts with the Administrator and User roles in CloudSpend.
- Email Template for Alerts: Select or create a custom email template for notifications. To add an email template, click Add to customize alert communication. In the Add Email Template page, enter the following details:
- Display Name: Name of the email template
- Subject: Email subject line
- Content: Email message content
This helps tailor alerts based on severity and audience.
Reports
To configure multi-step budgets for Reports:
- Go to the CloudSpend console.
- In the left navigation pane, choose Checks.
- Select Budget, then the Reports tab.
- Click Configure Check and complete the following steps:
- Step 1: Choose Profile
- Step 2: Configure Details
- Step 3: Notification Settings
Step 1: Choose Profile
Define the basic configuration for your cloud budget in the Choose Profile page:
- Display Name: Enter the name of the budget used for identification across CloudSpend dashboards and reports.
- Budget Type: Select Multi-Step Budget.
- DRI (Direct Responsible Individual): Assign a responsible owner for this budget. This ensures accountability for cloud cost control.
Step 2: Configure Details
Define budget thresholds using steps. Each step represents a specific level of budget consumption and helps in tracking cloud spend more granularly.
In the Configure Details page, enter the following details:
- Step Name: A name that represents the stage of budget usage.
- Budget Profile: Defines the scope of the budget, such as account, service, or region. Select the applicable Budget Profile. Budget profiles are reusable across multiple budgets. If you wish to create a new profile, click Add to open the Budget Profile dialog box. To edit a profile, click Edit and after you make the necessary changes, click Save.
- Period: Defines the duration for tracking spend (e.g., daily, monthly, yearly).
- Unit: This is the measurement in which a budget check is configured for your cloud cost, and the default unit is Percentage.
- Budget Currency: The currency used for cost tracking.
- Budget Value: The threshold value that triggers alerts.
- Severity: Defines the impact level of the threshold. The available options are Information, Warning, High, Critical, and Custom. If you select the Custom option, the Custom Severity field will be displayed, enabling you to define custom severity labels. Choose a preferred color to indicate the severity levels.
- Priority: Indicates urgency for action and alert handling.
- Click Next to go to the Notifications Settings page or click the + icon to add more steps.
Adding multiple steps
To add multiple budget steps, click the + icon to add more steps.
Each step can be configured independently with different:
- Budget thresholds
- Severity levels
- Notification rules
This enables fine-grained cloud cost monitoring and escalation.
Step 3: Notification Settings
Define how alerts are triggered when thresholds are reached. In the Notification Settings page, configure the following details:
- Disable Alert: Select this check box to disable notifications for this step while still tracking budget violations.
- Notify via: Choose the mode through which you'd like to get notified. If you select Users, the application will send notifications to the users whose email IDs are mapped. If you select User Groups, the application will send notifications via the User Alert Groups. Budget step alert notifications are triggered only once and can only be sent to email contacts with the Administrator and User roles in CloudSpend.
- Email Template for Alerts: Select or create a custom email template for notifications. To add an email template, click Add to customize alert communication. In the Add Email Template page, enter the following details:
- Display Name: Name of the email template
- Subject: Email subject line
- Content: Email message content
This helps tailor alerts based on severity and audience.
Budget Details
The Budget Details section provides a detailed view of a selected budget, including its status, step-level performance, alerts, and historical data. To access this page, click the new tab icon next to a budget.
This page helps you monitor budget consumption, track threshold breaches, and analyze spend over time.

Overview
The Overview section provides a summary of the budget and its current state.
You can view the following details:
- Display Name: Name of the configured budget.
- Steps: Total number of steps defined for the budget.
- Steps Exceeded: Number of steps where the defined thresholds have been crossed.
- Progress: Indicates the overall budget consumption.
- DRI: Displays the assigned directly responsible individual.
- Status: Shows the current state of the budget based on the highest severity step triggered.
Steps Configuration
The Steps Configuration section shows how each configured step is performing against its defined threshold.
You can view the following details:
- Step Name: Name assigned to the step.
- Current Spend: Actual spend recorded for the step.
- Budget: Configured threshold value for the step.
- Progress: Percentage of the budget consumed for that step.
Click a budget step to view detailed information for that step.
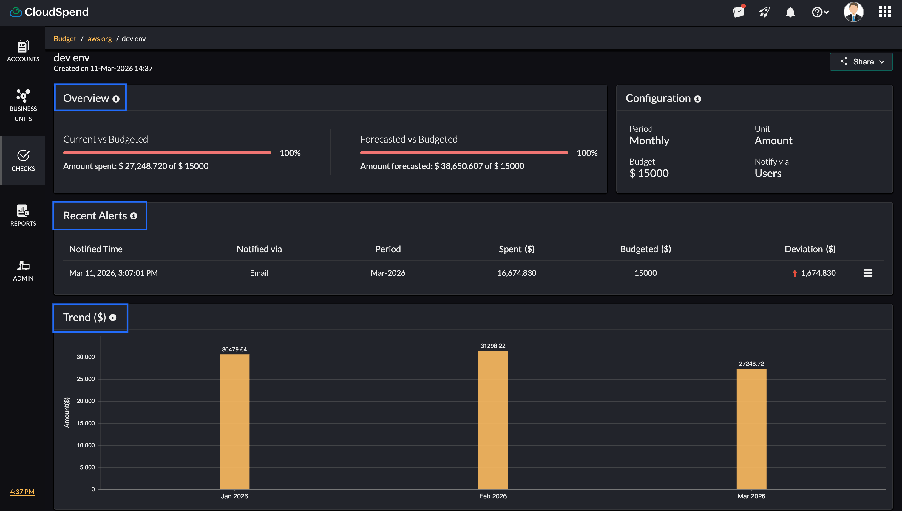
Step Details
The Budget Step Details page provides a detailed view of a selected step, including its performance, alerts, and trends.
- The Overview section compares current and forecasted spend against the configured budget, along with the percentage consumed.
- The Configuration section displays the step settings, including period, unit type, budget value, and notification method.
- The Recent Alerts section lists the latest alerts with details such as notified time, channel, period, spend, budget, and deviation.
- The Trend section provides a visual representation of spend over time to help identify patterns.
- The History section shows past usage, budgeted values, and deviations for each period.

Alerts Timeline
The Alerts Timeline section shows when alerts were triggered across different steps.
- Displays alerts from the first occurrence to the most recent.
- Shows each step separately.
- Indicates alert points using markers.
- Displays severity and priority for each step.
This section helps you understand how the budget progressed over time and when thresholds were crossed.

Recent Alerts
The Recent Alerts section lists the latest alerts triggered for the budget. You can view the following details:
- Notified Time: Time when the alert was sent.
- Step: Step at which the alert was triggered.
- Notified via: Notification channel used.
- Period: Budget period associated with the alert.
- Spent ($): Actual spend at the time of alert.
- Budgeted ($): Configured budget value.
- Deviation ($): Difference between actual spend and budget.
History
The History section provides past budget performance data. You can view the following details:
- Date: The budget period.
- Step: Step that was triggered.
- Usage Value ($): Actual spend recorded.
- Budgeted ($): Configured budget value.
- Deviation ($): Difference between usage and budget.
Schedule report
You can schedule four reports from the budget details section for:
- The Budget Dashboard, which includes the list of all budgets.
- The Budget Details page of individual budget entries.
- The Recent Alerts raised for your budgets.
- An Overview of the expenses and the deviations from the budgeted amounts.
Recent Alerts
View all the alerts that were raised for a particular budget using Recent Alerts and plan your expenses accordingly. You can view the time of notification, the medium through which the notification was sent, the period, the amount spent, the budgeted amount, and the deviation from the budgeted amount. If there are more than five alerts, you will need to click Show more to view all the alerts from the time you've created the budget.
History
Get monthly, quarterly, or yearly historical data related to your budget based on the configured period type using History. This can provide you with information about the amount spent during that period (the usage value), the budgeted value, and the deviation from the budgeted amount. Historical data can help you in understanding the pattern of spending and the fluctuations from the budgeted amount, so you can plan your expenses for the upcoming months.
Budget Period
A Budget Period helps you choose the duration for each budget configured in your account. You can also choose to get notified in case of any variation from the budgeted amount. The various period options available are:
- Monthly*: Set a budget at the beginning of every month. For instance, if you wish to set a budget for the whole month of November, you can choose this option.
- Quarterly*: The budget will be set at the beginning of every quarter. This option can be helpful if you wish to analyze your budgets on a quarterly basis.
- Yearly*: Set the budget at the beginning of every year. This can be used if you wish to plan for the whole year at the very beginning of the year.
- MTD: Comparing the expenditure can help you understand spending patterns and variations. With MTD as the period type, a comparison budget can be created. Using this option, you can compare the cost from the beginning of a month to a specific date in the current month with the cost accrued in the previous month for the same duration (e.g., August 1—12 to September 1—12).
- With this type, you can set the budget value as a Percentage or Amount, with options to choose to view the rise or drop percent, thereby helping you obtain a detailed analysis.
- YTD: With YTD as the period type, a comparison budget will be created. Using this option, you can compare the cost from the beginning of a year to a specific date in the year with the cost accrued in the previous year for the same duration.
- For instance, a YTD comparison budget can be created for the cost accrued from January to September, 2019, and for the cost accrued from January to September, 2020. With this type, you can set the budget value as a Percentage or Amount, with options to view the rise or drop in value.
- Daily: By setting the period type as Daily, you can set a budget on a daily basis. This can help you check the expenses incurred on a day-to-day basis.
- Forecast (Month): With Forecast (Month), you can set the budget in line with the forecast for the current month. This can help ensure that the budget isn't exceeding or dropping below the forecasted amount for the month, thereby helping you manage the expenses in an organized way.
*Note: Regardless of the date of budget creation.
Amount based and Percentage based budgets for cloud cost management
CloudSpend supports both amount based and percentage based budget thresholds across AWS, Azure, and Google Cloud Platform environments. This helps organizations manage cloud costs across Accounts, Business Units, and Reports with better control and visibility.
An amount based budget defines a fixed cloud cost limit in your selected currency. This is useful for teams that plan monthly or yearly cloud budgets and want to track exact spend against allocated cost.
A percentage based budget tracks cloud spend relative to a baseline such as previous usage, forecast, or allocated budget. This helps identify cost increases, usage spikes, and deviations in real time.
How amount based and percentage based budgets are used in CloudSpend
Cloud cost management strategies often require both fixed budget tracking and dynamic usage monitoring. CloudSpend supports this through flexible unit selection within multi step budgets.
Amount based budgets are used for:
- Setting fixed cloud budget limits for AWS accounts, Azure subscriptions, or GCP projects.
- Tracking cloud spending against financial plans and cost allocation models.
- Enforcing strict cost control for production workloads and critical services.
Percentage based budgets are used for:
- Monitoring cloud cost growth across multi cloud environments.
- Tracking spend trends using MTD and YTD comparisons.
- Identifying unusual usage patterns and cost anomalies early.
In multi-step budgets:
- Percentage thresholds help detect early stage cost increases.
- Amount thresholds act as hard limits to prevent budget overruns.
- Different teams receive alerts based on cost consumption stages.
Using both amount based and percentage based budgets improves cloud financial management and cost optimization:
- Enables accurate cloud budget tracking across AWS, Azure, and Google Cloud Platform.
- Improves cloud cost visibility across accounts, business units, and reports.
- Supports FinOps practices by combining cost allocation and usage based monitoring.
- Helps detect cloud cost spikes early using percentage based thresholds.
- Prevents overspending with fixed amount based budget controls.
- Strengthens cloud cost governance with structured alerting and escalation.
This approach is widely used in cloud cost management platforms to manage dynamic workloads, optimize cloud spending, and maintain budget discipline across regions and teams.
Related articles