To visualize and take control of the IP allocations of each subnet managed by the DHCP server:
Select DHCP -> Manage IP menu from the left menu bar.
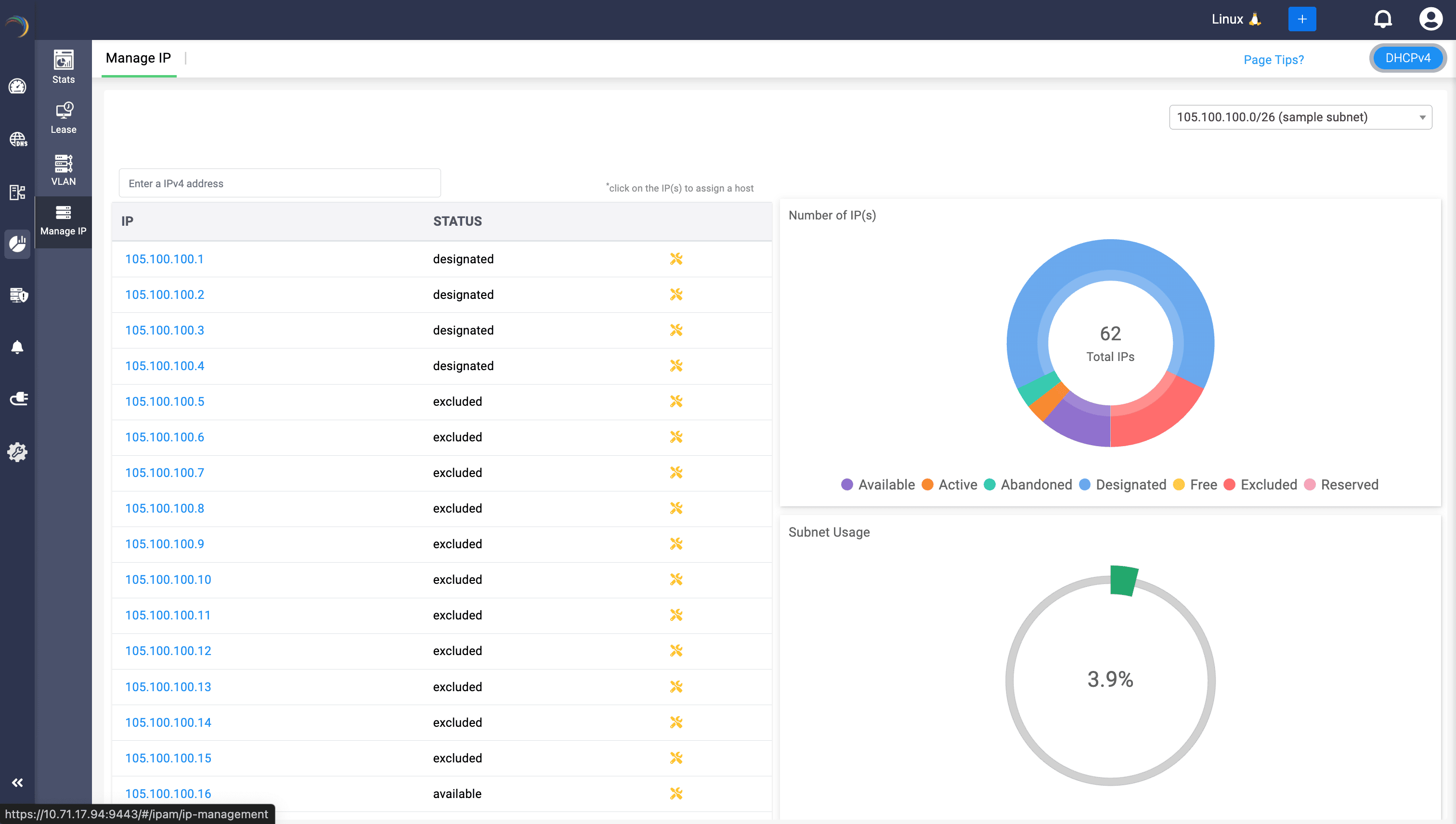
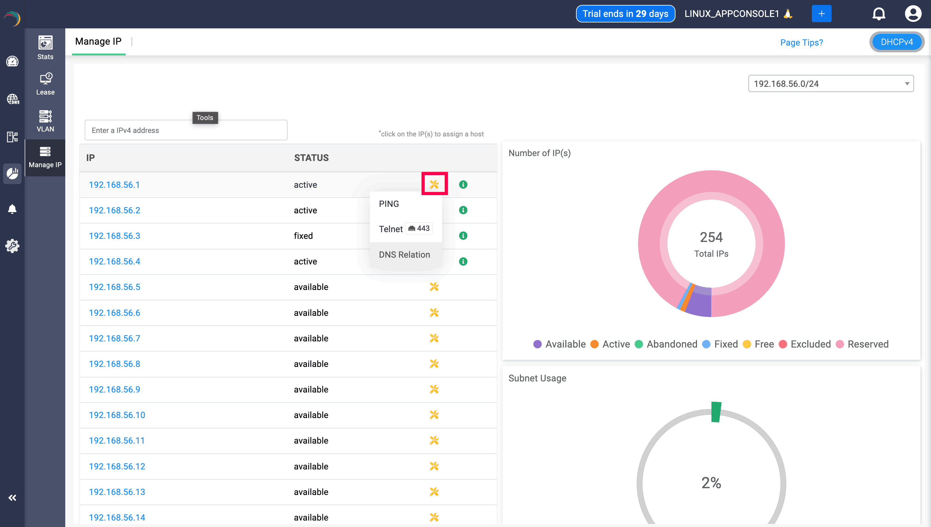
The Manage IP tab displays the following three sections:

The first section - Manage IP on the left displays the list of available/free IP(s) within the subnet. Click on any desired IP from the list. This directly takes you to the Host Page. Here you can directly assign the chosen IP address to any host or client.
The second section- Number of IP (s) on the top right visually depicts the volume of IP addresses in different availability states along a doughnut plot :
In DDI Central for Linux servers, only the explicitly defined pools within a subnet are considered eligible for dynamic provisioning. If a particular IP range has not been included in a declared pool, the DHCP server will skip it during address allocation. Such IPs are marked as designated to indicate they are present but intentionally excluded from automated assignment for specific operational or administrative purposes offering hand-on control over their assignments.
The third section-Subnet Usage, on the bottom right corner, illustrates the overall percentage of IP utilization within that subnet.

Users can click on any Free, Available, Excluded, or Designated IP address, which directs them to Create Host page, which helps the fix that particular IP address to a certain device by provider their MAC address.

DNS relation option can be viewed along with Telnet and Ping when clicked on the yellow icon. Clicking on the DNS relation will display the the status of the IP/host, the domain associated with, the record it has been mapped, and the zone associated with the IP through the DNS relation table, helping users to have a clear visibility. Its important to note that when a PTR record is associated with the IP/Host, it will be displayed in the table, and wont be shown if there is no PTR record associated.
