O monitoramento de DevOps permite que você obtenha visibilidade em tempo real dos elementos no ambiente de produção e ajuda a garantir que suas aplicações sejam executados sem problemas e, ao mesmo tempo, ofereçam o mais alto valor comercial. É essencial para as empresas que adotam uma cultura e uma abordagem de DevOps.
O DevOps preenche a lacuna entre os processos de desenvolvimento e operações em um ambiente de TI, impulsionando a produção por meio de desenvolvimento, integração, teste, monitoramento e feedback contínuos, entrega e implantação. A observação proativa da funcionalidade e do estado de vários processos para evitar os problemas apresentados para controlar os resultados durante cada fase do DevOps é chamada de monitoramento do DevOps. O Monitor DevOps facilita para os administradores a divisão de cada etapa em dados granulares que podem ser usados para medir o desempenho e minimizar a degradação. Ele oferece uma visão geral dos eventos no ciclo de vida de um ativo, ampliando assim a visibilidade dos elementos operacionais.

O objetivo do DevOps é a entrega rápida de software. Para garantir um ciclo de desenvolvimento tranquilo, é imperativo identificar e resolver rapidamente os possíveis problemas. Como várias equipes estão trabalhando coletivamente, é indispensável ter uma visão de todas as operações subjacentes em todos os momentos. O pipeline de monitoramento contínuo do DevOps ajuda os administradores a identificar e resolver problemas cruciais instantaneamente com a ajuda de várias operações de monitoramento que constituem o rastreamento ou a observabilidade do DevOps.
Os três processos envolvidos no monitoramento de DevOps são:

Um monitor de infraestrutura é uma necessidade absoluta em qualquer organização que empregue tecnologia para apoiar seus negócios. Como parte do monitoramento de aplicações DevOps, ele atua como uma sentinela que detecta o desempenho instável e garante que as organizações possam evitar paralisações inesperadas.
Uma boa ferramenta de monitoramento de infraestrutura deve ser capaz de fazer o seguinte:
Os recursos de monitoramento de infraestrutura do ManageEngine Applications Manager excedem a maioria das ferramentas disponíveis no mercado, pois ele oferece suporte a mais de 150 tecnologias que abrangem servidores, nuvem, contêineres, sites, servidores da Web, aplicações, bancos de dados, VMs, infraestrutura convergente, serviços, elementos de big data, middleware e componentes de mensagens e aplicações de ERP. Ele também atende a todos os pré-requisitos mencionados acima, o que o torna a solução de monitoramento ideal para a infraestrutura de TI.

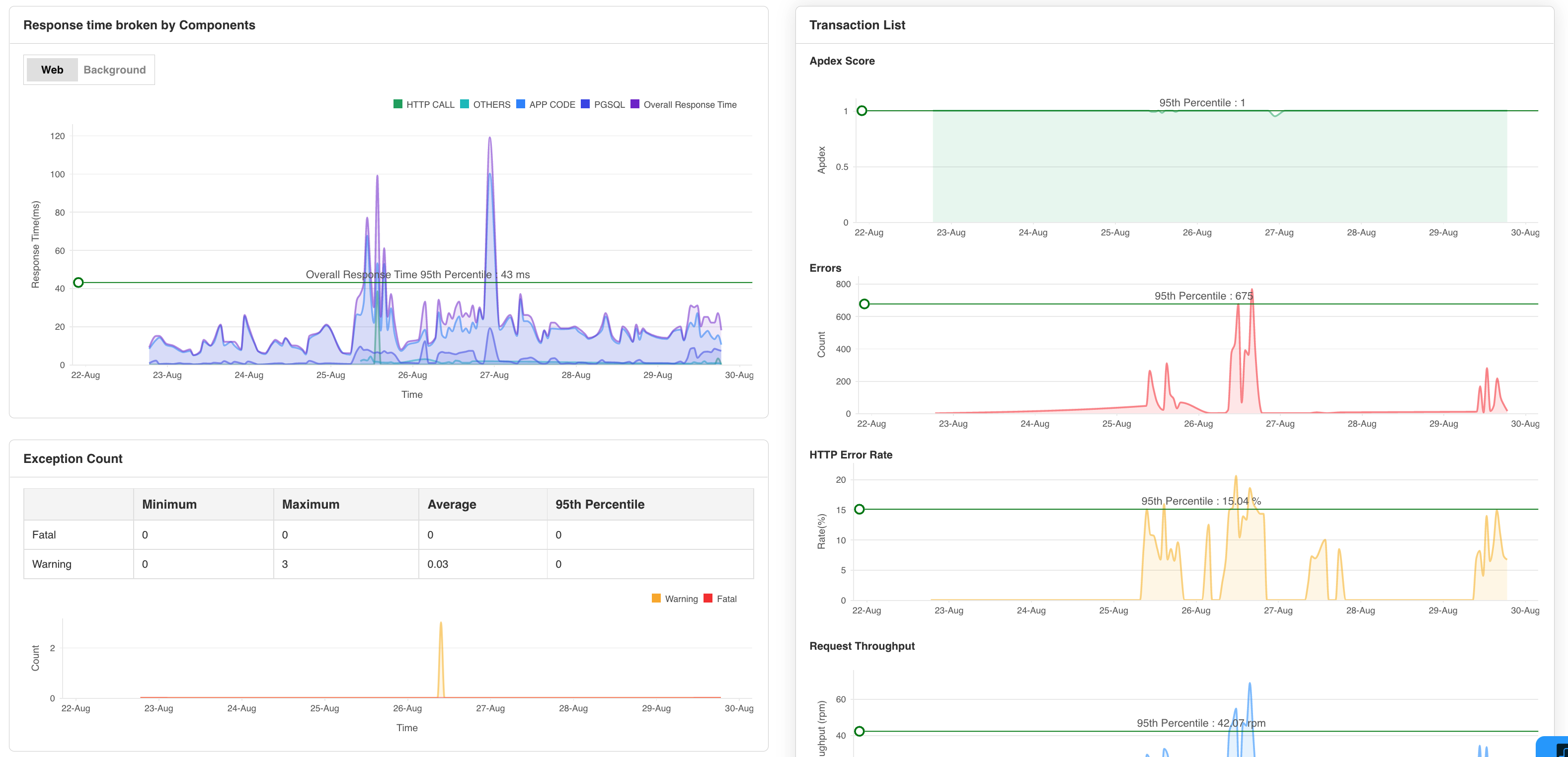
Outro aspecto do monitoramento de DevOps é o monitoramento do desempenho de aplicações (APM). O monitoramento do desempenho das aplicações permite que os administradores de DevOps acompanhem e monitorem todas as facetas de uma aplicação. O Applications Manager oferece recursos profundos de APM que permitem às equipes de DevOps monitorar as aplicações de DevOps, analisar seu desempenho e identificar problemas iminentes, como consultas de execução lenta, recursos saturados e alta latência.
Com a ferramenta APM do Applications Manager, os administradores de DevOps podem:
O monitoramento sintético permite que as equipes de DevOps identifiquem e corrijam proativamente os problemas de desempenho antes que eles afetem os usuários, simulando a jornada do usuário por aplicações e sites. O Applications Manager tem um painel de monitoramento de DevOps personalizável que ajuda a entender como os usuários interagem com as aplicações e como as aplicações reagem a ações prováveis dos usuários.
Essa ala do monitoramento de DevOps aumenta a percepção das operações subjacentes e fornece uma visão abrangente do desempenho da aplicação. Ao exigir o monitoramento sintético na sua estratégia de monitoramento de DevOps, você pode melhorar muito o desempenho, a confiabilidade e o tempo de atividade dos suas aplicações.
O principal objetivo do monitoramento de DevOps é garantir que o pipeline de DevOps não seja prejudicado por fatores externos.
Com a ajuda de um software de monitoramento de DevOps, você obtém benefícios como:
Está procurando a melhor ferramenta de monitoramento de DevOps do mercado? Não precisa mais procurar; escolha o Applications Manager para realizar o monitoramento contínuo de DevOps com eficiência. Ele é gratuito por 30 dias e é fácil de instalar. Faça o download agora!
Ela nos permite rastrear métricas cruciais, como tempos de resposta, utilização de recursos, taxas de erro e desempenho de transações. Os alertas de monitoramento em tempo real nos notificam imediatamente sobre quaisquer problemas ou anomalias, permitindo tomar medidas imediatas.
Função do revisor: Pesquisa e Desenvolvimento