DNS threat intelligence + DNS Detection and Response (DDR)

Operational Threat Intelligence for real-time DNS defense

Plug trusted threat feeds directly into your DNS layer. Watch your DNS Firewall become a living shield—hunting threats, investigating IOCs, and quarantining impacted devices in real time, without you lifting a finger.

DNS Security powered by DDI Central DNS threat intelligence + DNS Firewall+ DHCP quarantine

Consolidated threat insights

Trusted multi-source threat intelligence

IoC spotlight: Threats under the microscope

DNS Detection and Response (DDR)

Consolidated threat insights

Trusted multi-source threat intelligence

IoC spotlight: Threats under the microscope

DNS Detection and Response (DDR)

Consolidated threat insights

Stop stitching data—see your threat landscape in a single view. Visualize the whole battlefield at a glance

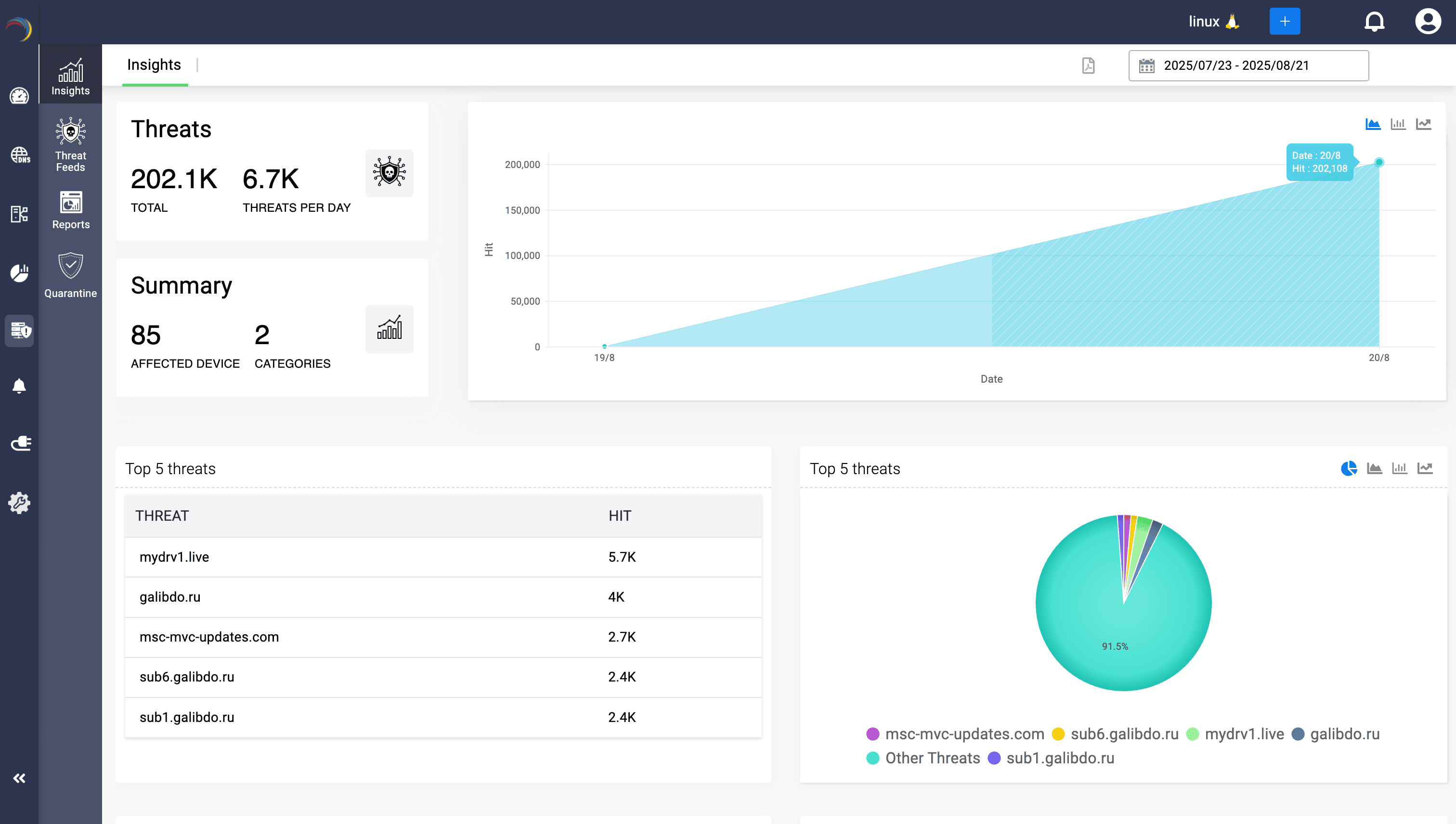
Threats snapshot

From numbers to narratives—see how threats striking your DNS landscape build, spread, and concentrate.

Visual components
  • Threat volume at a glance
    Track total and daily DNS-layer threats to quantify exposure instantly.
  • Trend lines that speak
    Visualize threat growth over time with interactive charts for pattern recognition.
  • Snapshot of risk distribution
    See the top 5 threats dominating your landscape—quick triage made easy.
  • Threat source clarity
    Break down where queries are spiking, so admins know where attackers are concentrating efforts.
  • Single pane of threat insight
    All critical threat metrics surfaced on one screen—no need for swivel-chair analysis.
  • Actionable context in real time
    Prioritize response based on the most queried domains, not static assumptions.

Impacted endpoints

Attackers slip through DNS, but threat intelligence exposes every hidden mole that gave them a foothold—in the blink of an eye.

Map layering
  • Compromised devices exposed
    See which internal IPs are generating malicious queries, revealing infected or suspicious hosts immediately.
  • Connect threats to sources
    Link devices directly to the external domains or IPs they queried—making attacker infrastructure visible.
  • Visualize the spread with clarity
    Snapshots and graphs segment top devices and sources, helping admins quickly gauge the infection scope across the network.
  • Visualize trends over time
    Spot recurring offenders or repeated queries, helping admins distinguish isolated hits from persistent compromises.

Category and DNS footprints

Decode the anatomy of attacks—by category, by record, by intent.”

Powerful dashboard builder
  • Vendor-Curated categories, Admin-Ready context
    Leverage TAXII feed classifications—malware, phishing, or C2—without rework, so admins immediately know what type of threat they’re dealing with.
  • Uncover record-level abuse
    See exactly which DNS record types (A, MX, TXT, etc.) are being weaponized, shining light on attacker tactics hidden in plain traffic.
  • Spot where abuse concentrates
    Identify the categories and record types most targeted, revealing attacker focus areas and informing smarter investigations.
  • Spot shifts in attacker tactics
    Track category and record-type trends over time to identify emerging behaviors—staying ahead of evolving threats.

Risk stratification

Your confidence compass—guiding you through the noise of countless IOCs.

Powerful dashboard builder
  • See risk concentration at a glance
    Instantly visualize how many threats fall into critical, high, or medium categories—clear stratification without log-diving.
  • Spot high-risk exposure zones
    Quantify how much of your DNS traffic maps to top-severity threats, giving admins a sense of where their infrastructure is most exposed.
  • Validate feed-driven confidence
    Rely on vendor-assigned scores to know which threats are most credible—no need for manual vetting or guesswork.
  • Track risk distribution over time
    Use stratified counts to see whether high-confidence threats are rising or falling, helping gauge the shifting threat climate in your environment.

Trusted multi-source threat intelligence

From trusted vendors to curated Indicators of Comprimise (IOCs) — a continuously vetted, real-time blocklist.

Multi-vendor feed onboarding

Curate your mix of threat intel—bring every feed under one roof, no portal shuffle.

Visual components
  • Centralized threat feed onboarding
    Configure and manage multiple threat intelligence feeds—such as IBM X-Force, AlienVault, Cyware, and more—all from a unified, vendor-agnostic interface.
  • Broader threat visibility
    Onboarding multiple vendors ensures multifaceted intelligence, helping admins spot diverse threat vectors that a single source might miss.
  • Reduced blind spots
    Diversified feeds cross-validate each other, boosting confidence scores and minimizing reliance on any one vendor’s perspective.
  • Bring your own intel
    Easily onboard custom STIX/TAXII sources, including private, industry-specific, or partner-distributed feeds, enabling tailored and proactive DNS-layer threat prevention.
  • Frictionless feed registration
    Minimal setup effort—just choose your provider, enter endpoint credentials, and go live. No scripting, no third-party collectors, no custom parsers required.
  • Always-On threat awareness
    The toggle-based enablement ensures that once configured, feeds remain active continuously—helping ensure real-time updates with no manual intervention.

Secure feed synchronisation

Plug, Poll, Protect - Connect once, defend continuously with credentialed threat syncs.

Map layering
  • Deep integration with CloudDNS's threat intelligence engine
    Leverage ManageEngine CloudDNS's advanced DNS threat intel engine, built for DDI Central, to deliver real-time IOCs directly into DNS enforcement workflows.
  • Secure credentialed access
    Use OAuth 2.0-based client ID and secret for secure, tokenized access—ensuring credential rotation, session isolation, and vendor-compliant data retrieval.
  • Fine-Grained feed control
    Adjust polling frequency with precision to control the cadence of threat syncs—hourly, daily, or custom—to align with DNS resolution freshness needs.
  • Immediate threat feed activation
    Instantly activate or pause the feed without losing your configuration—providing operational agility during maintenance windows or incident response.

Unified feed management

Consolidate, customize, and control your threat intelligence pipeline.

Powerful dashboard builder
  • All feeds. One command center.
    Get a unified, real-time view of all threat intelligence sources—status, sync schedule, and vendor mapping—within a single dashboard.
  • Live feed status, At a glance
    Instantly verify which feeds are active, when they last synced, and when they’ll update next—no log diving or guesswork.
  • Multi-vendor visibility, Side by side
    Compare output from AlienVault, IBM X-Force, Kaspersky, or custom TAXII feeds in one place—helping validate coverage and catch gaps early.
  • Precision scheduling for consistent protection
    Schedule hourly or daily syncs per feed with confidence—keeping your DNS defenses in sync with the latest threat intelligence.
  • Sync on demand, Stay current
    Admins can trigger an immediate feed sync when the last update is stale, ensuring threat data freshness even outside scheduled intervals.
  • Hands-on control over feed servers
    Edit credentials, adjust polling intervals, or retire outdated or unrequired feed sources—giving admins policy-aligned control over every threat source without leaving the UI.

Threat intelligence hub

See threats before they strike — the Feed Hub as your watchtower, where every IOC flagged across vendors converge, clustered, classified, and confidence-rated for automated, intuitive blocking.

Powerful dashboard builder
  • One hub for every IOC
    A single pane of glass for every domain and IP flagged across all your integrated threat-intelligence feeds—no vendor hopping, no data silos.
  • Close the evasion gap
    Block threats whether they use a domain or a raw IP—stopping C2, malware IPs and other malicious hosting that bypasses hostname-based filters and tightening enforcement fast.
  • Rapid triage, Zero delay
    Drill down by source type, vendor feed, category, or confidence score to isolate the handful of critical IOCs that matter most. Filter by confidence (90+, 95+) or a category to focus only on threats demanding immediate enforcement, without sifting through multiple vendor consoles.
  • Confidence that guides action
    Leverage vendor-assigned confidence scores to prioritize investigations—ensuring admins spend time only on high-fidelity threats.
  • Workflow-ready for SOC teams
    Supports daily operational use cases: review high-confidence malware entries, export top reports for SOC collaboration, and validate vendor detection side-by-side—all from one console.
  • Time-stamped threat freshness
    Every IOC entry shows its last update timestamp, giving admins assurance that enforcement is based on the latest vetted intel.
  • Hyperlinked deep dives
    Click any flagged domain or IP to open detailed reports instantly—accelerating incident investigation and root-cause analysis.
  • Real-time enforcement, Always on
    Every flagged domain or IP is automatically pushed into DNS server policies. The moment it appears in Feed Hub, your resolvers are already denying access—no manual intervention required.

IoC spotlight: Threats under the microscope

Confidence, history, and hits—your full threat dossier in one view.

IOC Under the lens

Put a single IOC under the microscope and watch its risk unfold.

Region-wise AWS inventory
  • Size up the threat in seconds
    Use category, hit count, feed source, and last update to instantly gauge whether the IOC demands immediate action or routine monitoring.
  • Track malicious shifts over time
    Follow confidence score history to see when a once-benign domain turned hostile—critical for retrospective investigations and timeline reconstruction.
  • Validate the Source of Truth
    Know exactly which vendor feed flagged the IOC and when, helping admins build confidence in DDR enforcement policies.
  • Prioritize using fresh intelligence
    Rely on continuously updated scores and timestamps so response actions are based on current, vendor-vetted data—not stale lists.
  • Correlate traffic spikes with risk levels
    Match sudden query surges against rising confidence scores to detect active exploitation attempts in your environment.
  • Export proof, Share with ease
    Generate PDF or CSV reports to justify enforcement actions during audits, compliance checks, or SOC escalations.

Scope of Compromise

Trace how deep the breach runs—from the flagged domain to the last querying device.

Cross-region resource view
  • Trace the blast radius
    See exactly which internal hosts are contacting the flagged IOC, mapping the spread of compromise across your environment.
  • Prioritize host-level response
    Rank affected endpoints by query volume, so admins know which systems to isolate, patch, or remediate first.
  • Link subdomains to a campaign
    Drill down into related subdomains under the same IOC to uncover broader malicious infrastructure tied to the attack.
  • Accelerate forensic investigations
    Turn IOC hits into actionable evidence—connecting external domains to internal devices for automated containment and forensic clarity.

See which records attackers abuse

Break down threats by DNS record type (A, TXT, MX, etc.) to expose attacker tactics.

Cross-region resource view
  • Pinpoint abused DNS records
    Spot which record types (A, TXT, MX, etc.) attackers are exploiting, enabling admins to tighten policies exactly where abuse is happening.
  • Prioritize remediation by record impact
    Focus security and access controls on the record types with the highest hit volume, ensuring resources are directed to the biggest risks first.
  • Correlate records with attack campaigns
    Link record-level activity to broader threat patterns, helping admins recognize whether attacks are phishing-based, malware-driven, or C2-related.
  • Refine DNS security policies
    Use record-level insights to decide where stricter resolution rules, response rate limiting, or custom enforcement should be applied.

DNS Detection and Response (DDR)

Flag. Isolate. Defend — On autopilot.

DNS-based quarantine

DNS doors slam shut for compromised devices.

Region-wise AWS inventory
  • Block at first sight
    DDI Central uses DNS ACLs on Linux and Client subnet-based isolation on Windows to immediately cut off compromised devices from making further DNS queries, stopping the spread of malware at the earliest stage.
  • Containment without delay
    Admins don’t have to manually isolate infected endpoints—DDI Central’s automated DDR engine enforces quarantine rules the moment threat-domain lookups are observed, slashing response times.
  • Know What was blocked, When, How, and Why
    The Quarantine dashboard offers detailed attribution, including service (DNS), quarantine type (ACL or Client Subnet), cluster, and timestamp—empowering informed decisions and audit-friendly records.
  • Powerful filters for rapid triage and cleanup
    Drill down by cluster, IP, or quarantine method to review and release entries as needed—all from a unified console. Streamline investigations and restore legitimate devices quickly.

DHCP-based quarantine

From MAC address to MAC arrest—Containment that sticks.

Cross-region resource view
  • MAC flagged. Network locked.
    Leverages MAC filtering for Windows clusters to permanently block infected endpoints from receiving new IP leases—ensuring rogue devices can’t sneak back into the network through DHCP requests.
  • One scope to isolate them all.
    In Linux clusters, compromised MACs are funneled into a restricted DHCP reservation pool, locking them inside a subnet built for quarantine—ensuring zero lateral movement.
  • No Lease. No Lurking. No Leakage.
    Prevents misbehaving devices from reacquiring IPs, whether by dynamic lease or manual reconnect—cutting off their ability to communicate across the network.
  • Catch, Contain, and cut off—Automatically.
    DDR triggers this quarantine instantly upon threat detection, without admin intervention, enabling real-time containment of infected endpoints based on DHCP activity.

DNS Threat Intelligence—In action

Zero day DNS threat Protection

Actively detects and blocks newly registered (NRD), short-lived, and fast-flux domains commonly leveraged in zero-day campaigns—ensuring protection against emerging and rapidly evolving threats.

Preemptive blocking of risky domains

Proactively identifies and blocks domains with suspicious behavior profiles before they're weaponized in cyberattacks.

C2 disruption (Command-and-Control mitigation)

Detects and obstructs malicious Traffic Distribution Systems (TDS) by identifying the whole infrastructure behind rotating domains often used by sophisticated threat actors for sustained, evasive campaigns.

Secure DNS query inspection

Continuously monitors the hits to all DNS record types for suspicious patterns, lateral movement, or malicious behavior.

DNS tunneling detection and prevention

Identifies DNS tunneling techniques used for unauthorized data exfiltration or remote command execution by detecting abnormal traffic patterns—such as unusually high query rates, repetitive query formats, or atypical DNS record types.

Contextual threat intelligence and response

Enriches every threat event with real-time device metadata (IP, MAC, hostname, VLAN) and network context, while leveraging DNS traffic patterns, reputation feeds (STIX/TAXII, RPZ), and IP/domain correlations. This deep context enables surgical quarantine through DNS Detection & Response (DNS DR), which automatically enforces policies that block further DNS queries and deny DHCP leases—ensuring suspicious endpoints are persistently contained and prevented from regaining network access.

DNS security analytics and logging

Captures, logs, and analyzes DNS query patterns across the organization to establish a forensic trail and support threat hunting, compliance, and post-incident analysis.

Why DDI Central DNS threat intelligence

Block evolving threats at source

Stop zero-day and known-bad domains with live, curated threat feeds.

Shrink attackers dwell time

Quarantine compromised clients by denying DNS queries and IP leases in real time.

Context that powers action

Every event enriched with IP, MAC, hostname, VLAN, and device metadata for surgical response.

Faster SOC and incident response

High-context IOCs built for precise DNS firewalling and SOAR playbooks.

Plug-and-Play feeds

Leverage vendor-vetted feeds and TAXII/STIX integrations, updated in real time with confidence scores.

Policy enforcement at network scale

Automation turns threat intelligence into live DNS firewall rules and DHCP policies instantly.

Watch your DNS become your strongest shield — with trusted intelligence and real-time policy enforcements.

Start a 30-day free trial