The Key Manage Plus 7000 features the new Integrations tab on the sidebar menu, which includes all the supported CA integrations. Additionally, the sidebar menu options are re-arranged to prioritize certificate-based options (SSL and Integrations) ahead of the SSH option, with the same rearrangement applied to the Discovery and Reports pages to ensure consistency across the platform.
Previously, the SSL tab featured all the supported CA integrations, including the private CA integration and all the available certificates within the environment. From build 7000 onwards, the supported CA integrations have been moved to the newly introduced 'Integrations' tab, organized into Public CA, ACME, and Others. The Jenkins integration, which was previously available under the Settings tab, has been moved to this tab.
Any new custom ACME integrations added by users will now be displayed beside the default ACME providers, providing a unified view of all the available ACME integrations within the environment.

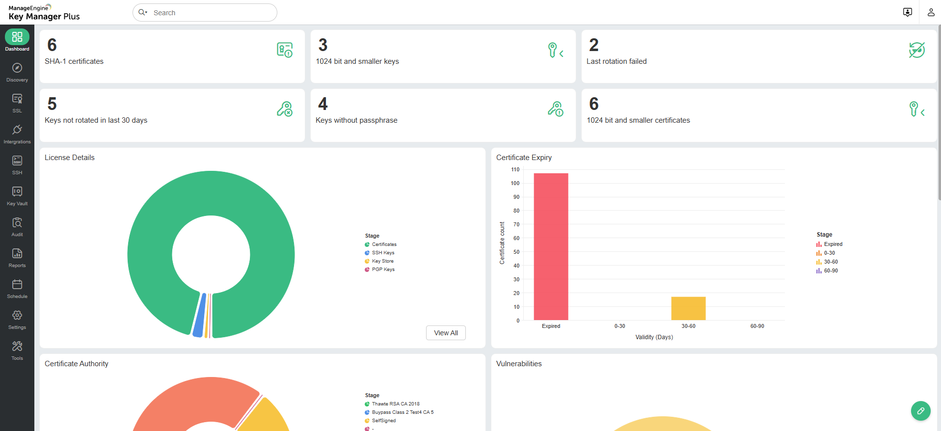
Users can now customize dashboards using the Edit Dashboard option on the Dashboard page. This functionality provides the flexibility to pick and place various dashboard components as desired, making it easier to access and analyze data.

Key Manager Plus now offers personalization options, improving the overall user experience by providing customization options to suit individual preferences. Users can now modify theme colors and switch between light and dark modes. Additionally, the interface supports font selection, offering a choice between Zoho Puvi and Open Sans fonts.

The Audits tab now features additional audit types, providing broader visibility into user and system activities, enhancing monitoring capabilities.

The private CA option has been moved from the top-right to the top-left corner of the SSL tab to improve accessibility and navigation.

The Settings tab has been completely redesigned and now includes a search field, allowing users to identify and access specific options quickly.
