The Unit Economics report helps you understand the cost of your cloud usage at a unit level. Instead of looking at total spend, it shows how much each unit costs. For example, cost per hour, per request, or per GB.
This makes it easier to see how efficiently your resources are being used and how costs change as usage grows across services, regions, and resource types.
Looking at total cloud spend does not always explain what is actually driving the cost. The Unit Economics report helps answer common cost questions with clear insights.
Are you paying more per unit over time?
The report shows cost per unit trends. If your unit cost increases even when usage is stable, it highlights pricing inefficiencies or suboptimal configurations.
Is a cost spike caused by higher usage or higher pricing?
By comparing usage trends with cost trends, you can quickly see whether the increase is due to more consumption or a higher cost per unit.
Which region is more cost-efficient for the same workload?
The report enables you compare unit costs across regions when the same usage type and unit are available in multiple regions. This helps you identify where the same resource delivers better cost efficiency.
Which service or usage type is more expensive per unit?
You can compare unit cost across services and usage types. This helps you choose better alternatives for the same requirement.
Which resources are driving a higher cost per unit?
Drill down to the resource level to identify specific resources with higher unit cost and take corrective action.
How the report helps
It connects cost, usage, and resource level data in one flow. You start from a summary view and drill down into details to understand the exact reason behind cost changes.
Let's consider a scenario when an engineering team notices a sudden increase in its monthly AWS bill for storage. The total cost has gone up, but it is not clear whether this is due to increased usage or inefficient resource selection.
Using the Unit Economics report, the engineering team analyzes the cost per GB for their storage volumes across regions. It finds that while the usage has increased slightly, the cost per unit is significantly higher in one region compared to others. On drilling down further, it identifies a specific set of volumes using a higher cost storage type.
With this insight, the engineering team moves those workloads to a more cost-efficient storage option in a different region. As a result, it reduces the cost per unit while maintaining the same level of performance.
This way, the Unit Economics report helps them move from a high-level cost concern to a clear, actionable optimization decision.
The Unit Economic report provides you with the following benefits:
The Unit Economics report works by combining your cloud cost and usage data and breaking it down into a cost per unit value. It collects usage metrics from your cloud resources and groups them based on the dimensions you select, such as service, region, account, or business unit. For each group, the total cost is divided by the total usage to calculate the cost per unit.
The report presents this data in a layered view. It starts with a summary that shows cost per unit across services, regions, and usage types. From there, you can drill down to receive a detailed view that shows total cost, total usage, and how both metrics change over time. This helps you understand whether cost changes are driven by usage or pricing.
You can further drill down to the resource level to identify the exact resources contributing to the cost. At each level, trends are shown to help you track how cost and usage behaves over time.
This step-by-step breakdown helps you move from a high level view of cost efficiency to a detailed understanding of what is driving your cloud spend.
To view the report,

To add a custom report,


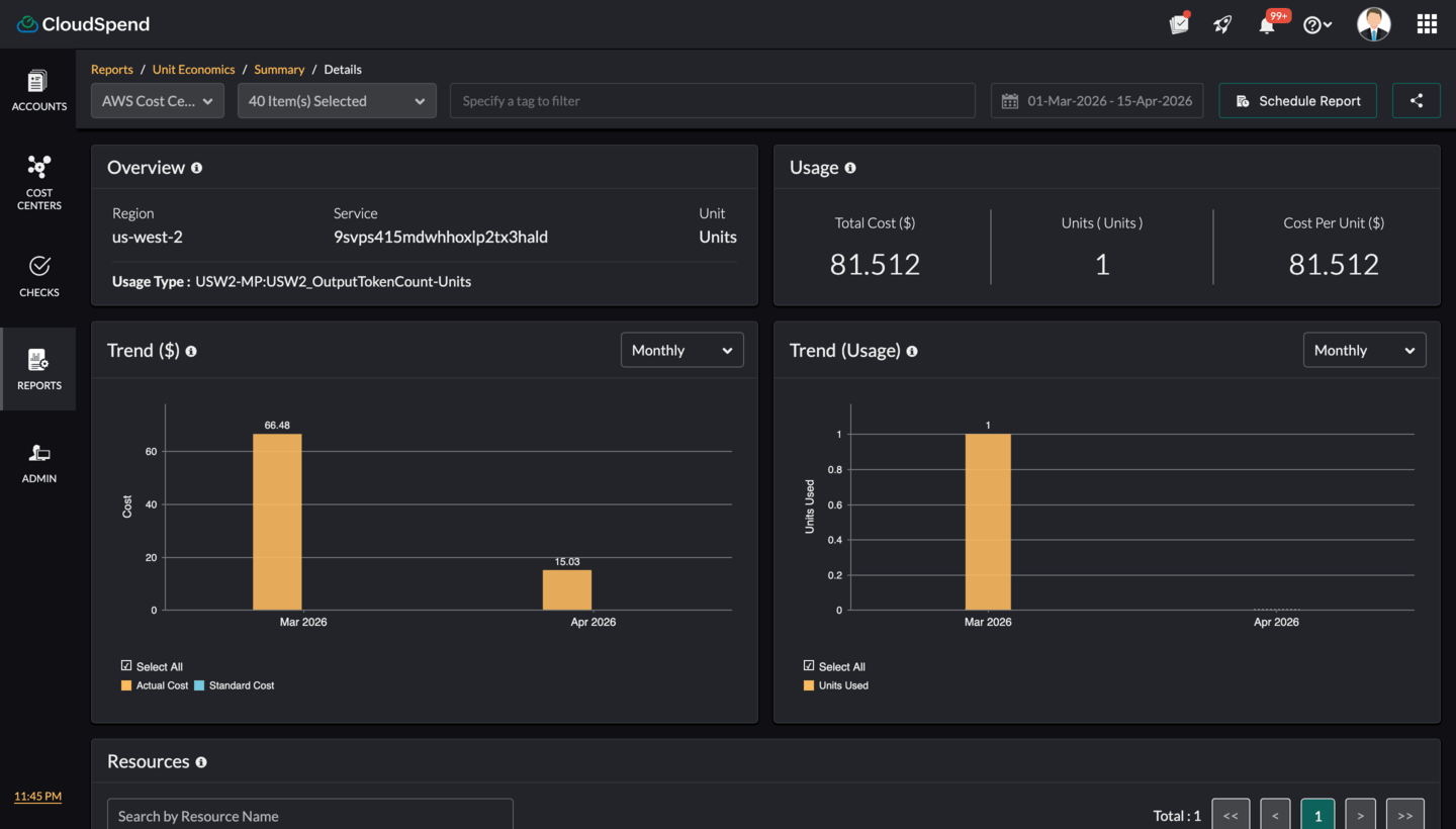
The Unit Economics dashboard consists of three key portions: the Unit Cost Summary,Details , and Resource Inventory sections.
Unit Cost Summary
The Unit Cost Summary is the main view of the report. It provides a list of cloud usage types along with their cost per unit, helping you compare efficiency across services and regions based on the selected time range.
At the top, you can select the cloud account, refine the data using filters, and choose a date range. You can also schedule the report to be generated and sent automatically at defined intervals, and share it with collaborators as a PDF or in email.

You can view the following details:
This view helps you compare how much each unit costs across different services and regions. You can quickly identify higher unit costs and investigate further by drilling down into details. The Unit Cost Summary acts as the starting point for understanding cost efficiency and finding optimization opportunities.
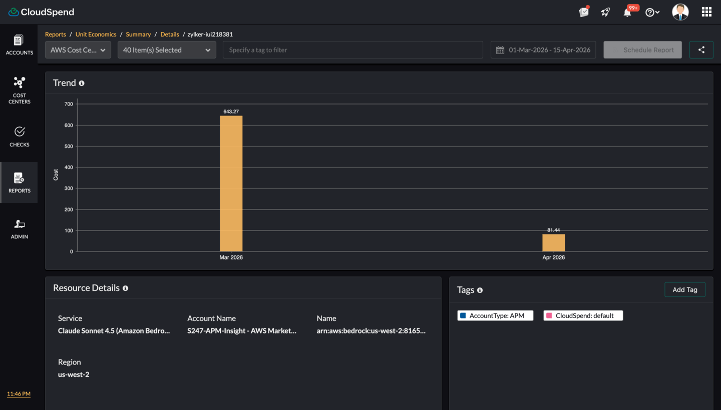
Summary Details
The Details page provides a deeper view of a selected unit from the Unit Cost Summary . It helps you understand how the cost per unit is derived by showing the relationship between cost, usage, and the contributing resources.

You can view the following details:
Resource Inventory page
The resource inventory page provides a focused view of an individual resource from the Unit Economics report. It shows how the resource’s cost changes over time through the trend chart, along with key details such as service, account, region, and resource identifier. You can also view associated tags to understand ownership and categorization. This page helps you analyze the cost behavior of a specific resource and identify opportunities for optimization.
