Monitoring servers
To monitor the load and performance of your DNS and DHCP servers:
Select Settings-> Servers. The Servers page appears listing the servers added.
First it displays the status of the DNS, DHCP4, and DHCP6 services of the cluster.


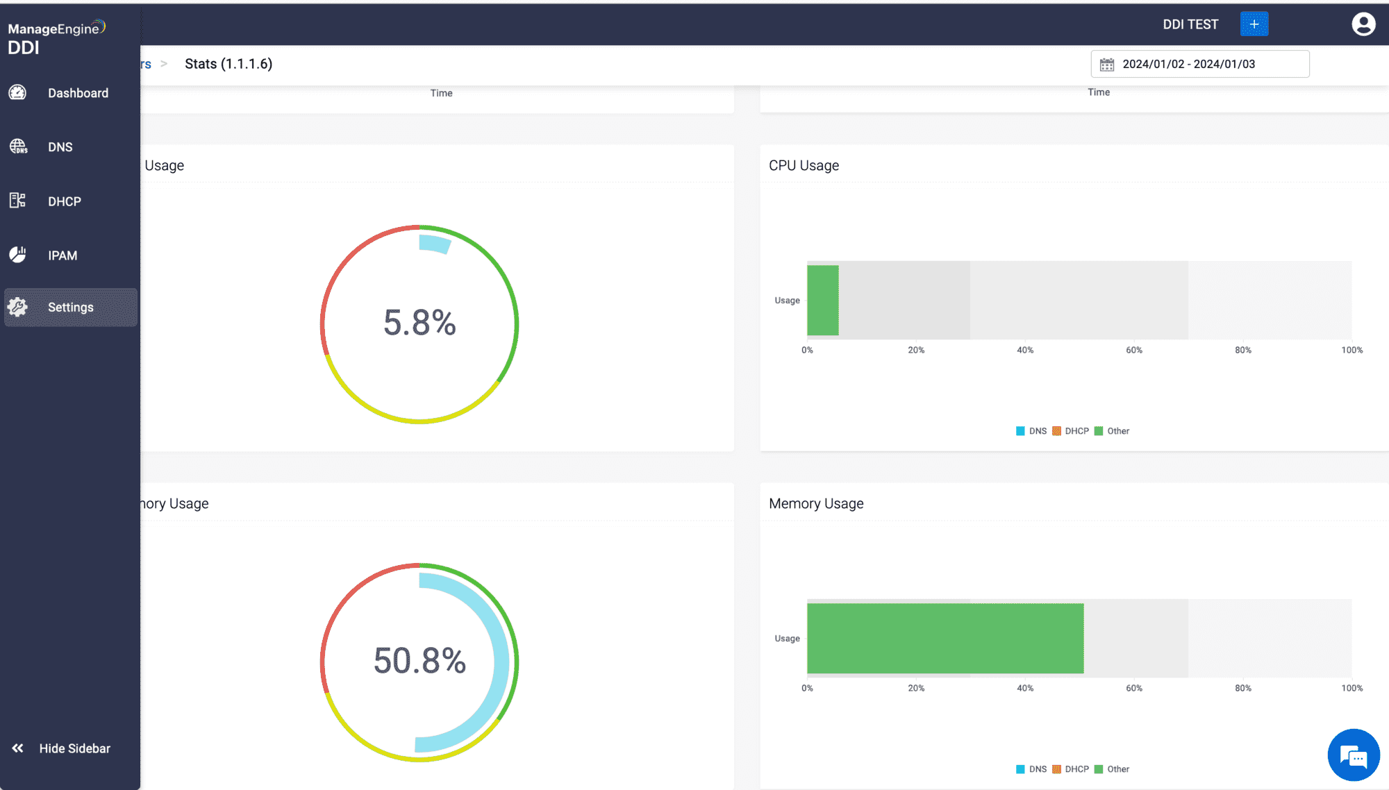
DDI Central also gives a visual snapshot of your server's load, health and performance in terms of the CPU, the memory, and the disk percentages of your server. These metrics represent different aspects of the server's system resource usage, each playing a unique role in the server's overall performance. Understanding the differences between them can help diagnose performance issues or guide system upgrades.
- CPU Percentage
- The CPU (Central Processing Unit) percentage indicates how much of the CPU's processing power is being used. It reflects the workload being processed by the CPU of your server at any given moment.
- Implications: A high CPU percentage can mean the processor is handling a lot of tasks simultaneously or dealing with a few very demanding tasks. If the CPU usage is consistently high, the server might slow down or become unresponsive, especially if it's attempting to process more data than it can handle efficiently.
Memory (RAM) Percentage- The memory percentage refers to the proportion of the computer's RAM (Random Access Memory) that is currently in use. RAM is used to store data and program instructions needed immediately or shortly by the CPU.
- Implications: High memory usage indicates that a large amount of the system's RAM is being used. If the server runs out of RAM, it starts using disk space as virtual memory, which is much slower. Excessive memory usage can slow down the system, cause programs to respond more slowly, and may lead to system instability.
Disk Usage Percentage:- Disk usage percentage shows how actively the server's hard drive (or SSD) is being read from or written to. It’s different from disk capacity, which refers to how much data is stored on the disk.
- Implications: High disk activity can indicate that a lot of data is being transferred to and from the storage device. This could be due to various reasons, like file copying, intensive read/write operations by applications, or because the server is using the disk for virtual memory. Prolonged high disk usage can slow down the server, as the disk is generally the slowest component in terms of data access.
For optimal performance, it's crucial to have a balanced server where no single resource consistently becomes a bottleneck. For example, a powerful CPU can be underutilized if the server doesn't have enough RAM or if the disk is too slow to provide data quickly. Similarly, having a lot of RAM is less useful if the CPU isn't fast enough to process the data held in the RAM, or if the disk is too slow to load new data into the RAM efficiently. Regular monitoring of these percentages can help in identifying and resolving performance bottlenecks in a computer system.