CloudSpend Single-Step Budget
Proactively manage cloud costs using budgets to optimize your cloud bills. With the Budget feature, you can plan and forecast your cloud spending. Let your finance and engineering teams know when costs are overrun by setting up recurring budgets that run daily, monthly, quarterly, yearly, month to date (MTD), and year to date (YTD). You can also view a budget forecasts comparison of the current month against the budgeted value for your account.
Before you create a Budget, you need to create a Budget Profile. A Budget Profile defines what entity the Budget applies to. Currently, you can associate a Budget to an AWS, Azure, or GCP account, tagged resource, or an already-created Business Unit.
Use case
A CloudSpend Budget allows you to set a daily, monthly, quarterly, yearly, MTD, or YTD fixed target amount or percentage to track your cloud costs. This enables you to be proactive and prevent overspending or inefficient cloud utilization.
For instance, consider an Azure cloud that is used to develop and deploy a web application. In this case, you will need development, testing, and production environments, so that you can maintain separate Subscriptions or Resource Groups. Let's take a look at Resource Groups in this scenario.
Configure a budget for the Development environment, which belongs to the development_env Resource Group. In the Create Budget Profile section, create a Budget Profile for the Azure Cost Account with the resourceGroup:development_env Tag filter. You can now use this Budget Profile to set a Budget Value and get notified in case of budget breaches.
Budget dashboard
On the Budget dashboard, you can view the summary and the list of budgets configured for Accounts, Business Units, and Reports in the respective tabs. You can view and configure Single-Step and Multi-Step budgets based on your requirements. To view Multi-Step budgets, select the Multi-Step toggle next to Accounts.
The Summary section at the top provides the below details:
- All: The total number of budgets configured.
- Breached: The number of budgets that have exceeded their defined thresholds.
- In Control: The number of budgets that are within their defined thresholds.
- Near Breach: The number of budgets close to exceeding their defined thresholds.
Note that the status counts are updated in real-time to reflect the current state. 
You can also view the budget configured for Accounts, Business Units, or Reports below the Summary section along with the following details:
- Name: The budget display name.
- Period: The budget period. It displays duration for each budget configured in your account.
- CurrentSpend: The current cloud spending costs against a set budget. The current spending differs when the period is monthly and MTD. For the cost budget set monthly, the amount specified here is the cost accrued in the current month. For a budget set for an MTD period, the current spend amount will be the cost accrued from the beginning of the current month until the current date.
- Budget: The predefined spending limit set for the account or entity over a specific period.
- Progress: A visual representation (typically shown as a progress bar) of the percentage of the current spend against the set budget. It provides an at-a-glance view of how much of the budget has been utilized.
- Variance: The difference in the cost entity between the budget allotted and the current spending. According to the unit chosen, the value will either be in Amount or Percent.
To edit, suspend, or delete a budget, click the Hamburger icon next to each budget and select the applicable option.
Configure Budget Check
To configure budget check for Accounts, Business Units, and Reports, follow the steps mentioned in the below sections.
Accounts
You can create one or more budgets in your cost account. To configure a budget for your cost accounts:
- Go to the CloudSpend console.
- In the left navigation pane, choose Checks, and then select the Budget > Accounts tab.
- Click Configure Checks and complete the following steps:
Step 1: Choose Profile
- In the Choose Profile page, enter the Display Name for the new budget.
- Budget Profile: Select the applicable Budget Profile. Budget profiles are reusable across multiple budgets. If you wish to create a new profile, click Add to open the Budget Profile dialog box. To edit a profile, click Edit and after you make the necessary changes, click Save.
- In the Budget Profile dialog box, enter the following details:
- Display Name: Enter a display name for the new budget profile.
- Resource Type: Choose Accounts.
- Accounts: Select the applicable account.
- Cost Type: Select one of six different cost types for the budget profile in case of hybrid cloud (AWS, Azure, and GCP): Blended, Actual, Unblended, Amortized, Recurring, or Credits. Azure accounts will have only the Actual Cost as the cost type and GCP accounts will have Actual Cost and Creditsas the cost type.
- Blended: The average cost of usage across all billable accounts. For a hybrid account, the Blended cost type is considered by default for AWS accounts.
- Unblended: The usage costs charged on a specific day.
- Amortized: The total billable cost and the monthly reservation fees that are spread across the billing period.
- Recurring: The billable amount that keeps repeating.
- Actual Cost: The cost of raw usage and purchases for Azure and third-party marketplace offerings. This cost type is considered by default for Azure or GCP accounts in case of a hybrid account.
- Credits: The discounts or promotional offers that reduce the total cost of your GCP usage.
- Tags: Choose the applicable tags for your account. You can refine your selection further by selecting tag keys and values. You can also use Tag Profiles to combine two or more tags with multiple conditions for better filtering options.
- Click Save to create the Budget Profile.
- Click Next to proceed to step 2.
Step 2: Configure Details
- In the Configure Details page, enter the following details:
- Period: Choose the duration for each budget. The available options include Monthly, Quarterly, Yearly, MTD, YTD, Daily, and Forecast (Month). See the Budget Period section below for more information.
- Unit: Choose the measurement in which budgets configured for your cloud cost are displayed. You can either choose Amount (in supported currencies) or Percent (with an option to select the rise or drop percentage next to the Budget Value field).
- Currency: Select the applicable currency to create a budget using that currency.
- Budget Value: Enter the value of your cloud cost budget, which will either be the total amount or a percent according to the Unit chosen. Your actual spending will be evaluated against this value once every day, and an alert will be triggered if actual spending exceeds the budget value. Actual spending value is based on approximate charges accrued by your cost account during the budget period. These values are subject to change until your cloud bills are finalized. The final billable amount may be higher than the charges that triggered the alert notification.
- Click Next to proceed to step 3. To go back to the previous page, click Back.
Step 3: Configure Triggers
In the Configure Triggers page, configure the following details:
- IT Automation Templates: Automate incident remediation using IT Automation. Select the applicable template. To add an IT automation template, click Add. To refresh the settings, click Refresh.
- Third-party Services: You can choose to receive notifications via third-party services of your choice. Select the required third-party services. To add any third-party services, click Add. To refresh the settings, click Refresh.
- Click Next to proceed to step 4. To go back to the previous page, click Back.
Step 4: Notification Settings
In the Notification Settings page, configure the following details:
- Notify via: Choose the mode through which you'd like to get notified. Budget alert notifications are triggered only once and can only be sent to email contacts with Administrator and User roles in CloudSpend.
- Users: Notifications are sent to users whose email IDs are mapped.
- User Group: Notifications are sent to the user groups selected in the User Group field.
- Email Template for Alerts: Select or create a custom email template for notifications. To add an email template, click Add to customize alert communication. In the Add Email Template page, enter the following details:
- Display Name: Name of the email template
- Subject: Email subject line
- Content: Email message content.
This helps tailor alerts based on severity and audience. Type $ in the Subject or Content fields to insert dynamic placeholders. These placeholders automatically populate values such as check name, threshold, severity, priority, and time based on the step configuration when the alert is triggered.
- Click Submit.
You can view the newly configured anomaly by navigating to Budget > Accounts.
Business Units
To configure a budget for your Business Units:
- Go to the CloudSpend console.
- In the left navigation pane, choose Checks, and then select the Budget > Business Units tab.
- Click Configure Checks and complete the following steps:
Step 1: Choose Profile
- In the Choose Profile page, enter the Display Name for the new budget.
- Budget Profile: Select the applicable Budget Profile. Budget profiles are reusable across multiple budgets. If you wish to create a new profile, click Add to open the Budget Profile dialog box. To edit a profile, click Edit and after you make the necessary changes, click Save.
- In the Budget Profile dialog box, enter the following details:
- Display Name: Enter a display name for the new budget profile.
- Resource Type: Choose Business Units.
- Accounts: Select the applicable account.
- Cost Type: Select one of six different cost types for the budget profile in case of hybrid cloud (AWS, Azure, and GCP): Blended, Actual, Unblended, Amortized, Recurring, or Credits. Azure accounts will have only the Actual Cost as the cost type and GCP accounts will have Actual Cost and Creditsas the cost type.
- Blended: The average cost of usage across all billable accounts. For a hybrid account, the Blended cost type is considered by default for AWS accounts.
- Unblended: The usage costs charged on a specific day.
- Amortized: The total billable cost and the monthly reservation fees that are spread across the billing period.
- Recurring: The billable amount that keeps repeating.
- Actual Cost: The cost of raw usage and purchases for Azure and third-party marketplace offerings. This cost type is considered by default for Azure or GCP accounts in case of a hybrid account.
- Credits: The discounts or promotional offers that reduce the total cost of your GCP usage.
- Tags: Choose the applicable tags for your account. You can refine your selection further by selecting tag keys and values. You can also use Tag Profiles to combine two or more tags with multiple conditions for better filtering options.
- Click Save to create the Budget Profile.
- Click Next to proceed to step 2.
Step 2: Configure Details
- In the Configure Details page, enter the following details:
- Period: Choose the duration for each budget. The available options include Monthly, Quarterly, Yearly, MTD, YTD, Daily, and Forecast (Month). See the Budget Period section below for more information.
- Unit: Choose the measurement in which budgets configured for your cloud cost are displayed. You can either choose Amount (in supported currencies) or Percent (with an option to select the rise or drop percentage next to the Budget Value field).
- Currency: Select the applicable currency to create a budget using that currency.
- Budget Value: Enter the value of your cloud cost budget, which will either be the total amount or a percent according to the Unit chosen. Your actual spending will be evaluated against this value once every day, and an alert will be triggered if actual spending exceeds the budget value. Actual spending value is based on approximate charges accrued by your cost account during the budget period. These values are subject to change until your cloud bills are finalized. The final billable amount may be higher than the charges that triggered the alert notification.
- Click Next to proceed to step 3. To go back to the previous page, click Back.
Step 3: Configure Triggers
In the Configure Triggers page, configure the following details:
- IT Automation Templates: Automate incident remediation using IT Automation. Select the applicable template. To add an IT automation template, click Add. To refresh the settings, click Refresh.
- Third-party Services: You can choose to receive notifications via third-party services of your choice. Select the required third-party services. To add any third-party services, click Add. To refresh the settings, click Refresh.
- Click Next to proceed to step 4. To go back to the previous page, click Back.
Step 4: Notification Settings
In the Notification Settings page, configure the following details:
- Notify via: Choose the mode through which you'd like to get notified. Budget alert notifications are triggered only once and can only be sent to email contacts with Administrator and User roles in CloudSpend.
- Users: Notifications are sent to users whose email IDs are mapped.
- User Group: Notifications are sent to the user groups selected in the User Group field.
- Email Template for Alerts: Select or create a custom email template for notifications. To add an email template, click Add to customize alert communication. In the Add Email Template page, enter the following details:
- Display Name: Name of the email template
- Subject: Email subject line
- Content: Email message content.
This helps tailor alerts based on severity and audience. Type $ in the Subject or Content fields to insert dynamic placeholders. These placeholders automatically populate values such as check name, threshold, severity, priority, and time based on the step configuration when the alert is triggered.
- Click Submit.
You can view the newly configured anomaly by navigating to Budget > Business Units.
Reports
To configure budget for your Reports:
- Go to the CloudSpend console.
- In the left navigation pane, choose Checks, and then select the Budget > Reports tab.
- Click Configure Checks and complete the following steps:
Step 1: Choose Profile
- In the Choose Profile page, enter the Display Name for the new budget.
- Budget Profile: Select the applicable Budget Profile. Budget profiles are reusable across multiple budgets. If you wish to create a new profile, click Add to open the Budget Profile dialog box. To edit a profile, click Edit and after you make the necessary changes, click Save.
- In the Budget Profile dialog box, enter the following details:
- Display Name: Enter a display name for the new budget profile.
- Resource Type: Choose Accounts.
- Accounts: Select the applicable account.
- Cost Type: Select one of six different cost types for the budget profile in case of hybrid cloud (AWS, Azure, and GCP): Blended, Actual, Unblended, Amortized, Recurring, or Credits. Azure accounts will have only the Actual Cost as the cost type and GCP accounts will have Actual Cost and Creditsas the cost type.
- Blended: The average cost of usage across all billable accounts. For a hybrid account, the Blended cost type is considered by default for AWS accounts.
- Unblended: The usage costs charged on a specific day.
- Amortized: The total billable cost and the monthly reservation fees that are spread across the billing period.
- Recurring: The billable amount that keeps repeating.
- Actual Cost: The cost of raw usage and purchases for Azure and third-party marketplace offerings. This cost type is considered by default for Azure or GCP accounts in case of a hybrid account.
- Credits: The discounts or promotional offers that reduce the total cost of your GCP usage.
- Click Save to create the Budget Profile.
- Click Next to proceed to step 2.
Step 2: Configure Details
- In the Configure Details page, enter the following details:
- Period: Choose the duration for each budget. The available options include Monthly, Quarterly, Yearly, MTD, YTD, Daily, and Forecast (Month). See the Budget Period section below for more information.
- Unit: Choose the measurement in which budgets configured for your cloud cost are displayed. You can either choose Amount (in supported currencies) or Percent (with an option to select the rise or drop percentage next to the Budget Value field).
- Currency: Select the applicable currency to create a budget using that currency.
- Budget Value: Enter the value of your cloud cost budget, which will either be the total amount or a percent according to the Unit chosen. Your actual spending will be evaluated against this value once every day, and an alert will be triggered if actual spending exceeds the budget value. Actual spending value is based on approximate charges accrued by your cost account during the budget period. These values are subject to change until your cloud bills are finalized. The final billable amount may be higher than the charges that triggered the alert notification.
- Click Next to proceed to step 3. To go back to the previous page, click Back.
Step 3: Configure Triggers
In the Configure Triggers page, configure the following details:
- IT Automation Templates: Automate incident remediation using IT Automation. Select the applicable template. To add an IT automation template, click Add. To refresh the settings, click Refresh.
- Third-party Services: You can choose to receive notifications via third-party services of your choice. Select the required third-party services. To add any third-party services, click Add. To refresh the settings, click Refresh.
- Click Next to proceed to step 4. To go back to the previous page, click Back.
Step 4: Notification Settings
- Notify via: Choose the mode through which you'd like to get notified. Budget alert notifications are triggered only once and can only be sent to email contacts with Administrator and User roles in CloudSpend.
- Users: Notifications are sent to users whose email IDs are mapped.
- User Group: Notifications are sent to the user groups selected in the User Group field.
- Email Template for Alerts: Select or create a custom email template for notifications. To add an email template, click Add to customize alert communication. In the Add Email Template page, enter the following details:
- Display Name: Name of the email template
- Subject: Email subject line
- Content: Email message content.
This helps tailor alerts based on severity and audience. Type $ in the Subject or Content fields to insert dynamic placeholders. These placeholders automatically populate values such as check name, threshold, severity, priority, and time based on the step configuration when the alert is triggered.
- Click Submit.
You can view the newly configured anomaly by navigating to Budget > Reports.
Budget automation
When creating a budget in CloudSpend, you can leverage IT automation and third party integrations to streamline your budget management process for Accounts, Business Units, and Reports. These capabilities are configured through the Configure Triggers step, where you define the actions that should run when budget thresholds are reached.
CloudSpend sends budget alert notifications when thresholds are breached, ensuring that the right stakeholders are informed and can take timely action. Using the Configure Triggers step, you can associate IT Automation Templates that define what actions should be executed based on your budget conditions.

For example, you can configure one or more IT Automation Templates to automatically stop or downscale non essential cloud resources, like shutting down a group of EC2 instances or scaling down a Kubernetes cluster, when the budget reaches a certain percentage.
As part of the same Configure Triggers step, you can also select the applicable Third party Services to enable communication across platforms. With these integrations, you can connect to external ticketing systems, communication platforms like Slack, or ITSM tools to escalate budget related issues, notify teams, or trigger workflows. This ensures that all stakeholders are informed and can take appropriate actions quickly.
For instance, when the budget reaches 90%, a Slack message can be sent to a dedicated channel, informing the team about the expenditure status.
CloudSpend sends budget alert notifications based on the settings defined in the Notification Settings step. Notifications are triggered only once when a threshold is breached and are sent via email to selected users and user groups within CloudSpend. This ensures that the right stakeholders receive timely updates and can take action when required.
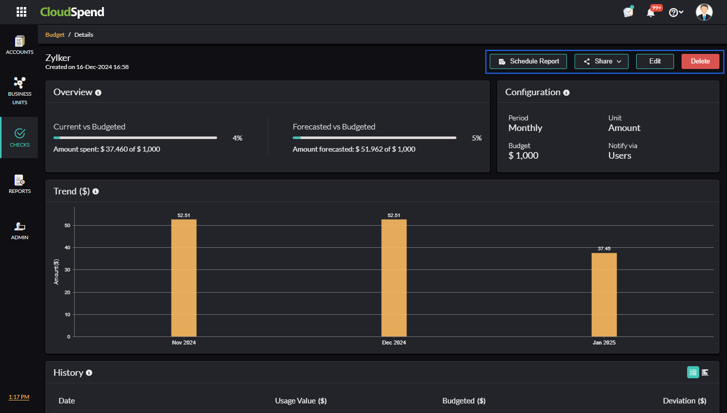
Budget details
The Budget Details section provides all information related to your budgets. You can view the budget details by clicking on the new tab icon next to your budgets.
- Get a comparison of the Current and Budgeted amounts as well as of the Forecasted and Budgeted amounts using Overview.
- Configure settings related to the budget and view them in the Configuration section. You can view the Period, Unit, Budget, and Notify via.
- You can also share the budget details as a PDF or as an email using the Share button.
- You can edit or delete the details using the Edit or Delete button.

Schedule report
You can schedule four reports from the budget details section for:
- The budget dashboard, which includes the list of all budgets.
- The budget details page of individual budget entries.
- The recent alerts raised for your budgets.
- An overview of the expenses and the deviations from the budgeted amounts.
Recent Alerts
View all the alerts that were raised for a particular budget using Recent Alerts and plan your expenses accordingly. You can view the time of notification, the medium through which the notification was sent, the period, amount spent, the budgeted amount and the deviation from the budgeted amount. Click Show more to view all the alerts from the time you've created the budget, when there are more than five alerts.
History
Get monthly, quarterly, or yearly historical data related to your budget based on the configured period type using History. This can help you in getting an idea about the amount spent during that period (usage value), budgeted value, and deviation from the budgeted amount. Historical data can help you in understanding the pattern of spending and the fluctuations from the budgeted amount, so you can plan your expenses for the upcoming months.
Budget Period
A Budget Period helps you to choose the duration for each budget configured in your account. You can also choose to get notified in case of any variation from the budgeted amount. The various period options available are:
- Monthly*: Set a budget at the beginning of every month. For instance, if you wish to set a budget for the whole month of November, you can choose this option.
- Quarterly*: The budget will be set at the beginning of every quarter. This option can be helpful if you wish to analyze your budgets on a quarterly basis.
- Yearly*: Set the budget at the beginning of every year. This can be used if you wish to plan for the whole year at the very beginning of a year.
- MTD: Comparing the expenditure can help you understand spending patterns and variations. With MTD as the period type, a comparison budget can be created. Using this option, you can compare the cost from the beginning of a month to a specific date in the current month with the cost accrued in the previous month for the same duration (e.g., August 1-12 to September 1-12).
- While choosing MTD, you can set the budget value in Percentage or Amount, with options to choose to view the rise or drop percent, thereby helping you to obtain a detailed analysis.
- YTD: With YTD as the period type, a comparison budget will be created. Using this option, you can compare the cost from the beginning of a year to a specific date in the year with the cost accrued in the previous year for the same duration. For instance, a YTD comparison budget can be created for the cost accrued from January to September 2019 and for the cost accrued from January to September 2020.
- When the period type chosen is YTD, you can set the budget value in percentage or as amount, with options to view the rise or drop in value.
- Daily: By setting the period type as Daily, you can set a budget on a daily basis. This can help you check the expenses incurred on a day-to-day basis.
- Forecast (Month): With Forecast (Month), you can set the budget in line with the forecast for the current month. This can help you in ensuring that the budget isn't exceeding or dropping below the forecasted amount for the month, thereby helping you manage the expenses in an organized way.
*Regardless of the date of budget creation.
Access budget insights through AI
Instead of reviewing each budget configuration and threshold manually, you can query budget performance and violations through your AI assistant when Zoho MCP is connected.
Here is what you can pull through the AI:
- Budget vs actual spend: Ask how current spend compares against defined budgets for a specific scope.
- Threshold breaches: Identify which budgets have crossed configured thresholds and triggered alerts.
- Remaining budget: Check how much budget is left for the current period.
- Budget utilization trends: Understand how quickly budgets are being consumed over time.
- Multiple budget comparisons: Compare utilization across different budgets such as by account or business unit.
Sample prompt: Which budgets have exceeded their thresholds this month?

What AI returns: The AI identifies all budgets that have exceeded their thresholds for the selected period and groups them by scope, such as account level, business unit, and report level budgets. It presents details including budget name, associated account or business unit, configured budget value, current spending, and the amount and percentage by which the budget was exceeded.
It also highlights key observations, such as the most critical breaches, budgets that are already trending higher, and those likely to exceed further based on current spend patterns. Where relevant, the AI includes additional context such as top contributing services and projected end of period spend to help understand the reason behind the breach.
Amount based and Percentage based cloud budget thresholds
CloudSpend Single-Step Budget supports both amount based and percentage based budget thresholds for cloud cost management across AWS, Azure, and Google Cloud Platform. This helps teams define a single clear budget limit for Accounts, Business Units, and Reports while maintaining flexibility in how cloud spend is tracked.
An amount based budget defines a fixed cloud cost limit in a selected currency. A percentage based budget defines a threshold based on usage growth, forecast, or historical spend such as MTD or YTD comparisons. Both options are commonly used in cloud cost optimization and FinOps practices.
How Single-Step budget works for cloud cost control
In Single-Step budget, a single threshold is configured to monitor cloud spending. The unit you choose determines how CloudSpend evaluates budget consumption and triggers alerts.
Amount based cloud budgets are used for:
- Fixed monthly or annual cloud budget allocation.
- Tracking actual cloud spend against planned cost.
- Controlling AWS account costs, Azure subscription spend, or GCP project budgets.
Percentage based cloud budgets are used for:
- Monitoring cloud cost increase relative to previous periods.
- Tracking usage trends across multi cloud environments.
- Identifying cloud cost anomalies and unexpected spend growth.
In Single-Step budget configuration:
- One budget threshold is defined for cost monitoring.
- Alerts are triggered when the defined amount or percentage is reached.
- Notifications help teams take action to prevent overspending.
Using amount based and percentage based thresholds in Single-Step budget improves cloud financial management and cost visibility:
- Enables cloud budget management across AWS, Azure, and Google Cloud Platform.
- Supports FinOps teams with both fixed cost tracking and usage based monitoring.
- Helps detect cloud cost spikes, anomalies, and budget deviations early.
- Provides clear cost control for accounts, business units, and cost reports.
- Simplifies cloud cost governance with a single budget threshold.
Single-Step budget is used in cloud cost management tools to enforce budget limits, track cloud spending, and maintain cost efficiency across teams, regions, and cloud environments.
Related articles