A specialized enterprise DNS-DHCP-IP Address Management solution that values every connection in your network.
Build the foundation for seamless networking with DDI Central, a holistic solution for network administrators seamlessly integrating three core network infrastructure services DNS-DHCP-IPAM.
DDI serves as the starting point for comprehensive network management that integrates and automates the three core services of a network: Domain Name System (DNS), Dynamic Host Configuration protocol (DHCP), and IP address management (IPAM) through a single unified interface. It ensures that the network manager has thorough visibility, precise control, and seamless coordination of these services.

DNS
Translates your service and host names into the numeric IP addresses and makes them easily accessible.
DHCP
Automates the process of assigning IP addresses and other network configuration parameters to devices within your network, ensuring smooth connections for any device joining your network.
IPAM
Takes the hassle out of managing IP address space on your network, providing real-time tracking and control of used and unassigned IP addresses utilized by DNS and DHCP services.
The DDI software expedites the connection procedures for hosts joining your network by automating essential IP name and address management services—from initial planning to deploying network configuration parameters, auditing IP address utilization, and effortlessly handling routine administrative functions. This enhances administrator productivity by reducing manual configuration efforts, ensuring efficient and consistent network management.
Simplify DNS, DHCP, and IP address management for your network infrastructure with DDI Central.
Flexible DDI at your fingertips

Enable DDI to seamlessly scan and integrate your on-premises infrastructure's complete DNS-DHCP server configurations, including the entire IP address footprint, into the intuitive DDI console interface.
Set up new servers, enabling DDI Central to implement, configure, and manage DNS, DHCP and IPAM services on your network infrastructure from scratch.
Deploy DDI flexibly to manage both internal and external DNS-DHCP clusters that support Internet Systems Consortium (ISC)'s ISC DHCP and BIND9 DNS.
Synchronized DNS-DHCP-IPAM in one window

Consolidate the configurations of your external and internal DNS-DHCP clusters, including their IPv4 and IPv6 address plan and inventory, onto a unified interface for centralized visibility to ensure network-wide consistency and accuracy of managed data.
Embrace a more streamlined network management system by centralizing the planning and administration of DNS, DHCP, and IP address space, eliminating the need for complex interfaces or disparate tools. Synchronize data across the three critical network services, positioning IPAM as the singular authoritative source of truth, to ensure effective data validation and cohesive network operation.
Enable administrators to make informed decisions and troubleshoot comprehensively by mapping dependencies among DHCP scopes provisioning addresses and host names for hosts entering your network.
Detect sooner and act faster

Monitor your DNS or DHCP server's load and performance with an intuitive server dashboard that depicts the servers' state in real time including stats like server’s network, IP, memory, disk and CPU utilization.
Gain real-time visual insights into IP allocations, DNS resolutions, and DHCP lease statuses, facilitating better decision-making and network planning with up-to-date information.
Assist administrators by providing hierarchical visuals that show how different scopes relate to one another within the network. The DHCP scope tree view enabling admins to quickly locate and access specific scopes, subnets, to manage configurations and troubleshooting tasks for a specific scope.
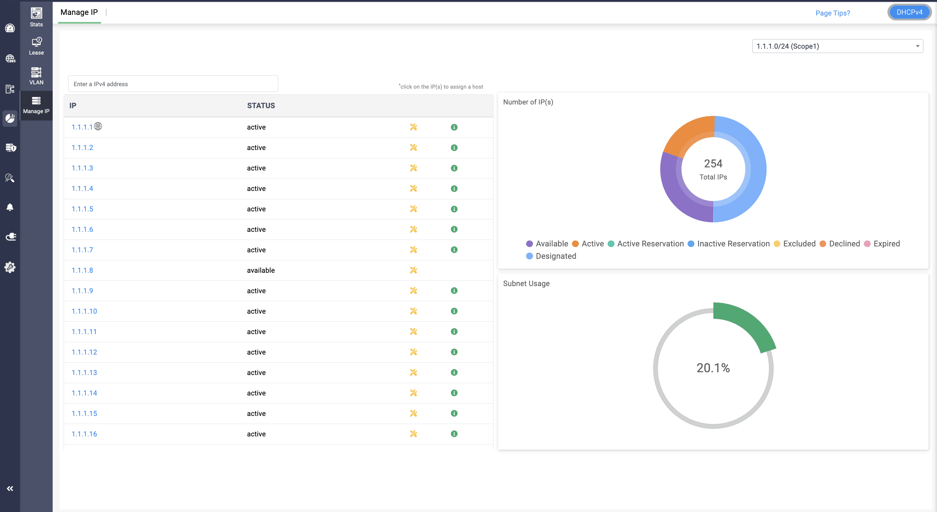
Gain deeper visibility into individual DHCP scopes for both IPv4 and IPv6address spaces to effectively monitor the IP address utilization, availability, and track the reserved, and abandoned addresses, enabling effective capacity planning and management.
Visualize and monitor the query and response traffic to measure the performance of your on-premises hosted domains.
Make your network work, your way

Efficiently allocate IP resources by automating the dynamic allocation of the four required IP parameters to each host on your network: IP address, network mask, switch address, and name server address.
Customize IP resource allocations by granularly identifying, categorizing, and controlling the various types of devices connecting to your network. Provide targeted configurations, enforce tailored compliance policies and access privileges, and streamline troubleshooting based on the device's type, OS, and manufacturer.
Automate devices to autonomously discover IP addresses, initiate boot processes, and seamlessly integrate into your network with Preboot EXecution Environment booting.
Fortify your critical network infrastructure

Enhance DNS security with Domain Name System Security Extensions (DNSSEC) to ensure data integrity and authenticity, complemented by Transaction Signature (TSIG) for secure communications. Deploy TSIG for authenticated and secure interactions between DNS entities.
Ensure precise control over DNS access with access control lists to enable network admins to define and enforce specific permissions for improved security.
Fortify your DNS infrastructure against cyberthreats with DNS Firewall Response Policy Zones to enable proactive blocking of specific malicious domains. Boost security by prohibiting access to recognized collections of undesirable domains and customize redirection using personalized IP settings.
Quickly identify and isolate rogue DHCP servers with timely email alerts to leverage real-time monitoring and automated IP inventory reconciliation and to ensure a secure and compliant network environment.
Enhance network integrity with built-in auditing for both DNS and DHCP servers. Ensure uninterrupted service with built-in failover support for DHCPv4 servers.
Elevate security with precise permissions tailored for individual roles to ensure efficient and secure access management for your DNS and DHCP clusters.
Improve your network with data driven actionable insights

Evaluate the lease history records for a particular IP to find the IP's transitions over time, analyze the dependencies and resolve IP conflicts to resume connectivity as quickly as possible.
Analyze patterns in query traffic to quickly identify trends in user behavior, popular domains, and potential areas for optimization. Detect and address issues promptly by identifying any anomalies or irregularities in the query and response patterns. Evaluate the demand for resources by understanding the frequency and nature of queries which helps with effective capacity planning.
Identify and analyze patterns in queries to blocked domains to enable the detection of potential security threats or unauthorized activities. Gain insights into user behavior by examining which blocked domains are being queried most to provide visibility into potential risks or policy violations.
Empower administrators to examine essential data, including IP-host lease histories, IP-DNS resource record relationships, and query analytics for domains with leased IPs, all from a unified interface. This streamlined approach minimizes the time it takes to identify and resolve network problems.
Align your network for the future

Opt for cost-effective scaling with DDI Central by selecting budget-friendly plans tailored to your specific resources and requirements.
Easily extend DDI Central through its modular design, ensuring seamless adaptability and robust communication as your network grows.
Establish a future-ready network infrastructure with the DNS64, ensuring smooth interoperability, seamless communication, preventing the isolation of IPv6 devices, addressing IPv4 address exhaustion, and efficiently utilizing IPv4 and IPv6 resources as you align your network towards the global migration to IPv6.