From trusted vendors to curated Indicators of Comprimise (IOCs) — a continuously vetted, real-time blocklist.
Multi-vendor feed onboarding
Curate your mix of threat intel—bring every feed under one roof, no portal shuffle.

- Centralized threat feed onboarding
Configure and manage multiple threat intelligence feeds—such as IBM X-Force, AlienVault, Cyware, and more—all from a unified, vendor-agnostic interface. - Broader threat visibility
Onboarding multiple vendors ensures multifaceted intelligence, helping admins spot diverse threat vectors that a single source might miss. - Reduced blind spots
Diversified feeds cross-validate each other, boosting confidence scores and minimizing reliance on any one vendor’s perspective.
- Bring your own intel
Easily onboard custom STIX/TAXII sources, including private, industry-specific, or partner-distributed feeds, enabling tailored and proactive DNS-layer threat prevention. - Frictionless feed registration
Minimal setup effort—just choose your provider, enter endpoint credentials, and go live. No scripting, no third-party collectors, no custom parsers required. - Always-On threat awareness
The toggle-based enablement ensures that once configured, feeds remain active continuously—helping ensure real-time updates with no manual intervention.
Secure feed synchronisation
Plug, Poll, Protect - Connect once, defend continuously with credentialed threat syncs.
- Deep integration with CloudDNS's threat intelligence engine
Leverage ManageEngine CloudDNS's advanced DNS threat intel engine, built for DDI Central, to deliver real-time IOCs directly into DNS enforcement workflows. - Secure credentialed access
Use OAuth 2.0-based client ID and secret for secure, tokenized access—ensuring credential rotation, session isolation, and vendor-compliant data retrieval.
- Fine-Grained feed control
Adjust polling frequency with precision to control the cadence of threat syncs—hourly, daily, or custom—to align with DNS resolution freshness needs. - Immediate threat feed activation
Instantly activate or pause the feed without losing your configuration—providing operational agility during maintenance windows or incident response.
Unified feed management
Consolidate, customize, and control your threat intelligence pipeline.

- All feeds. One command center.
Get a unified, real-time view of all threat intelligence sources—status, sync schedule, and vendor mapping—within a single dashboard. - Live feed status, At a glance
Instantly verify which feeds are active, when they last synced, and when they’ll update next—no log diving or guesswork. - Multi-vendor visibility, Side by side
Compare output from AlienVault, IBM X-Force, Kaspersky, or custom TAXII feeds in one place—helping validate coverage and catch gaps early.
- Precision scheduling for consistent protection
Schedule hourly or daily syncs per feed with confidence—keeping your DNS defenses in sync with the latest threat intelligence. - Sync on demand, Stay current
Admins can trigger an immediate feed sync when the last update is stale, ensuring threat data freshness even outside scheduled intervals. - Hands-on control over feed servers
Edit credentials, adjust polling intervals, or retire outdated or unrequired feed sources—giving admins policy-aligned control over every threat source without leaving the UI.
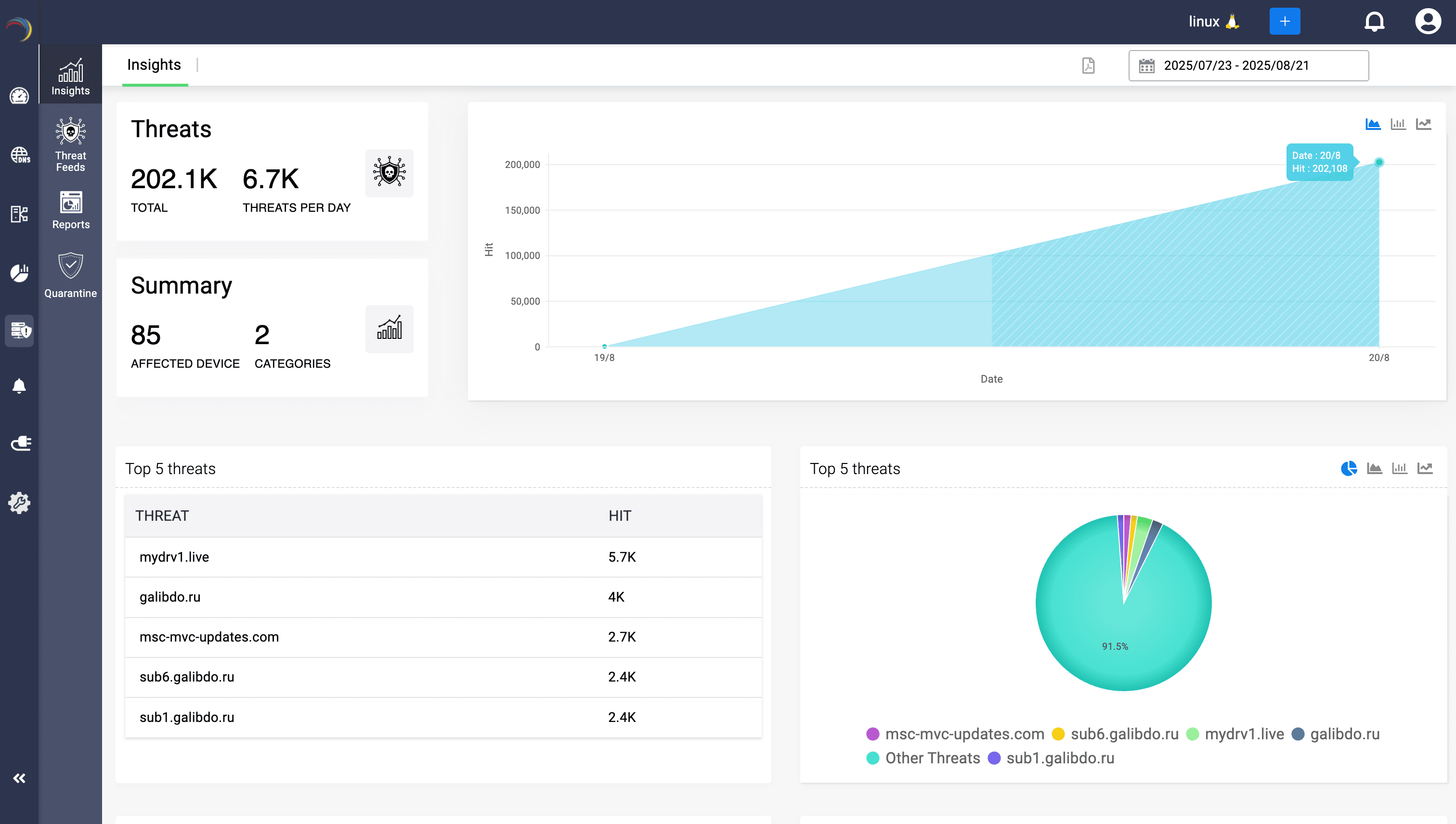
Threat intelligence hub
See threats before they strike — the Feed Hub as your watchtower, where every IOC flagged across vendors converge, clustered, classified, and confidence-rated for automated, intuitive blocking.

- One hub for every IOC
A single pane of glass for every domain and IP flagged across all your integrated threat-intelligence feeds—no vendor hopping, no data silos. - Close the evasion gap
Block threats whether they use a domain or a raw IP—stopping C2, malware IPs and other malicious hosting that bypasses hostname-based filters and tightening enforcement fast. - Rapid triage, Zero delay
Drill down by source type, vendor feed, category, or confidence score to isolate the handful of critical IOCs that matter most. Filter by confidence (90+, 95+) or a category to focus only on threats demanding immediate enforcement, without sifting through multiple vendor consoles. - Confidence that guides action
Leverage vendor-assigned confidence scores to prioritize investigations—ensuring admins spend time only on high-fidelity threats.
- Workflow-ready for SOC teams
Supports daily operational use cases: review high-confidence malware entries, export top reports for SOC collaboration, and validate vendor detection side-by-side—all from one console. - Time-stamped threat freshness
Every IOC entry shows its last update timestamp, giving admins assurance that enforcement is based on the latest vetted intel. - Hyperlinked deep dives
Click any flagged domain or IP to open detailed reports instantly—accelerating incident investigation and root-cause analysis. - Real-time enforcement, Always on
Every flagged domain or IP is automatically pushed into DNS server policies. The moment it appears in Feed Hub, your resolvers are already denying access—no manual intervention required.