In a world of increasing technological complexity, competitive business challenges, and reduced consumer acceptance of service interruptions, efficiency in IT operations has become a key to growth, profit, and success. The impact of IT downtime, which was less threatening a few decades ago, now represents millions of dollars worth of losses and sometimes, even loss of business and reputation for organizations of all sizes.
Streamlined, consistent IT operations is a necessity in today's world and your organization benefits when a fool-proof, scalable IT operations monitoring system is in place.
Ask any IT admin and they will tell you: monitoring IT operations is easier said than done. Things can go wrong quickly and in multiple ways. Here are some critical IT operation issues that prove the need for a proactive IT operations monitoring strategy:
Given these pitfalls, IT operations monitoring is the need of the hour for the IT administration community that works around the clock to ensure that their IT operations is immune to threats and issues, and is competent to face the increasing demands of the business world.
Hey network warrior, what is your IT operations disaster story?
While we've all been hit by downtime, we're curious to know about your valiant encounters with it. Talk to us today. Let's discuss how to make your IT infrastructure monitoring strategy more resilient.
ManageEngine's OpManager Plus is an integrated, hybrid IT operations monitoring software that helps IT admins ensure maximum uptime to handle the rigors of competitive business.Some of the key IT operations management features of OpManager Plus include:
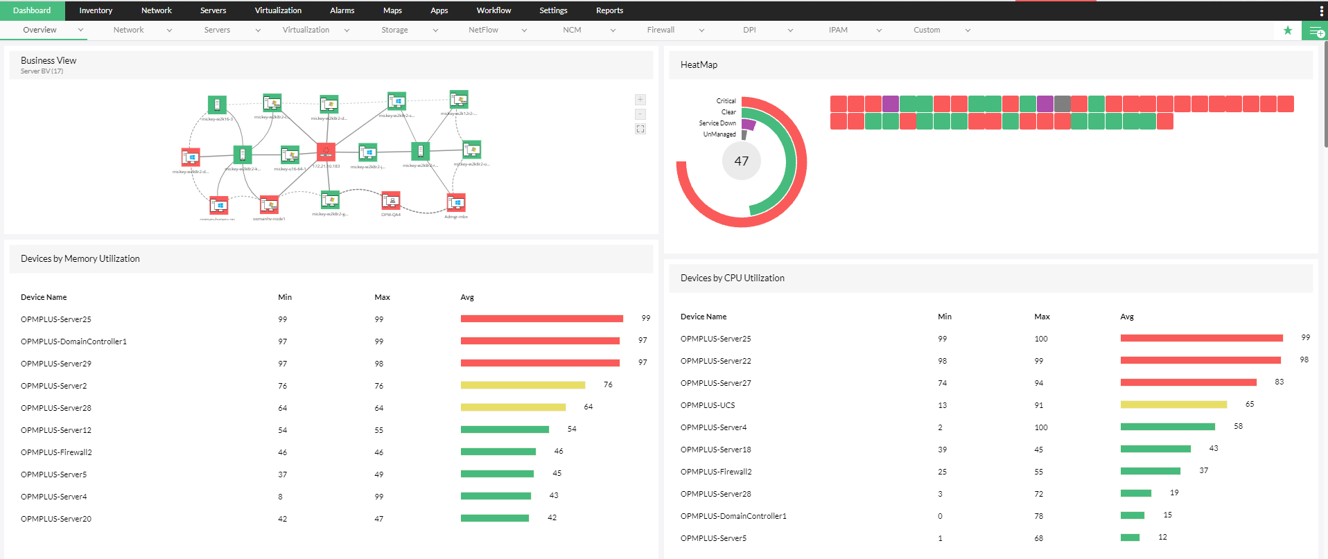
OpManager Plus, an holistic network monitoring tool, supports more than 200 monitoring metrics, such as device performance, CPU utilization, and memory, as well as management of configuration across more than 10,000 devices, including servers, routers, switches, load balancers, and firewalls. In addition to round-the-clock monitoring of critical parameters, OpManager Plus enables IT admins to ensure compliance of their IT operations with privacy and security regulations, including HIPAA and SOX.
In addition to monitoring physical servers from key vendors including Dell, Cisco, HP, and IBM, OpManager Plus monitors IT operations in virtual servers. It supports virtual server monitoring across Nutanix, VMware, and Microsoft Hypervisor devices. Besides the usual metrics like availability, IT admins can also thwart issues like VM sprawl through continuous virtual memory management, identifying bottlenecks across both hosts and virtual machines, automating basic fault management in case of issues, and visualizing virtual architecture through proactive, powerful maps.
Bandwidth is a critical component of IT operations which, if messed up, takes a lot of effort to clean up. Mixed up bandwidth priorities lead to unbalanced resource consumption, slowness in business critical applications, and even downtime. OpManager Plus' bandwidth management module allows admins to track bandwidth consumption by leveraging latest flow technologies such as sFlow, Net Flow, and jFlow. Admins can track bandwidth consumption at both the device and user level, proactively identify anomalies, and shape traffic patterns. If you are an IT admin, the bandwidth management module of OpManager Plus is the one-stop solution for all your bandwidth problems in your IT operations monitoring strategy.
With the increased adoption of the cloud in today's world, proactively tracking the performance and end-user experience in cloud-based applications should be an IT team goal for achieving a reliable IT operations monitoring strategy. Further, it is essential that app and network teams share visibility over common data to ensure consistency in IT operations. OpManager Plus' applications management module tracks key instances of popular critical cloud applications including Amazon, GCP, Azure, Microsoft 365, and Oracle cloud. Admins can also monitor the end-user experience, proactively record performance over a period, analyze historical performance, and take steps to avert application performance bottlenecks.
Merely tracking performance metrics is incomplete. OpManager Plus' network configuration management module features proactive change tracking that enables admins to monitor modifications round the clock so the organization can stay competitive in today's business climate. By establishing a role-based access control system, admins can streamline change tracking, test the effects of change implementation, track compliance of devices to key compliance standards, and push configuration changes across multiple devices.
The biggest threat to proactive IT operations is not poor performance, but poor security systems. The most common entry point into network systems, the firewall, is also the most common entry point of weak network security. OpManager Plus allows monitoring of firewall rules and policies, identifying outdated rules, pushing new rules to firewall, and ensuring compliance of the firewall to critical security policies. By removing outdated rules, tracking critical firewall policies round the clock, and monitoring the compliance of firewall devices to popular standards, OpManager Plus fixes the biggest security loopholes in IT operations. Besides being a security immunization tool, OpManager Plus' firewall Analysis module ensure IT operations are not subject to performance bottlenecks arising from key security vulnerabilities.
Tracking the correct metrics is one half of the IT operations monitoring battle; notifying the correct person to take the correct action at the correct time is the other half. This is where OpManager Plus' advanced alerting and notification features assist IT administrators. OpManager Plus comes with a powerful, multi-level, threshold-based alerting system that raises alerts about critical monitored data. It also reduces manual effort and improves the efficiency of enterprise IT operations monitoring with AI-based thresholds. To ensure alerts reach the correct stakeholders at the correct time, OpManager Plus, an efficient IT infrastructure management tool comes with multi-channel notification that includes support for email, SMS, and Slack. Alerts can also be passed on as tickets to ITSM tools to enable on-site technicians to resolve issues.
Oxford defines monitoring as "to watch and check something over a period in order to see how it develops, so that you can make any necessary changes". While instantaneous alerts can help fix the problem at hand, the issue is not solved unless inferences are made from long-term periodic data. OpManager Plus delivers multi-level threshold-based alerting and AI-based threshold suggestions, and provides a powerful set of reports to help admins evaluate the efficiency of their IT operations strategy. Admins can generate reports on multiple metrics, including performance, bandwidth, and change management. They can also generate custom reports to draw a correlation between multiple pillars of IT operations. Using insights derived from these reports, organizations can optimize their IT operations effectiveness and offer greater ROI for their investment.



OpManager Plus has helped admins across the globe build a proactive IT operations monitoring strategy and save millions of dollars worth of downtime. We'll be happy to show you the testimonials, but we prefer you experience the Plus advantage first hand. Try OpManager Plus for free today