Schedule demo
 
 

Sharepoint Monitoring Tools

SharePoint Monitoring

SharePoint's services are critical to business workflows, and it is important to have an efficient Sharepoint performance monitoring tool to ensure the system's availability at all times. With added support for Microsoft SharePoint 2010 and 2013, Applications Manager's SharePoint monitoring serves as an efficient tool for your MS SharePoint environment and it measures a wide range of metrics, proactively diagnoses any issues, and speeds up the troubleshooting process.

View instantly available reports and dashboards

Applications Manager offers a comprehensive SharePoint monitoring dashboard that previews the health, availability and response time of your SharePoint Server. The SharePoint monitor also provides a variety of performance statistics for which reports can be accessed individually.

Microsoft SharePoint Monitoring - ManageEngine Applications Manager
SharePoint Application Monitoring - ManageEngine Applications Manager
Monitor SharePoint Performance - ManageEngine Applications Manager
 
 
 

Optimally allocate space for databases

Since content databases store content for one or more site collections for a SharePoint web application, you can use Applications Manager's SharePoint monitoring to keep track of the disk size, site count, and health status. Based on these metrics from our SharePoint performance monitor, manage database space by allocating resources accordingly.

SharePoint Monitoring - ManageEngine Applications Manager

Manage all running web applications on the server with Applications Manager Sharepoint Monitor Tool

With SharePoint monitoring, resolve any issues faster by monitoring performance of all the web applications running on the SharePoint server. Our SharePoint application monitoring tool can be used to perform root cause analysis, eliminate any ambiguity and reduce troubleshooting time.

SharePoint Monitoring Tools - ManageEngine Applications Manager

Get to know more about services hosted on SharePoint

In order to thoroughly monitor Sharepoint performance, you need the aid of a SharePoint monitor to get complete visibility into its environment. With Applications Manager's Sharepoint server monitoring capabilities, get unmatched visibility into the efficiency and performance of the various SharePoint services, based on instant notifications, in case of any downtime or slowdown in the process. Using Microsoft SharePoint monitoring, you can also monitor and retrieve performance details of SharePoint's access services, Visio web access services, Infopath services, Excel services and Office gatherer.

SharePoint Performance Monitoring - ManageEngine Applications Manager

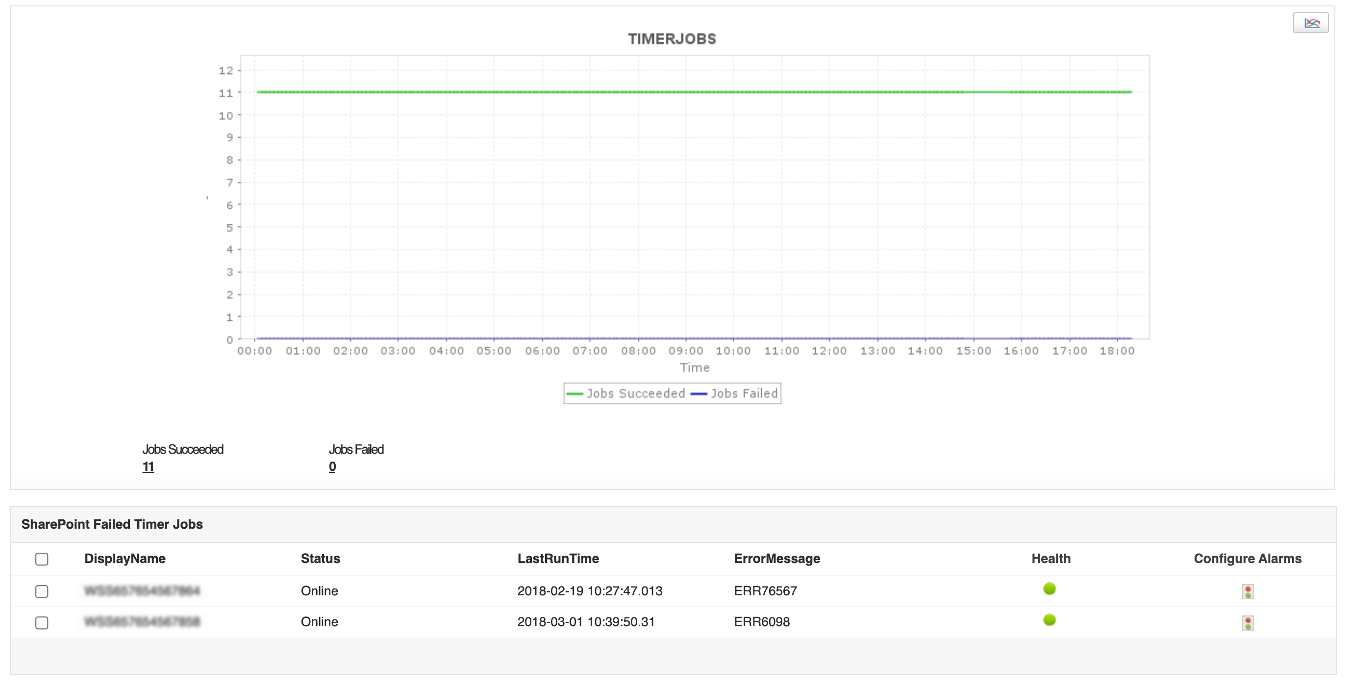
Detect failed timer jobs

It is good practice to use SharePoint monitoring tools like Applications Manager to keep a check on the efficiency of your application by determining the frequency of failure or breakdown in jobs based on key SharePoint performance metrics such as last run time, failed timer job count and error message statuses.

SharePoint Server Monitoring - ManageEngine Applications Manager

Scale linearly in larger infrastructure

In larger IT environments, there may be several SharePoint farms that are present. You can manage your SharePoint environment using Applications Manager's Sharepoint monitoring software which monitors key performance metrics and indicates if a specific part of your farm requires attention or not.

SharePoint Monitoring Dashboard - ManageEngine Applications Manager

Start monitoring your SharePoint servers in just a few minutes!

Apart from Applications Manager's SharePoint health monitoring feature, you also gain system-wide visibility into resource utilization, application performance, and operational health of your SharePoint server. Quickly begin Sharepoint Monitoring with Applications Manager's full-fledged, 30-day free trial!

What our customers say

5.0
Dec 15, 2021
All in one monitoring solution!!

The tool offers complete and unified visibility into our environment and helps us identify and resolve potential performance issues quickly.

- CloudOps Manager
Industry:TelecommunicationCompany Size: 30B+ USD

KFin Technologies reduces MTTR by 90% using Applications Manager

Industry: Financial services

KFintech, a financial services industry, having access to a surplus amount of data, was pertinent for to ensure that the performance of its databases was on point. With Applications Manager, KFintech was able to gain end-to-end insight into essential transactions, identify slow-performing queries, eliminate recurring performance issues, and ensure uninterrupted service delivery.

 
 
  • Gartner Magic Quadrant
  • Gartner peer insights
  • Gartner peer insights
  • Gartner peer insights
  • Gartner peer insights

You'll be in great company