Set IT projects up for success by collaborating with team members and clearly delegating responsibilities

Collaborate effortlessly by including members from various teams with Project Roles. Apart from predefined roles, create custom Project Roles with fine-grained access permissions and associate them to named users to establish better governance and accountability.

Project management software for IT

Steer complex IT projects with confidence by breaking them down into clear, achievable steps

Set the course with well-defined milestones that mark critical project events and track key deadlines. Further, accelerate execution by breaking down milestones into tasks while mapping their dependencies. Gain clarity on the sequence of execution and streamline IT initiatives for seamless project delivery.

IT project management tracking

Keep projects on track by visualizing work items with Gantt charts and Kanban boards

Sketch out milestone-task dependencies, track progress, and adapt to changing priorities seamlessly with Gantt charts. Further, organize work items based on priority, status, and ownership using Kanban boards.

IT project visualizaton dashboard

Distribute work evenly based on resource availability and achieve optimal results

Fast-track implementation by visually identifying workload imbalances, including under-utilization or over-utilization of resources, and quickly reallocate tasks to maximize efficiency. Further, prevent time and cost overruns by accurately recording the time and cost efforts of technicians with Timesheets.

Task allocation template

Align IT projects with ITSM
practices for superior service experiences

From carrying out large-scale digital transformation to resolving unexpected service outages, maintaining context is essential to streamlining service efforts. By simply associating incidents, changes, and releases with IT projects, service teams gain complete visibility in a single window, ensuring coherent ITSM operations.

ITSM practices integration

Assess the state of IT projects in-depth and facilitate continuous performance improvement

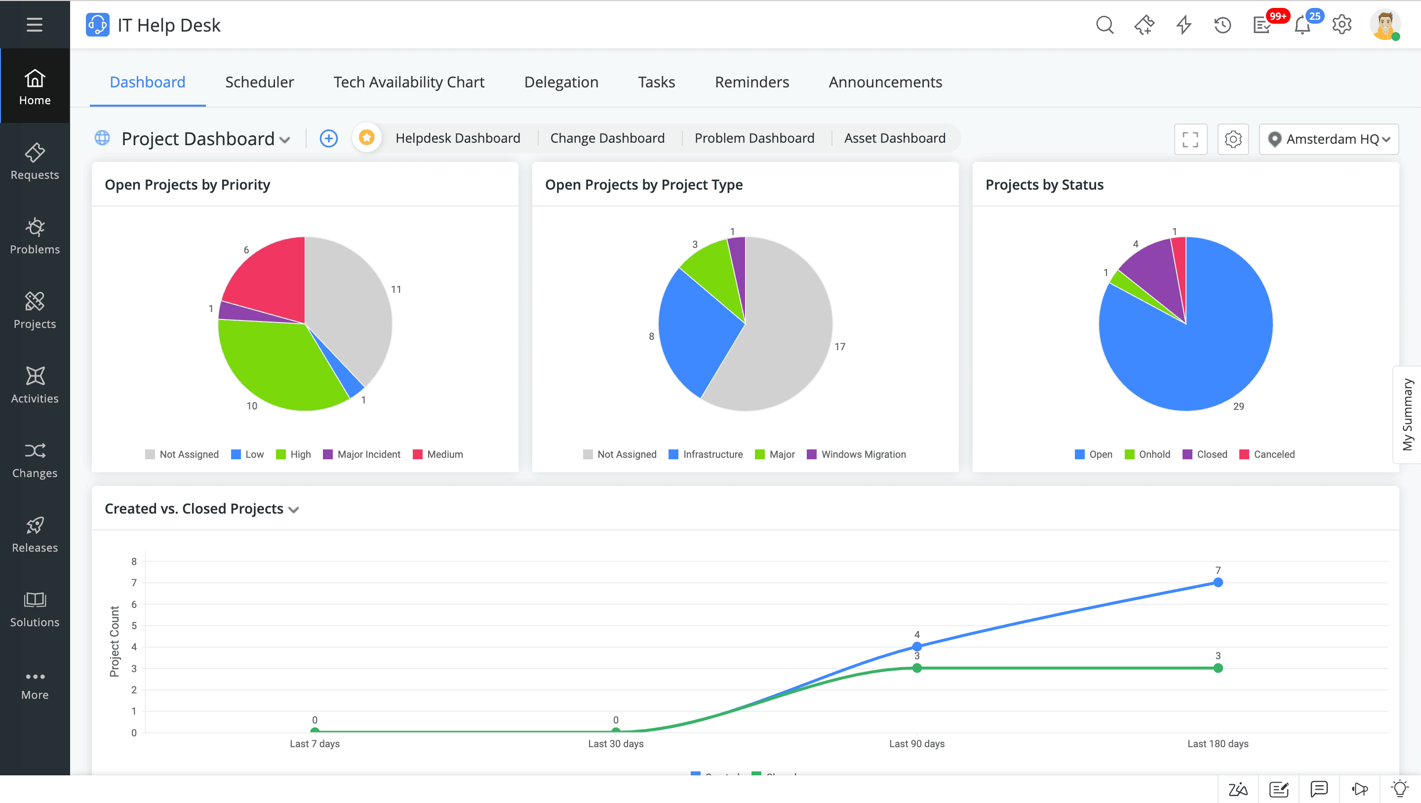
Whether tracking resource utilization or team productivity, monitoring crucial metrics is essential to identify bottlenecks and keep IT projects on course. Employ prebuilt reports and dashboards to track key IT project KPIs. You can also customize them to meet your unique requirements.

IT project management dashboard

Other features to govern your IT projects seamlessly

Better plan IT projects by gathering contextual information

Collect accurate information, from the scope to the duration to the cost, create milestones, map tasks, and loop in expert members with Project Templates.

Embed no-code automations into your IT projects

From assigning tasks to keeping stakeholders informed and enabling last-mile customizations, perform condition-based actions to meet your requirements.

Frequently asked questions

Expand all

1. What is ITIL project management?

ITIL project management entails the process of planning, organizing, implementing, and monitoring IT initiatives across the digital enterprise. With a focus on the service transition stage of ITIL principles, IT teams can minimize risk while undertaking IT projects, enhancing success rates and aligning them with business objectives.

2. What are some key project management features that you need in an ITSM platform?

3. What are the different roles involved in organizing and implementing IT projects?

4. Does ServiceDesk Plus offer project management capabilities?