En tant qu'administrateur de la sécurité réseau, le contrôle et l'analyse de vos journaux de pare-feu Cisco en temps réel sont de la plus haute importance. Pour un réseau sécurisé, vous devez:
Cependant, effectuer ces tâches manuellement en exportant des journaux est extrêmement lourd ce qui renforce la nécessité d'un outil d'analyseur Cisco syslog.
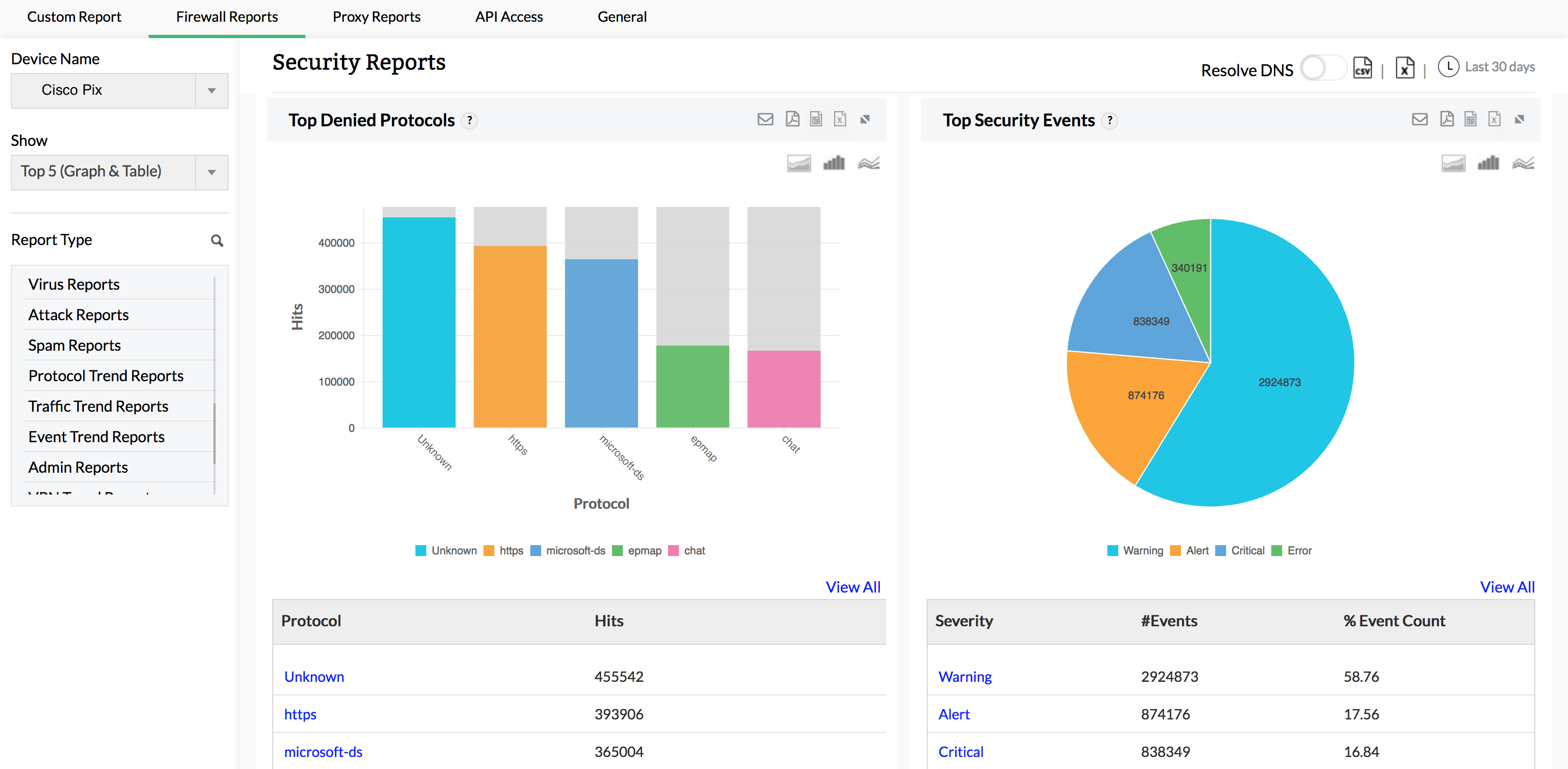
Firewall Analyzer peut analyser, signaler et archiver les journaux reçus des pare-feu Cisco. Une fois le pare-feu Cisco configuré pour diriger les flux de journaux vers le serveur de Firewall Analyzer, Firewall Analyzer commence à générer des rapports de journaux Cisco détaillés (Log Analyzer Cisco).

Cet analyseur syslog de pare-feu Cisco génère des rapports sur les menaces de sécurité possibles et fournit des informations détaillées sur les attaques de virus sur votre réseau. Surveillez les échecs de connexion, les hôtes refusés, les protocoles refusés, les générateurs de spam, les récepteurs de spam et les règles autorisant le spam. Affichez des détails complets sur les journaux bruts liés aux virus pour identifier l'origine d'une attaque spécifique.
Firewall Analyzer offre un moyen unique d'analyser le trafic sur votre réseau. Cette visionneuse de journaux Cisco mesure le trafic réseau en analysant les journaux et génère différents rapports de trafic pour l'utilisation Web, l'utilisation du courrier, l'utilisation FTP, l'utilisation Telnet, l'utilisation Intranet, l'utilisation Internet, les URL visitées, le trafic entrant et le trafic sortant. En tant qu'administrateur de la sécurité, vous pouvez visualiser les modèles de comportement pour le trafic réseau à partir de ces rapports et optimiser la bande passante en conséquence.

Bénéficiez d'une visibilité complète sur les hôtes et protocoles VPN, ainsi que sur la bande passante utilisée par les utilisateurs VPN pendant les heures de pointe et les heures creuses. Ces rapports fournissent des informations sur les utilisateurs actifs connectés à votre VPN, ainsi que toutes les tentatives de connexion VPN échouées. Les informations sur les échecs de connexion VPN sont utiles pour identifier les tentatives de connexion non autorisées.

Outre les rapports exhaustifs du pare-feu sur la sécurité du réseau, Firewall Analyzer propose un module complet de gestion des alarmes. Des alarmes sont générées pour des événements de sécurité et de bande passante anormaux. Toute alarme générée est enregistrée dans Firewall Analyzer et ces alarmes peuvent être envoyées aux parties prenantes en temps réel par e-mail et SMS. Les alarmes peuvent également déclencher des scripts pour atténuer les événements de sécurité au moment même où une attaque est détectée.