Les onduleurs et les dispositifs d’alimentation de secours sont vitaux aux opérations informatiques. OpManager suit leur disponibilité grâce à des vérifications d’état ICMP, SNMP ou TCP et émet des notifications instantanées d’interruption pour éviter les pannes de courant imprévues.
Suivez l’état des onduleurs pour éviter la dégradation des batteries. OpManager surveille l’état des batteries, le niveau et l’autonomie restante, ainsi que la charge, la température et le nombre de jours restant avant le remplacement.
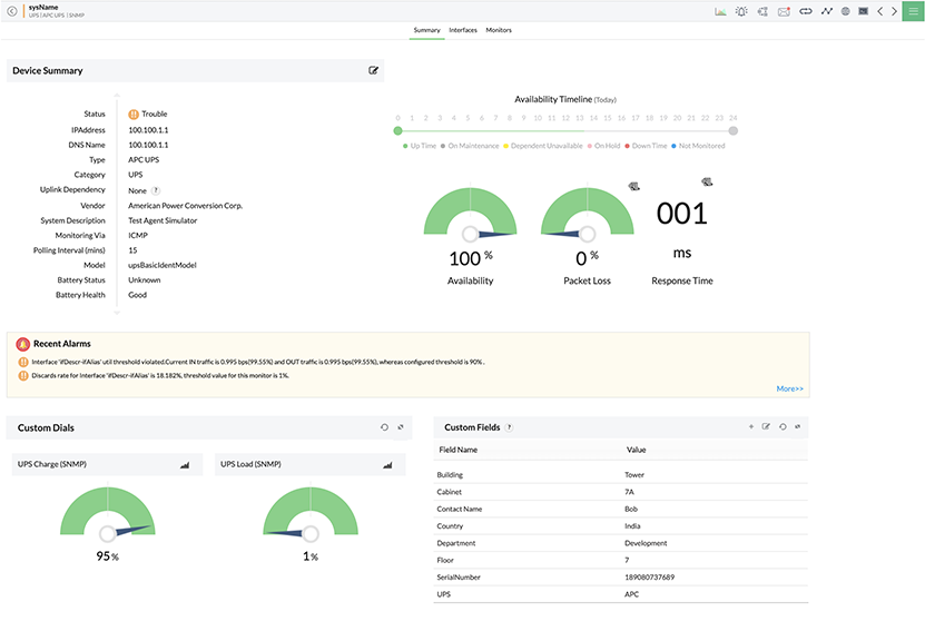
Surveillez le fonctionnement des UPS à la charge et la décharge avec des seuils d’alarme multiniveaux. OpManager mesure la puissance d’entrée et de sortie avec des métriques comme la tension et le courant et crée des tableaux de bord avec des statistiques d’alimentation moyenne.
Assurez une distribution électrique optimale et fiable des centres de données, serveurs et systèmes de stockage en surveillant les unités PDU. OpManager aide à suivre les statistiques d’alimentation (tension, courant et état de l’alimentation) et alerte en cas d’évolution anormale.
Surveillez la température des serveurs, racks et châssis de stockage critiques, ainsi que les unités de refroidissement et les ventilateurs servant à gérer la chaleur, exécutez des vérifications matérielles et générez des rapports sur l’état du matériel pour une performance optimale de tous les systèmes informatiques.
OpManager enrichit ses moyens de supervision des PDU et des UPS avec une surveillance SNMP personnalisée. Utilisez des OID SNMP pour collecter n’importe quelle métrique d’un fournisseur UPS ou système PDU.
Démarrez la surveillance des UPS avec un minimum d’étapes manuelles. La découverte de réseau automatisée analyse et identifie tous les appareils connectés au système informatique, dont ceux UPS. OpManager utilise le protocole SNMP pour collecter un complément de contexte et classe les appareils selon le type, le fournisseur et le modèle. OpManager fournit des moniteurs de performance dédiés à chaque type d’appareil pour les associer et lancer la surveillance. OpManager prend en charge nativement plus de 85 modèles d’onduleur de plus de 20 fournisseurs.


La valeur optimale des métriques de performance UPS et PDU peut varier selon le moment et la charge. La configuration manuelle d’alarmes pour des métriques comme la tension, le courant et la température s’avère souvent un défi. OpManager automatise les processus avec une gestion des alarmes optimisée par apprentissage automatique. Pour chaque heure, OpManager calcule la valeur optimale des métriques de performance (selon les données d’apprentissage historiques) et affecte des seuils à trois niveaux aux alarmes. L’outil avertit si les métriques surveillées franchissent ces valeurs.
La détection des problèmes liés aux PDU et UPS peut s’avérer très importante pour les opérations informatiques et l’expérience utilisateur. La notification multicanal d’OpManager garantit la bonne prise en compte des alarmes critiques. On peut créer des profils de notification pour escalader les alarmes de surveillance PDU et UPS via : SMS, courrier, alarmes Web, interruptions, messagerie instantanée, outils ITSM, etc.


Effectuez une automatisation séquentielle en plusieurs étapes avec un générateur de workflows sans code pratique. On peut lancer les workflows d’OpManager selon un calendrier ou avec un déclencheur d’alarme. Par exemple, si on configure une alarme avertissant que le pourcentage de batterie d’un onduleur chute sous une certaine limite, elle peut servir à déclencher un workflow qui arrête les serveurs non critiques. Les fonctions de workflow permettent de répondre rapidement aux incidents au-delà de la surveillance.
Suivez les incidents de surveillance des PDU et PDS avec des tableaux de bord dédiés et des vues NOC. Les tableaux de bord combinent des rapports, des widgets et des graphiques dans un aperçu clair de l’infrastructure d’alimentation. On peut réunir plusieurs tableaux de bord dans une vue NOC récurrente à afficher dans les salles de contrôle du centre de données pour obtenir des mises à jour rapides et utiles.

La surveillance des systèmes UPS, des unités de distribution électrique et des alimentations de secours s’avère difficile. L’application mobile OpManager facilite le rôle de l’administrateur informatique. Il peut recevoir des notifications directes, définir des widgets d’écran d’accueil, examiner des alarmes et des tableaux de bord, signaler les problèmes et diriger d’autres techniciens réseau via leur smartphone iPhone ou Android.
Contrairement à d’autres outils de surveillance dédiés, OpManager peut aussi couvrir les éléments du réseau et de l’infrastructure informatique. Cela signifie qu’outre les onduleurs, on peut surveiller les serveurs, les systèmes de stockage, le matériel réseau, les postes de travail, les appareils sans fil et les imprimantes dans une seule console. Cela réduit le nombre d’écrans que la DSI doit consulter pour gérer les opérations informatiques. Les systèmes de distribution électrique et d’alimentation de secours fonctionnent avec les serveurs et les réseaux de l’environnement informatique, leur surveillance avec un seul outil améliorant le suivi de leur activité.
OpManager offre également d’autres avantages comme :
Il faut connecter les onduleurs au réseau pour qu’OpManager puisse les surveiller. Pour la disponibilité, l’outil utilise ICMP comme protocole de surveillance par défaut, mais TCP ou SNMP reste possible en cas de réseau à limitation ICMP. Pour les métriques de performance, OpManager utilise SNMP pour collecter des données sur les appareils.
On peut créer un profil de découverte planifié dans la console OpManager. Ainsi, OpManager analyse régulièrement le réseau et identifie et ajoute automatiquement les UPS trouvés. La console recense les appareils avec leurs détails de base, des statistiques de surveillance de la disponibilité et des métriques de performance choisies. On peut activer les métriques et fixer des seuils d’alarme pour commencer à suivre la performance.
Les profils de notification et les workflows escaladent certaines alarmes et exécutent des actions prédéfinies. Il peut s’agir d’une alarme SMS pour un technicien réseau de premier niveau, d’un ticket contextuel dans l’outil de support technique ou d’un processus de dépannage automatisé qui règle le problème sans intervention humaine. Cela accélère nettement la réponse aux incidents et simplifie la tâche de la DSI.
OpManager offre une surveillance globale de l’infrastructure informatique, indépendante du matériel. Les fournisseurs de PDU et UPS peuvent proposer des outils de surveillance dédiés à leurs appareils, mais la gestion de divers outils peut s’avérer ardue et ralentir la détection et la réponse aux incidents. OpManager innove en offrant une console unique pour tout le réseau.
On peut découvrir les unités PDU via la fonction de détection automatique. Une fois une unité découverte, OpManager identifie automatiquement le fournisseur et le modèle et l’intègre à l’inventaire de surveillance. On affecte ensuite les moniteurs requis pour effectuer la surveillance.