UPS and power backup devices are essential to your IT operations. OpManager helps track their availability with ICMP, SNMP, or TCP-based status checks and generates instant downtime notifications to prevent unplanned power outages.
Gain visibility into your UPS systems to prevent battery degradation. OpManager can monitor battery health, status, and remaining runtime, as well as UPS charge, load, temperature, and the number of days left till battery replacement.
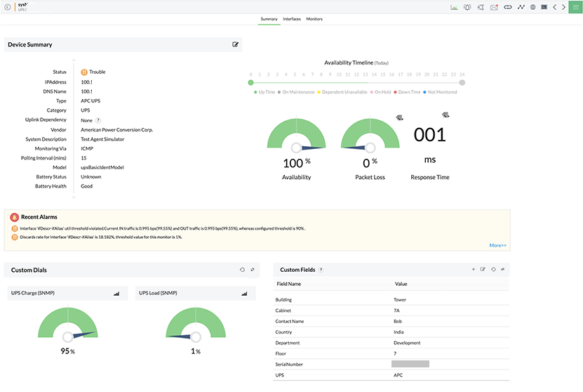
Monitor UPS performance during charge and discharge with multi-level alarm thresholds. OpManager measures input and output power with metrics like voltage and current and also creates dashboards with average power supply statistics.
Ensure reliable optimal power distribution into your datacenters, servers, and storage systems by monitoring PDU units. OpManager helps you track power supply statistics (Voltage, current, and power supply status) and alerts you of abnormal developments.
Monitor the temperature of critical servers, racks, and storage chassis, as well as the cooling systems and fans used to manage heat, run hardware checks, and generate hardware health reports to ensure optimal performance across all IT systems.
OpManager further expands its PDU and UPS monitoring capabilities with customized SNMP monitoring. Leverage SNMP OIDs to collect any metric from any UPS vendor or PDU system.
Kick start your UPS monitoring with minimal manual effort. OpManager's automated network discovery scans and identifies all the devices connected to your IT, including UPS devices. OpManager uses SNMP to collect additional context and classifies your devices based on type, vendor, and model. OpManager also curates dedicated performance monitors for each device type so that you associate them and start monitoring. OpManager supports 85+ UPS models from 20+ vendors out of the box.


The optimal value of UPS and PDU performance metrics can vary based on time and load. Manually setting up alarms for metrics like voltage, current, and temperature can often be a challenge. OpManager automates with process with machine learning powered alarm management. For each hour, OpManager calculates the optimal value of performance metrics (based on historical training data), and assigns three-level thresholds for alarms. You'll be alerted if the monitored metrics cross these values.
Detecting PDU and UPS monitoring issues can be of utmost importance effects for your IT operations and user experience. OpManager's multi-channel notifications ensure that you'll never miss critical alarms. You can create notification profiles to escalate PDU and UPS monitoring alarms via: SMS, email, web alarms, traps, chat tools, ITSM tools, and more.


Execute multi-step sequential automations with an easy-to-use code-free workflows builder. OpManager's workflows can be triggered on a schedule or with an alarm trigger. For instance, if you set up an alarm that warns you of your UPS battery percentage dropping below a certain limit, you can use that alarm to trigger a workflow that shuts down non-critical servers. Workflow capabilities allow you to perform quick incident response on top of UPS monitoring.
Keep tabs on PDU and UPS monitoring incidents with dedicated dashboards and NOC views. Dashboards combine reports, widgets, and graphs into an easy-to-read overview of your power infrastructure. You can combine multiple dashboards into a recurring NOC view to display on datacenter control rooms to get quick and insightful updates.

Monitoring UPS systems, power distribution units, and power backups is no easy task. With OpManager's mobile application, your role as an IT admin is easier because you can receive push notifications, set up home screen widgets, review alarms and dashboards, acknowledge issues, and direct other network technicians from your iPhone or Android smartphone!
Unlike other dedicated UPS monitoring software, OpManager can also monitor network and IT infrastructure components. This means that in addition to your UPS devices, you can also monitor servers, storage systems, network hardware, workstations, wireless devices, and printers with a single console. This reduces the number of screens your IT team needs to look at to manage your IT operations. Power distribution systems and power backups work together with the servers and networks in your IT environment, so monitoring them with a single tool gives a better picture of their operations.
OpManager also offers other advantages like:
Your UPS devices has to be connected to the network for OpManager to monitor them. For uptime, OpManager uses ICMP as a default protocol for monitoring, but it can also use TCP or SNMP in case ICMP is restricted in your network. For performance metrics, OpManager uses SNMP to collect information from your devices.
You can create a scheduled discovery profile in your OpManager console. This ensures that OpManager scans the network periodically and automatically identifies and adds UPS devices. These devices will be listed in your console with basic device information, uptime monitoring statistics, and curated performance metrics. You can enable the performance metrics and set up alarm thresholds to start monitoring UPS performance.
Notification profiles and workflows escalate certain alarms and execute preconfigured actions. This can be an SMS alarm to your first level network technician, a context-rich ticket in your helpdesk software, or an automated troubleshooting sequence that resolves your issue without human intervention. This greatly speeds up your incident response and simplifies the efforts of your IT team.
OpManager is vendor-agnostic and offers hoslistic IT infrastructure monitoring. UPS & PDU vendors might offer dedicated monitoring solutions specialziing on their devices, but managing multiple tools can be a hassle and can slow down incident detection and response. OpManager, on the other hand, is a single-pane-of-glass for your entire network.
You can discover PDU units using OpManager's auto-discovery feature. Once discovered, OpManager automatically identifies the vendor and model of the PDU and lists it in the monitoring inventory. You can then assign relevant monitors to perform PDU monitoring.