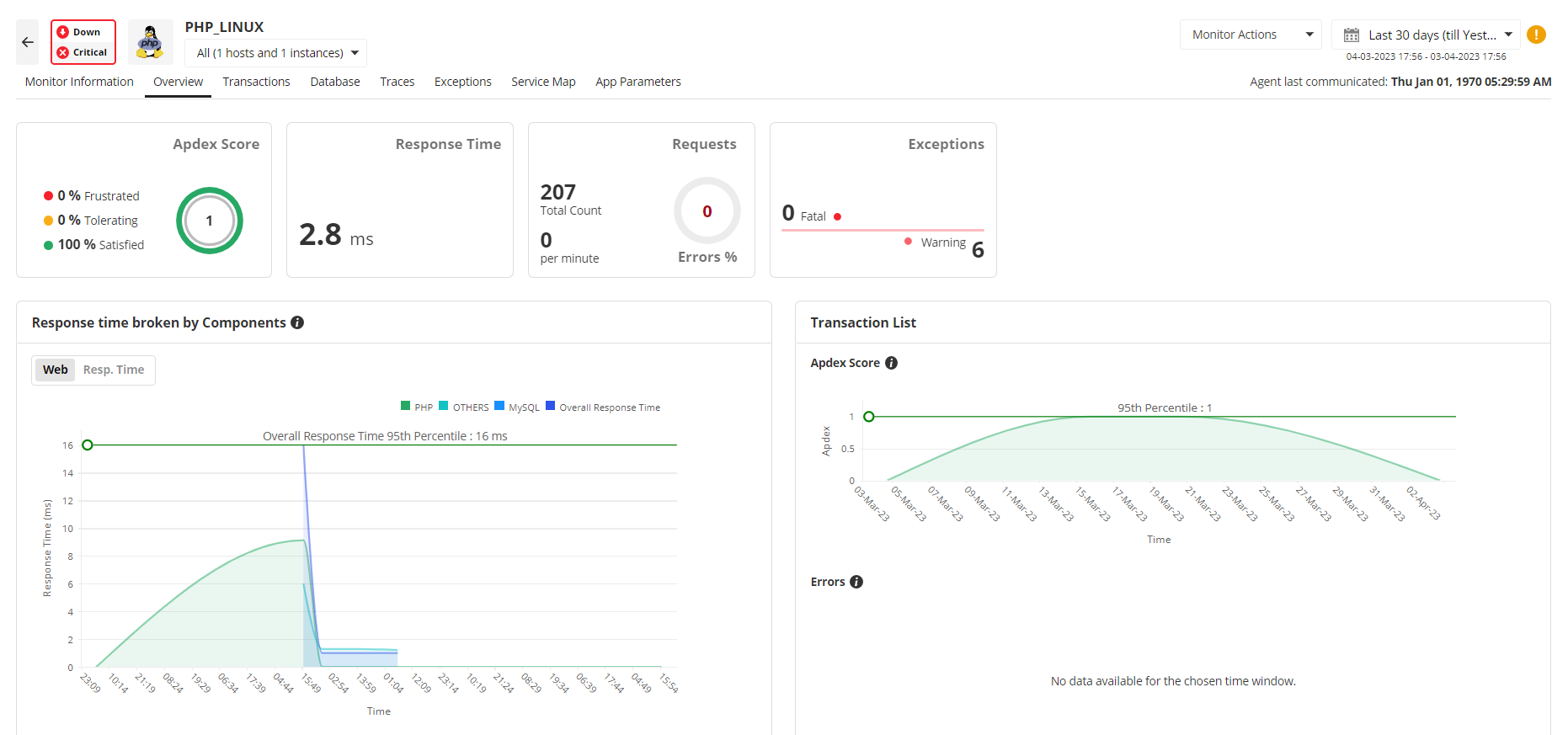
Monitor PHP performance and evaluate the end user's experience with your applications using APM Insight's PHP APM monitoring agent. You can ascertain user satisfaction with the help of APDEX scores. With the aid of Applications Manager's PHP performance monitoring, track important parameters like response times, throughput, and exceptions that can reveal a lot about the PHP server and its applications. PHP monitoring also provides valuable data that allows you to optimize the PHP server performance and improve APDEX scores.

APM Insight's PHP application monitoring agent provides extensive information about all the transactions occurring in your applications. Details about web transactions, background transactions, and database transactions are available at your disposal; this leaves no room for unidentified errors and helps accurately pinpoint the root of the errors.
Want to experience Applications Manager's PHP application performance monitor firsthand? Schedule a personalized demo today!
Request DemoApplications Manager's PHP performance monitoring provides details about database operations like response time of database transaction, number of times it has been invoked and throughput details. You can easily identify the operation that is taking longer to complete and end them, if necessary. The PHP performance monitor agent also provides information about SQL transactions with which you can identify slow SQL queries too.

Transaction traces give concise information about every transaction in your PHP application. They are primarily used for debugging. APM Insight for PHP performance monitoring provides traces which help you identify performance problems with records of function calls, database calls, and external calls in the order of invocations.
Our PHP performance monitoring tool has an automated service mapping feature where you can visualize the dependencies of your application and analyze the critical metrics of the external components associated with your application. Get a list of top 5 entries for all critical metrics. Get information about the health and operational status of all the components and become aware of issues instantly. You will also be able to quickly understand what other components can be potentially affected by a failing service.

Applications Manager also provides support for PHP monitoring that can be integrated with our PHP application performance monitoring feature to gain more in-depth visibility into your servers.
Experience the benefits of PHP performance monitoring on your own by downloading Applications Manager's full-fledged, 30-day free trial!
It allows us to track crucial metrics such as response times, resource utilization, error rates, and transaction performance. The real-time monitoring alerts promptly notify us of any issues or anomalies, enabling us to take immediate action.
Reviewer Role: Research and Development