Los servicios de SharePoint son fundamentales para los flujos de trabajo empresariales, por lo que es importante contar con una herramienta eficiente de monitoreo del rendimiento de SharePoint para garantizar la disponibilidad del sistema en todo momento. Con compatibilidad añadida para Microsoft SharePoint 2010 y 2013, el monitoreo de SharePoint de Applications Manager sirve como herramienta eficiente para su entorno MS SharePoint y mide una amplia gama de métricas, diagnostica proactivamente cualquier problema y acelera el proceso de solución de problemas.
Applications Manager ofrece un completo dashboard de monitoreo de SharePoint que previsualiza el estado, la disponibilidad y el tiempo de respuesta de su servidor SharePoint. El monitor de SharePoint también proporciona una variedad de estadísticas de rendimiento a cuyos informes se puede acceder individualmente.
Dado que las bases de datos de contenido almacenan contenido para una o más colecciones de sitios de una aplicación web de SharePoint, usted puede utilizar el monitoreo de SharePoint de Applications Manager para realizar un control del tamaño del disco, el recuento de sitios y el estado de salud. Basándose en estas métricas de nuestro monitor de rendimiento de SharePoint, gestione el espacio de la base de datos asignando los recursos en consecuencia.

Con el monitoreo de SharePoint, resuelva cualquier problema rápidamente monitoreando el rendimiento de todas las aplicaciones web que se ejecutan en el servidor SharePoint. Nuestra herramienta de monitoreo de SharePoint puede utilizarse para realizar un análisis de la causa raíz, eliminar cualquier ambigüedad y reducir el tiempo de resolución de problemas.

Para monitorear a fondo el rendimiento de SharePoint, usted necesita la ayuda de un monitor de SharePoint para obtener una visibilidad completa de su entorno. Con las funciones de monitoreo de servidores SharePoint de Applications Manager, obtenga una visibilidad inigualable de la eficiencia y el rendimiento de los distintos servicios SharePoint, basada en notificaciones instantáneas, en caso de que se produzca algún tiempo de inactividad o ralentización en el proceso. Mediante el monitoreo de Microsoft SharePoint, también puede monitorear y recuperar detalles de rendimiento de los servicios de acceso de SharePoint, los servicios de acceso web de Visio, los servicios de InfoPath, los servicios de Excel y Office gatherer.

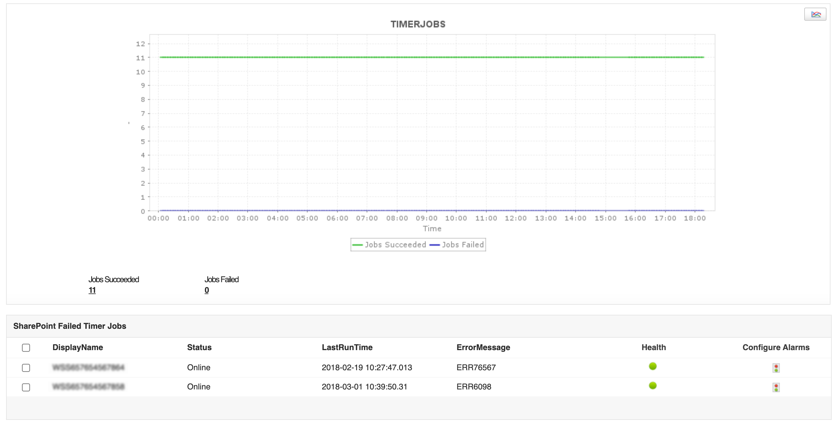
Es una buena práctica utilizar herramientas de monitoreo de SharePoint como Applications Manager para mantener un control sobre la eficiencia de su aplicación determinando la frecuencia de fallos o errores en los trabajos basándose en métricas de rendimiento clave de SharePoint como el último tiempo de ejecución, el recuento de trabajos con temporizador fallidos y los estados de los mensajes de error.

En entornos de TI más grandes, puede haber varias granjas de SharePoint. Puede gestionar su entorno de SharePoint mediante el software de monitoreo de SharePoint de Applications Manager, que monitorea las métricas de rendimiento clave e indica si una parte específica de su granja requiere atención o no.

Aparte de la función de monitoreo del estado de SharePoint de Applications Manager, también obtendrá visibilidad de todo el sistema sobre la utilización de recursos, el rendimiento de las aplicaciones y el estado operativo de su servidor SharePoint. ¡Comience rápidamente a monitorear SharePoint con la prueba gratuita de 30 días de Applications Manager!
Nos permite realizar un seguimiento de métricas cruciales como los tiempos de respuesta, la utilización de recursos, las tasas de error y el rendimiento de las transacciones. Las alertas de monitoreo en tiempo real nos notifican rápidamente sobre cualquier problema o anomalía, lo que nos permite tomar medidas inmediatas.
Industria: Investigación y desarrollo