Proporciona un control unificado para el monitoreo de la red y la mitigación de amenazas como una solución centralizada para gestionar la seguridad de forma cohesiva.
Ofrece una interfaz consolidada que mejora la visibilidad y la eficiencia de la respuesta.
Soporta el monitoreo y la gestión de múltiples proveedores de firewall y sus dispositivos de firewall.
Se adapta a las crecientes necesidades de seguridad de su red en expansión.
Los firewalls controlan el flujo de tráfico y actúan como primera línea de defensa contra los accesos no autorizados, las amenazas maliciosas y los ciberataques. Pasar por alto pequeños problemas en la gestión de sus firewalls puede crear vulnerabilidades que dejen los sistemas críticos expuestos a los atacantes, provocando inactividad imprevista, accesos no autorizados y violaciones de los datos. Firewall Analyzer está especializado en la gestión del firewall, análisis del log y auditorías de seguridad, ofreciéndole una vista panorámica de la seguridad de su red. Con su gran número de funciones, ofrece la mejor seguridad de red integral y refuerza la postura de seguridad de su red.

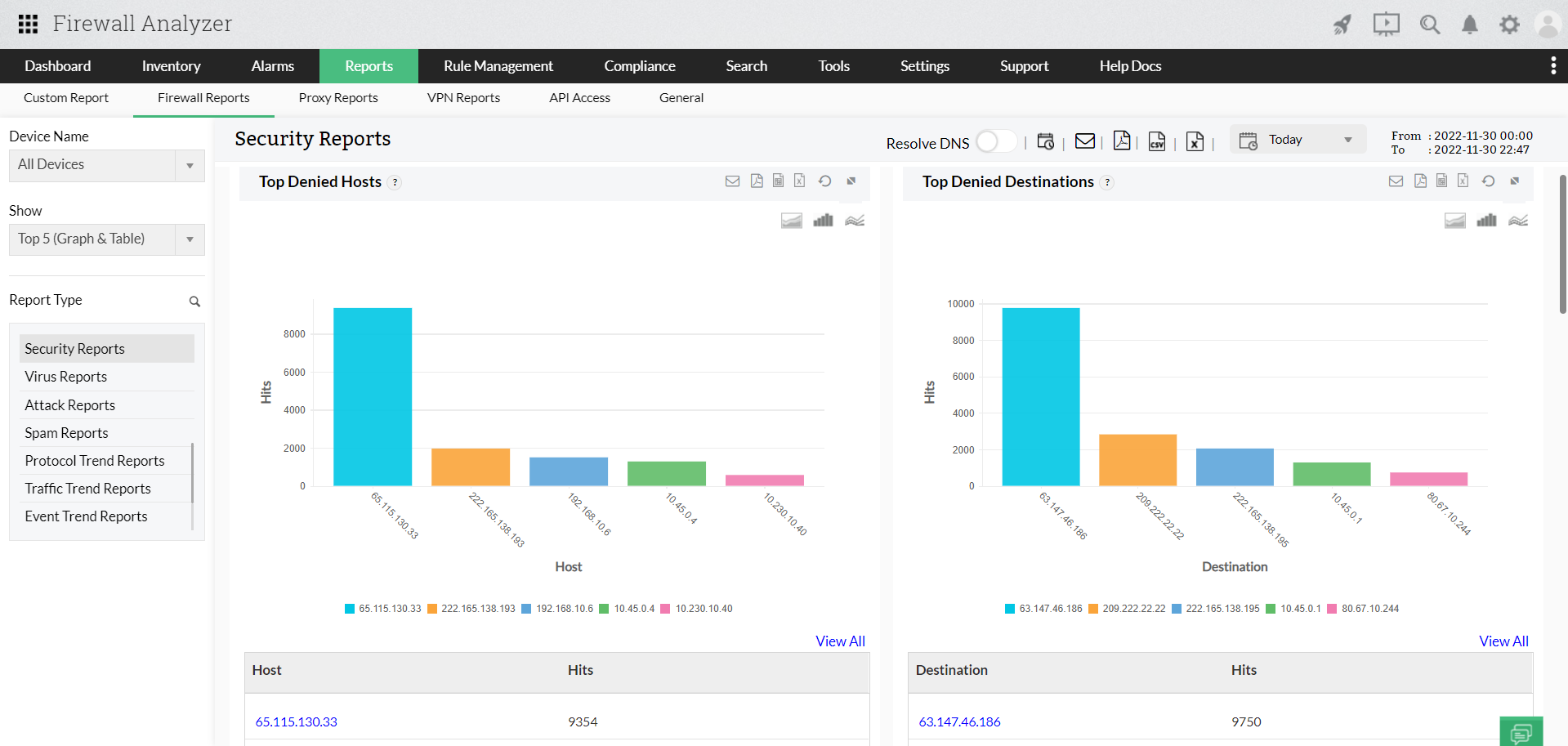
Eleve la seguridad de su red con información detallada en tiempo real sobre las actividades del firewall. Al monitorear y analizar continuamente los datos en tiempo real, puede identificar y responder rápidamente a las posibles amenazas a la seguridad, protegiendo la integridad de su red y reduciendo el riesgo de accesos no autorizados o infracciones.

Evalúe por completo la postura de seguridad de su red mediante auditorías detalladas. Localice vulnerabilidades en las reglas del firewall, tome medidas correctivas y mejore la resiliencia general de su organización frente a las ciberamenazas. Al realizar auditorías de seguridad exhaustivas, puede abordar de forma proactiva los posibles puntos débiles antes de que puedan ser explotados.

Optimice el rendimiento de la red con informes detallados que se obtienen al monitorear y analizar la utilización del ancho de banda. Identifique las aplicaciones y dispositivos que consumen mucho ancho de banda, optimice el flujo de datos y garantice una óptima eficiencia de la red. Esta función le permite asignar recursos de forma efectiva, evitando la congestión de la red y mejorando el rendimiento general.

Adelántese a las amenazas en evolución con la inteligencia sobre amenazas en tiempo real. Obtenga información práctica sobre cómo reforzar sus defensas y evitar preventivamente los riesgos emergentes. Esta función le permite anticiparse y responder a las últimas ciberamenazas de forma efectiva.

Supervise y perfeccione las reglas del firewall para garantizar un rendimiento óptimo y la resiliencia ante las amenazas. Optimice los controles de acceso, identifique las reglas riesgosas y obsoletas, y mejore la efectividad general de sus reglas del firewall.

Eleve sus funciones de respuesta a incidentes con el análisis forense del log. Investigue a fondo los incidentes de seguridad examinando detalladamente los datos del log, ayudando en el análisis de causa raíz y proporcionando la información necesaria sobre cómo reforzar su postura general de seguridad.

Gestione y controle de forma eficiente los cambios de configuración del firewall en su red. Garantice la estabilidad de su infraestructura de seguridad monitoreando las alteraciones en las configuraciones, lo que le permitirá mantener el control y prevenir las posibles vulnerabilidades que puedan surgir debido a cambios no autorizados.

Simplifique el cumplimiento de los reglamentos y las normas del sector. Optimice los procesos de gestión del cumplimiento y asegúrese de que su red cumple los parámetros de seguridad esenciales. Esta función proporciona la información necesaria sobre cómo alinear sus prácticas de seguridad con los requisitos normativos, reduciendo los riesgos relacionados con el cumplimiento.








