Device Summary

Last updated on:

Overview:

The Device Summary is EventLog Analyzer's analytical console to view the overall device summary events and contextual data. Users can find the machine summary and event summary for the selected period, top active users, file monitoring events, device severity events, and alerts summary.

device-snapshot

Access:

Users can access the Device Summary from multiple dashboards of EventLog Analyzer such as Reports, Log Source, Alerts, Incidents and others.

Note
  • Guest role members have no access to Device Summary.
  • Refer to the Technician and Roles page to customize configurations.

Analysis

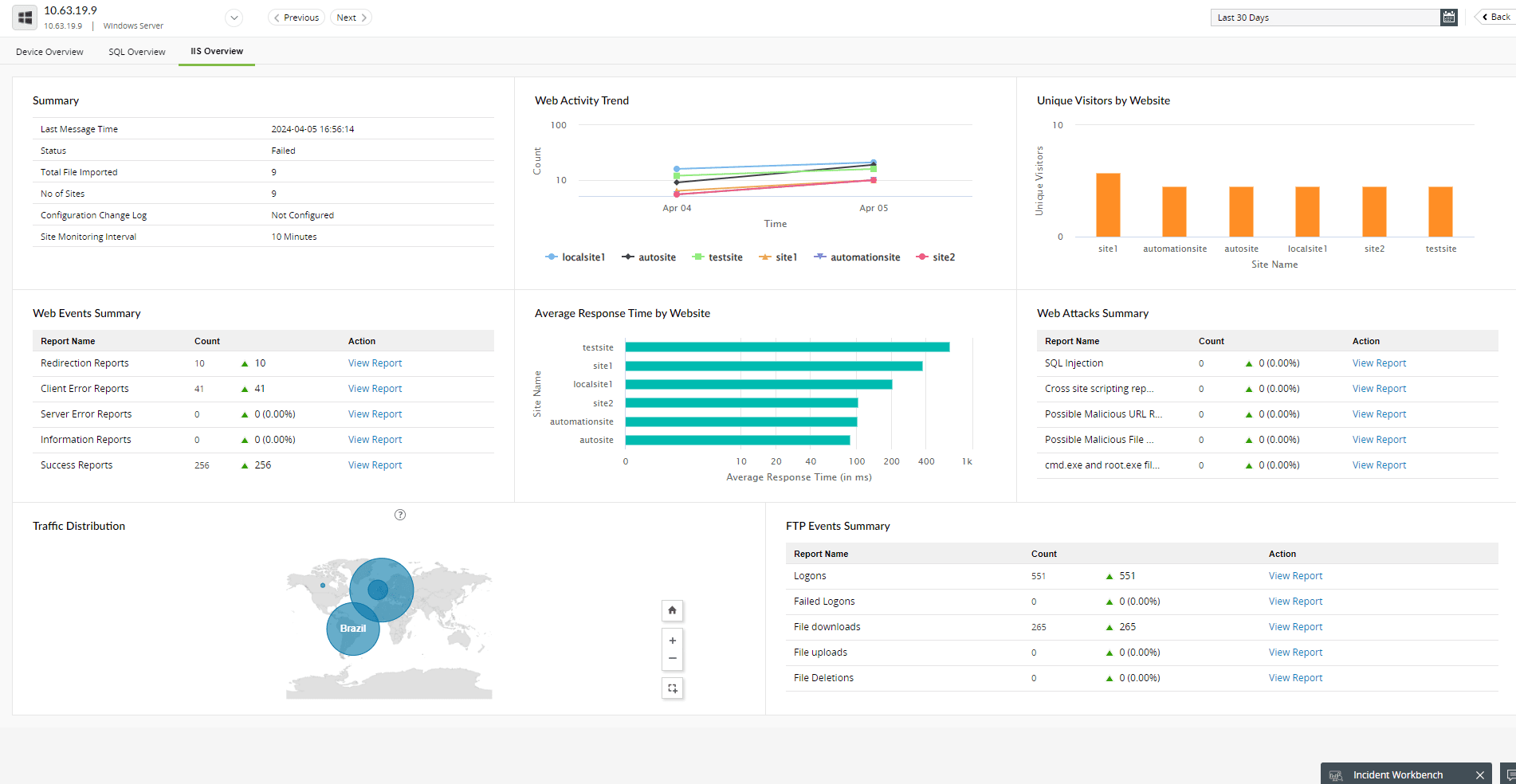
Along with the device summary, users can also access the activity overview for the configured web servers, databases, endpoint security solutions, and vulnerability scanners.

IIS Overview

device-snapshot

FireEye Overview

device-snapshot

OpenVas Overview

device-snapshot

Device Summary usage:

device-snapshot
  1. Device list dropdown: Click on the dropdown option and select from the list of devices to analyze.
  2. Switching between devices: Click on the arrows to proceed to the previous device or next device.
  3. User activity details: Click on specific users in the Top 5 Currently Active Users section to view the Interactive Sessions History with domain details, session details, and events history.
  4. device-snapshot

Click on Details in the Interactive Sessions History popup to view the individual Event Details containing Event ID, Process Name, Domain details and Access Rights

device-snapshot