Övervakning och hantering av strömförsörjningen är avgörande för att säkerställa att dina nätverkssystem fungerar i händelse av ett strömavbrott. UPS-övervakning (Uninterruptible Power Supply) spelar en viktig roll i en organisations verksamhet. Proaktiv UPS-övervakning hjälper dig att ta dig igenom ett strömavbrott utan några avbrott. En effektiv programvara för UPS-strömövervakning ger dig kritiska insikter om batteriladdning och prestanda och skickar dig varningar. Beroende på nätverkets storlek kan du uppgradera ditt kraftsystem för att hantera längre avbrott. Programvaran för UPS-övervakning kan också konfigureras för att varna dig när ett batteri behöver bytas ut eller när ett batteri inte klarar nätverkets krav. UPS-övervakningsverktyg är viktiga för att upprätthålla 100 % drifttid för ditt nätverk.

OpManager hjälper dig att förenkla strömhanteringen för hela ditt nätverk. Realtidsövervakning av dina kraftsystem är avgörande för att minska antalet oplanerade avbrott och uppnå 100 % drifttid. OpManager meddelar dig om eventuella strömavbrott eller förestående serveravbrott i realtid och minskar risken för att förlora data på grund av händelser som orsakar stora strömavbrott. Detta möjliggör snabbare lösning och hantering av nätverks-, server- och serviceavbrott.
Med OpManager kan du:
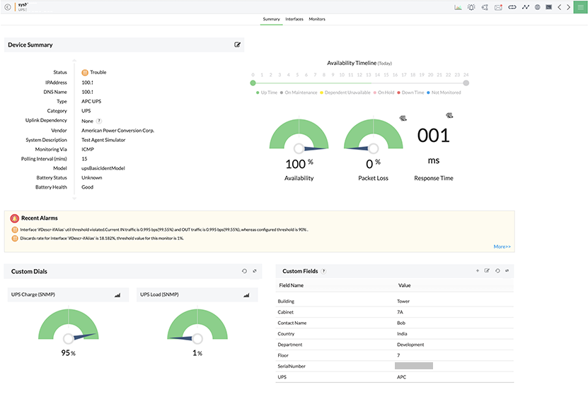
OpManager upptäcker och klassificerar UPS-enheter automatiskt. När en UPS-enhet upptäcks kopplar OpManager automatiskt ett antal inbyggda övervakare till enheterna baserat på leverantörer som hämtar batterihälsa, batteristatus, batteritid, senaste testresultat, utgångsvolt, utgångsström och senaste självtestdata. Länkens tillstånd (spänning på in- och utgångsledning) övervakas också av OpManager. OpManager övervakar UPS med hjälp av SNMP-protokollet som gör det möjligt att samla in information om nätverksanslutna enheter på ett standardiserat sätt. OpManager är ett omfattande UPS-övervakningssystem som gör det möjligt att skapa anpassade mallar som kan kopplas till en UPS-enhet för att hålla reda på status och prestanda eller en viss aspekt av enheten.
OpManager erbjuder anpassade varningar och meddelanden i realtid. Du kan också konfigurera tröskelvärden för UPS-övervakare och bara få de varningar som du behöver se. Med ett proaktivt verktyg för övervakning av nätverksfel som OpManager kan du identifiera grundorsaken till eventuella problem med UPS-övervakningen och åtgärda dem innan de påverkar nätverkets drifttid. Alla utlösta larm är färgkodade och administratörer kan se händelsehistoriken för ett larm. OpManagers aviseringsmekanism kan meddela dig via sms och/eller e-post när ett larm inträffar. Håll koll på strömhanteringen och analysera kritisk batterihanteringsstatistik för att ta kontroll över nätverkets strömförsörjning.
OpManager hjälper dig att snabbt visa status för UPS- och kraftsystem i ditt nätverk genom att ge en ögonblicksbild på hög nivå av alla relaterade mätvärden i form av widgetar. Alla widgetar är anpassningsbara och ytterligare användarspecifika instrumentpaneler kan också skapas. All information och alla data kan också genereras som en rapport som kan användas för revision. OpManager har mer än 100 inbyggda rapporteringsprofiler och ger också möjlighet att schemalägga rapporter.