SharePoint's services are critical to business workflows, and it is important to have an efficient SharePoint performance monitoring tool to ensure the system's availability at all times. With added support for Microsoft SharePoint 2007, 2010, 2013, 2016, 2019, and SharePoint Server Subscription Edition (SE), Applications Manager's SharePoint monitoring serves as an efficient tool for your MS SharePoint environment and it measures a wide range of metrics, proactively diagnoses any issues, and speeds up the troubleshooting process.
Applications Manager offers a comprehensive SharePoint monitoring dashboard that previews the health, availability and response time of your SharePoint Server. The SharePoint monitor also provides a variety of performance statistics for which reports can be accessed individually.
Since content databases store content for one or more site collections for a SharePoint web application, you can use Applications Manager's SharePoint monitoring to keep track of the disk size, site count, and health status. Based on these metrics from our SharePoint performance monitor, manage database space by allocating resources accordingly.

With SharePoint monitoring, resolve any issues faster by monitoring performance of all the web applications running on the SharePoint server. Our SharePoint application monitoring tool can be used to perform root cause analysis, eliminate any ambiguity and reduce troubleshooting time.

In order to thoroughly monitor SharePoint performance, you need the aid of a SharePoint monitor to get complete visibility into its environment. With Applications Manager's SharePoint server monitoring capabilities, get unmatched visibility into the efficiency and performance of the various SharePoint services, based on instant notifications, in case of any downtime or slowdown in the process. Using Microsoft SharePoint monitoring, you can also monitor and retrieve performance details of SharePoint's access services, Visio web access services, InfoPath services, Excel services and Office gatherer.

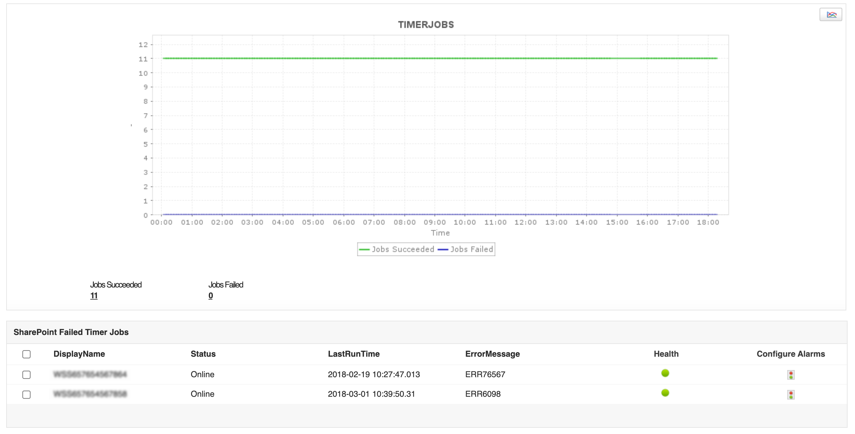
It is good practice to use SharePoint monitoring tools like Applications Manager to keep a check on the efficiency of your application by determining the frequency of failure or breakdown in jobs based on key SharePoint performance metrics such as last run time, failed timer job count and error message statuses.

In larger IT environments, there may be several SharePoint farms that are present. You can manage your SharePoint environment using Applications Manager's SharePoint monitoring software which monitors key performance metrics and indicates if a specific part of your farm requires attention or not.

Apart from Applications Manager's SharePoint health monitoring feature, you also gain system-wide visibility into resource utilization, application performance, and operational health of your SharePoint server. Quickly begin SharePoint Monitoring with Applications Manager's full-fledged, 30-day free trial!
\It allows us to track crucial metrics such as response times, resource utilization, error rates, and transaction performance. The real-time monitoring alerts promptly notify us of any issues or anomalies, enabling us to take immediate action.
Reviewer Role: Research and Development