Help Document

Introduction

Getting started

Pre-logging setup

Logging setup

Product features

Admin settings

Product settings

Product migration

Dashboard

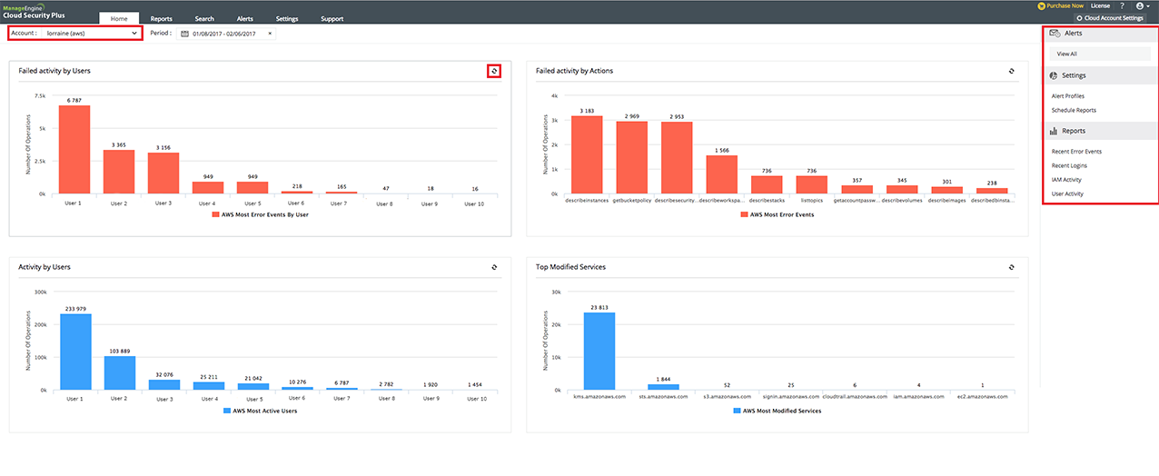
The home tab by default is the dashboard of Cloud Security Plus. It provides a brief outline of the events happening in your cloud environment.

  • You can select the cloud account type you wish to view (i.e) AWS, Google Cloud Platform, Salesforce, or Microsoft Azure.
  • Get a quick glance of the activities happened over a specific range of time. Cloud Security Plus provides you with predefined time period options such as the present day, the last 2,7,30 days and the previous month. It offers the flexibility to choose a custom time range as well.
  • The graphic display depicts important activities happening in your cloud environment.
  • Click on a particular component in the graph to view the corresponding underlying data.
  • To update the most recent data being displayed in the dashboard, click on the refresh icon at the top-right corner of the graph.
  • You also have a quick access menu that helps you:
    • View the latest alerts
    • Set an alert profile
    • Schedule reports
    • View reports on your important cloud account activity


TABLE OF CONTENT