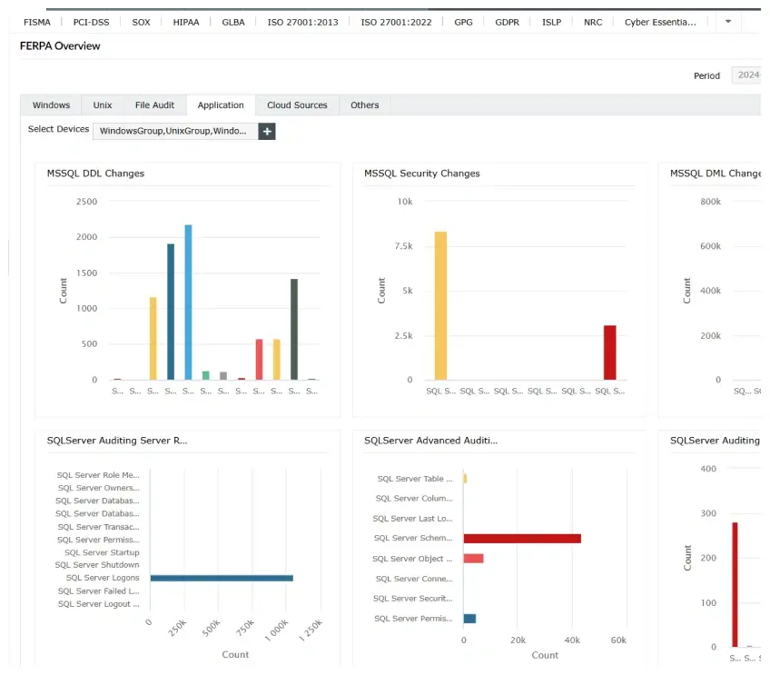
Log360 is a unified SIEM solution with integrated DLP, CASB, UEBA, and SOAR capabilities that helps schools, colleges, and universities secure their digital environments. It centralizes log management, provides visibility across on-premises and cloud infrastructures, detects and responds to cybersecurity threats in real time, and offers audit-ready reports for educational institutions.






