Regelmäßige Systemdiagnosen und Leistungsprüfungen sind unerlässlich, aber bei technischen Problemen ist es notwendig, Echtzeitdaten zu analysieren. Wenn beispielsweise ein Switch-Port eine hohe Bandbreitenauslastung meldet, muss ein Netzwerktechniker die aktuellen Auslastungsstatistiken dieses Ports prüfen, um festzustellen, ob das Problem noch besteht.
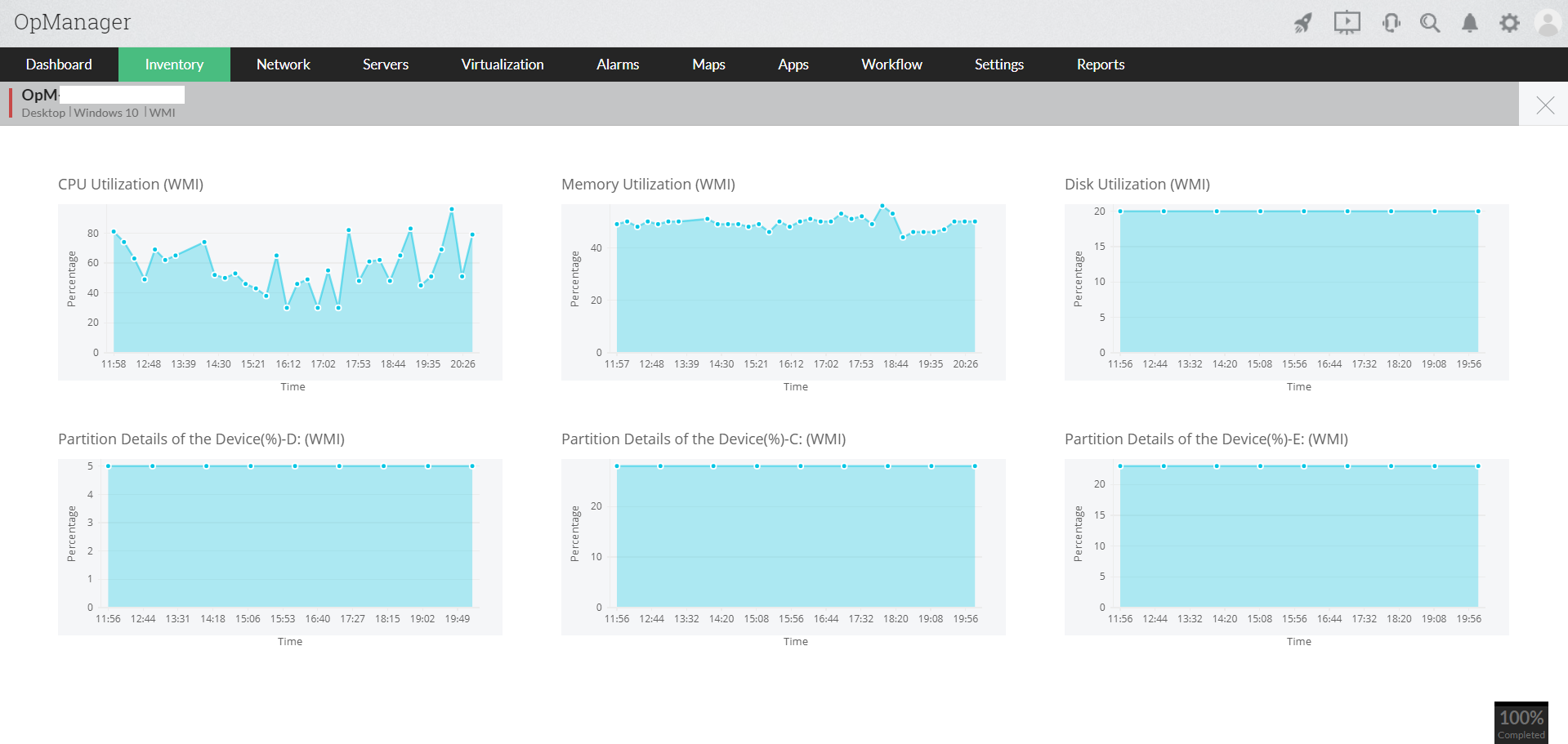
Die meisten Netzwerkadministratoren führen Befehle über die Befehlszeile auf Netzwerkgeräten oder über Remote Desktop auf Servern aus, um die aktuelle Leistung zu überprüfen. Diese Prozesse können nun mit Tools für das Netzwerk-Monitoringoder oder Software für das Netzwerk-Monitoring vereinfacht werden. OpManager, ein leistungsfähiger Netzwerkmonitor, liefert mit seiner neu eingeführten Echtzeit-Überwachungsfunktion einen sofortigen Bericht über die Geräteleistung in Echtzeit, ohne dass ein anderes Tool für den Fernzugriff auf das Problemgerät verwendet werden muss. Bei einer Verschlechterung der Netzwerkleistung starten Sie einfach die Echtzeitgrafiken und erhalten aus der Ferne sekundengenaue Informationen über die Leistung und den Zustand des Geräts.
OpManager ist eine effektive Lösung für das Netzwerk-Monitoring,die den Schnittstellenverkehr kontinuierlich überwacht und die Verkehrsmetriken über einen bestimmten Zeitraum protokolliert. Dies ermöglicht den Benutzern die Überwachung des Netzwerks in Echtzeit im Vergleich zu historischen Verkehrstrends.


Die Echtzeit-Grafiken von OpManager liefern Administratoren:
Die Echtzeit-Leistungsdiagramme können auch als Dashboard-Widgets konfiguriert werden, damit für das Netzwerk-Monitoring direkt bei der Anmeldung Live-Leistungstrends verfügbar sind.