Dashboards de métricas de gestión de redes

Los datos son útiles cuando se presentan con claridad a la audiencia indicada. OpManager tiene una dashboard extensivamente personalizable que ayuda a transformar los datos monitoreados en inteligencia procesable para el departamento de TI de la empresa. Con más de 90 widgets, la dashboard puede moldearse a los requisitos individuales del administrador, así como escalarse para cumplir con todas las necesidades de gestión de las TI.

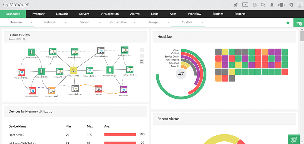
Los usuarios pueden hacer y ajustar que su propia dashboard se muestre como la página de inicio, de forma que conozca las mediciones críticas tan pronto como inicia sesión. Considere las siguientes dashboards para el administrador de servidor y vea cómo resuelve un desempeño lento sobre el Sistema de procesamiento de orden en la compañía:

Métricas de gestión de redes - ManageEngine OpManager

  1. La dashboard personalizada muestra altos tiempos de respuesta para el servidor OPS que está ejecutando el Sistema de procesamiento de orden, bajo ‘Devices with Alarms’
  2. Device by CPU Utilization’ y ‘This week Disk utilization' no muestran problemas con el servidor OPS.
  3. El administrador se da cuenta de un alto uso de memoria en el servidor OPS bajo ‘Devices by Memory Utilization’..
  4. ‘Interfaces by Bandwidth Utilization’ muestra una tendencia normal en el tráfico del servidor OPS.

Claramente, fue el alto uso de memoria en el servidor OPS lo que causó el pico inusual tiempo de respuesta en el Sistema de procesamiento de orden.

La dashboard proporciona un resumen general del estado actual de su red, con mediciones críticas de routers, switches, firewalls, servidores, servicios, aplicaciones, URL, impresoras, UPS y otros dispositivos de infraestructura. Una actualización de datos con un solo clic le garantiza que siempre trabajará con la información más actualizada. Con las gráficas de desempeño en tiempo real oportunamente disponibles, los administradores pueden también solucionar de forma remota problemas en dispositivos.

La dashboard personalizada proporciona una potente consola para la gestión de redes que contiene:

  • Alarmas y eventos de red para resaltar el dispositivo que necesita atención inmediata
  • Disponibilidad y tiempo de respuesta de dispositivos, URL, conexiones y servicios WAN
  • Estadísticas de salud y desempeño de
    • Dispositivos de red
    • Servidores, servicios y aplicaciones
  • Disponibilidad y desempeño de interfaces/puertos
  • Gráficos en tiempo real para recursos y enlaces críticos de red
  • Mapas agrupados por proveedores o por tipos de dispositivos (resumen de infraestructura)
  • Vistas corporativas (Agrupaciones personalizadas de dispositivos con base en la ubicación geográfica, servicios corporativos o un mapeo lógico)
  • SLA Widgets
  • Otros textos o enlaces HTML personalizados
  • Vistas plasma exclusivas que muestran la dashboard para proyectar en una ventana separada, con la capacidad de rotar las dashboards favoritas en intervalos de tiempo iguales.