Si JD Edwards EnterpriseOne forme l’épine dorsale de l’activité, il convient de suivre l’état d’exécution du système pour assurer un fonctionnement fluide et une efficacité maximale. Des problèmes courants comme des connexions lentes avec un long temps d’attente, des processus à l’arrêt et des utilisateurs frustrés pèsent sur les épaules des administrateurs.
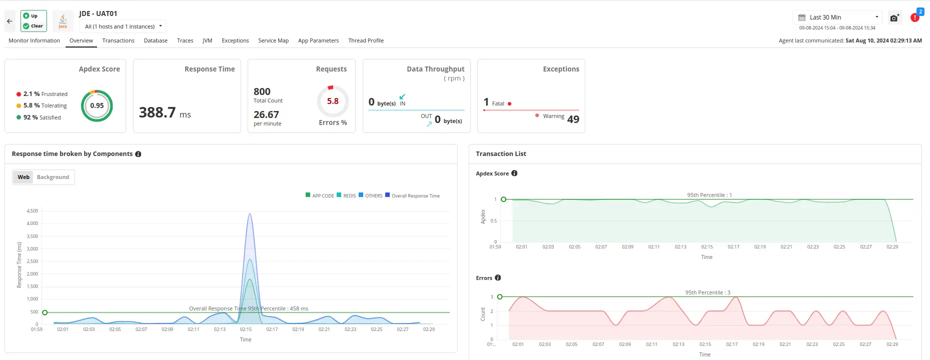
Applications Manager offre une solution d’analyse JD Edwards proactive qui assure un bon fonctionnement du système et une activité florissante sans interruptions.
Analysez JD Edwards EnterpriseOne de bout en bout avec ces fonctionnalités :

Que le système JD Edwards repose sur une base de données Oracle, SQL Server ou DB2, il faut veiller à sa stabilité et une exécution optimale. Applications Manager permet d’analyser l’état et la performance des bases de données et de déceler les problèmes avant qu’ils ne surviennent.
En savoir plus sur l’analyse des bases de données
Le serveur d’applications forme le cadre central du système JD Edwards qui gère le traitement de la logique métier et interagit avec la base de données. Il est crucial d’assurer une exécution optimale et une disponibilité constante de ces serveurs pour une bonne expérience utilisateur.
Applications Manager permet une analyse précise des serveurs d’applications JD Edwards EnterpriseOne et offre un aperçu des KPI vitaux comme l’utilisation du processeur ou de la mémoire et les temps de réponse. Cela évite le manque de ressources tout en assurant une haute disponibilité, ce qui facilite un fonctionnement fluide grâce au système.
oracle-weblogic-monitoring.html Oracle Weblogic, , IBM WebSphere, et Microsoft Internet Information Services (IIS) parmi de nombreux autres. On bénéficie d’un support complet quel que soit le serveur d’applications qu’utilise le système JD Edwards.
Le système JD Edwards repose sur un réseau de terminaux pour communiquer et échanger des données. Ces points d’accès numériques sont cruciaux pour une expérience utilisateur fluide. Dans Applications Manager, l’analyse synthétique simule des interactions réelles pour déceler d’éventuels problèmes avant qu’ils n’affectent les utilisateurs. Des temps de réponse aux captures d’écran des erreurs, elle offre une première ligne de défense pour prévenir des défaillances de terminal risquant de perturber l’activité.

En savoir plus sur l’analyse synthétique
Il importe de comprendre comment les utilisateurs réels interagissent avec les applications Web pour assurer une excellente expérience utilisateur. Dans Applications Manager, l’outil RUM offre un aperçu détaillé du comportement des utilisateurs, des métriques de performance et de la satisfaction en collectant des données des sessions réelles. On peut suivre les différentes sessions utilisateur, mesurer les indicateurs de performance clés comme la durée de chargement des pages ou la vitesse de transaction et analyser la performance par navigateur, appareil et site. En évaluant la satisfaction utilisateur et établissant des alertes en temps réel pour les anomalies, on peut résoudre rapidement les problèmes. Applications Manager sert d’outil d’analyse pour JD Edwards, aidant à optimiser les applications Web en termes de performance et d’engagement pour une expérience utilisateur fluide et un bon fonctionnement.

En savoir plus sur l’analyse des utilisateurs réels
Que l’on gère l’aspect financier, le capital humain, la logistique, les projets ou la relation client, Applications Manager répond aux besoins.
Maîtrisez la performance opérationnelle avec Applications Manager. Bénéficiez vraiment de connexions ultra-rapides, de transactions fluides et d’utilisateurs satisfaits, plus productifs !Téléchargez une version d’évaluation gratuite de 30 jours dès maintenant et découvrez le produit instantanément !