Applications Manager permet l’analyse Python en collectant divers métriques de performance et les convertissant en aperçu utile. Cela permet aux équipes administratives d’effectuer des améliorations et des optimisations. En tant que langage interprété, il faut assurer un suivi continu de la plateforme applicative Python pour éviter des problèmes de performance et des incidents d’application.
L’outil d’analyse Python qu’offre Applications Manager suit de près chaque composant de l’application, permettant aux équipes DevOps de réagir immédiatement aux problèmes de performance avant qu’ils n’affectent les utilisateurs. Cela devient surtout crucial lorsqu’on gère des charges de travail gourmandes en processeur avec un risque d’ignorer une baisse de performance qui passe inaperçue. Il devient essentiel d’utiliser un outil d’analyse de la performance des applications Python comme Applications Manager qui envoie instantanément une alerte aux équipes concernées et prend des mesures automatisées pour accélérer la résolution des problèmes.

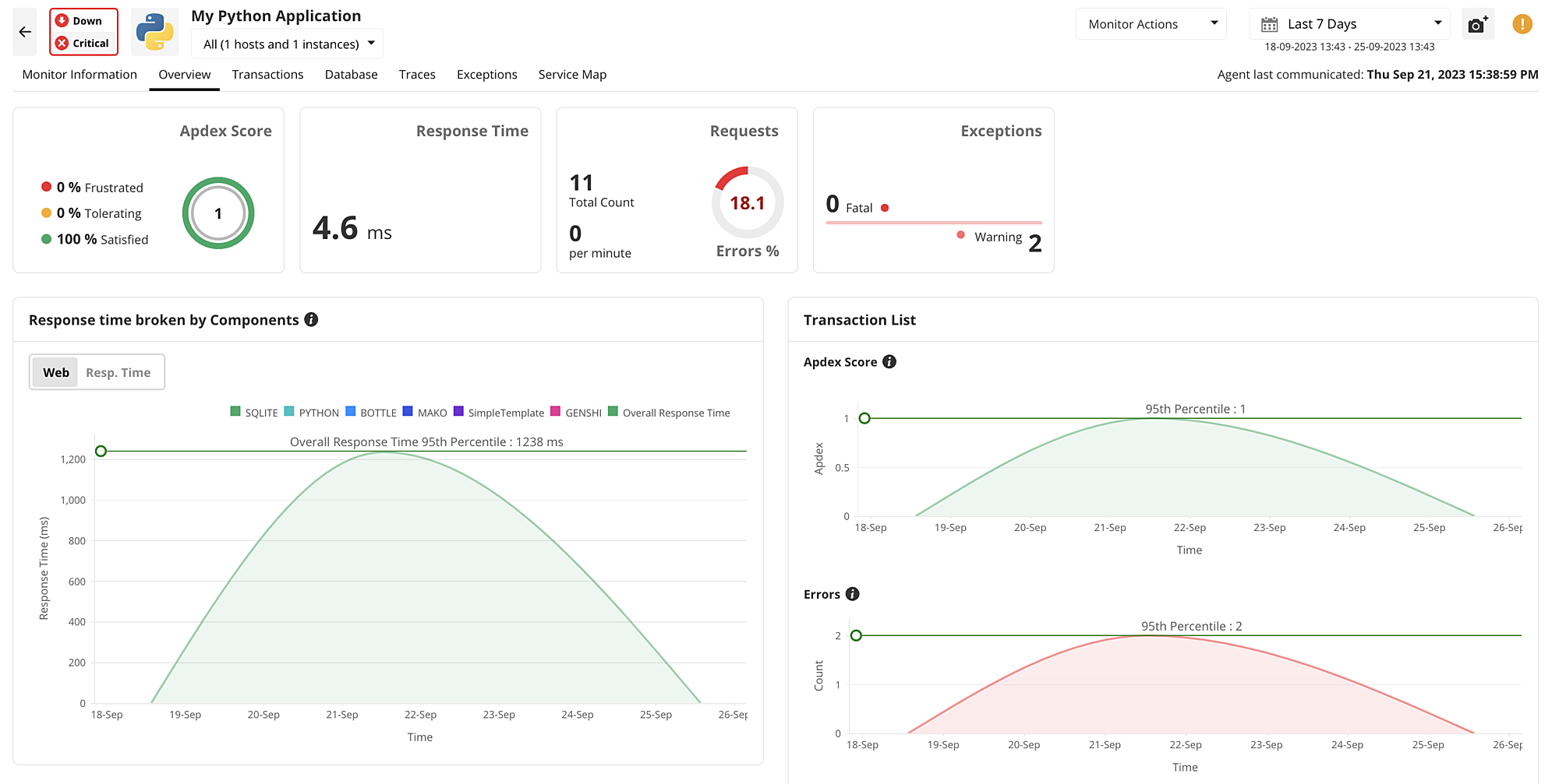
Applications Manager intègre un tableau de bord de performance offrant un aperçu de tous les métriques vitaux nécessaires pour comprendre le point exact d’où provient un problème. Il indique aussi le score Apdex des applications Python pour mieux analyser le niveau de satisfaction utilisateur. De plus, il ventile le temps de réponse des composants applicatifs et isole le point exact où se produisent de graves problèmes de latence. La DSI obtient immédiatement une liste des transactions les plus lentes et des traces nécessitant son attention sans avoir à parcourir tout le code.
Applications Manager offre un suivi complet de la pile applicative Python en analysant toutes les opérations de base de données et les effets de leurs taux de réponse sur les traces de transaction. Il ventile chaque opération de base de données pour indiquer le temps de réponse, le taux de requêtes, le pourcentage d’erreur et le débit dans une seule console.

Notre outil d’analyse Python affiche aussi les traces les plus lentes qu’implique l’opération de base de données pour identifier celles trop longues à exécuter et les optimiser pour accélérer les applications.
Applications Manager permet de trier les transactions selon différents métriques de performance pour isoler celles peu performantes et nécessitant une attention immédiate. Des graphiques de performance affinent le suivi par les administrateurs de chaque composant des applications Python. Ils identifient ainsi les variations qui risquent d’aboutir à des problèmes de performance. Une fois le composant applicatif exact identifié, notre outil d’analyse Python permet d’examiner chaque composant ou trace plus en détail.

Les métriques contribuant au suivi des transactions comprennent le temps de réponse, les codes erreur, les exceptions, le débit, etc.
Applications Manager permet un suivi distribué englobant tout le chemin qu’emprunte une requête pour exécuter une opération d’application. Cela assure un suivi précis du chemin de code de l’application pour identifier l’erreur et la latence des services Python. En appliquant simplement une bascule, Applications Manager souligne les traces les plus lentes qu’implique la transaction, révélant le point d’origine du problème de performance. En outre, il suit le temps de réponse de chaque instruction SQL pour déterminer celles trop longues à exécuter leur tâche.

La console de notre solution d’analyse Python affiche un volet dédié aux exceptions avec une répartition détaillée de tous les paramètres liés à des erreurs et des exceptions. Outre le suivi des codes erreur de l’application Python, Applications Manager alerte lorsque le nombre de chaque code dépasse une certaine limite. L’outil analyse les différents types d’erreur que l’application Python peut présenter. Il fournit aussi une ventilation des exceptions et des erreurs pour chaque transaction afin d’accélérer le débogage sans nuire à la performance de l’application Python.

Offrant une carte des services personnalisable, Applications Manager permet de regrouper toutes les dépendances de l’application Python et de les corréler. La plupart des applications stratégiques traitant une multitude de services dépendants, le mappage précise le composant exact qui devient indisponible. Grâce à cette fonctionnalité, on peut facilement suivre les composants dépendants affectés par le service applicatif Python indisponible sans avoir à contacter manuellement chaque équipe d’administration.

ManageEngine Applications Manager offre une solution complète pour tous les besoins d’analyse des applications Python avec un suivi précis de nombreux métriques de performance cruciaux. Pour découvrir toutes les fonctionnalités de notre moniteur Python, utilisez une version d’évaluation gratuite de 30 jours.