Supervision WebSphere

    Bénéficiez d'une visibilité détaillée des performances WebSphere Application Server (WAS) d'IBM ainsi que des applications déployées sur celui-ci. Détectez rapidement les problèmes de performances et réduisez le temps nécessaire pour résoudre les problèmes.

  • Surveiller les indicateurs de performance clés de WebSphere

    Surveillez la disponibilité, l'intégrité et les performances globales du serveur d'applications WebSphere. Assurez une allocation optimale des ressources en mesurant l'utilisation du processeur/de la mémoire, l'utilisation de la JVM et le temps de réponse. Suivez les performances des applications à l'aide de mesures critiques telles que les sessions en direct, les EJB (Enterprise Java Beans), les pools de connexions JDBC et les files d'attente JMS.

    Surveiller les indicateurs de performance clés de WebSphere
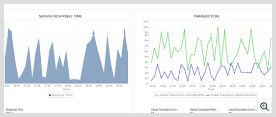
  • Suivre l'expérience utilisateur des applications déployées sur WebSphere

    Comprenez l'expérience utilisateur en mesurant l'Apdex (indice de performance des applications). Vous pouvez évaluer avec précision les performances de la base de données, suivre les flux de transaction et afficher les diagnostics au niveau du code pour identifier rapidement un goulot d'étranglement des performances.

    Suivre l'expérience utilisateur des applications déployées sur WebSphere
  • Détecter les fuites de mémoire et les exceptions de mémoire insuffisante

    Comprenez l'utilisation de la mémoire JVM et des cycles du garbage collection (GC) et générez des vidages de tas pour trouver rapidement la cause première des fuites de mémoire. Évitez les temps d'arrêt coûteux en production ou les délais de déploiement ratés.

    Détecter les fuites de mémoire et les exceptions de mémoire insuffisante
  • Surveiller les tailles des pools de connexions JDBC et les pools de threads

    Suivez de manière proactive l'utilisation du pool de connexions et évitez la détérioration des performances des applications Java. Suivez efficacement l'utilisation du pool de threads pour éviter les blocages et détecter l'épuisement du pool de threads. Automatisez la prise de thread dumps à intervalles réguliers pour identifier le code problématique.

    Surveiller les tailles des pools de connexions JDBC et les pools de threads
  • Réaliser une planification précise de la capacité et améliorez les performances des applications

    Ajustez les performances de votre application en surveillant le nombre de sessions actives, le débit EJB, la profondeur de la file d'attente JMS des applications Web afin que vous puissiez planifier votre capacité avec précision.

    Réaliser une planification précise de la capacité et améliorez les performances des applications
  • Échelle linéaire dans les grands environnements

    L'environnement de déploiement WebSphere Network peut avoir un plus grand nombre de nœuds et plus de serveurs par nœud, ce qui le rend très utile dans les environnements réseau volumineux. Grâce à la découverte automatisée, vous pouvez gagner du temps en configurant manuellement les nœuds. Vous pouvez également surveiller de manière sélective les nœuds et les serveurs par nœud.

    Échelle linéaire dans les grands environnements
  • Recevez des alertes en temps réel sur WebSphere et effectuez des actions correctives

    Vous pouvez détecter de manière proactive les problèmes WebSphere au fur et à mesure qu'ils surviennent et prendre des mesures avant que les utilisateurs finaux ne soient affectés. Automatisez les actions correctives, telles que l'augmentation de la taille du pool de connexions à la base de données ou le redémarrage du serveur WebSphere lorsque l'utilisation de la mémoire augmente, à l'aide de scripts personnalisés.

    Recevez des alertes en temps réel sur WebSphere et effectuez des actions correctives
  • Rapports et tableaux de bord intégrés

    Obtenez une vue d'ensemble précise de l'état et des performances de votre environnement WAS à l'aide de rapports et de tableaux de bord prêts à l'emploi.

    Rapports et tableaux de bord intégrés