ESX Host monitoring

With enterprises looking for easy, cost-effective methods for improved network performance, server virtualization remains as one of the most viable solutions for building an efficient network infrastructure. Though virtual servers are expensive during initial purchase and deployment. However, deploying effective tools like, OpManager's ESX SNMP Monitoring which helps to effectively monitor ESX SNMP, and vSphere Monitoring enable virtual solutions to increased economic benefits in the long run, while also offering performance and scalability advantages.

In the virtual server industry, VMware is considered one of the most reliable server virtualization vendors with its suite of VM products. VMware ESX (now known as ESXi), one of the company’s flagship products, is a “bare-metal hypervisor” that allows users to run virtual servers using just the server hardware without any operating system.

ESX lets the user host as many virtual machines as required with just the server hardware, utilizing the server's potential to the fullest. However, as with all network devices, ESX hosts need constant monitoring and management. This calls for a dedicated ESX management tool for ESX host management in your network.

Meet OpManager ESX SNMP monitor, the one-stop solution for all your ESX monitoring needs. Our extensive ESX host monitoring capabilities make sure you are fully aware of the status and performance of your host servers. This comprehensive ESX monitoring software enables you to,

Discover all your VMware ESX Hosts and VMs at once.

With OpManager's user-friendly interface, flexible discovery options for all of the VMs under your ESX host, and more, VMware ESX management becomes much easier! Just provide your ESX host's name/IP address, and the ESX SNMP monitoring capability automatically discovers all associated VMs and datastores under it. Even if you have different credentials configured across your VMs, you can discover the VMs and datastores in one click as long as you have those credentials pre-configured as credential profiles in OpManager.

VMware ESX Host Monitoring in OpManager: Virtualization discovery 

 

Monitor all performance metrics of your ESX hosts in real time.

Once you're done discovering all your VMs and hosts using ESX SNMP monitoring, you can start to monitor ESX hosts and all their critical performance metrics right away. Each device (VM/host) has a dedicated Device Snapshot page that contains all vital information about your VM/host. In one glance, you can view all host-related information such as Device Summary, availability statistics, and VM details from the Device Snapshot summary, enabling you to perform VMware ESX host monitoring effortlessly.

VMware ESX Host Monitoring in OpManager: Host device summary 

 

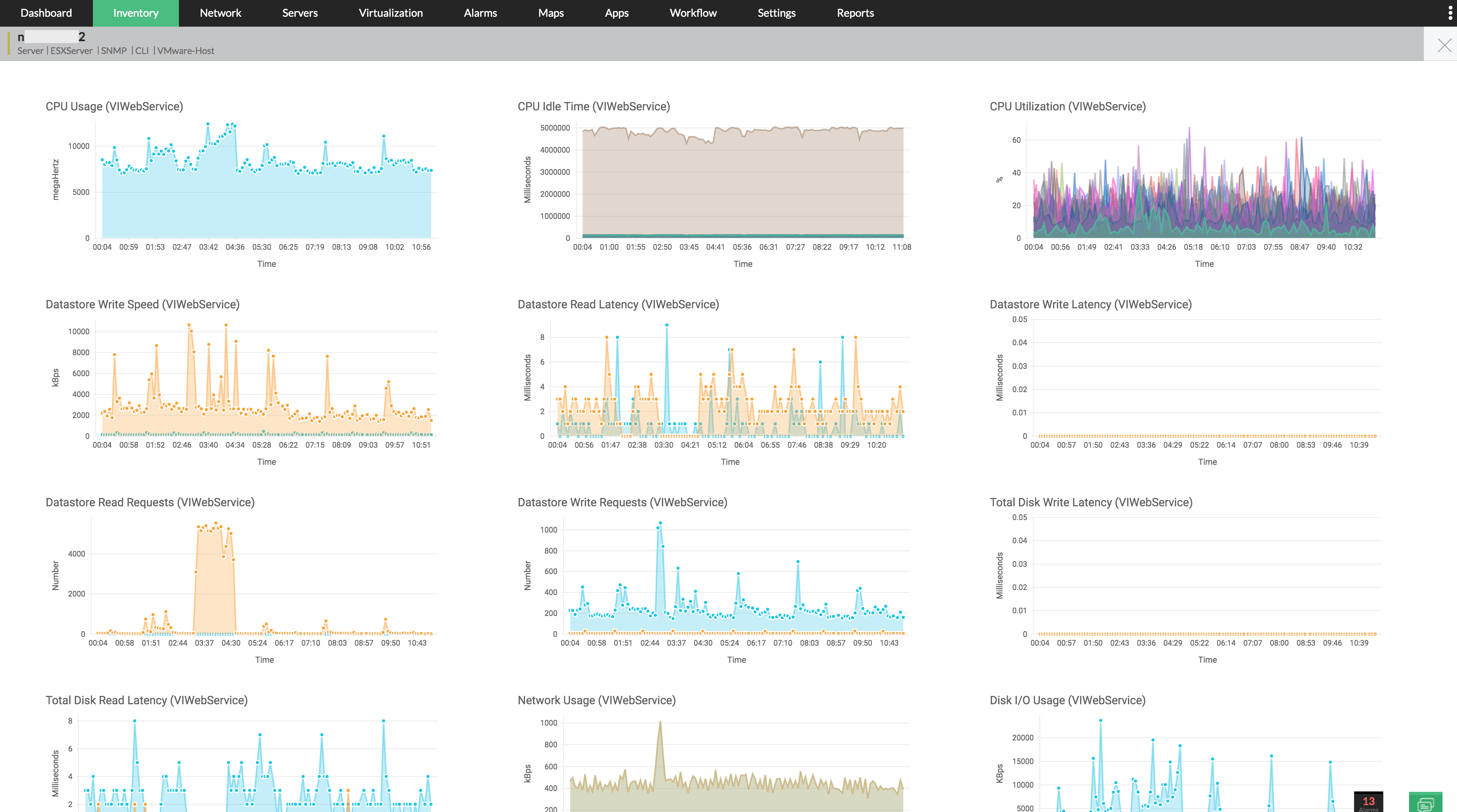
For VMware monitoring , OpManager uses the VMWare API to fetch performance and availability stats of virtual devices. Additionally, you can provide SNMP/WMI/CLI credentials to fetch in-depth statistics from your virtual device. The Graphs menu at the top of the page provides access to the graphs of important metrics such as CPU/Disk/Memory utilization and more detailed statistics. This serves as a quick ESX monitoring tool by helping you get an idea on the recent performance levels of your VMware ESX hosts.

VMware ESX Host Monitoring in OpManager: Performance and availability stats 

 

You can also use the ESXi SNMP monitoring VMWare dashboard to carry out extensive VMware ESX performance monitoring in real time. Hosts and VMs are listed here based on various criteria like Top memory usage, disk usage and network usage. OpManager even provides a dedicated VM sprawl dashboard to help network admins proactively detect and avoid VM sprawl in the ESX network.

VMware ESX Host Monitoring in OpManager: VMware dashboard 

 

Set thresholds and know when something is wrong with your ESX host.

When a VM is discovered, a basic set of performance thresholds is associated to it using Device Templates, and OpManager starts monitoring those VMs based on these pre-defined thresholds. If any of the set thresholds is violated, OpManager immediately raises an alarm to notify you of the violation, thus keeping you updated on performance issues in the VMware ESX host server in real time.

VMware ESX Host Monitoring in OpManager: Threshold settings 

 

There are three threshold levels, namely Attention, Trouble and Critical. Additionally, a 'Rearm' value has been provided to rearm the alert once it has been triggered. You can also configure custom performance monitors using SNMP/WMI/CLI, and also reconfigure existing performance thresholds.

VMware ESX Host Monitoring in OpManager: CPU usage 

 

Reduce manual intervention for recurring issues using Workflows.

To reduce manual intervention for commonly occurring glitches in your ESX hosts, OpManager allows you to configure automated actions called Workflows. With Workflows, you have a plethora of options to choose from when an ESX-related alert is triggered, from Powering on/off VMs and refreshing Datastores to shutting down the guest OS and suspending operation of VMs.

VMware ESX Host Monitoring in OpManager: Workflows 

 

Get notified through one or more channels about your network's status.

OpManager's notification profiles allow you to receive updates on your network's status and performance through various media. On receiving an alert, you can choose to get notified via email or text messages, run system commands or programs, or even log a ticket in an IT service desk software like ServiceDesk Plus or ServiceNow.

Now that OpManager integrates with Slack, you can also choose to get notified on that workplace collaboration tool, in a channel of your choice. All this enables the admins to connect and communicate effectively about the network's status and behavior and take corrective actions accordingly.

VMware ESX Host Monitoring in OpManager: Notification profiles 

 

Get detailed information on your ESX host's performance for better understanding of your resources.

The Reports section in OpManager helps you collect historical data on your performance metrics, so you can understand and analyze the trend of the host's requirements and performance. With 70+ readily available reports and the option to create additional, custom reports with metrics and devices of your choice, you get the bigger picture when it comes to ESX management.

VMware ESX Host Monitoring in OpManager: Health and performance 

 

This is just an overview of how OpManager's ESX management tools can help you perform better ESX host monitoring in your network. If you're interested to learn more about this, please sign up for a free, personalized demo of ManageEngine OpManager, and our technical experts will be happy to assist you!

 
 Pricing  Get Quote
 
>