Monitor de SAP Business One

SAP Business One es un software de gestión empresarial ampliamente utilizado y rentable que varias organizaciones emplean para facilitar el correcto desempeño de las funciones empresariales críticas. Debido a su criticidad, las interrupciones inesperadas del software pueden afectar considerablemente a su negocio. Por lo tanto, es fundamental utilizar una herramienta de monitoreo de SAP Business One completa y en tiempo real para garantizar la continuidad de su negocio.

Obtenga una visión general de su servidor ERP Business One

Con Applications Manager, conozca el estado, la disponibilidad y la información del sistema de su servidor SAP Business One ERP de un solo vistazo. Controle las métricas críticas como el uso de la memoria y el uso de la CPU para entender cómo es el rendimiento general de su servidor ERP. También tiene a su disposición información como las colas de la base de datos y los mensajes DBQ.

Dashboard de monitoreo de información SAP Business One - Applications Manager

Controle los directorios horizontales del sistema

El directorio horizontal del sistema (SLD) actúa como un repositorio central de información para su entorno del sistema. El software de monitoreo de SAP Business One ERP de Applications Manager le permite supervisar y gestionar los SLD en el sistema. Obtenga detalles sobre su nombre, tipo y adaptador utilizado. Reciba una notificación instantánea cuando se produzca un fallo de conectividad antes de que afecte a cualquier sistema registrado con el SLD.

Dashboard de monitoreo de SLD SAP Business One - Applications Manager

Obtenga una visión profunda sobre los escenarios y Bizstores

Una de las principales ventajas de SAP Business One ERP es que facilita la creación de escenarios. Un escenario caracteriza una solicitud de servicio interno y cómo se procesa en el flujo de trabajo. Cada escenario puede involucrar varios pasos de procesamiento interno para manejar una solicitud. Estos pasos, a su vez, pueden ayudar a varias funciones críticas del negocio. Cualquier problema que ocurra dentro de los pasos de procesamiento interno puede afectar al negocio y a los usuarios finales.

El monitor de SAP Business One de Applications Manager le permite supervisar las métricas clave de los pasos del proceso, como pasos detenidos por errores, pasos detenidos manualmente, y pasos detenidos por recuperación. Esto puede ayudar a los administradores a gestionar y administrar los problemas al instante.

Dashboard de monitoreo de escenario SAP Business One - Applications Manager

BizStore es una capa de persistencia en la que se almacenan todos los documentos relevantes relacionados con el marco de integración y los escenarios creados. Applications Manager monitorea varias métricas relacionadas con BizStore, como el número de conjuntos de datos, grupos y documentos disponibles en BizStore. Conozca la tasa de aciertos de la caché de documentos y analícela para mejorar la velocidad y el rendimiento.

Dashboard de monitoreo de Bizstore SAP Business One - Applications Manager

Supervise los usuarios y las transacciones en el sistema

La herramienta de monitoreo de SAP Business One de Applications Manager le permite obtener información sobre los usuarios en el sistema. Conozca sus roles y su estado. Configure alarmas para la métrica de días antes del vencimiento y reciba alertas desde cualquier lugar en caso de que un rol de usuario esté a punto de caducar y evite que los usuarios sean deshabilitados/bloqueados.

Dashboard de monitoreo de usuarios SAP Business One - Applications Manager

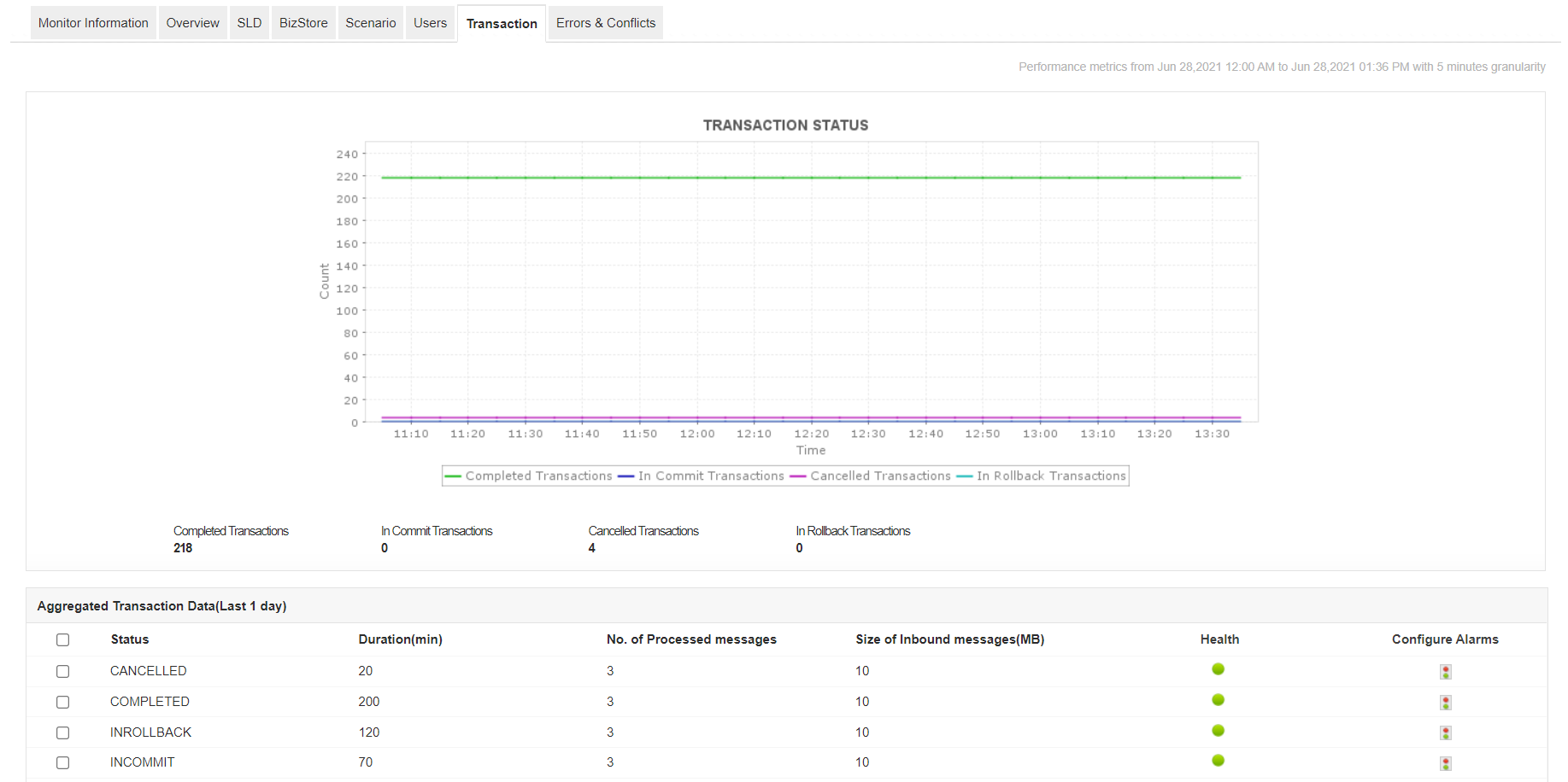
El software de monitoreo de SAP Business One de Applications Manager le permite supervisar y monitorear todas las transacciones del sistema. Si hay un aumento en el número de transacciones canceladas, es posible que deba analizar la causa subyacente para evitar que interfiera en el funcionamiento de los servicios de integración.

Dashboard de monitoreo de transacciones SAP Business One - Applications Manager

Identifique errores y conflictos

Con el monitor de SAP Business One de Applications Manager, puede realizar un seguimiento del número de errores y conflictos en el sistema ERP. Conozca el tipo de errores y conflictos, y resuélvalos para evitar fallos de funcionamiento inesperados.

Dashboard de monitoreo de conflictos de error SAP Business One - Applications Manager
Dashboard de monitoreo de alertas SAP Business One - Applications Manager

¡Comience a monitorear SAP Business One ahora mismo!

Con Applications Manager, puede obtener una profunda visibilidad de los indicadores de rendimiento interno del servidor SAP Business One ERP. Comience ahora mismo con una prueba gratuita de 30 días completamente funcional.

Preguntas comunes sobre el monitor de SAP Business One

¿Hay algún requisito previo para añadir un monitor de SAP Business One?

+

¿Tengo que comprar el monitor de SAP Business One por separado?

+

Amado por clientes de todo el mundo

"Herramienta destacada con amplias capacidades de monitoreo"

Nos permite realizar un seguimiento de métricas cruciales como los tiempos de respuesta, la utilización de recursos, las tasas de error y el rendimiento de las transacciones. Las alertas de monitoreo en tiempo real nos notifican rápidamente sobre cualquier problema o anomalía, lo que nos permite tomar medidas inmediatas.

Industria: Investigación y desarrollo

"La recomiendo muy seguido por lo simple que es la herramienta al usarse, por el soporte que dan y tiene un buen precio."
Alejandro Aguirre

Jefe de aplicaciones, Axtel

Confiado por más de 6000 empresas globales