Gestión de configuraciones de red con add-on NCM

El add-on de Network Configuration Manager (NCM) ayuda a afinar y optimizar su red con base en la información de NetFlow Analyzer. Por último, usted puede monitorear y gestionar la salud de la red, y así automatizar las tareas de gestión de la configuración para eliminar el esfuerzo manual y ahorrar tiempo.

El add-on de NCM para NetFlow Analyzer le ayuda a:

Gestión de cambios

Las configuraciones deciden cómo interactúan los dispositivos entre sí y las prioridades que se asignan a las que las aplicaciones corporativas críticas. Cualquier cambio a una configuración existente es muy crítico y se debe realizar correctamente. Si no hay un SLA sobre el ancho de banda y la capacidad de respuesta de las aplicaciones, esto conlleva un impacto grave sobre la compañía.

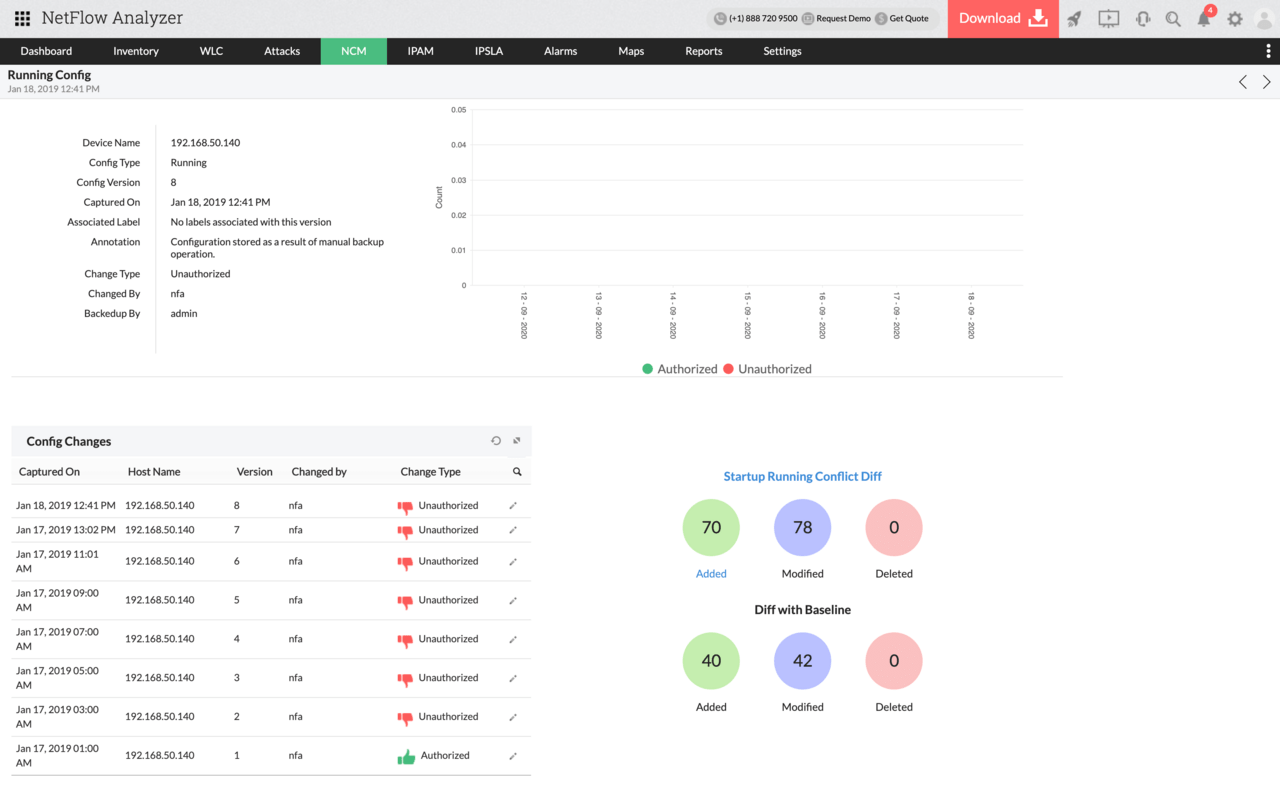
El add-on de NCM monitorea periódicamente las configuraciones en busca de cambios. Cualquier cambio hecho en una configuración existente, junto con la hora y fecha del cambio, se notifica inmediatamente por correo electrónico. También le permite realizar una auditoría sobre el cambio, como quién hizo qué y cuándo. Esto le ayuda a encontrar los errores en la configuración y actuar respectivamente.

Gestión de cambios - NetFlow Analyzer

Gestión de la configuración

Las necesidades corporativas son dinámicas y requiere que se realicen cambios en las configuraciones para abordarlas. Hacer cambios en las configuraciones al conectar los dispositivos finales es demandante.

El add-on de NCM le permite aplicar, tomar respaldos periódicos y revertir configuraciones sin iniciar sesión en los dispositivos finales. Se comunica con los dispositivos finales mediante protocolos SNMP, CLI y Telnet para realizar estas acciones. Este proceso es rápido y le ayuda a gestionar las configuraciones mucho más fácil y rápidamente.

Gestión de configuración - NetFlow Analyzer

Respaldo de archivos de configuración

Por desgracia, se pueden dar errores de configuración o fallas de dispositivos que pueden conllevar la reconstrucción de la configuración de los dispositivos desde cero. Debe haber un plan para recuperación ante desastres con el fin de evitar interrupciones en la red.

Ahora, la capacidad de respaldar periódicamente la configuración de su dispositivo ayuda a restaurarlo a sus configuraciones existentes o revertir cualquier configuración incorrecta. Conozca el nombre de su dispositivo, junto con la hora y fecha del respaldo y del estado con el add-on de NCM.

Archivos de respaldo - NetFlow Analyzer

Auditoría de cumplimiento

El aumento de las amenazas de seguridad para las redes y las consecuencias legales de la mala gestión de la información ha llevado a las empresas no solo a seguir las regulaciones gubernamentales y las políticas de seguridad internas, sino también a asegurar que se aplican las políticas y que los dispositivos de red cumplen las políticas definidas.

El add-on de NCM ayuda a los administradores de red para definir y fortalecer las normas que garanticen la presencia o ausencia de ciertos hilos, comandos o valores. El add-on de NCM analiza la configuración para evaluar el cumplimiento de las reglas/políticas definidas y notifica las vulneraciones. Esto también le permite generar informes sobre cumplimiento y vulneraciones de políticas.

Auditoría de cumplimiento - NetFlow Analyzer

Crear y editar políticas de QoS

Cuando se da una congestión, el administrador de la red gasta tiempo y esfuerzo en configurar el dispositivo por separado, lo que puede aumentar el riesgo de errores humanos o errores de configuración.

Pero ahora, con el add-on de NCM, usted puede cerrar esta brecha al configurar directamente sus dispositivos para garantizar que las aplicaciones corporativas críticas obtengan la mayor prioridad. Así, el administrador de la red puede ver todas las configuraciones, añadir nuevas políticas y editar las existentes.Más información

Configuración QoS - NetFlow Analyzer

Excelente recomendación para la auditoría de redes. Netflow Analyzer realiza un análisis detallado de la red, que es importante para tomar decisiones de configuración e infraestructura, así como ayudar a detectar ataques internos y externos de la red.

- Gerente de tecnologías estratégicas en la industria de los servicios

Section Content

Clientes de NetFlow Analyzer

Fiserv. - Clientes NetFlow Analyzer
Cable Onda Color - Clientes NetFlow Analyzer
Scotiabank - Clientes NetFlow Analyzer
Genesys - Clientes NetFlow Analyzer
Entel - Clientes NetFlow Analyzer
Related products