Avancerad nätverksportskanner

Port Scanner söker igenom ditt nätverk för att hitta öppna portar och de tjänster som körs på dem. Den skannar både TCP- och UDP-portar i ditt nätverk, som fungerar som ett kommunikationsmedium mellan processer i ditt nätverk. Som nätverksadministratör hjälper en portskanner dig med nätverksavsökning genom att förse dig med en lista över öppna portar i ditt nätverk, anslutna switchar, de tjänster som körs på dem, och associerar de kända tjänsterna med de som körs på portarna.

Vad är ett verktyg för portskanning?

Verktyget för skanning av nätverksportar är en viktig aspekt av att skanna och hantera nätverksportar. I ett stort nätverk kan övervakning och hantering av öppna portar vara extremt tidskrävande. Att använda en avancerad programvara för skanning av port hjälper dig att effektivt utföra denna uppgift.

Portskanning från slutpunkt till slutpunkt: Hitta öppna TCP- eller UDP-portar i ditt nätverk effektivt med ett verktyg för portskanning. En programvara för portskanning kan kontinuerligt skanna ditt nätverk och uppdatera dig med status för nätverksportar, anslutna switchar och de tjänster som körs på dem.

Eliminerar manuell mappning av switchport: Varje switch i ett nätverk är associerad med en uppsättning portar, och det är besvärligt att manuellt spåra och hålla ordning på dem. Ett verktyg för portskanning för att utföra en portskanning gör det möjligt för nätverksadministratören att få detaljerad insikt i mappning av switchport utan att behöva spåra kablarna manuellt.

Varför är portskanning viktigt?

Om du inte använder en effektiv programvara för portskanning som kan avancerad portskanning öppnar ditt nätverk för olika hot. Portar som lämnas oövervakade kan leda till olika angrepp på ditt nätverk under övervakning, inklusive dataintrång.

Risker med att inte ha ett verktyg för skanning av nätverksport:

Sårbarheter i öppna portar: Vissa portar kan förbli ständigt öppna och presentera en potentiell sårbarhet för nätverket. En inkräktare kan använda detta för att utlösa förödelse i det normala flödet av nätverksoperationer.

Undvik dataläckage: Nätverksportar måste övervakas noggrant av ett effektivt verktyg för skanning av nätverksportar för att undvika dataläckage och hjälpa till att säkerställa kommunikation mellan dataprocesserna.

Om du ställer in ett avancerat verktyg för portskanning som OpUtils kan det hjälpa dig att praktiskt taget eliminera denna riskvektor.

OpUtils avancerade verktyg för portskanning

Det avancerade verktyget för portskanning hittar status för portar i ett nätverk genom att försöka ansluta till öppna portar. Detta gör det möjligt för administratörer att kontrollera om nätverkskonfigurationer är inställda i enlighet med organisationens säkerhetspolicy och avhjälpa dem om de bryter. Det avancerade verktyget för portskanning har funktioner som:

  1. Mappning i realtid för switchport.
  2. En omfattande sammanfattning av nätverksportar.
  3. Varningar och e-postaviseringar.
  4. Widgetar för portskanning.
  5. Administrativ aktivering eller inaktivering av gränssnitt.
  6. Schemaläggning av portskanning.
  7. Rollbaserad åtkomsthantering.

Mappning i realtid för switchport.

Med OpUtils verktyg för skanning av nätverksportar kan en nätverksadministratör skanna portar i realtid genom att manuellt lägga till switchar, importera från en CSV-fil eller genom att upptäcka alla switchar i det angivna IP-området genom att utföra en skanning av nätverksportar. När switcharna har lagts till visar det avancerade verktyget för portskanning alla portar som är associerade med motsvarande switch.

Advanced Port Scanner - ManageEngine OpUtils

En omfattande sammanfattning av nätverksportar.

Med den avancerade portskannern kan en nätverksadministratör visa portöversikten genom att klicka på portadressen. Denna sammanfattning visar information om ifIndex (gränssnitt), ifName, ifDesc (beskrivning), ifType, Porthastighet, Porttillgänglighet, Administratörsstatus och mer.

Advance Port Scanner - ManageEngine OpUtils

Varningar och e-postaviseringar.

Programvaran för skanning av nätverksportar väcker larm angående hur portarna förändras. E-postservrar kan konfigureras för att ta emot varningar via e-postaviseringar. Detta gör att nätverksadministratören kan övervaka och diagnostisera ett nätverk mer effektivt. Varningar genereras när:

  1. Det är en förändring i portens tillstånd från övergående till tillgängligt.
  2. Det är en förändring i portens tillstånd från tillgängligt till använt.
  3. Flera enheter detekteras i samma port.
  4. Enheten som är ansluten till en port har ändrats.
  5. Användare flyttar på nätverket.

Detta hjälper administratören att felsöka problem med portövervakning.

port scanner - ManageEngine OpUtils

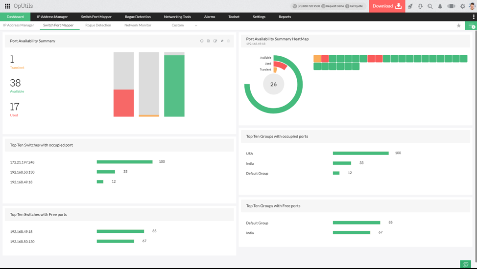
Widgetar för portskanning.

OpUtils portskanningsverktyg har en samling widgetar som ger viktig information om portarnas tillstånd en överblick. Widgetarna på instrumentpanelen ger insikter om:

  1. Sammanfattning av porttillgänglighet.
  2. Färgdiagram för sammanfattning av porttillgänglighet.
  3. Tio främsta grupperna med fria portar.
  4. Tio främsta grupperna med upptagna portar.
  5. Tio främsta switcharna med fria portar.
  6. Tio främsta switcharna med upptagen port.

Download Advanced Port Scanner - ManageEngine OpUtils

Administrativ aktivering eller inaktivering av gränssnitt.

Från listan över skannade portar kan nätverksadministratören aktivera eller inaktivera gränssnitt med hjälp av portskannerverktyget. Oanvända gränssnitt eller skadliga gränssnitt i nätverket kan inaktiveras med hjälp av portskannerverktyget för att underlätta effektiv övervakning och hantering

Port Scanner Software - ManageEngine OpUtils

Schemalägga portskanningar.

Det avancerade portskanningsverktyget automatiserar nätverksskanning genom att låta administratören schemalägga nätverksskanningar. När det väl är schemalagt skannar portskannern regelbundet switcharna för att upptäcka nya portar och rapportera porttillståndsändringar.

Advanced Port Scan - ManageEngine OpUtils

Rollbaserad åtkomsthantering.

Flera användare med tillgång till portskanning och övervakning kan skapas med hjälp av portskanningsverktyget för nätverk. OpUtils avancerade portskanningsverktyg ger administratörs- och operatörsroller för användare. Dessa användare kan hanteras av IT-administratören.

Lär dig mer om alla avancerade funktioner OpUtils har att erbjuda. Ladda ner en 30-dagars gratis utvärderingsversion nu!