Ağ Anahtarı Port Haritalandırma Aracı

Ağ anahtarı port haritalandırma aracı, ağ mühendislerinin bir cihazın bağlı olduğu ağ anahtarı portunu belirlemelerine yardımcı olur ve böylece ağ kablolarını manüel olarak izleme ihtiyacını ortadan kaldırır. Ağ anahtarı port haritalandırma aracı, belirli bir ağ anahtarının her portuna takılı olan cihazları bulur.

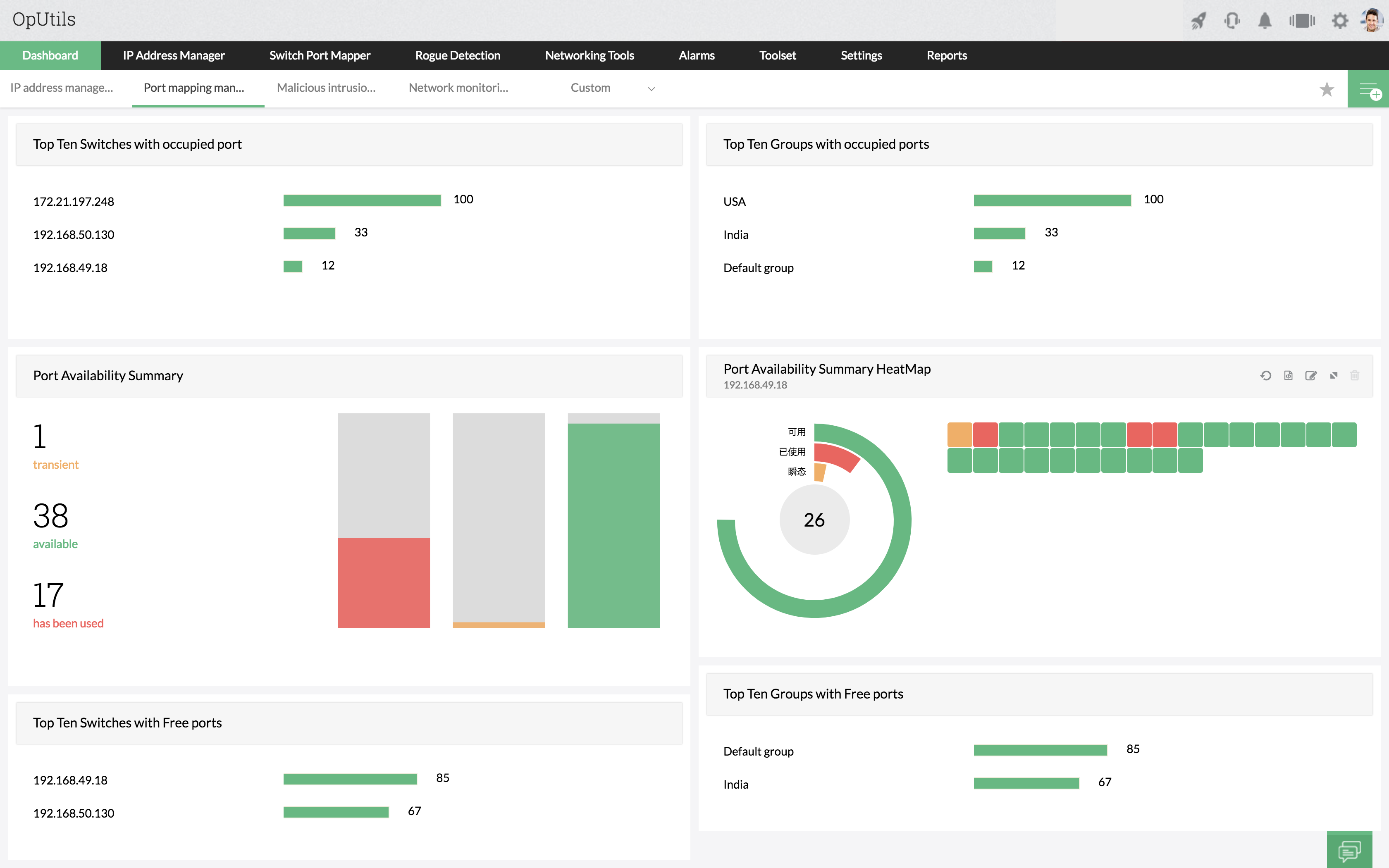
Ağ Anahtarı Port Haritalandırma Aracı - Summary view

Ağ Anahtarı Port Yönetim Yazılımı

Ağ Anahtarı Port Yönetimi için Neden OpUtils'u Tercih Etmelisiniz?

OpUtils yazılımının Ağ Anahtarı Port Haritalandırma aracı yardımcı programı, belirli bir anahtarın her portuna takılı olan cihazları bulur. Araç, sistem ve ağ mühendisleri için portların IP, MAC, durum ve kullanılabilirliğine dair görünürlük elde etmeye yarar. Gerçek zamanlı bir keşif olduğundan, her portun çalışma durumunu ve port hızını da görüntüleyebilirsiniz. Ağ Anahtarı Port Yönetimi esasen aşağıdaki gibi özelliklerden oluşur:

Ağ Anahtarı Port Haritalandırma Özellikleri

Uçtan Uca Port Haritalandırma

Ağ anahtarı yönetim aracı, gelişmiş port taramayla fiziksel portların ağ anahtarı portlarıyla haritalandırılmasını içerecek bir seçenekle uçtan uca haritalandırma sağlar. Yönetici, bir CSV dosyasındaki, Ağ Anahtarı Port Haritalandırma Aracı sonuçlarına içe aktarılabilecek fiziksel portların ve ağ anahtarı portlarının haritalandırmasını sağlayabilir. Fiziksel haritalamada bir değişiklik olmadığı sürece herhangi bir değişikliğe ihtiyacı yoktur. Ağ anahtarı port yönetim aracı, bir cihazın VLAN ayrıntılarını, Sanal IP Adreslerini otomatik olarak alır ve bir porta bağlı tüm cihazları algılar. Ağ Anahtarı Port Haritalandırma Aracı ayrıca yöneticilerin kullanıcı tanımlı değerleri saklamak üzere kendi sütunlarını eklemelerine izin verir. Sütunlar hem anahtar düzeyinde hem de Anahtar Ayrıntıları düzeyinde oluşturulabilir. Ağ anahtarı port yönetim yazılımı, CISCO, HP, 3com, Nortel gibi çoklu tedarikçili ağ anahtarı desteğini kullanır. Ağ anahtarı port haritalandırma, bilgisayarlar, IP telefonları gibi porta bağlı tüm MAC adreslerini görüntüler ve Kullanıcı Tanımlı Değerleri Saklamak için Hareket Halinde Özel Alanlar Ekleme özelliğine sahiptir.

Rol Tabanlı Yönetim

Ağ anahtarı port yönetim yazılımındaki rol tabanlı yönetim, Yönetici veya Teknisyen Rolleriyle kullanıcı oluşturarak yöneticilerin daha fazla kontrol sağlamalarına yardımcı olur. Yönetici Rolündeki kullanıcılar tam erişime sahip olurken, Teknisyen Rolündeki kullanıcılar yalnızca salt okunur erişime sahip olur.

Rol Tabanlı Yönetim

Anahtar Ekleme

Ağ anahtarı port yönetim yazılımının ağ anahtarı port haritalandırma aracına ağ anahtarları manuel olarak eklenebilir veya Ağ Anahtarı girdileri bir CSV dosyasından içe aktarılabilir. CSV dosyasında, Ağ Anahtarı Adı/IP Adresi, Anahtar Topluluğu, Yönlendirici Adı/IP Adresi ve Yönlendirici Topluluğu virgülle ayrılmış değerler olarak yer almalıdır. Anahtarlar ağ anahtarı port haritalandırma yazılımına eklendikten sonra arka planda otomatik olarak haritalandırılırlar. Yöneticiler isteğe bağlı olarak bir ağ anahtarı taranmadan önce okutulacak ilgili alt ağları da belirleyebilirler. Ağ anahtarı port yönetim aracı, anahtarın bağlı cihazların tüm MAC adreslerini öğrenmesini sağlayarak alınan sonuçları gösterir.

Anahtar Ekleme

Gruplama ve Tarama

Ağ anahtarı port haritalandırma yazılımı, konuma veya yapıya göre farklı gruplar oluşturmanıza olanak tanır. Anahtarlar, ağ anahtarı port yönetimi yazılımında dilediğiniz gruplar içinde sorunsuz şekilde taşınabilir. Farklı gruplardaki anahtarlar, farklı zamanlarda çalışacak şekilde programlanabilir. Bir anahtar haritalandırıldığında, sonuçlar otomatik olarak doğrudan Microsoft Excel'de açılabilen bir CSV dosyası olarak yayımlanır. Ağ anahtarı port yönetimi yazılımında geçmiş, OpUtils kullanıcı arayüzünden de görüntülenebilir. Bu da yöneticilerin belirli bir dönemde bir porta bağlı cihazların ayrıntılarına ulaşmasına veya tam tersine yardımcı olur. Veri tabanında saklanan ayrıntıları haritalandırır ve haritalandırma geçmişini sağlar. Ağ anahtarı port haritalandırma, birden fazla anahtarı aynı anda haritalandırır ve anahtar taramasını, farklı gruplardaki anahtarların ayrı ayrı programlanabileceği şekilde programlar.

Gruplama ve Tarama

Ağ Anahtarı Port Geçmişi ve Denetimi

Ağ anahtarı portlarının yönetimi söz konusu olduğunda, kimin, neyi, ne zaman yaptığının bilinmesi büyük önem arz eder. Ağ Anahtarı Port Haritalandırma Aracı, araç kullanılarak gerçekleştirilmiş tüm olayları OpUtils Kullanıcısı adıyla ve olayın tarihi ve saatiyle kaydeder. Yöneticilerin Ağ Anahtarı Port Haritalandırma Aracı kullanılarak yapılan değişiklikleri izlemelerine ve denetlemelerine yardımcı olur. Yöneticiler ayrıca geçmişte kaydedilen önceki tarama sonuçlarından daha önce bir anahtar bağlantı noktasına bağlı olan cihazı izleyebileceklerdir. Ağ anahtarı port haritalandırma aracı, Ağ Anahtarı Haritalandırma aracında yapılan değişiklikleri denetler ve izler. Geçmişten önceki tarama sonuçlarını görüntüler.

AAğ Anahtarı Port Geçmişi ve Denetimi - ManageEngine Oputils

Ağ Anahtarı Port Haritalandırma yazılımı, birden fazla anahtarı aynı anda haritalandırabilir. Ağ anahtarı port yönetimi aracındaki yöneticiler ağlarındaki tüm anahtarları ekleyebilir ve hepsini aynı anda haritalandırabilirler. Her anahtarın eksiksiz port durumunu sağlar. Yöneticiler, belirli bir cihazın nereye bağlandığını bulmak için MAC, IP Adresi, DNS Adı veya cihazın Konumunu kullanarak arama yapabilirler.

Güçlü Arama

Uyarı Bildirimleri

Ağ Anahtarı Port Haritalandırma yazılımı, ağ anahtarı portu durumundaki değişikliği e-posta yoluyla yöneticilere bildirme seçeneğini sunar. Ağ Anahtarı Port Haritalandırma yazılımı aşağıdaki durumlarda uyarılar üretir:

  • Durum Geçici moddan Kullanılabilir durumuna geçiş yapar.
  • Durum, Kullanılabilir durumdan Kullanılmış durumuna geçiş yapar.
  • Bir porta bağlı cihaz değişmiştir.
  • Kullanıcılar ağda hareket ettiğinde bildirim gönderir.

Switch Port Mapping Software Alert Notifications

Raporlar

OpUtils, Ağ Anahtarı Port Haritalandırma yazılımı sonuçlarına dayalı olarak, ağın Port Kullanılabilirliği Raporunu sağlar. Ağ anahtarı port haritalandırma yazılımı, yanıt vermeyen portları kullanılabilir portlar olarak bildirme politikasını korur. 10 günden fazla aktif olmayan portlar kullanılabilir portlar olarak gösterilir. Ayrıca istenen bir değere de yapılandırılabilir. OpUtils'in Port Kullanılabilirlik Raporları şunları kapsar: Kullanılabilir Portlar, Kullanılan Portlar ve Yığılmış Portlar. Sonuçları CSV/XLS formatında otomatik olarak yayımlar. Port Kullanılabilirlik Raporlarına ek olarak port kullanımı, hızı ve türü ile ilgili çeşitli raporlar sağlar:

  • Kullanıma Göre Anahtarlar
  • Görev Adına Göre Anahtarlar
  • Tedarikçiye Göre Anahtarlar
  • ifSpeed'e göre Anahtar Portları
  • ifType'a göre Anahtar Portları
  • Sanal IP'li Cihaz

Raporlar

Ağ Anahtarı Port Yönetimi

OpUtils, ağ anahtarı portlarını cihazlarla haritalandırmanın yanı sıra yöneticilerin bu araç içinden bir ağ anahtarı portunu engellemesine veya engellemesini kaldırmasına olanak tanır. Bir ağ anahtarı portu, bir anahtarın SNMP yazma topluluğu dizesi kullanılarak SNMP üzerinden yönetimsel olarak yukarı veya aşağı taşınabilir. Virüs saldırısı veya korsan faaliyetler nedeniyle belirli bir porttan istenmeyen trafiği engellemek için çok yararlıdır.

OpUtils Ağ Anahtarı Port Haritalandırma Aracı

Ağ Araçları

Çoğu durumda, yöneticiler anahtarların mevcut durumunu da öğrenmek isteyebilir. Aşağıdaki eylemleri port detayları görünümünden gerçekleştirebilirler:

Ağ Anahtarı Port Haritalandırma Aracı - ManageEngine Oputils

  • Ping - Kullanılabilirliğini kontrol etmek için ağ anahtarına bir ICMP paketi göndermeye yarar.
  • SNMP Ping - Ağ anahtarının belirli bir topluluk dizesi için SNMP'ye yanıt verip vermediğini kontrol etmeye yarar.
  • Resolve DNS - Ağ anahtarının DNS adını çözümlemeye yarar.
  • Resolve MAC Address - Ağ anahtarının MAC adresini almaya yarar.
  • Trace Route - Ağ anahtarının ağ yolunu bulmaya yarar.
  • System Explorer - Bir ağ anahtarının anlık görüntüsü, CPU, Disk Alanı, Bellek detayları gibi tüm detayları almaya yarar.

Desteklenen Anahtar Türleri

Ağ Anahtarı Port Haritalandırma aracı, aşağıdaki tedarikçilerin anahtarlarını desteklediğini doğrulamak üzere test edilmiştir:

Cisco Nortel HP
Foundry Extreme Networks Intel
DLink Huawei 3com Allied Telesyn
Alcatel Force 10 Dell

Yukarıda bahsedilen anahtarlar dışında, Ağ Anahtarı Port Haritalandırma aracı, SNMP etkin tüm cihazları destekler.

Ücretsiz Ağ Anahtarı Port Haritalandırma Aracı

Ağ Anahtarı Port Haritalandırma aracı, OpUtils ücretsiz sürümünde tek bir ağ anahtarını haritalandırmak için kullanılabilir. Ücretsiz sürümde kullanılabilecek araçlar hakkında daha fazla bilgi için Ücretsiz Ağ Araçlarına göz atın.

Daha fazla bilgi için çevrim içi yardım bölümündeki Ağ Anahtarı Port Haritalandırma Aracı konusuna göz atın. Sorun gidermeyle ilgili ipuçları için Ağ Anahtarı Port Haritalandırma Aracı Bilgi Tabanına göz atın.