The End of Life (EOL) and End of Sale (EOS) feature in Network Configuration Manager (NCM) enables administrators to track the lifecycle of all network devices and plan timely replacements. By integrating vendor data, it provides complete visibility into hardware support timelines, ensuring that no unsupported device remains unnoticed in your infrastructure.
The EOL/EOS dashboard gives a unified view of your devices categorized by their lifecycle stage. From expired to active devices, the dashboard helps you assess replacement priorities, verify device data, and generate reports for audits or planning. You can access this feature from the EOL tab in the top menu.
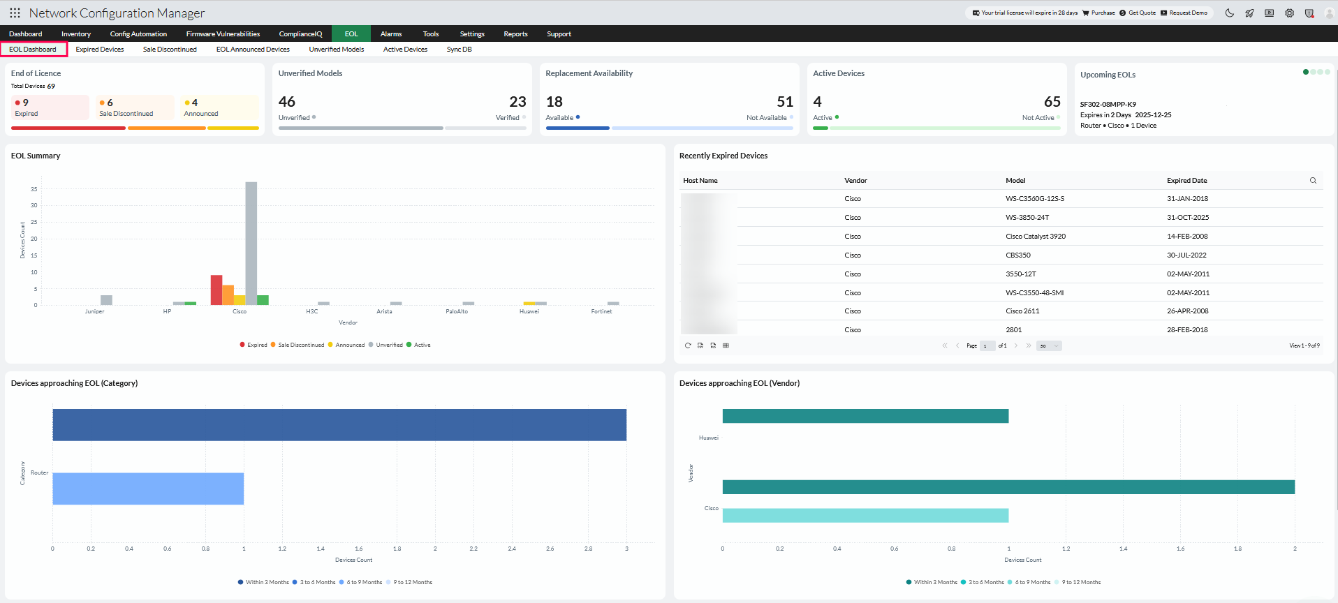
The EOL Dashboard offers a comprehensive snapshot of your network's lifecycle distribution, vendor coverage, and replacement readiness. It helps identify devices nearing end-of-support and provides insights for proactive lifecycle management.
The stats section at the top of the dashboard provides a quick overview of your network's lifecycle status. It highlights:
These metrics give administrators an immediate understanding of lifecycle risks and help prioritize corrective actions.
Lists devices that will reach their End of Life within the next 12 months. This proactive view helps you plan hardware replacements, and migration strategies ahead of time.
Shows the lifecycle status of all managed devices—categorized as Expired, Sale Discontinued, Announced, Unverified, or Active. This summary provides an at-a-glance understanding of the network's overall EOL condition.
Lists devices whose support period has ended based on vendor EOL data. The table displays the host name, vendor, model, and expired date to help assess unsupported devices and plan replacements.
Visual representations of devices that are expected to reach EOL within the next year, grouped by both device category and vendor. These charts help identify which hardware types or brands are most affected by upcoming lifecycle expirations.
Displays devices with identified replacement products or models across all lifecycle statuses, except Unverified and Active, helping administrators plan upgrades using vendor-provided data.
Displays devices whose model information is missing, incomplete, or not match vendor records. This may occur if the model name was entered incorrectly or not populated during backup.
To resolve this, raise a support ticket from within this section and request an EOL/EOS database update to verify and correct the device data.
Lists devices whose sale and support periods have ended as per vendor data. These devices are no longer backed by the manufacturer and should be replaced at the earliest.
NCM automatically identifies replacement models for expired devices using the latest vendor database. This helps administrators find compatible alternatives without manual research, streamlining hardware planning and procurement.
Includes devices whose sale has been discontinued, but vendor support is still active. These are operational but approaching their end-of-support date.
Displays devices that vendors have announced for future discontinuation. These entries allow you to prepare for upcoming lifecycle events and plan replacements in advance.
Shows devices whose model information is incomplete or mismatched with vendor records, often due to incorrect model naming or missing entries.
From this section, you can raise a support ticket using Request EOL/EOS DB update. A list of SysOIDs and other device details will be sent to the NCM support team, who will review the discrepancies and update any missing or incorrect information in the NCM data center.
Lists devices that are fully supported by the vendor with no EOL or EOS announcements. These devices are up-to-date and compliant with vendor lifecycle policies.
The EOL/EOS database in NCM is regularly updated to ensure accurate lifecycle tracking. You can manage database synchronization using the following options:
In closed or isolated network environments, Network Configuration Manager cannot automatically retrieve EOL and EOS information from vendor data sources. In such cases, the EOL/EOS database must be updated through a manual import.
Note: Modifying or editing the EOL/EOS data dump may corrupt the EOL lifecycle database maintained in Network Configuration Manager.
Thank you for your feedback!