Windows Hyper-V management requires Hyper server performance management tools. One such tool is the Hyper-V Manager - a VM management tool that comes bundled with the Microsoft Hyper-V. It is a basic tool that lets you create, delete, and manage VMs, virtual hard disks (VHDs), and more. You can also configure Hyper-V Manager to suit your virtualization needs. With the organizations' ever-increasing IT demands, the Hyper-V Manager is still an un-evolved tool that barely meets today's virtual environment management requirements. Effective Hyper-V management tools require the following:

  • Centralized monitoring for effortless management
  • Dedicated Hyper-V performance monitors for Windows & Linux guest operating systems
  • Ability to identify zombie VMs
  • Dependency mapping to detect performance bottlenecks
  • Reporting to assess virtual environment performance
  • Advanced fault management capabilities

In reality, an IT infrastructure has more than a Hyper-V environment and has diverse hardware from multiple vendors for definite functions. It is not cost-efficient to employ multiple management tools, so what you need is a hybrid monitoring and management tool.

ManageEngine OpManager: The hybrid Hyper-V management tool

OpManager is an all-inclusive Hyper-V performance monitoring tool designed to manage multiple Hyper-V environments. OpManager provides dedicated Hyper-V monitoring tools such as Hyper-V host monitors, individual VM monitors, Hyper-V reports, Hyper-V dashboards, Hyper-V mapper, and more that aid in easy management.

Centralized Hyper-V performance monitoring dashboards

Hyper-V performance monitoring - ManageEngine OpManager

It is nearly impossible for a network administrator to make any strategic decision without understanding the big picture, in this case, the availability and health of the Hyper-V environment. With OpManager's Hyper-V-specific dashboards, you can monitor the status of your Windows virtual environment—all in one place. The Hyper-V dashboard lists devices by maximum resource consumption, which helps you keep tabs on your VM and hosts taking up maximum resources, and helps you prevent performance bottlenecks.

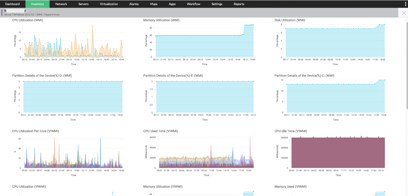
More than 40 dedicated Hyper-V performance monitors

Hyper-V monitoring software - ManageEngine OpManager

Microsoft Hyper-V enables the creation of VMs with Windows OS and other OSs, but it supports the WMI protocol only. This leaves you with zero visibility into your VMs running on Linux operating systems. OpManager uses protocols such as WMI, CLI, SNMP, and more which help in monitoring the performance of the Hyper-V servers, as well as the VMs running on Windows and Linux operating systems. With more than 40, dedicated Hyper-V performance monitors, you can monitor CPU, memory, Disk I/O, network usage of VMs, and hosts.

Identify zombie VMs and tackle performance degradation with ease

Hyper-V performance monitoring software - ManageEngine OpManager

Zombie VMs consume resources, without performing any useful work. This leaves critical VMs running business applications with little to no resources. Also, the network administrator is unable to delete the VMs without knowing why it was created in the first place. An increasing number of Zombie VMs can lead to VM sprawl, which eventually causes performance degradation. This can be eliminated by tracking the VMs. OpManager's Hyper-V management tool generates a Hyper-V inventory which helps you track the VMs and the resources they use in real time. OpManager ensures the identification and elimination of potential VM problems. 

Leverage Hyper-V mapping to gain visibility into VM relationships

Hyper-V management tool  - ManageEngine OpManager

Whenever a Hyper-V environment is discovered, OpManager automatically creates a Hyper-V map. This helps IT admins visualize their Hyper-V architecture. The maps also enable the users to map dependencies between various entities, such as VMs to host, VMs to datastore, and hosts to the data store in real time. When OpManager raises an alert on the performance of any physical storage device, you can pinpoint the hosts and VMs in the Hyper-V infrastructure that will be affected with the help of Hyper-V maps. Additionally, the Hyper-V mapper scans the IT infrastructure periodically and automatically updates the dependency maps. This helps network admins make informed decisions.

Intelligent Hyper-V reports to better manage VM resources

Hyper-V reports - ManageEngine OpManager

Hyper-V reports provide comprehensive data on your Hyper-V environment. This helps you track the performance of your VMs over any desired period, and assess your Hyper-V environments, so you can quickly deploy VMs to address future needs. Hyper-V reports in OpManager are highly customizable. With OpManager, you can generate, schedule, and email reports, and export them as PDFs and Excel spreadsheets.

Advanced Hyper-V fault monitoring and management

Hyper-V manager - ManageEngine OpManager

If the Hyper-V faults are not attended in time, the Hyper-V environment might encounter performance issues which could eventually lead to a Hyper-V crash. To avert this, you can leverage OpManager's Alarm Escalation. Alarm Escalation enables you to escalate Hyper-V alerts to a higher authority if the alarm is not acknowledged. With the customization capabilities in Alarm Escalation, you can select the desired Hyper-V server(s), define conditions, and escalate alarms to individuals based on your preferences. You can also notify Hyper-V faults via SMS and e-mails, Slack channels, and more directly within OpManager.

FAQs on Hyper-V management tools

What is Hyper-V?

+

Why is Hyper-V management important?

+

Build equipped and safe Hyper-V environment with OpManager

Download 30-day free trial

Customer reviews

OpManager
OpManager - 10 Steps Ahead Of The Competition, One Step Away From Being Unequalled.
- Network Services Manager, Government Organization
Review Role: Infrastructure and OperationsCompany Size: Gov't/PS/ED 5,000 - 50,000 Employees
"I have a long-standing relationship with ManageEngine. OpManager has always missed one or two features that would make it truly the best tool on the market, but over it is the most comprehensive and easy to use the product on the market."
OpManager
Easy Implementation, Excellent Support & Lower Cost Tool
- Team Lead, IT Service Industry
Review Role: Infrastructure and OperationsCompany Size: 500M - 1B USD
"We have been using OpManager since 2011 and our overall experience has been excellent. The tool plays a vital role in providing the value to our organisation and to the customers we are supporting. The support is excellent and staff takes full responsibilities in resolving the issues. Innovation is never stopping and clearly visible with newer versions"
OpManager
Easy Implementation With A Feature Rich Catalogue, Support Has Some Room For Improvement
- NOC Manager in IT Service Industry
Review Role: Program and Portfolio ManagementCompany Size: 500M - 1B USD
"The vendor has been supporting during the implementation & POC phases providing trial licenses. Feature requests and feedback is usually acted upon swiftly. There was sufficient vendor support during the implementation phase. After deployment, the support is more than adequate, where the vendor could make some improvements."
OpManager
Great Monitoring Tool
- CIO in Finance Industry
Review Role: CIOCompany Size: 1B - 3B USD
"Manage Engine provides a suite of tools that have made improvements to the availability of our internal applications. From monitoring, management and alerting, we have been able to peak performance within our data center."
OpManager
Simple Implementation, Easy To Use. Very Intuitive.
- Principal Engineer in IT Services
Review Role: Enterprise Architecture and Technology InnovationCompany Size: 250M - 500M USD
"Manage Engine support was helpful and responsive to all our queries"
 
 

Case Studies - OpManager

OpManager

Hinduja Global Solutions saves $3 million a year using OpManager

Industry: IT

Hinduja Global Solutions (HGS) is an Indian business process management (BPM) organization headquartered in Bangalore and part of the Hinduja Group. HGS combines technology-powered automation, analytics, and digital services focusing on back office proces

Learn more

OpManager

USA-Based Healthcare Organization Monitor's Network Devices Using OpManager and Network Configuration Manager

Industry: Healthcare

One of the largest radiology groups in the nation, with a team of more than 200 board-certified radiologists, provides more than 50 hospital and specialty clinic partners with on-site radiology coverage and interpretations.

Learn more

OpManager

Netherlands-based real estate data company avoids system downtime using OpManager and Firewall Analyzer

Industry: Real Estate

Vabi is a Netherlands-based company that provides "real estate data in order, for everyone." Since 1972, the company has focused on making software that calculates the performance of buildings. It has since then widened its scope from making calculations

Learn more

OpManager

Global news and media company

Industry: Telecommunication and Media

Bonita uses OpManager to monitor their network infrastructure and clear bottlenecks

Learn more

OpManager

Bonita

Industry: Businesses and Services

Bonita uses OpManager to monitor their network infrastructure and clear bottlenecks

Learn more

OpManager

Thorp Reed & Armstrong

Industry : Government

Randy S. Hollaway from Thorp Reed & Armstrong relies on OpManager for prompt alerts and reports

Learn more
 
 
 
 Pricing  Get Quote