Tracking the usage of your Amazon Web Services (AWS) and estimating their costs can be a challenge, but with help from a cloud monitoring tool like Applications Manager, you can tackle this challenge with confidence. By aggregating the financial statistics of all AWS resources you use from Amazon Cloudwatch, Applications Manager presents a unified view of costs incurred with a tax breakdown on the Amazon billing console. This makes it easier for your teams to gain visibility into the cost and usage of AWS products.
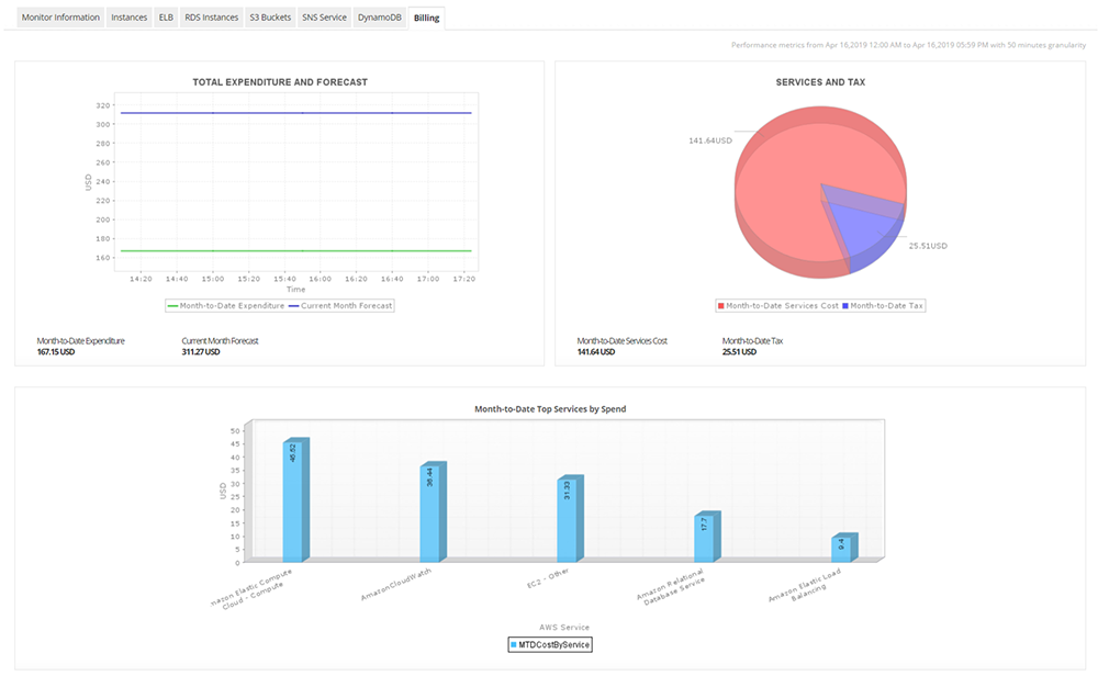
Applications Manager lets you view AWS monetary data as graphical representations for easy understanding particularly stats about expenditure and forecast, and services and taxes.
Expenditure and forecast graphs show costs incurred through a specific day of the month, and help you forecast costs through the entire month. Services and tax graphs give you the breakdown of the total cost of AWS services and taxes levied for the services.
"Month-to-Date Top Services by Spend" graphs provide you with extensive financial information at a glance. Knowing where you spend most of your money and making informed decisions about your monthly AWS budget helps you to stick to your budget.

Applications Manager helps keep your budget in check by notifying you whenever it extends beyond a specific value. You can set threshold values for various cost attributes, such as individual service cost, month-to-date expenditure, forecast cost, month-to-date services cost, and month-to-date tax. You'll receive alerts whenever the set values are exceeded.

Applications Manager's Amazon monitoring support provides comprehensive reports on various attributes to help you make educated decisions about AWS. Analyze your consumption trends with trend analysis reports that include historical data, heat charts, and statistical analysis.

See below for information related to other Amazon services that Applications Manager monitors:
It allows us to track crucial metrics such as response times, resource utilization, error rates, and transaction performance. The real-time monitoring alerts promptly notify us of any issues or anomalies, enabling us to take immediate action.
Reviewer Role: Research and Development
Trusted by over 6000+ businesses globally