Ensure smooth application operation and maximized business value with real-time visibility across your production environments with DevOps monitoring. Applications Manager's DevOps monitoring tool empowers DevOps teams with comprehensive monitoring through real-time data, customizable dashboards, and smart alerts. It integrates seamlessly with existing tool-chains, fostering collaboration and data-driven decision-making. Applications Manager empowers DevOps and SRE teams to proactively identify and resolve issues which translate to enhanced reliability, improved efficiency, and accelerated application development cycles for your organization. DevOps monitoring provides end-to-end visibility across infrastructure, applications, containers, microservices, and more enabling faster incident response and improved deployment success rates.
By implementing Applications Manager's DevOps monitoring solution, organizations can:
DevOps monitoring is indispensable when it comes to observability. It equips organizations with the necessary insights to manage and operate their IT infrastructure and applications within the dynamic digital landscape. Incorporating DevOps monitoring in observability strategies ensures that organizations meet strategic objectives and mitigate operational risks.
DevOps monitoring tools empower teams to:
An infrastructure monitor is an absolute necessity in any organization that employs technology to back its business. As part of DevOps application monitoring, it acts as a sentry that detects unsteady performance and ensures that organizations can prevent surprise downtime. It helps guarantee the availability, performance, and reliability of the underlying components that power software delivery pipelines and applications. This includes servers, cloud services, containers, networks, databases, IaC, and storage.
A good infrastructure monitoring tool must be able to do the following:
ManageEngine Applications Manager's infrastructure monitoring capabilities exceed most tools available in the market, as it supports over 150+ technologies spanning servers, cloud, containers, websites, web servers, applications, databases, VMs, converged infrastructure, services, big data elements, middleware & messaging components and ERP applications. It also fulfills all the prerequisites mentioned above, making it the ideal monitoring solution for IT infrastructure.

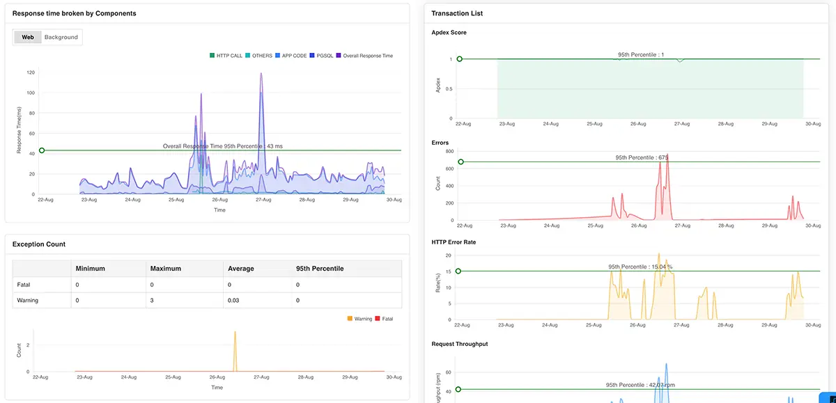
Another aspect of DevOps monitoring is application performance monitoring (APM). It serves as a vital instrument within the DevOps toolkit, ensuring optimal application performance, availability, and user experience throughout the software delivery lifecycle. Application performance management enables DevOps admins to track and monitor all facets of an application.
Modern APM tools like Applications Manager's DevOps application performance monitoring extend beyond basic metrics, offering advanced features like transaction tracing, code-level instrumentation, and real-user monitoring. These features provide granular insights into application behavior and user interactions, enabling a comprehensive understanding of the user experience. Its application management capabilities enable DevOps teams to monitor DevOps applications, analyze their performance, and identify imminent problems such as slow-running queries, saturated resources, and high latency.
With Applications Manager's APM tool, DevOps admins can:
Synthetic monitoring empowers DevOps teams to proactively identify and fix performance issues before they impact users by simulating the user's journey through applications and websites. Applications Manager features Real Browser Monitor(RBM) which empowers you to gain deep insights into user behavior through its customizable DevOps monitoring dashboard. This allows you to understand how users interact with your applications and identify potential areas for improvement. It helps measure metrics like response times, availability, and functionality of apps and websites before deployment to address potential issues that may arise.

This wing of DevOps monitoring increases the visibility into the underlying operations and provides a comprehensive view of the application performance. By mandating synthetic monitoring in your DevOps monitoring strategy, you can vastly improve the performance, reliability, and uptime of your applications. Furthermore, synthetic monitoring integrates seamlessly with CI/CD pipelines. This enables validation of application changes and deployments, ensuring new releases are free of performance regressions or functional issues.
By proactively identifying issues before they impact real users, synthetic monitoring empowers DevOps teams to:
The main aim of DevOps monitoring is to make sure the DevOps pipeline remains unhindered by external factors. Continuous improvement, efficiency, and reliability are hallmarks of a successful DevOps practice.DevOps monitoring empowers development and operations teams to work collaboratively by providing real-time visibility into the entire software delivery pipeline.
With the aid of a DevOps monitor software, you reap benefits such as:
Leveraging the insights garnered from comprehensive DevOps monitoring translates to gains in the form of business value. Here's how:
By definition, DevOps monitoring is the practice of continuously tracking the performance, availability, and health of infrastructure, applications, and pipelines to ensure reliable software delivery and operational efficiency. With Applications Manager's DevOps monitoring tool, you can receive timely alerts in case of performance issues, and generate reports for periodic performance analysis.
The goal of DevOps is the rapid delivery of software. In order to ensure a smooth development cycle, it is imperative to identify and resolve potential issues quickly. Since various teams are working collectively, an insight into all the underlying operations always is indispensable. Continuous DevOps monitoring pipeline helps admins identify and solve crucial problems instantaneously with the help of various DevOps monitoring operations that constitute tracking or observability.
Looking to find the best DevOps monitoring tool in the market? Look no further; choose Applications Manager to perform continuous DevOps monitoring efficiently. It's free for 30 days and is easy to install.
It allows us to track crucial metrics such as response times, resource utilization, error rates, and transaction performance. The real-time monitoring alerts promptly notify us of any issues or anomalies, enabling us to take immediate action.
Reviewer Role: Research and Development