Da die Technologie immer komplexer wird, der Wettbewerb unter Unternehmen härter und Kunden Dienstausfälle immer weniger akzeptieren, ist die Effizienz des IT-Betriebs entscheidend für Wachstum, Gewinn und Erfolg. Ein Ausfall der IT-Infrastruktur – vor einigen Jahrzehnten noch kein so großes Problem – bedeutet heute unter Umständen Verluste in Millionenhöhe sowie für Unternehmen jeder Größe Geschäftseinbußen und Ansehensverlust.
Ein effizienter, einheitlicher IT-Betrieb ist heute eine Notwendigkeit und Ihr Unternehmen kann von einem stabilen, skalierbaren System für das IT-Betrieb-Monitoring nur profitieren.
Jeder IT-Administrator wird Ihnen bestätigen, dass das IT-Betrieb-Monitoring keine leichte Aufgabe ist. Hierbei kann ziemlich viel ziemlich schnell schief gehen. Die folgende Aufzählung kritischer Probleme zeigt, wie wichtig eine proaktive Strategie für das IT-Betrieb-Monitoring ist:
Angesichts dieser Tücken ist das IT-Betrieb-Monitoring für Administratoren unverzichtbar, um rund um die Uhr dafür zu sorgen, dass der IT-Betrieb vor Bedrohungen und Problemen geschützt ist und die wachsenden Anforderungen der Unternehmen erfüllt werden.
Hatten Sie auch schon einmal mit Notfällen im IT-Betrieb zu kämpfen?
Ausfälle gibt es immer wieder und wir würden gern erfahren, wie Sie damit umgegangen sind. Sprechen Sie noch heute mit uns. Wir würden Ihnen gern dabei helfen, Ihre Strategie für das IT-Infrastruktur-Monitoring zu optimieren.
ManageEngine OpManager Nexus ist eine integrierte Software für das hybride IT-Betrieb-Monitoring, mit der IT-Administratoren eine maximale Betriebszeit sicherstellen können, damit das Unternehmen wettbewerbsfähig bleibt. OpManager Nexus bietet unter anderem die folgenden Funktionen für das IT-Betrieb-Monitoring und -Management:
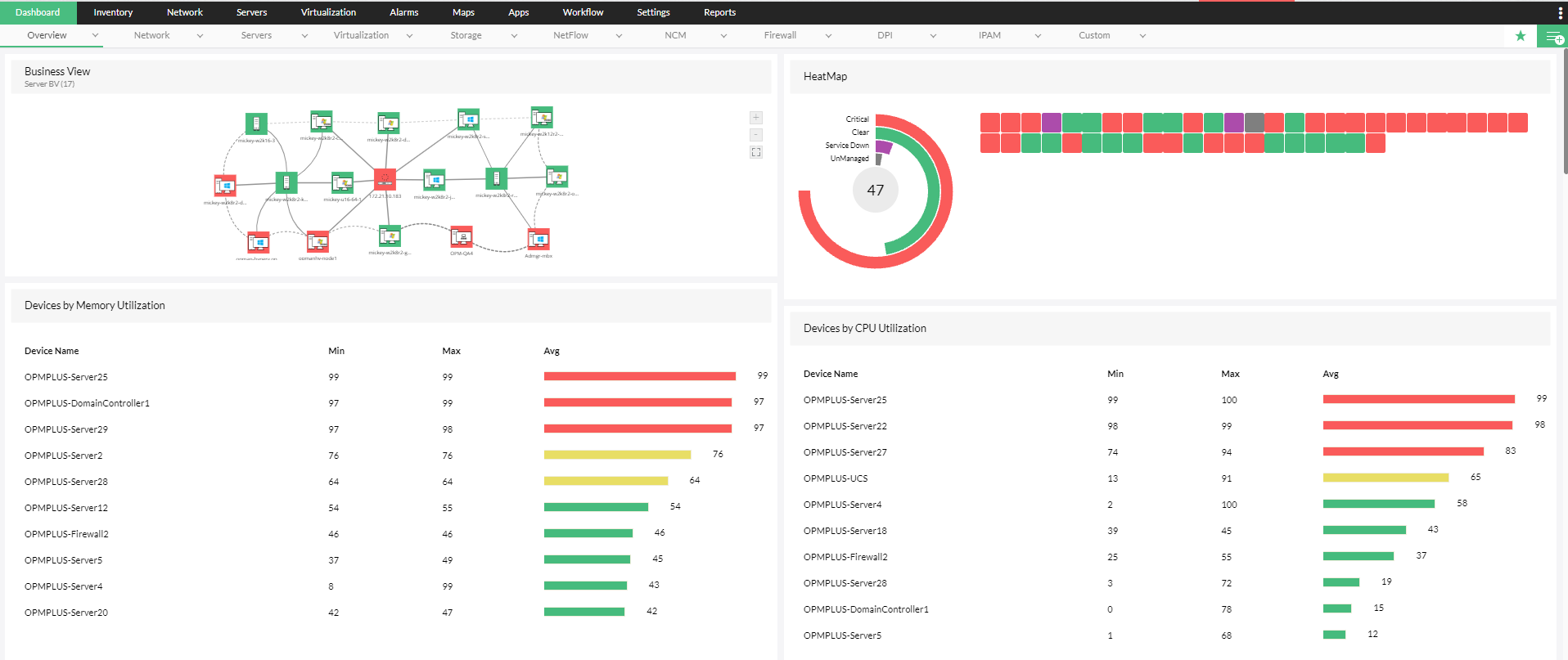
OpManager Nexus bietet mehr als 200 Monitoring-Metriken wie Geräteleistung, CPU- und Speicherauslastung und unterstützt die Verwaltung von Konfigurationen auf mehr als 10.000 Geräten wie Servern, Routern, Switches, Load-Balancern und Firewalls. Neben der Überwachung kritischer Parameter rund um die Uhr hilft OpManager Nexus IT-Administratoren auch dabei, die Einhaltung von Datenschutz- und Sicherheitsbestimmungen wie HIPAA und SOX zu gewährleisten.
Mit OpManager Nexus lassen sich sowohl physische Server wichtiger Anbieter wie Dell, Cisco, HP und IBM überwachen als auch der IT-Betrieb auf virtuellen Servern. Das Monitoring von Nutanix-, VMware- und Microsoft Hypervisor-Geräten wird unterstützt. IT-Administratoren können so nicht nur die Verfügbarkeit im Blick behalten, sondern auch Probleme wie den Wildwuchs virtueller Maschinen (VMs) verhindern, indem sie den virtuellen Speicher kontinuierlich verwalten, Engpässe bei Hosts und VMs ermitteln, das grundlegende Fehlermanagement automatisieren und die virtuelle Architektur mithilfe proaktiver, informativer Ansichten visualisieren.
Die Bandbreite ist ein wichtiger Aspekt des IT-Betriebs. Probleme in diesem Bereich sind nicht leicht zu beheben. Wenn bei der Bandbreite die falschen Prioritäten gesetzt werden, führt dies zu einem unausgewogenen Ressourcenverbrauch, der Verlangsamung geschäftskritischer Anwendungen und sogar zu Ausfällen. Mit dem OpManager Nexus-Modul für das Bandbreitenmanagement können Administratoren den Bandbreitenverbrauch mithilfe aktueller Technologien wie sFlow, NetFlow und jFlow überwachen. Dies ist sowohl auf Geräte- als auch auf Benutzerebene möglich. Außerdem können sie proaktiv Anomalien identifizieren und Verkehrsmuster beeinflussen. Für IT-Administratoren bietet das OpManager Nexus-Modul für das Bandbreitenmanagement die Lösung für sämtliche Bandbreitenprobleme.
Da immer mehr Unternehmen auf die Cloud setzen, sollte die proaktive Überwachung der Leistung und Benutzerfreundlichkeit cloudbasierter Anwendungen ein Ziel des IT-Teams auf dem Weg zu einer zuverlässigen Strategie für das IT-Betrieb-Monitoring sein. Darüber hinaus ist es wichtig, dass Anwendungs- und Netzwerkteams auf dieselben Daten zugreifen können, um einen einheitlichen IT-Betrieb zu gewährleisten. Das OpManager Nexus-Modul für das Anwendungsmanagement überwacht wichtige Instanzen gängiger Cloud-Anwendungen wie Amazon, GCP, Azure, Microsoft 365 und Oracle Cloud. Außerdem können Administratoren die Benutzerfreundlichkeit überwachen, die Leistung über einen bestimmten Zeitraum hinweg aufzeichnen, die bisherige Leistung analysieren und Maßnahmen ergreifen, um Leistungsengpässe bei Anwendungen zu vermeiden.
Nur die Leistungsmetriken zu verfolgen, reicht nicht aus. Das OpManager Nexus-Modul für die Netzwerk-Konfigurationsverwaltung ermöglicht eine proaktive Änderungsüberwachung, durch die Administratoren Änderungen rund um die Uhr im Blick behalten können, damit das Unternehmen wettbewerbsfähig bleibt. Mithilfe eines Systems für die rollenbasierte Zugriffskontrolle können sie die Änderungsverfolgung rationalisieren, die Auswirkungen von Änderungen testen, die Einhaltung wichtiger Konformitätsstandards auf Geräten überwachen sowie Konfigurationsänderungen auf mehrere Geräte übertragen.
Die größte Gefahr für den proaktiven IT-Betrieb ist nicht geringe Leistung, sondern unzureichende Sicherheitssysteme. Der gängigste Einstiegspunkt in Netzwerksysteme, die Firewall, ist auch am anfälligsten für Sicherheitsprobleme. Mit OpManager Nexus können Sie Firewall-Regeln und -Richtlinien überwachen, veraltete Regeln identifizieren, neue Regeln an die Firewall übertragen und die Einhaltung wichtiger Sicherheitsvorgaben durch die Firewall sicherstellen. Durch das Entfernen veralteter Regeln, das Überwachen wichtiger Firewall-Richtlinien rund um die Uhr und das Compliance-Monitoring der Firewall-Geräte hinsichtlich gängiger Standards lassen sich mit OpManager Nexus die größten Sicherheitslücken im IT-Betrieb schließen. OpManager Nexus sorgt nicht nur für Sicherheit, sondern verhindert mit seinem Firewall-Analyse-Modul auch, dass der IT-Betrieb unter Leistungsengpässen aufgrund von Sicherheitslücken leidet.
Die richtigen Metriken zu überwachen, ist der eine Teil des IT-Betrieb-Monitorings. Der andere besteht darin, die richtige Person zur richtigen Zeit zu informieren, damit sie entsprechende Maßnahmen ergreift. Hierbei werden IT-Administratoren durch die erweiterten Warnmeldungen und Benachrichtigungen in OpManager Nexus unterstützt. OpManager Nexus bietet ein leistungsstarkes schwellenwertbasiertes Warnsystem auf mehreren Ebenen, über das Warnmeldungen zu kritischen überwachten Daten ausgegeben werden. Dies verringert den manuellen Aufwand und steigert die Effizienz des IT-Betrieb-Monitorings durch KI-basierte Schwellenwerte. Damit die Warnmeldungen die richtigen Adressaten zur richtigen Zeit erreichen, sendet OpManager Nexus, ein effizientes Tool für das IT-Betrieb-Monitoring, Benachrichtigungen über mehrere Kanäle, darunter E-Mail, SMS und Slack. Warnmeldungen können auch als Tickets an ITSM-Tools übermittelt werden, damit Techniker vor Ort die Probleme beheben können.
Monitoring bedeutet, „etwas über einen bestimmten Zeitraum hinweg zu beobachten und zu prüfen, um zu sehen, wie es sich entwickelt, damit ggf. notwendige Änderungen vorgenommen werden können“. Während sofortige Warnmeldungen dazu beitragen können, das aktuelle Problem zu beheben, lässt sich die grundlegende Problematik nur lösen, wenn aus Langzeitdaten die richtigen Schlüsse gezogen werden. OpManager Nexus bietet auf mehreren Ebenen schwellenwertbasierte Warnmeldungen sowie KI-basierte Schwellenwertvorschläge. Außerdem stehen Administratoren hilfreiche Berichte zur Verfügung, um die Effizienz ihrer IT-Betriebsstrategie zu evaluieren. Sie können Berichte zu verschiedenen Metriken wie Leistung, Bandbreite und Änderungsmanagement erstellen. Auch benutzerdefinierte Berichte sind möglich, um Zusammenhänge zwischen mehreren Säulen des IT-Betriebs aufzudecken. Anhand der aus diesen Berichten gewonnenen Erkenntnisse können Unternehmen die Effektivität ihres IT-Betriebs und den ROI ihrer Investitionen steigern.



OpManager Nexus hat bereits zahlreiche Administratoren weltweit bei der Gestaltung einer proaktiven Strategie für das IT-Betrieb-Monitoring unterstützt, wodurch die Unternehmen teure Ausfälle vermeiden konnten. Wir zeigen Ihnen gern deren Erfahrungsberichte, aber noch besser wäre es, wenn Sie die Vorteile von OpManager Nexus selbst erleben. Holen Sie sich die kostenlose Testversion von OpManager Nexus.