SAP Business One est un logiciel de gestion d’entreprise largement utilisé et rentable, adopté par de nombreuses organisations pour optimiser les fonctions critiques de leurs activités. Étant donné son importance stratégique, les interruptions imprévues de ce logiciel peuvent avoir des conséquences majeures sur vos opérations. Pour garantir la continuité de vos activités, il est indispensable de disposer d’un outil de surveillance complet et en temps réel dédié à SAP Business One.
Avec la solution de Surveillance SAP d'Applications Manager, visualisez en un coup d'œil l'état de santé, la disponibilité et les informations système de votre serveur ERP SAP Business One. Surveillez les métriques essentielles telles que l'utilisation de la mémoire et du processeur pour évaluer les performances globales de votre serveur ERP. Accédez également à des données détaillées, comme les files d'attente de la base de données (DB) et les messages DBQ, pour une meilleure gestion et optimisation.

Le System Landscape Directory (SLD) est un référentiel centralisé contenant des informations clés sur l’environnement de votre système. Avec le logiciel de surveillance SAP Business One ERP d’Applications Manager, suivez et gérez efficacement les SLD dans votre système. Accédez à des détails essentiels, tels que le nom, le type et l’adaptateur utilisé. Recevez des alertes instantanées en cas de panne de connectivité, afin d’intervenir avant que cela n’impacte les systèmes enregistrés auprès du SLD.

L’un des principaux avantages de SAP Business One ERP est sa capacité à simplifier la création de scénarios. Un scénario représente une demande de service interne et définit la manière dont celle-ci est traitée dans le workflow. Chaque scénario peut inclure plusieurs étapes de traitement interne, contribuant ainsi à de nombreuses fonctions critiques de l’entreprise. Cependant, tout problème survenant au cours de ces étapes peut avoir des répercussions sur l’entreprise et les utilisateurs finaux.
Le moniteur SAP Business One d’Applications Manager permet de suivre les métriques associées aux étapes critiques du processus, notamment les étapes interrompues en raison d’erreurs, celles arrêtées manuellement ou celles suspendues suite à un rétablissement. Ces fonctionnalités aident les administrateurs à détecter, gérer et résoudre les problèmes instantanément, garantissant ainsi la fluidité des opérations.

Le BizStore est une couche de persistance où sont stockés tous les documents pertinents liés au cadre d'intégration et aux scénarios créés. Applications Manager surveille diverses métriques liées au BizStore, telles que le nombre d’ensembles de données, de groupes et de documents disponibles. Ces informations permettent de suivre efficacement l’état et la disponibilité des ressources dans le BizStore. Obtenez des informations sur le taux d'accès au cache du document et analysez-le afin d'améliorer la vitesse et les performances.

Avec l’outil de surveillance SAP Business One d’Applications Manager, suivez les utilisateurs du système, leurs rôles et leur statut. Configurez des alarmes pour la métrique Days to Expire et recevez des alertes en temps réel lorsqu’un rôle utilisateur est sur le point d’expirer, permettant ainsi d’éviter que des utilisateurs ne soient désactivés ou verrouillés.

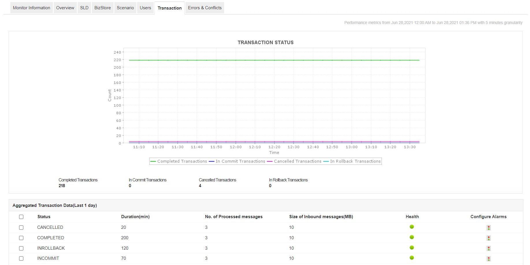
Le logiciel de surveillance SAP Business One d’Applications Manager permet également de suivre et de contrôler toutes les transactions dans le système. Une augmentation inhabituelle du nombre de transactions annulées peut indiquer un problème sous-jacent. En identifiant et en résolvant rapidement ces anomalies, vous évitez qu’elles n’interfèrent avec le fonctionnement des services d’intégration.

Avec le moniteur SAP Business One d’Applications Manager, suivez en temps réel le nombre d’erreurs et de conflits dans votre ERP. Analysez les types d’erreurs et de conflits rencontrés, et résolvez-les rapidement pour prévenir les pannes imprévues et garantir le bon fonctionnement de vos opérations.


Avec Applications Manager, vous pouvez obtenir une visibilité complète sur les indicateurs de performance interne du serveur ERP SAP Business One. Lancez-vous dès maintenant avec une version d'essai gratuite de 30 jours.