Monitor de ancho de banda de red gratis
- Identifique los principales conversadores en su red por protocolo, aplicación y dirección IP.
- Identifique las conversaciones responsables de tráfico anómalo o excesivo.
- Monitoree el uso del tráfico por velocidad, volumen, uso y paquetes.

Monitoree 2 interfaces para siempre. Nunca caduca.
Únase a la liga de más de 10 000 clientes complacidos.
¿Por qué utilizar el monitoreo del ancho de banda del tráfico de la red basado en flujos?
El monitoreo basado en flujos exporta flujos desde routers, switches y firewalls para recopilar información sobre el tráfico que atraviesa la red. Al ser compatible con varios flujos en el mercado como NetFlow, sFlow, jFlow, IPFIX, Appflow, NetStream etc., NetFlow Analyzer, nuestro software gratuito para el monitoreo del ancho de banda, analiza el tráfico que fluye a través de la red e identifica cualquier tráfico no esperado o anómalo, o el exceso del ancho de banda.
Ventajas del monitoreo de flujo sobre otros:
- Analice el uso del tráfico por aplicaciones, usuarios, protocolos y QoS.
- Detecte y resuelva problemas más rápidamente con detalles a nivel conversación.
- Suministra diagnósticos en tiempo real con una granularidad de hasta minuto.
- Requiere menos almacenamiento de datos en comparación con otras técnicas de monitoreo.
- Suministra información exacta sobre el uso del ancho de banda para tomar decisiones críticas.
- Es compatible con tecnologías avanzadas, como NBAR, que da información de carga útil dentro de los paquetes para su análisis.
- Detecta amenazas de seguridad en la red.
Profundice en el tráfico de su red con el monitor para el ancho de banda de la red gratuito
NetFlow Analyzer es una herramienta gratuita basada en flujos para el monitoreo del ancho de banda para Windows y Linux que le ayuda a monitorear y analizar el tráfico de su red, y a resolver problemas del ancho de banda en tiempo real.
Obtenga una vista general del flujo de tráfico de su red
- Exporte flujos (NetFlow, sFlow, jFlow, cFlow, IPFIX, etc.) desde todos los dispositivos para ver los principales conversadores de la red.
- Cree dashboards personalizados para añadir widgets importantes a su vista del NOC
Examine detalladamente los detalles del tráfico de la interfaz
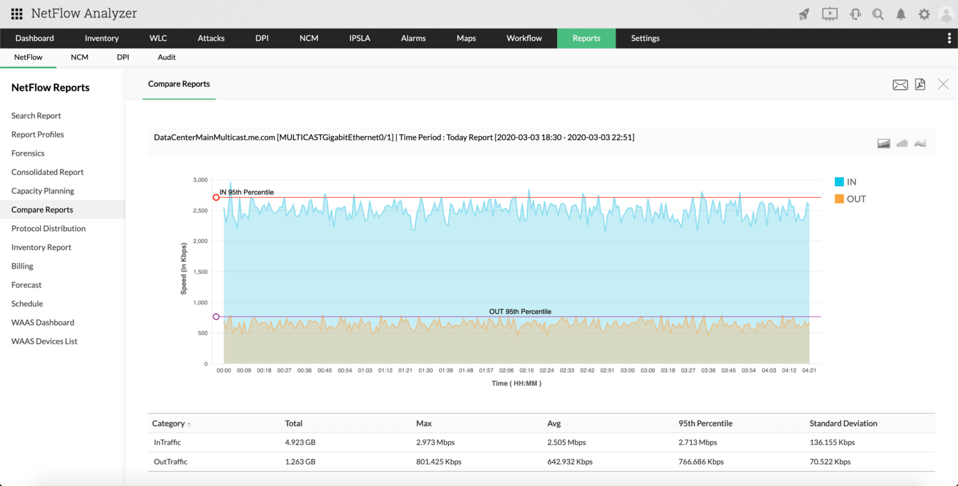
- Monitoree el uso del tráfico por interfaz y encuentre las principales aplicaciones, fuente y destino, y QoS responsable
- Verifique los picos de tráfico inusuales en la red y examine detalladamente los detalles de las conversaciones.
Identifique la causa raíz del problema con informes de tráfico
- Indague en los informes de tráfico para ver el acaparamiento del ancho de banda y corríjalo más rápido.
- Programe informes mensuales para estar actualizado sobre el uso del ancho de banda con este monitor para el uso del ancho de banda gratuito.
Obtenga alertas sobre la vulneración de umbrales de tráfico
- Defina umbrales y obtenga notificaciones sobre las vulneraciones del uso del tráfico.
- Establezca alarmas con base en la gravedad y asigne un técnico relacionado.
Compruebe nuestro monitor para el ancho de banda gratuito
Con la herramienta gratuita NetFlow Analyzer, nuestro monitor para el ancho de banda de la red gratuito, usted monitoreará y analizará el tráfico para hasta 2 interfaces gratis. ¡Descárguelo y úselo para siempre!
¿Desea monitorear más interfaces?
Pruebe nuestro paquete básico gratuito de análisis del ancho de banda con 10 interfaces; y puede adaptarlo según la necesidad de su red.