VoIP (Voice over Internet Protocol, voz sobre protocolo de internet) es un término general para designar una familia de tecnologías de transmisión para la entrega de comunicaciones de voz a través de redes IP como Internet u otras redes de conmutación de paquetes.
La mayoría de las empresas están migrando gradualmente a la tecnología VoIP debido a su eficiencia de ancho de banda y bajo costo. Todas las comunicaciones (llamadas telefónicas, faxes, correo de voz, correo electrónico, conferencias web y mucho más) pueden tratarse como unidades discretas. VoIP transmite las comunicaciones de voz y datos a través de una única red, lo que puede reducir significativamente los costes de infraestructura.

En la comunicación de voz basada en VoIP, la señal de voz analógica se convierte al formato digital, que a su vez se convierte en paquetes de protocolo de Internet (IP). Estos paquetes IP se transmiten a través de Internet. El proceso anterior funciona a la inversa en el extremo receptor.
La mayor preocupación para cualquier empresa que utilice VoIP para sus comunicaciones de voz es la calidad. La fluctuación, la latencia y la pérdida de paquetes afectan la calidad de la comunicación de voz que se transmite. Por lo tanto, es necesario monitorear la VoIP para mantener la calidad de las comunicaciones de voz garantizando que los valores de fluctuación, latencia y pérdida de paquetes no superen el umbral.
Dashboard de ruta de llamada principal: Los widgets de ruta de llamada principal muestran las ubicaciones y sus destinos junto con los detalles de fluctuación, latencia y pérdida de paquetes. Enumera los detalles de las rutas de llamada incorrectas en su red VoIP y clasifica las rutas de llamada principales por fluctuación, latencia, MOS y pérdida de paquetes.
|
Resumen general del monitor de VoIP Esta lista muestra los detalles de ruta, MOS, RTT, latencia, fluctuación y pérdida de paquetes para cada una de las diferentes rutas presentes en la red VoIP. Estos valores se actualizan en cada sondeo. También se muestra la disponibilidad y la próxima hora de sondeo.
|
Gráfico de historial MOS mín./máx. El gráfico de historial de MOS (puntuación de opinión media) proporciona los valores de fluctuación mín./máx. A lo largo del tiempo para medir la calidad de las llamadas con base en una escala del 1 al 5. Este gráfico ayuda a conocer las estadísticas de calidad de llamada para la ruta seleccionada.
|
Gráfico de disponibilidad de VoIP El gráfico de disponibilidad muestra el estado de disponibilidad como un porcentaje para un período de tiempo determinado y la inaccesibilidad de los datos sondeados.
|
Gráfico de fluctuación positiva y negativa de VoIP Monitoree la fluctuación en tiempo real para cada ruta desde el origen hasta el destino y examine en detalle para ver los picos repentinos en el gráfico de fluctuación.
|
Gráfico de historial de tiempo de ida y vuelta de VoIP Monitoree el RTT mínimo, máximo y medio para comprobar el retardo de tiempo en la comunicación para solucionar los problemas relacionados con la calidad de voz.
|
Gráfico de pérdida de paquetes de VoIP Monitoree la pérdida de paquetes para saber cuántos paquetes se están descartando y cómo afectan a la calidad de la conexión de llamada establecida.
|
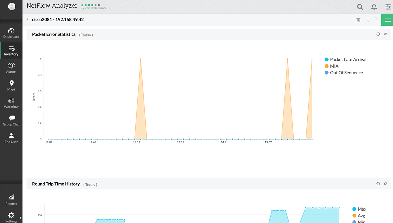
Gráfico de estadísticas de errores de VoIP Monitoree los errores como el retardo en la llegada de paquetes, MIA y paquetes fuera de secuencia durante el período de tiempo seleccionado para detectar conexiones de comunicación incorrectas. |
Escenario
Una empresa con sede en los Estados Unidos recientemente pasó de PSTN a una tecnología basada en VoIP. El administrador de la red ha recibido muchas quejas sobre la comunicación de voz. Su personal se queja de la disminución en la calidad de las comunicaciones de voz. La disminución de la calidad se refleja directamente en las interrupciones de la comunicación y efectos de eco. El administrador de red no puede establecer el origen del problema. Se le sugiere probar ManageEngine NetFlow Analyzer, que tiene la función de monitoreo de VoIP. El administrador de red instala ManageEngine NetFlow Analyzer para monitorear el ancho de banda e identificar las razones de la disminución en la calidad de las comunicaciones de voz. La herramienta de monitoreo utiliza Cisco IPSLA para monitorear la VoIP. El monitoreo de VoIP permite visualizar los datos por fluctuación, latencia, pérdida de paquetes y MOS. El administrador de red utiliza el monitor de VoIP de ManageEngine NetFlow Analyzer para ver el rendimiento de las llamadas principales por ubicación. Hace clic en una ruta de llamada principal para ver los detalles de la ruta de llamada y los detalles del umbral. También ve la representación gráfica de MOS, fluctuación, latencia, pérdida de paquetes y tiempo de ida y vuelta de esa ruta de llamada en particular. La red se monitorea en diferentes intervalos de tiempo y se recopilan los datos. Estos datos se utilizan para evaluar el rendimiento de la red y para solucionar problemas.
Nota: Los informes de VoIP están disponible como un complemento (add-on). Esta función estará disponible durante el período de prueba de 30 días, después se debe solicitar una licencia por separado para el complemento de VoIP.
NetFlow Analyzer es un recopilador de flujos de NetFlow, sFlow, jFlow (y más) que tiene integrado un motor de análisis. NetFlow Analyzer es un software (para Windows y Linux), que no requiere sondeos o probes de hardware y que puede descargar, usar en su entorno de red y evaluar durante 30 días. Consulte los siguientes enlaces útiles para entender mejor la forma en que NetFlow Analyzer puede ayudarlo a comprender el tráfico de red y la utilización del ancho de banda.