Monitoreo de UPS (Fuente de alimentación ininterrumpida) con OpManager

Monitorear y gestionar la fuente de alimentación es fundamental para garantizar que sus sistemas de red sigan funcionando en caso de una interrupción. El monitoreo de la fuente de alimentación ininterrumpida (UPS) desempeña un papel fundamental para el funcionamiento de una organización. El monitoreo proactivo de la UPS lo ayuda a afrontar los apagones sin interrupciones. Un software eficaz para el monitoreo de energía de la UPS le brinda información crítica sobre la carga de la batería, el rendimiento y le envía alertas en casos críticos. Dependiendo del tamaño de la red, puede actualizar su sistema de energía para manejar las interrupciones prolongadas. También puede configurar el software de monitoreo de la UPS para recibir alertas si es necesario reemplazar la batería o si la batería no puede cumplir con los requisitos de una red. Las herramientas de monitoreo de UPS son esenciales para que su red esté 100% disponible.

Monitoree la UPS con OpManager

OpManager lo ayuda a simplificar la gestión de energía para toda su red. Es fundamental monitorear sus sistemas de energía en tiempo real para reducir las interrupciones no planificadas y lograr una disponibilidad del 100%. OpManager le notifica sobre cualquier corte de energía o apagado inminente del servidor en tiempo real y reduce el riesgo de pérdida de datos debido a los eventos que causan fallas de energía significativas. Esto permite gestionar y solucionar rápidamente los problemas de la red, el servidor y las interrupciones del servicio. 
Con OpManager, puede:

  • Descubrir y clasificar automáticamente los dispositivos UPS.
  • Monitorear y controlar el rendimiento de la UPS y la batería durante un período de tiempo.
  • Recibir alertas personalizadas y evitar las interrupciones de la red / el servidor.
  • Generar informes y auditar los eventos de gestión de energía.
  • Monitoreo de UPS - ManageEngine OpManager

Monitoreo del rendimiento de la UPS

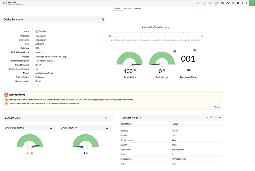
OpManager descubre y clasifica automáticamente los dispositivos UPS. Cuando se descubre un dispositivo UPS, OpManager asocia automáticamente algunos monitores integrados a los dispositivos según los proveedores, los cuales determinan el estado de la batería, la salud de la batería, el tiempo de ejecución de la batería, el último resultado de la prueba, los voltios de salida, la corriente de salida y la última autocomprobación datos. OpManager también controla el estado de conexión (voltaje de la línea de entrada y salida). OpManager monitorea la UPS usando el protocolo SNMP que permite recopilar de forma estandarizada la información sobre los dispositivos conectados a la red. OpManager es un completo sistema de monitoreo de UPS que le permite crear plantillas personalizadas que se pueden asociar con un dispositivo UPS para controlar el estado y el rendimiento o un aspecto particular del dispositivo.

  • Monitoreo del rendimiento de UPS - ManageEngine OpManager
  • Supervisión del rendimiento de UPS - ManageEngine OpManager
PrevNext
 

ícono de soporte - ManageEngine OpManager

Monitoree la UPS y las métricas de la UPS relacionadas con OpManager, el software integral para gestionar la energía de la UPS.
Solicite una demostración a nuestros expertos técnicos y aprenda cómo puede hacerlo.

Alertas de monitoreo de UPS

OpManager ofrece alertas y notificaciones personalizadas en tiempo real. También puede configurar umbrales para los monitores de UPS y recibir solo las alertas que necesita ver. Tener una herramienta proactiva para monitorear las fallas de red como OpManager lo ayuda a identificar la causa raíz de cualquier problema de monitoreo de UPS y solucionarlo antes de que afecte la disponibilidad de la red. Todas las alarmas están codificadas por colores y los administradores pueden ver el historial de eventos asociado con la alarma. OpManager puede notificarle por SMS y / o correo electrónico cada vez que se active una alarma. Realice un seguimiento a la gestión de energía y analice las estadísticas críticas relacionadas con la gestión de la batería para tomar el control de la energía de su red.

  • Monitoreo de alarmas de UPS - ManageEngine OpManager
  • Monitoreo de alertas de UPS - ManageEngine OpManager
PrevNext

Informes y dashboard para el monitoreo de UPS

OpManager lo ayuda a ver rápidamente el estado de los sistemas de energía y UPS en su red al proporcionar un resumen de alto nivel de todas las métricas relacionadas en forma de widgets. Todos los widgets se pueden personalizar y también se pueden crear dashboards adicionales específicos para el usuario. Toda la información y los datos también se pueden generar como un informe que se puede utilizar para la auditoría. OpManager tiene más de 100 perfiles de informes integrados y también permite programar los informes.

Zona de videos
OpManager Customer Videos
Conociendo ManageEngine OpManager
  • opm-video2Empresas Fonalledas monitorea su red con OpManager
    opm-video3Institución financiera de Ecuador gestiona sus redes con OpManager
  • opm-video4César Iglesias administra sus redes y operaciones de TI con OpManager
    opm-video5BAC Honduras logró visibilidad completa de su infraestructura con OpManager
  • opm-video4Assertus gestiona y protege su red con OpManager y EventLog Analyzer