Güç kaynağı izleme ve yönetimi, herhangi bir kesinti durumunda ağ sistemlerinizin çalışır durumda olmasını sağlamak için gereklidir. Kesintisiz Güç Kaynağı (UPS) izleme, bir kuruluşun işleyişinde ayrılmaz bir rol oynar. Proaktif UPS izleme, elektrik kesintisini herhangi bir kesinti yaşanmadan atlatmanıza yardımcı olur. Etkili bir UPS güç izleme yazılımı, size batarya şarjı ve performansı ile ilgili kritik bilgiler verir ve uyarılar gönderir. Ağın büyüklüğüne göre, güç sisteminizi uzun süreli kesintilerin altından kalkabilecek şekilde yükseltebilirsiniz. UPS izleme yazılımı, bir bataryanın değiştirilmesi gerektiğinde veya batarya ağın gereksinimlerini karşılayamadığında sizi uyaracak şekilde de konfigüre edilebilir. UPS izleme araçları, ağınızın %100 çalışma süresini devam ettirmek için çok önemlidir.

OpManager ile UPS İzleme

UPS monitoring - ManageEngine OpManager

OpManager tüm ağınız için güç yönetimini basitleştirmenize yardımcı olur. Güç sistemlerinizin gerçek zamanlı olarak izlenmesi, plansız kesintilerin azaltılması ve %100 çalışma süresinin elde edilmesi için çok önemlidir. OpManager, herhangi bir güç kesintisini veya muhtemel sunucu kapanmasını gerçek zamanlı olarak size bildirir ve büyük güç kesintilerine neden olan olaylar nedeniyle veri kaybı riskini azaltır. Bu da ağ, sunucu ve hizmet kesintilerinin daha hızlı çözülmesini ve ele alınmasını sağlar.

OpManager ile şunları yapabilirsiniz:

  • UPS cihazlarını otomatik olarak keşfedip sınıflandırın.
  • Zaman içindeki UPS ve batarya performansını izleyin.
  • Özelleştirilmiş uyarılar alın ve ağ/sunucu arıza süresini önleyin.
  • Raporlar oluşturun ve güç yönetimi olaylarını denetleyin.

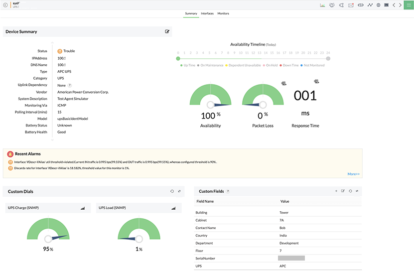
UPS performans izleme: Bataryanın performans metriklerine kolaylıkla ulaşıp takip edin.

UPS Performance Monitoring - ManageEngine OpManager
UPS Monitoring - ManageEngine OpManager
 
 

OpManager UPS cihazlarını otomatik olarak keşfedip sınıflandırır. Bir UPS cihazı keşfedildiğinde OpManager, batarya sağlık durumu, batarya durumu, batarya çalışma süresi, son test sonucu, çıkış voltları, çıkış akımı ve son otomatik test verilerini alan satıcılara dayalı birkaç dahili monitörü otomatik olarak cihazlarla ilişkilendirir. Link durumu (giriş ve çıkış hattı voltajı) da OpManager tarafından izlenir. OpManager, ağa bağlı cihazlar ile ilgili bilgilerin standart şekilde toplanmasını sağlayan SNMP protokolünü kullanarak UPS'i izler. OpManager, cihaz durumunu ve performansını veya belirli bir yönünü takip etmek için bir UPS cihazıyla ilişkilendirilebilecek özel şablonlar oluşturmanıza olanak tanıyan kapsamlı bir UPS izleme sistemidir.

UPS izleme uyarıları

UPS Monitoring - ManageEngine OpManager
UPS Monitoring - ManageEngine OpManager
 
 

OpManager gerçek zamanlı özelleştirilmiş uyarılar ve bildirimler sunar. Ayrıca UPS monitörleri için eşikler konfigüre edebilir ve yalnızca görmeniz gereken uyarıları alabilirsiniz. OpManager gibi bir proaktif ağ arıza izleme aracına sahip olunması, herhangi bir UPS izleme sorununun temel nedenini belirlemenize ve sorunu, ağ çalışma süresini etkilemeden önce çözmenize yardımcı olur. Verilen tüm uyarılar renk kodludur ve yöneticiler uyarıyla ilişkili olay geçmişini görüntüleyebilir. OpManager’ın bildirim mekanizması, uyarı verildiğinde sizi SMS ve/veya e-posta yoluyla bilgilendirebilir. Ağınızın gücünü kontrol altına almak için güç yönetimini takip edin ve kritik batarya yönetimi istatistiklerini analiz edin.

UPS izleme gösterge paneli ve raporları: UPS ve güç sistemlerinin durumuna göz atın.

OpManager, ilgili tüm metriklerin widget'lar şeklinde üst düzey bir anlık görüntüsünü sağlayarak ağınızdaki UPS ve güç sistemlerinin durumunu hızla görüntülemenize yardımcı olur. Tüm widget'lar özelleştirilebilir ve ayrıca kullanıcıya özel ek gösterge tabloları oluşturulabilir. Tüm bilgi ve veriler, denetim için kullanılabilecek bir rapor olarak da oluşturulabilir. 100'den fazla yerleşik raporlama profiline sahip olan OpManager, raporları zamanlama seçeneğini de sunar.

OpManager'ın UPS monitörü ile UPS çalışma süresini kontrol altında tutarak kesintisiz ağ operasyonları sağlayın.

30 günlük ücretsiz deneme sürümünü indirin.

Müşteri gözden geçirmeleri

OpManager
OpManager - Rekabetin 10 Adım Önünde, Benzersiz Olmaktan 1 Adım Ötede
- Ağ Hizmetleri Müdürü, Devlet Kuruluşu
Gözden Geçirme Rolü: Altyapı ve Operasyonlar Şirket Büyüklüğü: Devlet/PS/ED 5,000 - 50,000 Çalışan
ManageEngine ile uzun süreli bir ilişkim var. OpManager kendisini piyasadaki en iyi araç haline getirecek bir-iki özelliği her zaman kaçırsa da piyasadaki en kapsamlı ve kullanımı kolay üründür.
OpManager
Kolay Uygulama, Mükemmel Destek; Düşük Maliyetli Araç
- Ekip Lideri, IT Hizmet Sektörü
Gözden Geçirme Rolü: Altyapı ve Operasyonlar Şirket Büyüklüğü: 500M - 1B USD
OpManager'ı 2011’den beri kullanıyoruz ve deneyimimiz genel olarak mükemmel. Bu araç, kuruluşumuza ve desteklediğimiz müşterilere değer sağlamada hayati bir rol oynuyor. Verilen destek mükemmel ve çalışanlar, sorunların çözümünde tam sorumluluk üstleniyor. Yenilikler hiç durmaz ve yeni sürümlerle açıkça görülebilir.
OpManager
Zengin Özellikli Katalogla Kolay Uygulama, Destek Birkaç Noktada İyileştirilebilir
- IT Hizmet Sektöründe NOC Yöneticisi
Gözden Geçirme Rolü: Program ve Portföy Yönetimi Şirket Büyüklüğü: 500M - 1B USD
Satıcı, deneme lisansları sağlayarak uygulama POC aşamaları sırasında destek vermiştir. Özellik talepleri ve geri bildirimler genellikle hızla işleme koyulur. Uygulama aşamasında yeterli satıcı desteği sağlandı. Konuşlandırma sonrası destek fazlasıyla yeterli, yine de satıcı bazı iyileştirmeler yapabilir.
OpManager
Muhteşem İzleme Aracı
- Finans Sektöründe CIO
Gözden Geçirme Rolü: CIO Şirket Büyüklüğü: 1B - 3B USD
Manage Engine, dahili uygulamalarımızın kullanılabilirliğinde iyileştirmeler sağlayan bir araç paketi sunuyor. İzleme, yönetim ve uyarı sayesinde veri merkezimizdeki performansı en üst düzeye çıkarabildik.
OpManager
Kolay Uygulama, Kullanım Kolaylığı. Çok Sezgisel.
- IT Hizmetlerinde Baş Mühendis
Gözden Geçirme Rolü: İşletme Mimari ve Teknoloji İnovasyon Şirket Büyüklüğü: 250M - 500M USD
Manage Engine destek ekibi yardımseverdi ve tüm sorularımıza yanıt verdi.
 
 

Case Studies - OpManager

OpManager

Hinduja Global Solutions, OpManager’ı kullanarak yılda 3 milyon dolar tasarruf sağlar.

Sektör: IT

Hinduja Global Solutions (HGS), merkezi Bangalore'da bulunan ve Hinduja Group'un bir parçası olan Hintli bir iş süreci yönetimi (BPM) kuruluşudur. HGS, arka ofis süreçlerine odaklanan teknoloji destekli otomasyon, analitik ve dijital hizmetleri bir araya getiriyor.

OpManager

ABD merkezli Sağlık Kuruluşu Monitörünün OpManager ve Ağ Konfigürasyon Yöneticisini Kullanan Ağ Cihazları

Sektör: Healthcare

200'den fazla kurul sertifikalı radyologdan oluşan ekibiyle ülkedeki en büyük radyoloji gruplarından biri, 50'den fazla hastane ve uzmanlık kliniği ortağına yerinde radyoloji kapsamı ve yorumu sağlıyor.

OpManager

Hollanda merkezli gayrimenkul veri şirketi, OpManager ve Firewall Analyzer’ı kullanarak sistem aksama süresinin önüne geçiyor.

Sektör: Real Estate

Vabi, herkese yönelik gayrimenkul verisi sağlayan Hollanda merkezli bir şirkettir. 1972’den beri yapıların performansını hesaplayan yazılımı üretmeye odaklanmıştır. O dönemden beri faaliyet kapsamını hesaplamaların ötesine taşımıştır.

OpManager

Global haberler ve medya şirketi

Sektör: Telekomünikasyon ve Medya

Bonita, OpManager’ı ağ altyapılarını izlemek ve dar geçitleri ortadan kaldırmak için kullanır.

OpManager

Bonita

Sektör: İşletme ve Hizmetler

Bonita, OpManager’ı ağ altyapılarını izlemek ve dar geçitleri ortadan kaldırmak için kullanır.

OpManager

Thorp Reed & Armstrong

Sektör : Devlet

Thorp Reed & Armstrong’dan Randy S. Hollaway prompt uyarı ve raporları için OpManager’a güvenir.