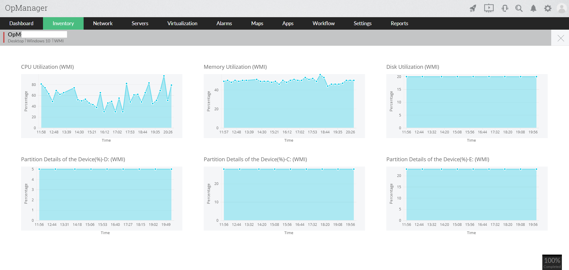
Stay ahead of performance issues in real time
- With OpManager's high-frequency polling watching CPU, memory, uptime, and other metrics in real time, you’ll spot performance spikes instantly.
- Real-time metrics give you early warnings about performance dips, helping applications stay steady across on-prem, cloud, and hybrid setups.
- OpManager tracks installed software and active processes running on the server in real time, so when a process suddenly spikes like a backup job or rogue script, you catch it instantly. IT teams can terminate the process on the spot and prevent the server from slowing down or going offline.



