SD-WAN monitoring
Leverage OpManager's SD-WAN monitoring for uninterrupted connectivity, maximum control and smarter SD-WAN management.
Simplify SD-WAN monitoring with OpManager
Most SD-WAN monitoring solutions can measure WAN performance from one edge device in the SD-WAN to other edge devices. NOC teams will get visibility into the WAN nodes, however, they'll still need to monitor their internal networks separately.
With ManageEngine OpManager, you can monitor both SD-WANs and internal wired and wireless networks. Instead of edge-to-edge SD-WAN monitoring, you get true end-to-end monitoring, including for the LAN, the servers in the data center, and the WAN devices, the clients, and other endpoint devices.You can perform network monitoring, apply QoS policies, gather insights, track network issues, and optimize performance from a single console for your entire IT infrastructure.
Key features of OpManager's SD-WAN Monitoring
Comprehensive SD-WAN monitoring:
OpManager’s Cisco SD-WAN monitoring seamlessly retrieves the health, status, device details, and performance of SD-WAN controllers and edge devices via REST API from Cisco’s native monitoring system. It also provides insights into sites and tunnels, along with basic device information. Additionally, OpManager supports decommissioning alarms for devices that are unresponsive or temporarily unavailable, ensuring complete visibility across your SD-WAN infrastructure.
SD-WAN network overview:
OpManager delivers a detailed SD-WAN network overview, displaying the status and health of WAN edge devices, tunnels, and sites. It also provides key device details such as IP addresses, device types, serial numbers, and more. With just one click, you can drill down into SD-WAN controllers—vManage, vSmart, and vBond to gain deeper insights into your Cisco SD-WAN architecture.
Site and Controller monitoring:
Each SD-WAN device snapshot page includes a "Sites" tab, which represents the physical or logical locations of deployed SD-WAN devices, such as branch offices or data centers. OpManager provides site-specific details, including their status, health, and associated devices. Users can manage/unmanage sites and suppress alarms in bulk as needed. From the snapshot page, you can also access key device details like host name, IP address, device model, serial number, and more.
Tunnel monitoring:
OpManager allows you to set thresholds for critical performance metrics that impact data transmission efficiency and traffic optimization across multiple network paths. Key monitored metrics include tunnel endpoints, health, availability status, QoE (Quality of Experience) score, latency, packet loss, and jitter. Instant alerts notify you when any of these thresholds are breached. Additionally, tunnel-specific performance graphs offer enhanced visibility into network performance.
Advanced reporting:
OpManager’s advanced SD-WAN reporting enables users to create customized reports by selecting performance metrics, applying filters, and choosing specific devices. Reports can be exported, scheduled for periodic delivery, or added as widgets to the SD-WAN dashboard for a real-time overview of network health.
With OpManager’s dynamic SD-WAN monitoring, gain complete control and visibility over your Cisco SD-WAN environment to ensure optimal performance and reliability.
SD-WAN monitoring metrics in OpManager
To monitor your SD-WAN, you need network performance metrics that detail the quality of the network connections irrespective of the path through which it is routed. This gives you a holistic overview of the network paths and makes it easier to maintain QoS terms. With OpManager, you can monitor a range of metrics that can help you understand SD-WAN network quality and customer experience.
Monitoring SD-WAN congestion
- Packet loss : Packet loss occurs due to network congestion, when packets are dropped before they reach their destination. OpManager keeps a record of packet loss for network connections, for each hop in the WAN path, and for the devices in your internal network.
- Latency : Latency is caused by delays in data packets reaching their destination. Latency is highly undesirable in activities such as VoIP calls and video streaming. OpManager monitors latency history for WAN links and generates graphs so that you can visualize the quality of SD-WAN links.
- Response time : Response time and round-trip time are other metrics that provide insights into network congestion. If a particular network link is showing high round-trip time, chances are that packet drops and latency are also high and there is congestion in the network.
Monitoring SD-WAN quality
Network performance insights from the client side is imperative in SD-WAN monitoring to maintain SLA terms and ensure client satisfaction. Monitoring network quality can be done either passively (by monitoring actual traffic) or actively (by synthesizing network traffic to detect issues proactively). OpManager can monitor network quality actively with relevant client experience metrics.
- Jitter : Jitter is a deviation in traffic caused by network congestion events such as packet loss, latency, and slow network speed. Jitter can cause flicker in displays, audio drops, and data loss. OpManager monitors jitter from the source to the destination as well as from the destination to the source.
- Mean opinion score :Mean opinion score (MOS) is a score assigned to measure the quality of VoIP calls, video streams, and screen shares. MOS measures the network quality as experienced by a client. MOS has a predefined scale and is calculated using algorithms.
Monitoring WAN links with OpManager
When it comes to SD-WAN monitoring, three things are important: monitoring end-to-end performance, monitoring hop-by-hop or node-specific performance, and monitoring the health of key WAN infrastructure devices. OpManager has a range of features that help with monitoring each aspect of your WAN to detect performance bottlenecks.
Network path analysis
OpManager can map out your WAN nodes one by one with packet loss and response time statistics for each node using network path analysis profiles. Not only will you be alerted for network congestion, but you can track down the exact node that is causing slowness. For network issues outside your corporate network, you no longer have to search in the dark or blame your ISP.
IP SLA monitoring
OpManager can leverage Cisco's IP SLA technology to synthesize VoIP and WAN traffic between devices. OpManager then monitors critical metrics. Instead of waiting for your clients to experience VoIP and WAN issues, you can detect them proactively and take action.
WAN infrastructure monitoring
OpManager monitors health and performance of WAN infrastructure devices like firewalls, WAN accelerators, and edge routers. OpManager can monitor the CPU, memory, traffic utilization, and hardware health with alerts so that you'll know of any abnormal events that can disrupt your WAN traffic.
Advanced packet analysis
Gain better insights and visibility into your SD-WAN performance and perform deep packet inspection (DPI). Using the NetFlow and Packet Analysis (DPI) modules in OpManager, you can diagnose your traffic utilization, monitor top-talkers, perform traffic shaping, get application- and interface-level packet statistics, etc.
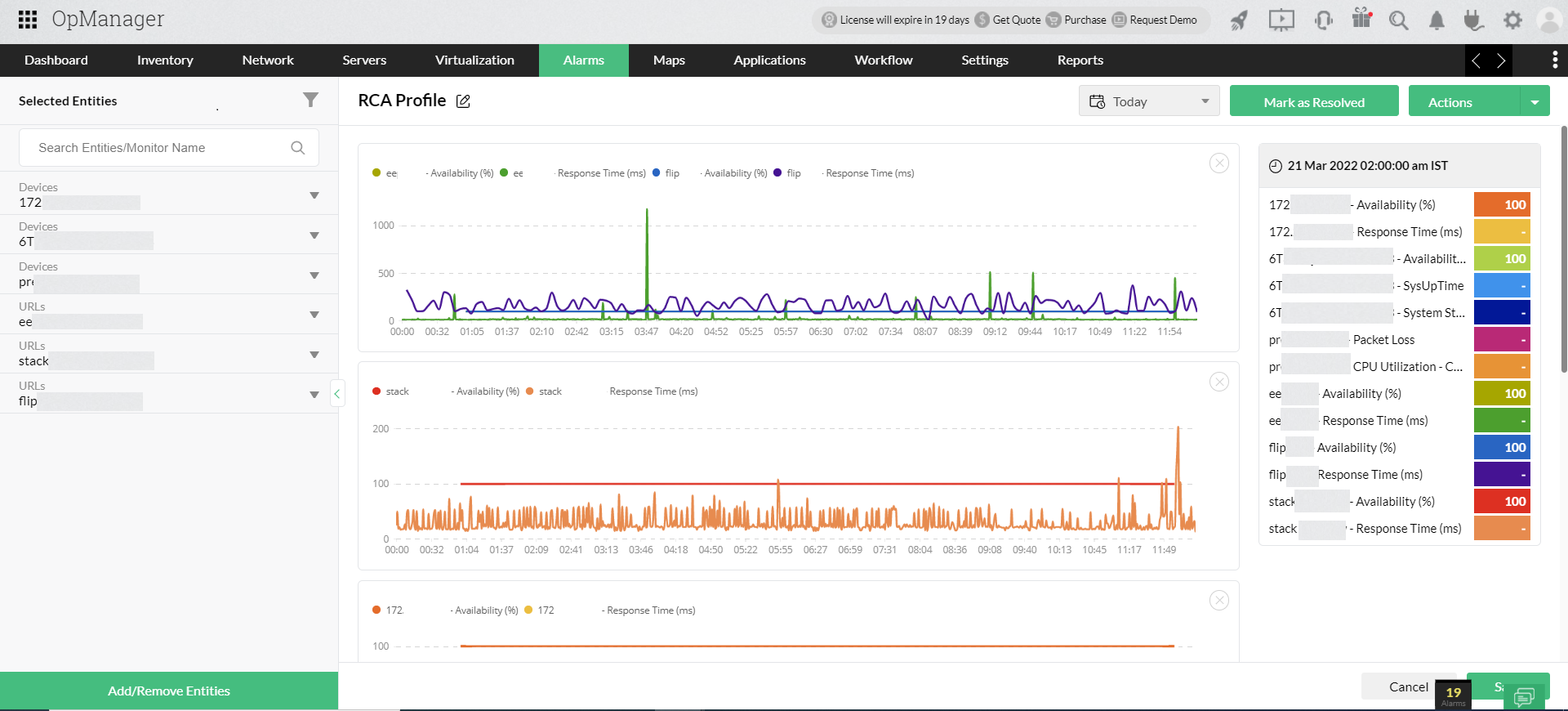
Root cause analysis
Root cause analysis profiles allow you to stack performance metrics side by side to correlate collected data. When your SD-WAN is facing issues, you can compare and correlate metrics from the devices you suspect and track down the root cause instantly.
Benefits of monitoring your SD-WAN with OpManager
Since most WANs vary in terms of infrastructure used and performance requirements, WAN monitoring tools must also be able to adapt to diverse implementations. OpManager features a set of advanced monitoring capabilities that aids IT teams to complement SD-WAN monitoring and optimize performance.
Monitor distributed sites: Its imperative to monitor the different data centers and distributed sites that are associated with your WAN to get proper end-to-end visibility. OpManager's probe-central architecture allows IT teams to monitor multiple locations from a central network operations center. Combined with SD-WAN monitoring, this gives you a holistic view into your IT infrastructure.
Dedicated WAN reports: Reports on your WAN infrastructure and performance is beneficial in measuring performance and planning for the future. OpManager has a range of default reports on WAN path availability, threshold violation, top N reports, history reports, and so on. You can craft custom reports as well to get periodic insights into your WAN implementations.
Multi-vendor support: OpManager supports popular vendors like Cisco, VMware, and Palo Alto with default device templates. Once discovery is completed, OpManager detects the device type and vendor to automatically assign relevant performance monitors to newly discovered devices. OpManager has over 11,500 default device templates and advanced automation and scheduling features.
Data center visualization: OpManager has advanced network visualization features to help map out your network resources. To visualize and monitor the data centers that are part of your SD-WAN infrastructure, you can generate server rack views, data center floor views, network topology maps, and business views.
Cisco Meraki SD-WAN monitoring
Cisco Meraki is Cisco's wireless and WAN virtualization technology that allows IT teams to manage access points, firewalls, cameras, switches, and gateway devices from distributed networks from a single Cisco Meraki controller.
OpManager offers comprehensive Cisco Meraki SD-WAN monitoring, you can discover and monitor each component in your distributed networks, including Meraki Security, Meraki Switches, Meraki Radios, Meraki Vision, and Meraki Gateways as well as the network performance for each distributed site.
You can monitor Cisco Meraki SD-WAN with metrics like:
- Traffic usage.
- Number of devices.
- Number of clients.
- Rogue devices.
- Availability and response time.
OpManager also provides complete visibility into Meraki networks with insights into each network, the devices managed in those networks, rogue devices trying to access the network, and the clients. Read more about Cisco Meraki monitoring.
FAQs on SD-WAN monitoring
What is an SD-WAN?
+
SAn SD-WAN, or software-defined WAN, is a type of WAN virtualization technology where software is used to manage WAN connections between distributed sites, data centers, cloud applications, and users. Traditionally, WAN connections between such sites were managed by internet service providers (ISPs) or through multi-protocol label switching (MPLS) where dedicated private or leased lines were used by the organization.
On the other hand, an SD-WAN manages WAN connections through the internet, cloud gateways, ISP lines, and the MPLS. Therefore, an SD-WAN is more of a central management solution that balances the load between traditional WAN channels to ensure optimal network performance. An SD-WAN also affords better control for IT teams who can use it to perform traffic shaping, manage VPN connections, and ensure QoS compliance.
Why is SD-WAN monitoring necessary?
+
SD-WAN monitoring enables IT teams to keep track of WAN performance and track down any network faults to the exact node in the WAN that's causing the issue. While SD-WAN implementations can often redistribute network loads around bottlenecks intelligently, its imperative that you have oversight. This enables you to perform diagnostics to ensure that whatever caused the bottleneck doesn't happen again.
Monitoring the SD-WAN also gives you visibility to all the components involved in the network, like edge routers, gateway devices, load balancers, firewalls and L3 switches. Knowing the status and role of each SD-WAN component is imperative in managing them efficiently.
Disruption of an SD-WAN, or any WAN installation, can lead to your critical services and applications going down, which should be avoided at all costs. Proactively monitoring your SD-WAN installation gives you an extra layer of protection from outages. Moreover, monitoring also helps you review past performance and reinforce the network as needed.
How does an SD-WAN work?
+
Traditionally, WAN communications were either conducted through leased lines, MPLS, VPNs, or through the internet. Both routing operations, such as receiving and transmitting data packets, as well as control operations, such as preparing routing tables and selecting the best paths, were delegated to the individual nodes or devices in those network paths. However, in the event of an unexpected congestion, they cannot intelligently manage the routing.
With an SD-WAN, the control operations are taken up by a controller while the individual nodes are simply tasked with sending and receiving data packets. This gives the IT teams better control over the WAN and a better chance at optimizing performance.
What are the advantages of an SD-WAN?
+
SD-WAN implementations are cheaper compared to technologies like MPLS. Moreover, SD-WANs are flexible in how they can incorporate multiple WAN technologies and manage them together.
SD-WAN implementations are also suited for cloud migration, as they can connect to a cloud gateway and manage communications with cloud applications effortlessly. Since many organizations are switching to cloud-based and cloud-native architectures, SD-WAN is preferable for them.
What is SD-WAN monitoring?
+
SD-WAN monitoring is a broad term that includes network performance monitoring for WAN nodes; edge devices like routers, cloud applications, VPNs; and WAN performance as a whole. SD-WAN monitoring software on the market often just focus on one part of SD-WAN monitoring. However, it's advisable to manage the SD-WAN from a single monitoring console.
OpManager is an SD-WAN monitoring tool that covers most bases with respect to SD-WAN. OpManager can also monitor the LAN, wireless networks, servers, storage, and virtualization. This allows you to monitor the entirety of your distributed network infrastructure with a single network monitoring tool.
Customer reviews
OpManager
OpManager - 10 Steps Ahead Of The Competition, One Step Away From Being Unequalled.
- Network Services Manager, Government Organization
Review Role: Infrastructure and OperationsCompany Size: Gov't/PS/ED 5,000 - 50,000 Employees
"I have a long-standing relationship with ManageEngine. OpManager has always missed one or two features that would make it truly the best tool on the market, but over it is the most comprehensive and easy to use the product on the market."
OpManager
Easy Implementation, Excellent Support & Lower Cost Tool
- Team Lead, IT Service Industry
Review Role: Infrastructure and OperationsCompany Size: 500M - 1B USD
"We have been using OpManager since 2011 and our overall experience has been excellent. The tool plays a vital role in providing the value to our organisation and to the customers we are supporting. The support is excellent and staff takes full responsibilities in resolving the issues. Innovation is never stopping and clearly visible with newer versions"
OpManager
Easy Implementation With A Feature Rich Catalogue, Support Has Some Room For Improvement
- NOC Manager in IT Service Industry
Review Role: Program and Portfolio ManagementCompany Size: 500M - 1B USD
"The vendor has been supporting during the implementation & POC phases providing trial licenses. Feature requests and feedback is usually acted upon swiftly. There was sufficient vendor support during the implementation phase. After deployment, the support is more than adequate, where the vendor could make some improvements."
OpManager
Great Monitoring Tool
- CIO in Finance Industry
Review Role: CIOCompany Size: 1B - 3B USD
"Manage Engine provides a suite of tools that have made improvements to the availability of our internal applications. From monitoring, management and alerting, we have been able to peak performance within our data center."
OpManager
Simple Implementation, Easy To Use. Very Intuitive.
- Principal Engineer in IT Services
Review Role: Enterprise Architecture and Technology InnovationCompany Size: 250M - 500M USD
"Manage Engine support was helpful and responsive to all our queries"
Case Studies - OpManager
OpManager
Industry: IT
Hinduja Global Solutions (HGS) is an Indian business process management (BPM) organization headquartered in Bangalore and part of the Hinduja Group. HGS combines technology-powered automation, analytics, and digital services focusing on back office proces
Learn more
OpManager
Industry: Healthcare
One of the largest radiology groups in the nation, with a team of more than 200 board-certified radiologists, provides more than 50 hospital and specialty clinic partners with on-site radiology coverage and interpretations.
Learn more
OpManager
Industry: Real Estate
Vabi is a Netherlands-based company that provides "real estate data in order, for everyone." Since 1972, the company has focused on making software that calculates the performance of buildings. It has since then widened its scope from making calculations
Learn more
OpManager
Industry: Telecommunication and Media
Bonita uses OpManager to monitor their network infrastructure and clear bottlenecks
Learn more
OpManager
Industry: Businesses and Services
Bonita uses OpManager to monitor their network infrastructure and clear bottlenecks
Learn more
OpManager
Industry : Government
Randy S. Hollaway from Thorp Reed & Armstrong relies on OpManager for prompt alerts and reports
Learn more