Support
 
PhoneGet Quote
 
Support
 
US Sales: +1 888 720 9500
US Support: +1 844 245 1108
Intl: +1 925 924 9500
Aus: +1 800 631 268
UK: 0800 028 6590
CN: +86 400 660 8680

Direct Inward Dialing: +1 408 916 9890

 
 

Exchange Online health monitoring tool

Without a doubt, Exchange Online eliminates the burden of maintaining your own mail server. But it's still important to get insights into the health of Exchange Online so you can detect issues like service outages that might occur at any given time. You could rely on Microsoft 365's Service Health Dashboard (SHD) for monitoring Exchange Online, or any other Microsoft 365 service, but that wouldn't be very efficient. Here's why.

The Service Health Dashboard is not the solution

The Microsoft 365 SHD allows admins to monitor Exchange Online—along with other Microsoft 365 services—for downtime, incidents, advisories, and so on. One of the key problems with the SHD is that the only people who can see the SHD are system administrators. Since the typical customer isn't a sysadmin, they can't consult the SHD at all, and the SHD includes no email notifications or ways to share reports over email.

There have also been times when the SHD significantly lagged in notifying users about service outages. As more and more organizations are becoming dependent on cloud-sourced services, enterprises are needing to establish their own monitoring setups to get real-time notifications on outages.

Exchange Online monitoring with M365 Security Plus

M365 Security Plus monitors Exchange Online and sends out real-time email alerts when it senses service degradation. It monitors the following Exchange Online features:

  • Sign-in
  • Email delivery
  • Calendar
  • Management and provisioning
  • Voicemail
365 Manager plus Exchange online health monitoring
M365 Security Plus Exchange online owa health
M365 Security Plus Exchange online health incident

M365 Security Plus Exchange online performance

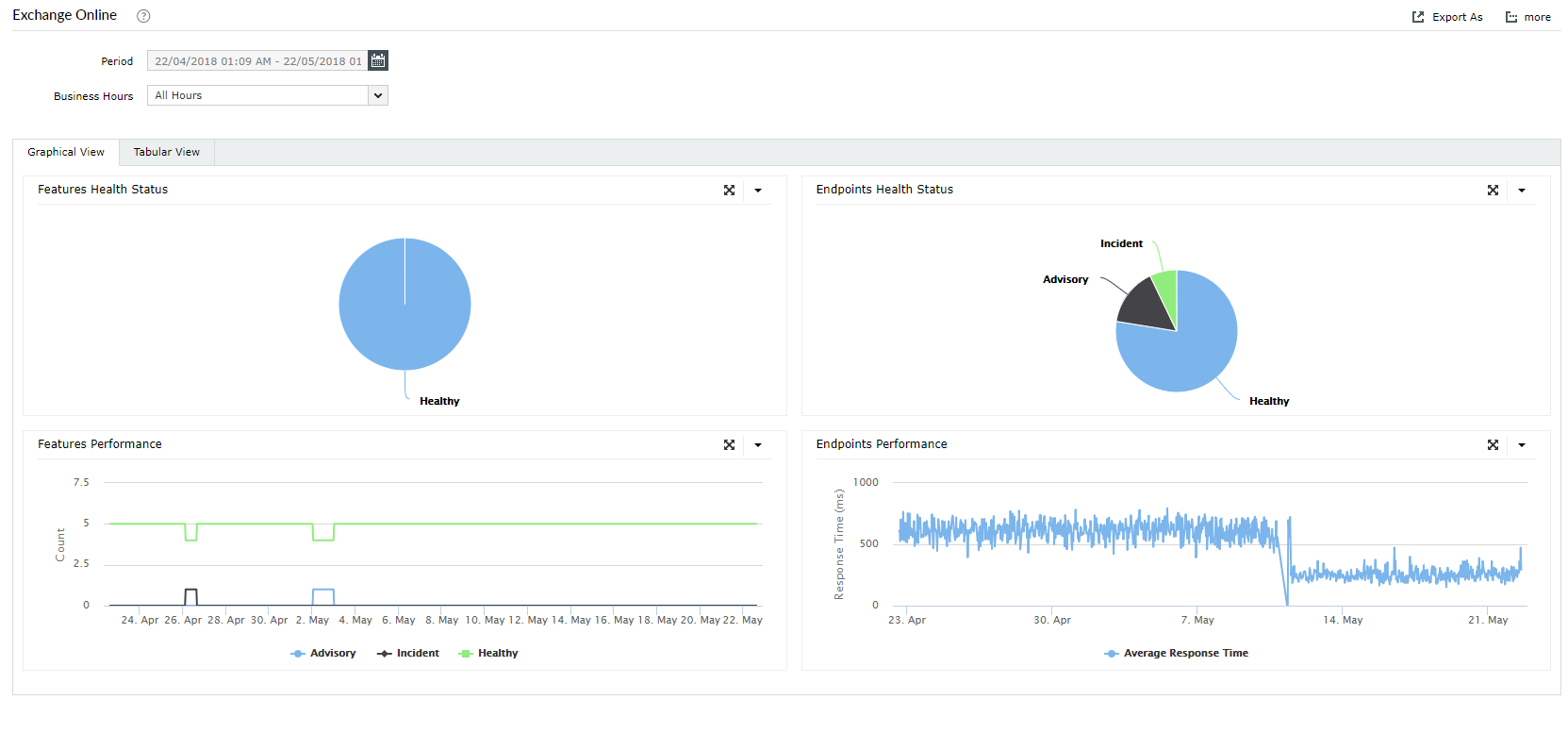
Exchange Online performance monitoring

Slow response times can be caused by everything from DNS resolution problems, to network delays, to application wait times. A Microsoft support ticket won’t help you much if the problem is a network delay caused by your ISP. Likewise, your ISP can't really help with your Microsoft 365 performance problem if the issue is long application wait time. Visibility is the key to developing effective operational processes with Microsoft 365.

M365 Security Plus monitors the endpoints of Exchange Online to keep the availability and performance of the service in check. It provides response time graphs for each endpoint, which helps you understand Exchange Online’s performance over time.

M365 Security Plus Exchange online service outage notification

Highlights of M365 Security Plus

  • Real-time alerts: Get instant email notifications on service incidents.
  • Historical data: Gain access to historical Microsoft 365 service health monitoring data that's older than 30 days.
  • In-depth graphs: View graphs illustrating the health status of Microsoft 365 services to facilitate quick decision-making.

Other services monitoring

Apart from monitoring Exchange Online, M365 Security Plus also monitors the real-time health and performance of:

Best of all, you can view the health status of all services in a single graphical dashboard.

 
A Complete Microsoft 365 Security Solution