ServiceDesk Plus Cloud now includes built-in safeguards for responsible email usage when default native mail address (For example, itdesk@sdp3434.sdpondemand.com) is configured as the sender address.
When using a default native mail address as sender address, sending is restricted to login-enabled recipients for the following license types:
The following behavior applies when the recipient list includes non-login users:
Note: Ensure the configured Reply-To address is a verified domain address in Mail Server Settings. If you experience notification or email delivery failures, check the system logs for details.
(Pre-release: March 26, 2026)








| Permission | Description |
|---|---|
| View | Extension users can view the component but cannot make changes. However, extension admin can edit these components from the extension builder. |
| View and Edit | Extension users can view and edit the component but cannot delete it. These components are referred to as editable components. |

| Script Type | When It Runs |
|---|---|
| Post-authentication script | After a connection is authenticated successfully |
| Pre-revocation script | Before a connection is revoked |














Introduced AI-powered field predictions for the Release module using Zia.
Release Engineer Prediction suggests the most suitable release engineer based on title, description, site, group, impact, urgency, and priority, streamlining assignments and ensuring faster processes.

Risk Prediction predicts the risk value for releases based on title, description, impact, urgency, priority, release type, and emergency helping in better assessment of the process to follow.

The suggestions are shown both when creating/editing a release in the release add/edit form as well as while spot editing an existing release from the details page.
Both features can be enabled under Setup > Zia > Artificial Intelligence > Predictive Features.





| New Field | Field Mapping Support | Criteria Support |
|---|---|---|
| aboutMe | Yes | No |
| imAddresses | Yes | No |
| interests | Yes | No |
| isResourceAccount | Yes | Yes |
| mailNickname | Yes | Yes |
| mySite | Yes | No |
| pastProjects | Yes | No |
| preferredDataLocation | Yes | Yes |
| preferredLanguage | Yes | Yes |
| preferredName | Yes | Yes |
| responsibilities | Yes | No |
| schools | Yes | No |
| securityIdentifier | Yes | No |
| showInAddressList | Yes | No |
| skills | Yes | No |
(Pre-release: March 23, 2026)





Create and customize self-service portals tailored to the needs of different user groups, providing each group with a personalized experience.

If a user is part of several groups, each with a personalized home page, use the Organize feature to define the display sequence. The first active page in the list will be presented to the user. If the highest-priority page is disabled, the next enabled page will be shown instead.







An illustration of Integration Mapping in custom list view criteria


(Pre-release: January 6, 2026)



An Illustration of Comparing a CI from its Details Page



Introducing the CMDB dashboard, a centralized interface that provides a comprehensive view of all configuration items (CIs). You can track CI counts by status and monitor key data quality metrics such as completeness, orphan, and staleness and view associations of CI with other modules.







Help Card in Request Form

icon.

An Illustration of Linking Parent Change

An Illustration of Linking Child Changes
















| Requester Allowed To View | View Permissions |
|---|---|
| All Requests | All Requests |
| All their site requests | Own Site Requests |
| All their department requests | Own Department Requests |
| Only their own requests | Own Requests |


Survey reports now display data based on user roles.
(Pre-release: January 12, 2026)




Administrators can set Ask Zia as the default landing page in the requester portal by enabling Set Ask Zia as the default landing page under Setup > General Settings > Requester Portal > Requester Portal Settings.



We are now introducing a dedicated Finance Desk instance in ServiceDesk Plus Cloud designed to manage and streamline finance-related functions.





| Filter | Description |
|---|---|
| All Reports | Displays all reports |
| Custom Reports | Displays reports generated by users |
| Query Reports | Displays reports generated through query-based configurations |
| My Reports | Displays reports created or owned by the logged-in user |



Wizard Enhancements
| Field | Variables |
|---|---|
| Site |
|
| Group |
|
| Department |
|
| User |
|


Note: You cannot add the age field to consumable templates.











Vendor
Purchases

Contracts
Assets
Purchase Timer Action for Trigger

Contract Timer Action for Trigger

Purchase/Contract Users in Notifications


Triggers for Subentities of Purchases and Contracts


Releases












Zoho Circuit now includes an updated user interface, which is automatically enabled for all users. All existing core functionalities remain unchanged.
This update was rolled out in phases over recent months and is now fully deployed across all data centres where Zoho Circuit is available

The Notify Before range in the Expiry Notification section of the Contract page has been increased from 365 days to 3,650 days, allowing for earlier contract expiry alerts.

| Rule | Module/Entity |
|---|---|
| Business rules | Request tasks, Changes, and change tasks. |
| Workflow pre-action rules | Changes |
\ character.' character.
(Pre-release: November 27, 2025)







(Pre-release: July 31, 2025)
Based on request resources, you can now generate reports in ServiceDesk Plus Cloud and Zoho Analytics, and execute automation rules such as Business Rules, Triggers, Timers, Workflows, and Service Level Agreements.






Note: After merging, all associated software, licenses, license types, and license agreements will be moved to the parent manufacturer.






| Existing Behavior | Behavior Change |
| Software | Software & Licenses |
| Scanned Software | Software |
| License Agreements | Agreements |
| Software Licenses | Licenses |
![]() | ![]() |

Note:

You can now link releases to organize and manage complex deployment scenarios. Additionally, you can set stage-level release dependencies with built-in checks to prevent duplicate or circular links.
Parent release & Sub-release Association: Break a large release initiative into manageable, sequential releases using the Parent - Sub release associations. To do that, in the parent release, go to the Associations tab and add related sub-releases.

Alternatively, in a sub-release, open the Associations tab and link it to a parent release.
From the release list view, you can view the linked releases and their scope.

You can view the dependency between the releases using the Release Dependency option in the parent release.

You can configure release dependency from the Associations tab of the parent release.

Administrators can now:



(Pre-release: October 29, 2025)



| Filter | Variables |
|---|---|
| Request Users |
![]() |
Notification Users (available when Applies to is set to Email responses (from Users)) |
![]() Note: This applies to change, release, and problem notification forms as well. |







We are updating the way you sign in to our application to improve security and provide a more consistent sign-in experience. These changes include:
(Pre-release : September 19, 2025)


Note: This enhancement will apply only to requests merged from now.
The number of selectable additional fields (Multi-Select, Pick List, Check Box, Radio Button) in task layouts is limited to 20.
(Pre-release : September 22, 2025)
(Pre-release : September 02, 2025)
Note: Currently, Workflow Assist does not support User Transitions.
Note that Zia (Zoho-hosted LLM) does not support image input.
Administrators can enable the feature under Setup > Zia > Artificial Intelligence > GenAI Features.
After the feature is enabled, technicians can use the Checklist Generator from the Checklist tab in Requests and Incident Templates, New/Edit Checklist, and Checklist Template forms.
You can also monitor usage trends of the checklist generator in the Zia Dashboard.
You can now execute Zia action commands directly from the ServiceDesk Plus Cloud bot in Microsoft Teams by enabling the Microsoft Teams card in the Integrations page in ServiceDesk Plus Cloud.
Note:
Get real-time, RAG-based solution recommendations from your knowledge base every time you create or edit a request. Relevant suggestions are displayed based on the subject you enter, helping you resolve issues faster and reduce ticket volume.
(Pre-release : August 21, 2025)
Ask Zia, powered by LLM, is now available as a conversational bot, delivering a smarter and interactive experience for users. It supports text, voice, and image inputs, offering a flexible way to interact with the Zia.
By leveraging advanced natural language processing (NLP) and Retrieval-Augmented Generation (RAG) services, Ask Zia streamlines help desk tasks by creating requests, retrieving user-specific requests, fetching contextual solutions from the ServiceDesk Plus Cloud help articles, FAQs, and product best practices, and more.
| Options | Functions | |
|---|---|---|
| Bot Settings |
|
|
| Bot Integrations (SDAdmins only) |
|
|
Note:
External users can now access the ServiceDesk portal via a custom domain (e.g., helpdesk.zylker.com). The custom service URL must be mapped only to a single portal to enable this access.
(Pre-release : July 22, 2025)
| Home | |||||
|---|---|---|---|---|---|
| Devices | Supported Features | ||||
| Mobile Devices |
Note:
| ||||
| Tablet Devices |
Note: Accessibility Control settings will not be applied. | ||||
| Home | |
|---|---|
| Dashboard | Scheduler |
| Focus on one widget at a time and get a bird's eye view of all your key module insights. | A dynamic monthly calendar that supports the functionalities of both Technician Availability Chart and Scheduler. |
![]() | ![]() |
| List View | |
| List View | Actions |
Displays a list of all records across different stages, priorities, and workflows in a module. Use filters to list specific records. | Actions, such as Edit, Merge, Pick Up, etc, are displayed dynamically based on the selected items. |
![]() Column Chooser settings will not reflect on the mobile browser list views. | ![]() |
| Details View | |
| Details Page | Other Details |
| View detailed insights of a record. Use floating panel to view its critical details at a glance. | Initiate conversations, assign tasks, create checklists, upload resolutions, and view all their details — just like web view but faster and easier from a drop-down. |
![]() | ![]() |
| Floating Panel | Actions |
View critical details of a record, such as workflow, task and checklist progress, approval status, associated requests and changes, and more. | Perform various record-specific actions such as Assign, Close, Edit, Merge, Manage Followers, Add Note and Tasks, Share, and more. |
![]() | ![]() |
| Custom View | |
View your personalized list that filters and displays only records matching specific criteria. ![]() | |
An internal error occurs when a technician with a site-restricted role allocates consumables tracked by batch/lot details.
Life cycle transition buttons will now appear in the center panel of the module's details page instead of the right panel, restoring the earlier behavior.
Note: The position of life cycle transition buttons cannot be customized.
(Pre-release : June 03, 2025)
Note: Advanced permissions for Problems are now grouped into Edit permission.
Note: The existing additional fields with system-generated Field Keys (e.g., udf_char1, udf_char2, etc.) will remain unchanged.
Introducing Zia Dashboard, a centralized interface that provides insights on how various Zia-powered features are being used within your ServiceDesk Plus Cloud. It provides a visual summary of the AI-driven features utilized in the application, organized into widgets across Predictive AI, GenAI, Solution Assist, Sentiment Analysis, and Zia Chatbot.
Field prediction is now supported for the following languages:
English (en), Croatian (hr), Czech (cs), Danish (da), Dutch (nl), Estonian (et), Finnish (fi), French (fr), German (de), Hungarian (hu), Icelandic (is), Indonesian (id), Polish (pl), Portuguese (pt), Spanish (es), Latvian (lv), Lithuanian (lt), Norwegian (no), Romanian (ro), Swedish (sv), Turkish (tr), Vietnamese (vi), Italian (it), and Welsh (cy).
(Pre-release : May 20, 2025)
Use Zoho Flow actions, an easy to use no code solution, to extend the capabilities of triggers and workflows in ServiceDesk Plus to automate tasks across third-party apps. For instance, you can use a Zoho flow action along with triggers to create a ticket with the same subject in Jira or other applications whenever a request is created in ServiceDesk Plus Cloud. Learn more.
Emails sent via sendmail in Custom Functions are now treated as system notifications.
Unable to access surveys from non-login pages.
Within the Technician Availability Chart, SDAdmins, SDCoordinators, and SDSiteAdmins can now view technician details, such as user name, profile picture, email address, employee ID, job designation, and contact numbers.
(Pre-release : April 1, 2025)
ChatGPT and Azure OpenAI integration is now supported for all languages
Node edits are now captured in the workflow history.
Workflow history can now be accessed from the list view.
Module admins can now export up to 10,000 historical records in the CSV format from the workflow editor and the list view.
Note: The workflow history exports will include only the upcoming workflow edits.
Criteria can be set to export specific records.
Currency and Exchange Rate fields are now included in the add form.
In the edit form, selecting a currency will auto-populate its exchange rate configured at the time of work log creation. It must be edited manually as per the current exchange rate.
The tech_charge, other_charge, and total_charge fields in the Worklog API have been updated. These fields previously used the Double data type and have now been changed to a CostObject. Existing integrations that rely on the old format will fail unless updated. If you're using these fields externally, please update your implementation to support the new structure. Contact our support for any further assistance on this.
| Old Format Example | New Format Example |
|---|---|
| "tech_charge": 12 |
"tech_charge": {
"value": 12,
"secondary_currency": {
"value": 12
}
}
|
While creating a custom report, technicians are unable to set more than two conditions in the Advanced Filter.
Request data is not passed to circuits during the test run.
The field mapping section does not load for the following modules in certain scenarios:
ServiceDesk Plus Cloud is now equipped with a comprehensive set of accessibility controls that ensure an inclusive user experience:
You can configure the above accessibility controls under Profile > Accessibility Controls. Learn more.
(Pre-release : Feb 18, 2025)
Administrators can configure settings to schedule and manage room bookings under Setup > Customization > Space Management > Room Booking.

Note: The above changes are now introduced in release details page as well.
Define color codes for the maintenance list view or template view using the % icon. The row color is applied based on Status, Priority, and Category.
Auto-generate solution articles using ChatGPT. Technicians can provide a summary of the issue, and ChatGPT will generate a solution with a title, description, and keywords that can be copied to the New/Edit Solution forms. The generated solution can be modified in length and tone, if needed.
To enable the feature, administrators can select Solution Generator feature while configuring ChatGPT integration under Setup > Apps & Add-ons > Integrations.
After the feature is enabled, technicians can generate solutions using the Solution Generator option in the solution list view or the New/Edit Solution forms:
The Code Generator button used to generate code for custom functions using ChatGPT is now repositioned above the Deluge editor interface.
Orgrole information in entities (such as site, region, etc) will now be stored in an array format instead of an object.
Recommended: Update existing custom scripts and custom functions to the array format.
Note: udf_ref11/mref_udf_ref11 refers to orgroles.
The Notify me before schedule start field is renamed as Notify Before Schedule Start.
The notification rule Notify automated approval actions when the requester is configured as an approver is now modified to Notify user when automated approval criteria are matched. Approvers configured in the approval settings will be notified when their approvals are auto-approved.
| Group | Category | Urgency |
| Subcategory | Template | Impact |
| Item | Level | Mode |
| Service Category | Priority | Request Type |
| Department | CIs | Status |
| Life Cycle | Workflow | Site |
Field Names | Supported Features |
|---|---|
| Additional fields | (Supports 'between' and 'not between' operators for date/time fields) SLAs, Triggers for Request Sub-entities, Timers, Life Cycles, Custom Menus ('between' and 'not between' operators for date/time fields are not supported) Survey Settings, Survey Rules |
| Assets.Name, Assets.Site | SLAs, Triggers, Triggers for Request Sub-entities, Life Cycles, Custom Menus, Survey Settings, Survey Rules |
| Approval Status, Approval Status.Name | SLAs |
| Assigned Time | Triggers for Request Sub-entities, Life Cycles, Custom Menus, Survey Settings, Survey Rules |
| Cancelation Requested | SLAs, Triggers, Triggers for Request Sub-entities, Timers, Life Cycles, Custom Menus |
| Closure Info.Closing Comments, Closure Info.Closure Code, Closure Info.Closure Comments, Closure Info. Requester Acknowledged Resolution | Triggers, Triggers for Request Sub-entities (except Approvals), Timers, Life Cycles, Custom Menus, Survey Settings, Survey Rules |
| Completed Time | Triggers for Request Sub-entities, Life Cycles, Custom Menus, Survey Settings, Survey Rules |
| Created By, Created By.Department, Created By.Email, Created By.Employee ID, Created By.Is Technician, Created by.Job Title, Created by. VIP User | SLAs, Triggers, Triggers for Request Sub-entities, Life Cycles, Custom Menus, Survey Settings, Survey Rules |
| Created Date | SLAs, Triggers for Request Sub-entities |
| Description | SLAs |
| Editor | Service SLAs, Survey Settings, Survey Rules |
| Editor.Department, Editor.Email | Service SLAs, Triggers, Triggers for Request Sub-entities, Life Cycles, Custom Menus, Survey Settings, Survey Rules |
| Editor.Employee ID, Editor.VIP User | Service SLAs, Custom Menus, Survey Settings, Survey Rules |
| Editor.Is Technician, Editor.Job Title | Service SLAs, Triggers, Triggers for Request Sub-entities, Life Cycles, Custom Menus, Survey Settings, Survey Rules |
| Emails to Notify | SLAs |
| First Response Overdue Status | SLAs, Triggers, Triggers for Request Sub-entities, Life Cycles, Custom Menus, Survey Settings, Survey Rules |
| Group.Sender's Email | SLAs, Triggers, Triggers for Request Sub-entities, Life Cycles, Custom Menus, Survey Settings, Survey Rules |
| Has Change Initiated Request, Has Change Caused By Request, Has Linked Requests, Has Notes, Has Project, Has Problem (Applicable only for incident SLA), Has Purchase Orders (Applicable only for service SLAs) | SLAs, Triggers, Triggers for Request Sub-entities, Timers, Life Cycles, Custom Menus, Survey Settings, Survey Rules |
| Impact Details | SLAs, Triggers, Triggers for Request Sub-entities, Timers, Custom Menus |
| Is Escalated | Triggers, Triggers for Request Sub-entities, Timers, Life Cycles, Custom Menus, Survey Settings, Survey Rules |
| Is Maintenance | SLAs, Triggers for Request Sub-entities |
| Is Service Request | Timers, Life Cycles, Custom Menus, Survey Settings, Survey Rules |
| Life Cycle, Life Cycle.Name | SLAs, Triggers, Triggers for Request Sub-entities, Timers, Custom Menus, Survey Settings, Survey Rules |
| Linked to Request.Comments | SLAs, Triggers, Triggers for Request Sub-entities, Timers, Life Cycles, Custom Menus, Survey Settings, Survey Rules |
| Mode | SLAs |
| On Behalf Of User.Department, On Behalf Of User.Email, On Behalf Of User.Job Title, On Behalf Of User.Is Technician (not applicable for custom menus) | SLAs, Triggers, Triggers for Request Sub-entities, Life Cycles, Custom Menus, Survey Settings, Survey Rules |
| On Hold Scheduler.Change To Status, On Hold Schedule.Comments (not applicable for timers), On Hold Schedule. Scheduled Time | SLAs, Triggers, Triggers for Request Sub-entities, Timers, Life Cycles, Custom Menus |
| Overdue Status | SLAs, Triggers, Triggers for Request Sub-entities, Timers, Life Cycles, Custom Menus, Survey Settings, Survey Rules |
| Reopened | Triggers, Triggers for Request Sub-entities, Timers |
| Requester.Employee ID | Custom Menus, Survey Settings, Survey Rules |
| Requester.Is Technician, Requester.Job Title | SLAs, Triggers, Triggers for Request Sub-entities, Life Cycles, Custom Menus, Survey Settings, Survey Rules |
| Resolution | SLAs, Triggers, Triggers for Request Sub-entities, Life Cycles, Custom Menus, Survey Settings, Survey Rules |
| Resolved Time | Triggers for Request Sub-entities, Life Cycles, Custom Menus |
| Responded Time | Life Cycles, Custom Menus, Survey Settings, Survey Rules |
| Scheduled Start Time, Scheduled End Time | SLAs, Triggers for Request Sub-entities, Life Cycles, Custom Menus, Survey Settings, Survey Rules |
| Service Category | SLAs |
| Site |
|
| SLA, SLA.Name | Triggers, Life Cycles |
| SLA Change Comments | SLAs, Triggers, Timers |
| Status | SLAs (All completed statuses are not supported) |
| Status Change Comments | SLAs, Triggers, Timers |
| Status.In Progress, Status.Stop Timer | Triggers, Triggers for Request Sub-entities, Timers, Custom Menus |
| Subject | SLAs |
| Technician | SLAs, Life Cycles |
| Technician.Cost Per Hour, Technician.Department, Technician.Email, Technician.Job title | SLAs, Triggers, Triggers for Request Sub-entities, Timers, Life Cycles, Custom Menus, Survey Settings, Survey Rules |
| Technician.Employee ID | SLAs, Life Cycles, Survey Settings, Survey Rules |
| Template.Assign technician only to an approved service request | Service SLAs, Triggers, Triggers for Request Sub-entities, Custom Menus, Survey Settings, Survey Rules |
| Template.Name | SLAs, Triggers, Triggers for Request Sub-entities, Custom Menus, Survey Settings, Survey Rules |
| UnReplied Count | SLAs, Triggers, Triggers for Request Sub-entities, Timers, Life Cycles, Custom Menus, Survey Settings, Survey Rules |
| Update Reason | SLAs, Triggers, Timers, |
Use Form Rules to show or hide custom widgets in the right pane of a release add/edit form.
Use Form Rules to show or hide custom widgets in the right pane of a problem add/edit form.
The following columns are now added to the Assets table in Zoho Analytics.
You can now include Tasks to the print preview.
You can now add more than 100 component software while editing a new software suite under Assets > Software > Scanned Software
Users with both SDCMDBAdmin and SDAssetManager roles can now add, edit, and delete sync rules. They can also execute the Run Through option for a sync rule.
Office 365 Calendar integration now supports dynamic mapping of technician unavailability.
Use Problem Predictions to monitor incident requests proactively and detect emerging trends or spikes in similar incidents over a short span of time. Receive alerts on potential problems before they escalate and take necessary actions and maintain seamless operations. Currently, problem prediction is supported only in English language setups.
Incoming Request Threshold: Set a threshold for requests after which a problem identification should be triggered. Choose a threshold between 25 and 250. For instance, if you set the threshold to 200 requests, the application will start to look for potential problems when 200 incident requests are received. The application will also suggest the recommended threshold based on your request inflow in the last two months.
When you enable Problem Prediction, the following options are also enabled in the Quick Actions header menu: Run Prediction and View Prediction.
Run Prediction: Use this option to initiate problem prediction manually. Once you initiate this, the system will analyze the last 500 requests for any patterns and trends and send alerts on potential problems.
View Prediction: Clicking on this will list all the problem predictions performed by the system. Click on a prediction from the list to view the prediction details.
(Pre-release : January 16, 2025)
Primary Configurations | Secondary Configurations |
|---|---|
Customization |
|
Templates & Forms |
|
Automation |
|
Developer Space |
|
Note: Existing users must re-create the sandbox to enable these features in the list of deployable configurations.
Users can validate the credentials of end machines using Hostname or IP Address from the Credential Library. Go to Setup > Probes & Discovery > Credential Library and click the gear icon to validate a credential.
You can now reorder and change the visibility of navigation tabs and footer menus for technicians and requesters under Setup > General Settings > Navigation & Footer Settings.
Technicians can personalize their navigation tabs under Profile > Organize Navigation Tabs.
In the Organize Navigation Tabs slider panel, technicians can reorder tabs and change the visibility of tabs.
Modified Content: Based on your reply to the email, Zia has taken the approval action.
Users can follow announcements to receive real-time updates on announcements.
Technicians can view the list of followers for each announcement and track the views count.
Technicians can now add comments to announcements. They can add public or private comments. If the "Show this comment to the requester" option is selected, it will be a public comment. Otherwise it will be Private.
Administrators can configure templates for predefined announcements.
Administrators can now provide announcement permissions when creating a new role.
Users can now generate detailed reports on announcements made within the application and get valuable insights into engagement, views, and interactions.
An audit log is now available to track changes done to announcement admin configurations.
Announcement Type and Announcement template are added as deployable configurations in Sandbox.
The current limit for announcements (active and scheduled) is set to 50.
Activities dashboard under Dashboards > Canned Dashboards helps technicians track activities related to requests and tasks.
Technicians can create table and graph widgets to customize the data displayed in dashboard widgets:
Summary chart in graph widgets allows users to view the summary count for various data sources in requests and tasks modules.
The Smart-view UI makes it easy for users to access the details of the records in the table and graph widgets.
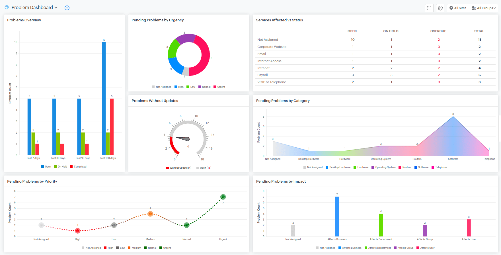
You can now add the following widgets to the Problem Dashboard.
Business rules can now be applied to change records. It can be used to configure field updates and execute custom actions or abort process executions on changes that meet the set criteria. You can trigger a business rule when a change record is created, edited, or deleted.
You can also execute business rules on sub entities of changes such as Tasks, Attachments, Down times, Approvals, Conversations, and Work logs.
Included additional keyboard shortcuts.
Zia Artificial Intelligence can be trained to append solution content to the request acknowledgement email automatically. Technicians can add $ZiaSolutionsuggest variable in the notification template to append the solution content to the notification.
Administrators can enable Zia to append solution content to the request acknowledgement email by enabling Solution Assist under Setup > Zia > Artificial Intelligence. This is currently supported only for the Enterprise edition of ServiceDesk Plus Cloud in US DC.
A new Last Scan Source field has now been included for assets. This field will appear on the asset details page and show the last asset sync details or scan type.
To display the field on the asset details page,
The following enhancements are introduced in the Requests module:
You can now send custom notifications to Microsoft Teams channels from ServiceDesk Plus Cloud.
(Pre-release : December 10, 2024)

Administrators can configure custom menus for Project, Purchase, and Contract modules. The custom menus will be displayed on the details page of the project requests, purchase orders, and contracts.
Leave Types is now renamed as Unavailability types.
Use subform, a reusable form component, to add multiple field entries to any record form. For example, you can add a subform to capture processor / hardware details in an asset workstation add/edit form. To add a subform, you must first create a subform type, which serves as a blueprint that can be reused to create subforms in other forms.
You can now add attachment /IP address section as an additional field to forms in custom module.
Approvers can now inquire for clarification before recording their approval decisions for incident and service requests.
To inquire for more clarification for an approval, the approvers can simply add a new comment under a certain approval.
Enter clarifications as a comment and click Add Comment.
Users can preview and follow up the clarifications from the requests summary widget.
The various exchanges between the approver and the requester will be grouped and displayed under Approvals > Approvals Comments in the request details page.
Two new notification rules have been added to the Approval Notifications section under Notification Rules.
Users can now associate multiple Releases to the following.
The following configurations are introduced while configuring suggested relationships for CI types:
Relationships can now be viewed in list view layout under the Relationships tab in CI details page.
Technicians can also bulk delete relationships in the list view layout by selecting them and clicking Delete on the toolbar.
Create and customize task template layouts as per your requirements and use them in task templates. You can add new sections or fields, mandate fields, etc.
You can also add additional fields to task templates through task layouts.
Select applicable modules for a task template and make them accessible only for the respective modules.
Use the Quick Add option under the Tasks tab in templates to add new tasks instantly.
Under templates, you can now display tasks in a Grid view as well as the Template view. Use the Table Settings to configure the desired view. You can also use the column chooser to add or remove task columns in the list view.
Configure request fields to be displayed in the dependent tasks. This option helps users who have no access to the parent request to view the crucial request details from the task itself. This will be displayed only for the subsequent tasks created after this configuration.
You can configure this option from the Associate Request Fields under the tasks tab in the incident/service template and in custom action tasks (Requests). You can also configure this option by clicking on the settings icon beside each task and selecting the Associate Request Fields option.
Default Task template will be created, and it will be mapped to all existing tasks across modules since there is no template mapping maintained in live.
All sites' groups will be listed in the task template group allowed values list instead of the base site's groups.
You can assign an owner for Project Template and its tasks.
Template specific fields will be available in the Task Template List View. To view the task specific field data in the Add Task from Template popup, click on the row to view individual task details.

Zia can be trained with service desk data to predict the technician group to be assigned for handling requests. After the training, Zia will suggest the top 3 technician groups while creating/editing requests. You can enable Apply Prediction to allow Zia to auto-apply the predicted technician group for a request while creating it.
Administrators can set up group prediction under Setup > Zia > Artificial Intelligence.
Zia can be trained with service desk data to predict the technician to be assigned to problem requests. After the training, Zia will suggest the top 3 technicians while creating/editing problem requests.
Administrators can set up technician prediction under Setup > Zia > Artificial Intelligence.
Zia can be trained with service desk data to predict the risk level of change requests. After the training, Zia will suggest the top 2 risks while creating/editing change requests.
Administrators can set up change risk prediction under Setup > Zia > Artificial Intelligence.
Based on the user's query in the Zia chatbot, Zia can summarize content from one or more solution articles in the service desk and provide contextual responses. This is currently supported only for the Enterprise edition for ServiceDesk Plus Cloud in US DC.
Administrators can set up Solution Assist under Setup > Zia > Artificial Intelligence.
Zia can now summarize the user conversations and details in requests to provide an overview of requests to technicians. Administrators can enable Zia to generate a summary under Setup > Zia > Artificial Intelligence and toggle Conversation Summary.
Technicians can generate a summary under the Conversations tab in the request details page. The generated summary can be elaborated, shortened, or copied. If new information is added to the request, the summary can be regenerated to include the latest details.
Content Generated in English
Content Generated in Portuguese
The UI text in the left pane of ESM Directory is modified for better understanding.
| Existing Content | Modified Content |
|---|---|
| Users | User Management |
| Verified Domains | Custom Domains |
| SAML | SAML Authentication |
| Active Directory | Active Directory Settings |
| Organization URL | Custom Service URLs |
(Pre-release : November 20, 2024)
The following configurations are now supported in Sandbox:
Limitation: Configurations such as Custom module fields and form rules, custom module business rules, custom menus, custom actions for custom modules, and custom module records are not supported.
Note to Existing Users: Re-create the sandbox to enable these features in the list of deployable configurations.
Sandbox Settings Page:
Sandbox related settings are consolidated now under the Settings tab in Setup >Data Administration >Sandbox .
General settings such as Import Users from Production, Sync Configuration Limits , and Re-create Sandbox are moved to the Sandbox settings page for easier access.
In addition to existing settings, the following settings are introduced to enhance your sandbox management further:
Setting | Explanation |
|---|---|
Sandbox Access Permission | Administrators can manage users' access by providing and revoke login access to Sandbox in bulk by:
Roles and permissions granted to users will mirror those in the production account. |
Enable/Disable Sandbox | Administrators can temporarily disable the Sandbox. When the Sandbox is disabled:
|
Delete Sandbox | To help with sandbox lifecycle management, users can now delete a sandbox that is no longer in use. The sandbox can be deleted after 15 days from its creation date. |
A new additional field type named Date has been added to the requests module. The new field type will not have the time component to it as opposed to the existing Date/Time field type. You can set dates before 1970 using this field type. The field type is timezone independent, meaning the values will not vary with the user's personalized timezone.
Users can customize the preferred font size for text across the application to improve readability under Layout Personalization.
The Discover Product page has been revamped with an enhanced user interface, featuring a dedicated section for Service Availability Status and Reports. Quick links to Roadmap, Pre-Release Notes, Policies, Webinars, Events, Testimonials, and Contact Information are also given. The updated UI will be shown only to technicians.
The Net Promoter Score survey included in the application to gather constructive feedback from users. The survey will be shown once a user logs out.
(Pre-release : November 08, 2024)
SDAdmins can obtain a computed summary of actions invoked via blended conversations and Zia actions. Usage stats help administrators identify actions with most/least user engagement and measure their performance.
Customize the content of request and task notifications specific to Microsoft Teams.
Customize the layout of the Analysis and Solution tab in the problem template. Add new sections and fields by dragging and dropping them from the right side pane.
Implement Form Rules to all fields in the Analysis and Solution Tab, if they are included in the Problem Form.
The Preview button is available in the Details, Analysis, and Solution tabs. Click it to see a sample problem form based on your configured template.
Track the change freeze information for changes associated with releases from the release details page. The associated release will also be in the freeze state until the change freeze schedule is complete.
Site ID column is introduced for ServiceDesk Plus Cloud assets in Zoho Analytics/Analytics Plus.
(Pre-release : September 30, 2024)
When an email account is disabled after multiple fetch failures, the information will be captured in the mail settings page. Additionally, technicians will now receive notifications when an account gets disabled. The root cause of the failure can be checked in system logs.
Filter and sort the history of milestones and tasks by operations, fields, and time. This enhancement is applicable for tasks across all modules.
Milestone History
Task History
Use Modify CI type option in CMDB list view and CI details page to seamlessly reorganize existing CIs into more appropriate child CI types. For example, you can reclassify your servers from a generic "Server CI Type" to distinct categories like Windows and Linux servers.
You can modify the CI type of CIs in bulk from the CMDB list view. Select the CIs you want to modify and click Modify CI Type at the header menu.
You can also modify the CI type of a CI from the details page.
Requesters can add recipients to outgoing emails from the request conversation.
Admin users can configure the permission under Requester Portal Settings.
Note: When this option is enabled,
Replies from assigned technicians of a request and other technicians will be marked with different color email box icons in the requests list view.
Set a landing status for requests reopened from other completed statuses.
When a technician is also the requester of a ticket, the default reply template is loaded instead of the requester reply template.
(Pre-release : August 28, 2024)
For more information on what's new, visit here.
Workstations and Components options are now listed under the Product Type field in the import/export mapping section. To import workstations or mobile devices, select the required type from the Product Type field.
Reconcile assets with other assets of the same product type or its child product type.
For example, a router and its child assets can be reconciled. However, you cannot reconcile a router with an access point.
CI Sync - A sync rule configured for a product type is applicable to its child product types.
Zoho Analytics - Data from Computers and their child assets will be synced to the Workstation table.
The Asset Summary widget shows product types in a hierarchical manner, and the count represents the assets available under that particular product type excluding its child count.
Workstations by OS, Workstations by State, and other workstation-based widgets are renamed as Computers by OS, Computers by State, etc. These widgets show the information on product types grouped by computer.
For more information on behavior changes, click here.
The hostname (CN/SAN) in the SSL certificate must match the Server Name or IP Address in the mail server settings. Any mismatch in either the incoming or outgoing settings will result in the respective operation failure. This applies to the following email protocols: IMAPS, POPS, and SMTPS/SMTP with TLS.
Change approval link displays a blank page if the Include Planning details along with Submission details in the change form option is checked and the change is associated with a workflow.
An additional dollar variable ($ConversationFields) is included in the reply template, requester's reply template, and request forward template to provide the necessary information of the conversation.
Hashes for all installer and executable files, such as .sh, .msi, and .exe, have been published.
We are excited to announce the launch of AssetExplorer Cloud, an innovative upgrade from the former Asset Edition in ServiceDesk Plus. This new cloud-based platform is designed to streamline and enhance your asset management experience, providing you with greater flexibility, efficiency, and control over your IT assets.
Support to configure Downtimes when creating changes. Make sure to enable the Include Planning details along with Submission details in the change form option in the change template.
From Change ListView, an additional option View is added in the Gear Icon to get a quick glance of Change Details.
Take approval actions for changes in the CAB Evaluation stage via the change details popup accessible from the change list view and change calendar view.
Planning stage details along with downtime details are added in the change details popup, which can be accessed from the change list view and the change calendar view.
The user details popup for Change Owner and Change Manager fields will include technician additional fields.
Add/Edit text added to the respective icons for the description fields such as Backout&Roll-out in the Change Planning Details page.
(Pre-release : September 09, 2024)
Acknowledge asset receipts by responding directly to asset acknowledgment/reminder emails. Learn more.
Generate code for custom functions using ChatGPT with a simple prompt. Currently, this is available only for Requests.
Learn more.
ChatGPT integration is now supported in Spanish setups.
The Zia icon and "Powered by ChatGPT" text are displayed wherever the ChatGPT features are available.
From MS Intune, you can now:
Assets synced with Intune will no longer include the intune device ID in their name. Learn more.
This video explains advanced customization of barcode/ QR code labels.
This label is printed using the Brother QL810W printer.
User Assets are now displayed in Quick Actions, irrespective of users having access to the Asset Module
Change closure rules for stage approvals are enhanced for better usability. You can now move a change to the next stage or complete the stage if approval actions are taken. To configure this, go to Setup > Automation > Closure Rules > Change Closure Rules.
To do that,
Note: To apply form rules to all stages, spot edit must be disabled.
Note: The above enhancements are only applicable to the add/edit and inline form.
The welcome text and help text in the ESM Portal are now displayed in the user's selected language for a more personalized experience.
(Pre-release : August 26, 2024)
Learn more about mentions and placeholders in notes
You can now include Asset and CMDB modules as reference entities for request lookup additional fields.
Help card in request form:
Help card on request details page:
Learn more about adding help cards.
Approval reminder notification email template is now made module specific and can be customized for each module under Setup > Automation > Notification Rules > Select Module >Email Notification Templates.
Alternatively, you can access it from Setup > Automation >Custom Actions > Approval.
Module specific variables will be listed when customizing the email template.
Use message actions to create incidents or service requests in ServiceDesk Plus Cloud directly from the Microsoft Teams chat. You can create requests from personal chats, group chats, or chat channels.
(Pre-release : July 24, 2024)
You can now enable login for users re-added to Active Directory and synced with the application. To enable login, input provide_login=true in provisioning.conf file.
(Pre-release : June 25, 2024)
(Pre-release : June 25, 2024)
(Pre-release : May 27, 2024)
Requests now support Last Updated By field and can be viewed when added to request template. It is also supported in Reports, Zoho Analytics, Automations, Field and Form Rules, and Notifications
Zia AI now supports field predictions in Polish.
Scan multiple barcodes and populate multiple fields in one go while adding assets.
Custom menu is now available for the CMDB module. You can configure actions for a custom menu by using a custom function or by invoking a URL, and execute it on CMDB CIs. To create a custom menu for CMDB, go to Setup > Developer Space > Custom Menu > CMDB.
Custom menu options are available as a drop-down in the CI details page. The availability of custom menu actions in the CI details page is based on the conditions configured in the custom menu.
(Pre-release : April 23, 2024)
Workflow is an automation that admins can configure to ensure the smooth and systematic closure of an incident, service, or problem request or an asset.
Admins can use the following nodes to configure workflows and associate them with incident/service and problem requests or asset records when the requests/records do not have a life cycle associated.
Admins can now configure workflows for incident, service, and problem requests and asset records under Setup >Automation >Workflows.
Separate workflows can be created for incident and service requests.
Workflow to assess requests based on category and nature of incident. Configure condition nodes to navigate the incident. Field update, Task and other action nodes are configured to assess the request based on category and nature of the incident to ensure the systematic completion of the request.
Configure Branch nodes to fork the workflow and allocate multiple resources and access permissions needed during user onboarding by using the resource and task condition nodes.
Create workflows for solving reported problems by using the if and wait for condition nodes to direct the pathway and configuring custom function action nodes to automate functions to enable the smooth closure of the problem request.
Using notification and field update nodes, configure workflow to ensure the workstation asset is assigned with notification to the asset managers and is reported if missing, expired or damaged.
Note:Life cycle automation cannot be created for product types that are associated with a workflow and vice versa.
Workflow field and workflow execution details are shown in the request/problem/asset details page and list views.
Note : Workflow execution and associated details are not accessible to requesters.
(Pre-release : April 09, 2024)
Create a customized copy of a problem from its details page using the Copy Problem option.
Subcategories and items are now listed in ServiceDesk Plus survey reports.
An upgraded version of the rich text editor is now available, featuring new functionalities and bug fixes.
Introducing support for Blended Conversation (BC) in Spanish. With this update, Admin can utilize the Blended Conversation builder to create flows specifically in Spanish and then publish these Spanish flows in the Spanish Zia chatbot. This means that the Spanish Zia chatbot will exclusively contain Blended Conversations flows created in the Spanish language.
The option to switch between list view and grid view within the blended conversations builder is removed for a streamlined experience.
(Pre-release : March 21, 2024)
Note: Operational hours already configured in the application will be merged based on similarity and associated to sites accordingly.
Note: Holidays already configured in the application will be merged based on similarity and bundled under various holiday groups. These holiday groups will be associated to sites accordingly.
Note to Sandbox Users: During migration, users will be temporarily unable to create/recreate sandbox, or deploy sandbox changes.
After migration, sandbox changes related to operational hours and holidays cannot be deployed. Users can recreate sandbox and reconfigure operational hours and holiday groups to deploy the changes.
(Pre-release : March 06, 2024)
Request Reopen Settings consolidates all UI and email configurations relating to reopening requests. SDAdmins can access this under Setup > General Settings > Advanced Portal Settings and can configure the following:
In ServiceDesk Plus Cloud v3's REST APIs, special operation names (other than CRUD operations) must now begin with an underscore. Accessing URLs without this prefix will trigger a 404 error code. Learn more.
Export data from list views using the Data Export option in list views. You can export all data or only the data that is in your current view or selected data. Currently, this option is supported only for Requests.
Once the data export is complete, you will get an email/push notification. You can click on the link in the notification to download the file.
Reordering the release planning stage from Setup > Customization > Release Management > Stage and Status is restricted.
SDAdmins can configure users who can move release across stages. Under Global Workflow Settings in releases workflows, select one of the following options:
Release users can track the various roles and users assigned in a release request from the list view or template view by clicking ![]()
In template view, select Roles field to be displayed from the column chooser.
A new default query report titled Release Roles and Users is added. Users can generate instant reports to monitor prominent and non-prominent roles in release requests.
Besides spot edit, you can now global edit non-prominent release roles by clicking Edit on the roles page. Form rules will be applied to the roles form.
"Provide value for the Status Field" error is thrown while trying to save a change using spot edit after modifying the Stage/Status from the right pane.
(Pre-release : February 06, 2024)
Administrators can enable technicians to formulate replies to request conversations using ChatGPT. Under Setup > Apps & Add-ons > Integrations, enable ChatGPT Integration and select Reply Assist.
While replying to conversations from the request details page, technicians can click
on the reply editor to generate contextual replies or refine the grammar and readability of the technician's reply.
If Microsoft Teams integration is enabled, users can use ChatGPT to summarize ticket details in ServiceDesk Plus Cloud bot.
ChatGPT also powers the ServiceDesk Plus Cloud bot, providing answers to user queries in the bot.
In the ChatGPT integration card, administrators can go to Details and select Usage Statistics to analyze the number of times users have accessed ChatGPT features via the integration.
Enable Azure AD user sync reports under Integrations > Azure AD User Sync > Configure > Sync Reports.
Once enabled, the reports will be available to download in the Azure AD User Sync card under Integrations.
You can now import attachments for assets. To import asset attachments, go to Setup > Data Administration > Import Data. Make sure to input the asset's name in the parent ID field while configuring data import.
ServiceDesk Plus Cloud can now be personalised in Welsh Language. Configure language under Profile > Personalize > Language.
In the request history tab, the additional field name is displayed based on its user defined field value.
Custom CI icons are not displayed in CMDB module if more than 50 CI types are added with custom icons.
Unable to Send mail notification while approving Purchase Orders.
Multi select fields filter criteria is removed for CMDB and custom modules reports.
Cannot create Request maintenance if the last updated time and resolved time fields are present in the template.
Console error is thrown when a technician tries to add a task comment.
Selecting a font type in Layout Personalization now applies to all rich text fields in the application.
You can now feed request approval data in Zoho analytics to generate dynamic and insightful reports on request approval.
Notify pending approvers when one has acted on the approval option is not supported for incident approvals.
In some cases, the Microsoft calendar integration doesn't work as expected.
While forwarding a request notification instead of the notification description, the request's description is displayed.
(Pre-release : December 21, 2023)
SDAdmin can populate sample data in modules and admin configurations to test the working of ServiceDesk Plus Cloud. The sample data can be populated while creating an organization in ServiceDesk Plus Cloud or from the Setup page.
The populated data can be retained or deleted from the banner on the Setup page.
Allow/restrict technician access to certain assets/consumables based on criteria or product types. For example, you can configure a Fine-grained Access (FGA) to allow access to product types with routers, switches, and printers and then associate the FGA with the intended technicians.
You can configure FGA under Setup > Users & Permissions > Fine-Grained Access > New Asset FGA.
Users and technicians can now follow requests that are within their scope and receive updates on them. This helps technicians and users to be aware of the happenings of a request that are important to them or their team.
Technicians with Manage Followers permission can remove or add followers to requests. They can use the Manage Followers option under Actions menu to manage followers.
A new filter Requests Followed by Me is added to Requests list view to filter only the requests you follow.
The following Notifications are added for the Follow Request feature under Setup > Automation > Notification Rules > Requests.
Zia Artificial Intelligence can be trained to predict approval actions for requests based on the reply email sent by approvers. With adequate training, Zia can auto-apply the predicted approval action to requests.
The UI of the live chat widget is updated with a larger window, new layout and new features.
Column names in the sample files used for importing requests is now modified so that the fields will be mapped automatically.
Site restricted technicians are unable to add or edit request maintenances if another technician or requester is selected in the Requester Name field.
The Actions menu does not load in the service request business rules page after a hard refresh.
Technician name is not displayed in the Assigned to column in the Drill Down Analysis report.
In some cases, issue occurs while converting requesters to technicians.
Issue in full control roles selection and maintenance module roles selection in professional edition when problem module is enabled.
Zia Artificial Intelligence can review user replies and perform the following actions on requests:
Administrators can set Zia to close or reopen requests under Setup > General Settings > Advanced Portal Settings.
You can now use the following three settings to mark a technician’s availability.
Set by technician: Allow technicians to set their online or offline status.
Set by system: Let the system set the technician's online/offline status. The technician will not be able to modify this setting. When this option is enabled along with Technician Auto-Assign, even offline technicians will be assigned requests.
Set by system, but technician can modify: Use this to let the system sets the technician's online/offline status, but with the provision for the technician to change it.
Auto assign requests only to technicians who are online.
Import Data:
Import request maintenances and change maintenances from Setup > Data Administration > Import Data.
Reports

Resolved time, Last updated time, First Response Dueby fields can be added to request templates from the left panel. Technicians and requesters can view the field details in request details page for requests created with templates containing the mentioned fields.
Form rules do not work when there is an error in mandatory fields.
Error while performing global search in change module if change lookup additional fields are configured with custom modules as the reference entities.
On hold statuses are not shown under Request Settings in Advanced Portal Settings.
The value in the planning fields of a change form remains unchanged even after modification, if the planning checkbox is checked in the change template.
(Pre-release : 09 October 2023)
Technicians can configure multi-lookup fields to allow users to select multiple values from the lookup field reference entity. Currently, multi-lookup fields can be configured only in CMDB and custom modules.
Additionally, technicians can configure Assets as reference entity in custom module lookup fields.
Administrators can now configure timers for releases. Release timers can be configured under Setup > Automation > Custom Actions and executed via triggers or workflows.
The following options are now included to customize approvals:
| Module | Parent Module Approvers | Sub Entity | Sub Entity Approvers |
|---|---|---|---|
| Request |
| Task | Owner Created by |
| Approval Level | Approvers | ||
| Change |
| Task | Group Owner Created by |
| Approval Level | Approvers | ||
| Release |
| - | - |
Use custom approval settings to define a unique condition for each approval.
Note: Custom settings overrides the global approval settings configured under Setup > General Settings > Approval Settings.
Create an approval specific to a trigger by enabling the Only for this Trigger option. This approval cannot be reused and will not be displayed in the Custom Actions list.
Zoho Puvi is now supported in layout personalization settings and theme settings in ServiceDesk Plus Cloud.
Sync Asset Additional Fields in Zoho Analytics/ManageEngine Analytics Plus Integration
Data in asset, workstation, and software license additional fields can now be collected and produced in reports via Zoho Analytics/ManageEngine Analytics Plus integration.
The following tables are created/modified in Zoho Analytics/ManageEngine Analytics Plus to store additional field data:
Upon spot editing change/release fields, if the change/release details page automatically refreshes due to workflow execution, the edited data gets lost.
| Node Category | Node | Usage |
|---|---|---|
| Condition Nodes | Wait For | Pause the release workflow until the specified conditions are met before proceeding to the next stage. |
| Action Nodes | Task | Add tasks to the release request when a specific stage and status is reached. |
| Custom Function | Implement any automated action in the application when a stage and status is reached. | |
| Webhook | Send data from the application to third-party applications or external services when a stage and status is reached. | |
| Timer | Pause the release workflow for a specific time duration and execute actions as the timer runs, aborts, or ends. | |
| Branch Nodes | Fork | Split the workflow into multiple paths. |
| Join | Merge parallel paths forked previously. |
View the execution status of a workflow from the release list view or details view by hovering over the Workflow icon
and clicking Show Details.
On the release workflow execution page, you can view stage details of a node by hovering over a node and clicking ![]()
Technicians deleted from an instance are still retained as members in the project template, leading to issues in creating projects using the template.
Technicians with multiple custom roles and view contract permission are duplicated in the Contract Type Accessibility drop-down.
The term 'Resolution Template' is mistranslated in Czech language setup.
The spot edit dialog box is request list view does not render in its appropriate position after scrolling down the list view.
(Pre-release : October 17, 2023)
User Additional Fields
Requester additional fields is now user additional fields and will be applicable to both requesters and technicians.
Note: You cannot create a user additional field with the same name as an existing technician additional field or vice versa. You can add upto 50 user and technician additional fields.
For existing instances, SDAdmins will have a one-time option to merge or rename the common fields between user and technician additional fields from Setup > Customization > Additional Fields > Technician Additional Fields.
Note: SDAdmins will have the option to merge the common additional fields only till December 5, 2023. Post that, the renaming of technician additional field with the same name as user additional field will be automatically done by the system. For example, if there is a technician and user additional field with the same name "Designation", then the technician additional field will be renamed as "Designation(1)".
User Additional Fields in Requests
User additional fields will be displayed in the request details page under Requester Details section.
User Additional Fields in Technician Form
User additional fields will be shown in the technician add/edit form as well.
Unified User View
Get an all-inclusive list of users within an instance under Setup > Users &< Permissions > Users.
Use the Users drop-down to display only Requesters or Technicians.
Checklist Enhancement
Note: Changes will not be reflected in the Request module.
New Languages support in ServiceDesk Plus Cloud
ServiceDesk Plus Cloud can now be personalized in Georgian, Indonesian (Bahasa Indonesia), and Thai languages. To personalize, go to Profile > Personalize > Language.
Suite View Enhancements
Change/Release workflow save action takes more time when multiple connectors/approval nodes are present.
The Site field goes empty in the requesters form while importing users through Azure or CSV file or provisioning tool if the site is marked as inactive.
The 'context' parameter was set as null in Scheduled functions.
(Pre-release : September 14, 2023)
Service request is now represented by a new icon
The UI for Request closure rules has been revamped for better user experience. Now if the mandated tasks, worklogs, checklists, and linked requests are not processed before request closure, an error message will be shown in the pop-up form. For example, if worklog is not present in a request that has mandated worklog, the following error will be shown.
If the closure mandated fields are not filled while closing a request, the following pop-up will be shown with the asterisk marked against the closure mandated fields.
Similarly, while editing a request and moving it to a completed status, the closure mandated fields will be mandated in the request form.
You can now view the count of completed and total tasks/checklists from the right pane in request details page.
Status field is now enabled for problem templates. Any In Progress status can now be set as the default status for a problem template. The default status set for problem template will be displayed as the default status while users create a new problem.
Note: If problem life cycle is configured, then the starting status set in the problem life cycle will be enabled. If problem life cycle is not configured, then default status set in the problem template will be enabled in the new problem form.
When field and form rules are configured, the new problem form is not loading for technicians with create access permission.
Associations tab is introduced in the Change Submission stage to associate project that initiated the change.
You can now associate a project that initiated the change in the change submission stage and multiple projects caused by change in the change implementation stage.
To associate projects, go to the change details page. Click Projects caused by Change or Project that initiated the Change on the right panel.
Alternatively, you can
The notification rule Notify change owner when an associated project is closed or canceled is now modified to Notify Change Owner when a project that is initiated by a change is closed or canceled. The change owner will now be notified only when a project initiated by a change is closed or canceled.
You can now associate multiple changes with a project to track changes that impacted or initiated the project. To associate multiple changes, go to the project details page.
Under Change that initiated the Project, you can associate only one change that initiated the project.
Under Changes caused by Project, you can associate multiple existing changes or create new changes and associate them.
| Module | Sub-Entity |
|---|---|
| Requests | Work log, Work log timers |
| Problems | Work logs, Tasks, Notes, Notifications |
| Changes | Work logs(Changes, Task), Downtimes |
| Releases | Tasks, Approval Levels, Approvals, Notifications, Notes, Work logs(Releases, Task), Downtimes |
| Projects | Milestones, Tasks, Work logs, Project Members, Comments |
| Solutions | Comments |
| Purchase | Approvals, Approval Levels, Payments, Invoices |
Users can now test change and release custom menus in sandbox and deploy them to production environment.
Users can create custom reports in sandbox and test their functionality. However, custom reports cannot be deployed to production environment.
Refresh button is introduced in the list view pages under Setup > Data Administration > Sandbox to allow users to fetch the latest configuration changes done in sandbox.
While accessing sandbox from the instance navigation pane, users can click Sandbox Account at the bottom of a service desk instance card. If a service desk instance is inaccessible to you but the sandbox is accessible, the instance will be displayed with a
icon
Warning configurations will notified to users via a confirmation pop-up before they are deployed.
Introducing API support for system logs and PII logs.
Site field in New/Edit Project form lists only 100 sites.
Additional field variables are replaced with incorrect key values in contract notifications.
If the number of items in the purchase order is in 3-digits and all the items are received. purchase order status is moved to Partially Received on editing a cost field and approving the purchase order.
Introducing interactive widgets for ServiceDesk Plus Cloud iPhone application.
With latest iOS 17 updates for ServiceDesk Plus Cloud you can now instantly approve/reject approvals or pick up requests or even call requesters without opening the app.
Download the latest version of the iOS app here.
Effortlessly pick up requests and call requesters right from your home screen
Take swift decisions by approving or rejecting approvals without opening the app
Advanced filter in the reports configuration page is not getting applied if the report has same column name in both date filter and advanced filter.
Issue with the user synchronization through provisioning app where users deleted in Active Directory are not deleted/disabled in ServiceDesk Plus Cloud. Issue occurs if the deleted users have “&” character in their email ID.
(Pre-release : July 26, 2023 & August 04, 2023)
Introducing Dark mode for enhanced display of the application in low-light environments.
Click the Profile picture and select Dark or Light under the Display Mode.
Note: Dark mode will not be applicable in the following locations within the application:
Enhanced Home Module: You can now access the tabs like Dashboard, Scheduler, Tech Availability Chart, Tasks, Reminders, and Announcements from within the home page.
Streamlined Access: "My Summary" and the footer, including "Ziabot," "Feedback," and "Discover Product," are now conveniently accessible from within the integration home page.
Enhanced Technician Access : All the mentioned options, such as Dashboard, Scheduler, Tech Availability Chart, Tasks, Reminders, and Announcements are now accessible to technicians.
Consistent Footer Across Tabs: The footer with "Ziabot," "Feedback," and "Discover Product" is accessible across all three tabs: Home, Request, and Solution.
A delete confirmation pop-up message will be displayed when we try to attach another release to a project that already has a trashed release attached to it.
(Pre-release : August 2, 2023)
You can now create multiple custom domains and associate them with specific help desk instances.
To create a new customized domain URL for accessing ServiceDesk Plus Cloud,
1. Go to ESM Directory > Organisation URLs > New Custom URL.
2. Enter a sub domain name and select the verified domain from the drop-down.
3. Click Verify & Save.
Once you have added and verified the custom urls, you can associate them with instances.
To associate a custom url with an instance,
Note: By default, for existing instances (i.e instances created before Multiple Custom Domain feature), the Organisation Portal URL from the old flow will be mapped automatically. In case if the Organisation Portal URL is not configured, then you can edit the instance to map a custom URL.
To change the custom URL,
Note: You can also associate a custom url with multiple instances.
Enable this option to let users choose their preferred SAML authentication method during login. If disabled, users will be directed to the default SAML configuration. ESM Directory › Organization Details › Other Settings.
Zia AI now supports field predictions in Spanish.
(Pre-release : July 14, 2023)
Note: For the existing email templates, email signature will be appended automatically.
(Pre-release : June 27, 2023)
Technicians can be allowed to delete user responses appended as email conversations to requests.
Administrators can enable the permission for technicians by configuring a role with Deleting Email Responses From Users check box under Setup > Users & Permissions > Roles.
Administrators can now configure Timers for problems. Problem timers can be configured under Setup > Automation > Custom Actions and executed via triggers.
Custom Menu is now available for problems. You can configure actions for a custom menu by using a custom function, custom widget, or by invoking a URL, and execute them on problems. To create a custom menu for problems, go to Setup > Developer Space > Custom Menu > Problem.
Once created, you can find the menu options as a drop-down in the problem details page.
Note: The availability of custom menu actions in problem details page is subject to the configured conditions in the custom menu.
Custom widgets are now supported in the problems module. You can add custom widgets to problem custom menu, problem details right panel, and problem details tab. To enable custom widgets for problems, go to Setup > Developer Space > Custom Widgets, click your preferred widget name to expand its details, and use the appropriate toggles against your preferred locations in the problems module.
You can now configure criteria based on date fields for triggers and life cycles of problems.
Introducing Active/Inactive filters in Sites list view.
(Pre-release : May 30, 2023)
Introducing executive dashboard that can be exclusively shared with select users and user groups. Executive dashboards contain only request widgets and URL widgets.
To create this dashboard, technicians need to select the Executive Dashboard check box as shown in the screenshot below.
Executive dashboards will be listed in a separate section under dashboard filters. Technicians can view the Executive Dashboard section only if at least one executive dashboard is shared with them.
Card view:
List view:
You can track the available consumables in a site and notify users when the count falls below the threshold. Email notifications will be sent to the relevant technicians everyday until the consumables are restocked.
To set up replenishment notification for consumables, select the Asset type as Consumables while configuring asset replenishment.
Technicians can apply filters to list replenishment configurations based on asset type under replenishment list view.
Technicians enable Type field for variables, in the Column Chooser pop up by clicking while customizing asset replenishment notifications under Setup >Notification Rules >Asset >Replenishment.
Administrators can enable notifications under Setup >Notification Rules >Asset to:
Technicians can now generate reports for consumable quantity based on sites under Reports >All Reports >New Custom Report >Consumables By Site.
Technicians can configure My Consumables widget for self-service portal under Setup > General Settings > Requester Portal Customization.
Technicians can view consumables associated with requesters by clicking icon and selecting View Associations in the requester list view.
| Modules | Columns Added |
|---|---|
| Requests |
|
| Changes |
|
| Task |
|
| WorkLog |
|
Note: In some cases, administrators may be required to re-initiate data sync from ManageEngine Analytics/Zoho Analytics settings page to ensure the table schema is up-to-date in ManageEngine Analytics/Zoho Analytics.
Data maintained under Change Downtime table is moved to Downtime Details and Downtime Mapping tables. Customers are advised to recreate the following reports by selecting the appropriate columns in the new tables to ensure latest data is synced in the reports:
Introducing a new custom view [Open Changes assigned to me] in Changes module for technicians to view the list of open change requests in which they are a part of.
You can now use the Workflow execution status field in Change and Release module custom views to filter the changes and releases based on the workflow execution status.
You can now use the Workflow execution status field in Change and Release module trigger conditions to invoke actions (like notifications, webhooks) when the workflow execution fails due to workflow violation, closure rule violation, or any other failures.
(Pre-release : May 08, 2023)
You can now customize the layout for all stages in a change template.
You can now add or edit planning stage details along with the submission stage details in the change form if Include Planning details along with Submission details in Change Form option is enabled in the planning stage of template configuration page.
Click Preview on the top of the edit change template to view the layout of the change form.
Roles tab in the submission stage is now available on the left pane of the change details page. Change owner and change roles can be assigned with the corresponding stage edit permission.
You can now add, edit, delete, and track downtimes for CIs under the Downtime tab in CI details page. You can track both the scheduled and unplanned downtimes.
To add a CI downtime
From the downtime list view page, you can add, edit, delete downtime, or view all the downtimes for a particular CI including the ones that are not scheduled. You can also view the origin of the downtime such as if the CI is involved in a downtime related to a release/change.
To edit or delete a downtime,
You can view the overall downtime summary related to a CI by accessing the Downtime Summary available in the Downtime tab.
You can also view the downtime of a CI from the Relationship Map. Go to a CI details page and click on Relationship Map at the top. In the relationship map that is displayed, click on the CI to fetch the downtime details. The downtime details will be listed on the right pane.
New notification rules related to downtime are added under CMDB. The notifications include:
You can now choose to perform actions on users who are moved to trash in Azure AD. You can revoke the user login or remove user or choose to do nothing.
(Pre-release : April 04, 2023)
Integrate ServiceDesk Plus with Zoho Circuit to systematically define and organize a sequence of tasks and automate complex workflows with low or no code.
To enable the integration, go to Setup > Apps & Add-ons > Integrations > Third Party Integrations > Zoho Circuit.Know more.
After the integration is enabled, the Zoho Circuit section will be available under Setup. Circuits and Circuit Configurations are parts of Zoho Circuit.
Circuits allow administrators to build nested tasks and create automated workflows with low code or no code using functional tasks such as SSH Task, DB Task, AD Task, Task Engine, and PowerShell Task Engine. To create a circuit, go to Setup > Zoho Circuit > Circuits.Know more.
Circuit Configurations allows you to define components for circuits. You can use components to orchestrate the logic and data flow while creating circuits. Functions, Webhooks, Scripts, Bridge, Credentials, Files, Tables, and Schedules are the components supported in Circuits. Know more.
Administrators can create checklists and checklist items under Setup > Customization > Checklists.
To provide checklist-related permissions for technicians to manage checklists from request details page, administrators can configure roles with the following permissions:
Checklists can be associated with incident and service templates under Checklists tab in template configuration page. Administrators can also create templates from the template configuration page if needed.
After requests are created, the checklists in the template are populated under Checklist tab in the request details page. Technicians can create/delete checklists, associate checklists to request, enter values for checklist items, and include/exclude items from the details page.
Checklists can be configured in request closure rules to mandate completion of checklists before closing a request. Additionally, requests can also be configured to auto-close after checklists are completed.
In Approvals, the Estimated Effort column is added to the tasks table as well as to approval cards that are created under Change and Release modules.
Internationalization is applied to the created time of announcement.
Customize notification content for all assets notifications. Earlier it was restricted to few notifications.
The following table variables are introduced for the notifications listed below:
| Notification | Variable |
|---|---|
| Warranty Expiry notification | $WarrantyExpiredAssets |
| Asset Expiry notification | $ExpiredAssets, $ExpiredLicenses |
| Prohibited software notification to technician | $ProhibitedSoftwares |
| Prohibited software notification to user | $ProhibitedSoftwares |
| Loan notifications | $LoanedAssets |
| Asset Replenishment notification | $ReplenishmentData |
You can now choose the columns to be included in the table data sent via email for the following variables: $WarrantyExpiredAssets, $ExpiredAssets, $ExpiredLicenses $LoanedAssets, and $ProhibitedSoftwares
Change workflow execution fails when a field update node is configured for a change role field in any stage after Submission stage and Show only the stages and statuses added in workflow option is enabled under Manage Stage-Status or Global Workflow Settings.
Multiline additional fields in a project form displays information in a single line.
Pick list additional fields under Asset are not working properly while receiving items from a purchase order.
Site restricted technicians are unable to view the linked site details in CMDB.
Images added as icons to solution topics are not displayed in the solutions topic list view.
During column search in requester list view, the search value is displayed as encoded text if a single quote is entered in the search keyword.
Invalid ticket error is thrown when you click any tab in the product after the session has expired.
Unable to import users from GApps into ServiceDesk Plus Cloud if the familyName is null in GApps.
You can now manually edit the asset information in ServiceDesk Plus Cloud synced from MS Intune after disabling the integration.
The number of lookup fields for a particular hierarchy in CMDB is limited to 6.
(Pre-release : February 28, 2023)
You can now set an indefinite validity term for contracts. To set an indefinite contract term, select Indefinite for the Contract Term in the contract add form and choose the Active From date.
Using this option, you can choose to auto-renew contracts. From the contract details page, select users you want to notify about the renewal and choose a Prolongation period in days, months or years.
Renewed contract will be saved as a new entry in the list view.
For contracts that are a work in progress, you can save them in drafts and get back to them when required. Use the Save Draft button on the contract add form to save contracts in drafts.
Note: You cannot mark a contract in the draft stage as the parent contract. You can change the vendor for the contract in the draft stage.
You can now view all conversations related to the contract such as email, notifications, and notes in one tab. Navigate to the Contract Conversations on the details page to view all the conversations.
View how the contract is utilized. You can see the contract usage based on the assets or requests. Access Contract Usage tab in the contract details page to view the contract usage data.
You can cancel a contract that is no longer needed. To cancel a contract, from the details page, click the Actions menu and select Cancel Contract.
In the pop-up that opens, enter a reason for canceling the contract and choose if you want to notify anyone about it. If yes, then enter the email address.
You can add important information that you want to add to the contract as a note. To add a note, click on Actions menu and select Add Note.
Add the required information, add attachments if any, and add technicians you want to notify about the note and click Save.
You can now configure a template for frequently created contracts and save time & effort of your technicians by helping them avoid redundant field entries. Using the template, technicians can also easily add a new contract with pre-populated fields.
To add a new contract template,
Go to Setup > Templates&Forms > Contract Templates > New Contract Template
You can now restrict the accessibility to certain contract types. You can do so by adding the intended technician names/org roles who can access the contract in the Accessibility field in New Contract Type form.
| Older version | Upgraded version | |
|---|---|---|
| OpenSSL | 0.9.8m | 3.0.8 |
| Algorithm | AES-128 with MD5 checksum | AES-256 with SHA-256 |
If you are using self scan script to send data to probe, it is recommended you use the latest SelfScan.exe file (or scan_script.sh). An in-product alert will be sent to customers using the old version of the script to send data.
To upgrade self scan script, download the latest script from Setup > Probes & Discovery > Settings > Scan Script.
Note:
(Pre-release : March 02, 2023)
Build interactive user conversations using Zia Blended Conversations. Administrators can design responses to common user queries and automate frequent processes using a low-code flow builder. Blended Conversations are embedded into Zia Chatbot to enhance self-service capabilities.
While associating assets in requests, problems, changes, and releases the Select Asset popup now lists the following fields:
On accessing the task details page from Activities module and editing the task, the Owner field does not list any values while editing the field value.
While updating asset details via MDM integration, the asset data is mapped incorrectly for the Product field.
(Pre-release : January 25, 2023)
Add tags to a request from the details page to classify related requests. Users can search requests via global search and obtain a list of requests with similar tags via custom views.
You can now associate multiple changes with a request when you want to implement the request through multiple changes. You can do this from the request details page or change details page.
To associate multiple changes with a request from the request details page, do one of the following:
Note:
When performing the association from the change details page, the Attach Requests pop-up for the Requests that Initiated Change option will now include requests that are associated with other changes, allowing you to associate requests via multiple changes.
You can now associate incident or service requests directly with releases in one of the following ways:
You can perform these association from the release details page or the request details page.
From the release details page, go the Associations page, click Attach against your preferred type of association (Requests caused by Release or Requests that Initiated Release), select your preferred requests, and click Associate.
The associated requests are shown on the right-side panel on the release details page.
From the request details page, locate your preferred type of association (Releases caused by Request or Release that Initiated Request) on the right-side panel, click Search, select your preferred release, and click Associate.
The associated release is shown on the right-side panel on the request details page.
Note:
As part of this enhancement, the following changes have been implemented:
Release notifications now support the following recipients:
Note: These recipients will be displayed only when associated requests can be viewed from the release details page. The recipients will be available in various communication options such as Conversations, drafts, Send review, Action > Send Notifications, and release notifications in the Setup page.
Request reports will now include the following information:
Solutions, topics, and sub-topics can now be shared with specific technician groups to restrict the accessibility to relevant users. Technicians can share solutions:
SDAdmins can configure only approved solutions to be auto-suggested to users from Setup > General Settings > Advanced Portal Settings.
The History tab in the solution details page will contain a detailed record of the operations performed on the solution article.
SLA violation flag is set incorrectly when SLA is applied to a completed request.
While syncing asset information between ServiceDesk Plus Cloud and Microsoft Intune, user sync will not happen.
Unable to get the URL specific to the selected template while creating a change request.
Spot edit is allowed in the right pane of the problem details page even if the Disable spot edit in Problem details page if a Form Rule is configured in that template option is enabled.
Only the first 6 roles are shown while expanding the roles in Setup > Instance Configurations > Organization Roles.
Jira integration slowness in some cases.
Option to search service category using the request template search.
The abort action pop-up that is shown while cancelling a request form submission is not getting closed automatically.
The display date in the Recent Items, Approvals, and Notifications panels invoked from the header bar are not translated to the personalized language.
The approval panels invoked from the header bar shows the ticket creation date instead of the approval triggered date.
User defined names for Billing Address, Shipping Address, Vendor fields are not shown properly in purchase order PDF and in-line view of mail notifications.
Existing cost center values are mapped to imported purchase orders instead of the values configured in the import file.
Company logo is barely visible in the purchase order.
If the title in change workflow stencil has longer text in translated setups, the stencil UI is broken.
Error thrown when a change/release workflow name is edited and Enter key is pressed.
Unable to save change workflows containing duplicated approval nodes if Outlook Actionable cards are enabled.
(Pre-release : January 12, 2023)
You can now access the Home, Requests, Solutions modules in ServiceDesk Plus Cloud directly from Microsoft Teams mobile app and perform various operations. In addition, technicians can access their tasks from the Home page.
Administrators can limit Zia Chatbot actions for users based on their permissions under Setup > Zia > Zia Chatbot > Zia Actions. For technicians, the actions can be limited to specific roles.
You can now customize the display location of custom widgets based on roles and custom criteria based on fields. To do this, Setup > Developer Space > Custom Widgets, expand the widget details, under the display location that you want to customize, click Configure.
Note:
Export large files as multiple zip files and download individual zip files from a popup window. Click here to learn more.
You can now configure lookup type additional fields for problems. Lookup type fields refer another field to populate their values. You can configure lookup type additional field for problems by accessing Setup > Customization > Additional Fields > Problem Additional Fields > New Field and selecting the Field Type as Lookup Field.
You can also add lookup fields to problem templates. Just drag and drop Lookup Field from the right side pane onto the template. You can add a maximum of 10 lookup fields.
Unable to add, edit, or delete regions if there are more than 10 region level roles in an instance.
Service requests are not shown in drill-down analysis for users in Professional edition with service catalog add-on.
(Pre-release : November 29, 2022)
Delegate pending approval requests to another user. SDAdmins and users with HelpdeskConfig roles can enable this feature under Setup > Automation > Delegation. Click here for more information.
Approvers can delegate their pending approvals in 3 ways:
You can also revert the delegation and take action if the approval is pending.
Delegation related notification rule Notify backup approver when the approval delegation is revoked is added under Admin > Automation > Notification Rules > Other Notifications.
Administrators can now configure custom variables in survey templates to include request details to the survey. To configure custom variables, go to Setup > User Survey > Survey Templates, click the gear icon beside the template name, and select Configure Custom Variables.
You can now create release additional fields whose values can be retrieved from other supported fields. To do this, you need to configure the release additional field as a Lookup Field and also select another field as its reference entity to retrieve values from the referenced field. The fields that are supported as reference entities are Department, Group, Requester, Site, Technician, Custom Module and User. To configure a lookup fields for releases, go to Setup > Customization > Additional Fields > Release Additional Fields, click New Field, and select Field Type as Lookup Field on the new field pop-up. To learn more, click here.
You can also create a new lookup field when configuring release template by dragging the Lookup Field entity from the right side panel to your preferred section on the release template.
Note: The maximum of up to 10 lookup fields can be added.
You can now pre-configure when to trigger tasks associated with a release template. To do this, go to the Additional Settings tab when configuring a release template and choose your preferred option from the Trigger Tasks drop-down. The available options are:
When configuring a release template, the task trigger settings configured for the template is displayed along with an option to configure the settings on the right-side pane under the Tasks tab.
Introducing Base Site, a site that will function as the primary or the default site of an organization. With this, the Not in any site and Default site references in the application will be changed as Base Site. The Base Site can be renamed as per requirement. You can configure the Base Site details such as name, address, etc., from sites list view under Admin.
Note: Download the latest iOS or Android app to make it compatible with Base Site.
If you have not configured any site in your organization, then there will be no impact. However, if you have configured sites in your organization, then the following changes will be applicable. You can also refer to this post for detailed information on the changes.
The Site field is added in user(requester & technician) forms. Department value can be set to Null only if the user is assigned to Base Site.
Organization License - Yes/No field is added to the Software License form.
When sorting by site names, Base Site will be listed among available sites.
Null value in site additional fields will not be changed to Base Site[Default Site]. Those will be shown as "Not Assigned".
Regions will be marked as not for further use during deletion if there are any sites associated with them.
The logged-in technician's site operational hours and holidays will be displayed in calendar view.
Regional and Site based Org Roles notifications and escalations will work with BaseSite.
Site filter criteria such as begins with, ends with, contains, and does not contain will now include or filter base/default site if the site name matches with the text mentioned in the criteria.
User Groups, Reports, Additional lookup Fields
No values will be listed for site dependent department additional field with dynamic criteria like ${department_lookup_field}.site is ${site_lookup_field} when value for ${site_lookup_field} is null or empty.
Query reports provided with null site value in filter criteria need to be updated. Refer here for more details.
Save form with default site value for site fields.
When Site field or Site lookup additional filed is made mandatory and if default site[Base Site] option is selected for site field or site lookup additional field, then the request form will be allowed to be saved. Refer here for more details.
Null site value based logic/case used in Custom Script and Custom Function needs to be changed to Base Site[Default Site]. Refer here for more details.
Technician Auto Assign and Data Archive functionalities are executed for requests that are not in any site even if the Allow Exception option is configured as Not in any Site.
You can now customize the requester portal with advanced options like panels, buttons, lists, snippets, etc over pre-defined or custom templates. To access these customizations, go to Setup > General Settings > Requester Portal > Requester Portal Customization, and click Configure on the ADVANCED card.
Note: The customization options that were previously available will now be identified as Basic Customization. To access it, go to Setup > General Settings > Requester Portal > Requester Portal Customization, and click Configure on the BASIC card.
ADManager Plus integration is updated to v1.4 for improved handling of probe length restriction.
(Pre-release : November 14, 2022)
ServiceDesk Plus Cloud now allows users to build ready-to-use extensions from scratch for requests, and changes, which can be installed in ServiceDesk Plus Cloud instances. Extensions extend the capabilities of the application by automating workflows, connecting with third-party applications, and solving organization-specific business use-cases.
Extensions can be developed and deployed via a low-code platform called Extension Builder. The Extension Builder mimics the various Setup configurations in ServiceDesk Plus Cloud which can be configured and packaged into extensions. The OrgAdmin can collaborate with ESM Users to develop the extensions in the Extension Builder.
In addition to ServiceDesk Plus configurations, 2 unique attributes can be configured exclusively for extensions - Extension Variables and Extension Actions.
ServiceDesk Plus Cloud integrates with Sigma to enhance the availability of extensions. Extensions are created in a Sigma Workspace and synced with the Extension Builder of the same organization. Post-development of the extension, SDAdmins can install the extensions privately within their company. OrgAdmins can utilize the Sigma integration to publish extensions in the ManageEngine Marketplace for external organizations to use.
Auto-assign user for assets based on the last login information obtained during scan. To do this, go to Setup > Automation > Asset Auto Assign.
ServiceDesk Plus Cloud integrates with Microsoft Intune to track and manage assets in Microsoft Intune. To do this, go to Setup > Apps & Add-ons > Integrations > Third Party Integrations and enable Microsoft Intune. Click here for more information.
ServiceDesk Plus Cloud now allows automated, time-delayed actions to be executed on requests and changes. Timers can be configured under Setup > Automation > Custom Actions. Currently, timers can be configured as follows:
| Module | Role Required | Timers Executed Via |
|---|---|---|
| Requests | SDAdmins, HelpDeskConfig | Triggers |
| Changes | SDAdmins | Triggers and Workflows |
Note: Timers are dynamic, reusable entities. Depending on various business use cases, they can be associated with multiple triggers or workflows.
To learn more about timers, click here.
| Node Category | Node Added | Usage |
|---|---|---|
| Condition Nodes | Wait For | Pauses the change workflow until the specified conditions are met before proceeding to the next stage. |
| Action Nodes | Task | Add tasks to the change request when a specific stage and status is reached. |
| Custom Function | Implement any automated action in the application when a stage and status is reached. | |
| Webhook | Send data from the application to third-party applications or external services when a stage and status is reached. | |
| Timer | Pause the change workflow for a specific time duration and execute actions as the timer runs, aborts, or ends. | |
| Branch Nodes | Fork | Split the workflow into multiple paths. |
| Join | Merge parallel paths forked previously. |
Click here to learn how to configure the enhanced change workflow.
In the Workflow Execution Graph accessible under change details page,
Click here to learn how to use the workflow execution graph.
ServiceDesk Plus Cloud has introduced triggers for projects module. SDAdmins can use project triggers to perform automated actions when certain conditions are met in project requests under Setup > Automation > Triggers.
Project triggers can be applied when a project request is created, edited, or deleted. To learn how to configure project triggers, refer to the admin guide.
Using project triggers, administrators can configure the following custom actions for projects module from Setup > Automation > Custom Actions.
Click here to learn how to set up custom actions for projects.
Additional field types such as check box, radio button, currency, decimal, percentage, auto number, and decision box are now introduced for Projects.
The Condition node is now renamed as IF node.
Click here to learn how to configure the enhanced release workflow.
In the Workflow Execution Graph accessible under release details page,
Click here to learn how to use the workflow execution graph.
You can now pre-select release templates when accessing the new release form. Click the drop-down beside the New Release button and select the template. The new release form displays pre-populated with the selected template.
The Field Update action for releases under Setup > Automation > Custom Actions now supports multiline description content for the following fields:
You can now notify the approval action of a release approver to other approvers who are yet to take any approval action. To do this, select the Notify if other approvers take any approval action option when configuring the approval in the release workflow.
You can also notify the release engineer and release manager on any approval action taken in a release. To configure this, go to Setup > Automation > Notification Rules and enable Notify Release Manager and Release Engineer when an approval action is taken on the release under the Release tab.
The criteria in Release triggers now include the following description fields:
Click here to learn how to configure release statuses.
The status indicators in the release details page are revamped as follows:
| Old Indicator | Updated Indicator | Remarks |
|---|---|---|
| Release reached Completion status of the stage and moved to next stage | ||
| Release reached Rejection status of the stage and moved to next stage | ||
| Release reached In Progress status of the stage and moved to next stage | ||
| Release did not go through the stage and skipped it. | ||
| Current stage of the release. The status is In Progress. | ||
| Current stage of the release. The status is In Completed. | ||
| Current stage of the release. The status is Rejected | ||
| Release is yet to reach the stage. | ||
| - | Release reached Cancelled status in Close stage |
Actionable Messages for Outlook integration will be enabled by default in service desk instances when the instance is created by a user signing in via Microsoft.
The technician's cost per hour will now be shown only to technicians who have permission to view it. This permission is configured using the Can view technician's cost per hour setting under the Advanced Permission section in add/edit technician forms.
By default, this permission is enabled for SDAdmin and SDSiteAdmin and cannot be disabled.
Only technician with this permission can view Technician's Cost Per Hour value, incident cost, total cost in worklog forms, worklog list view, project timesheets, milestone timesheets, and history.
Options to enable or disable technician's cost per hour for one or more technicians are also available in the technician list view under the Actions drop-down.
Note: For newly created technicians, the Technician's Cost per hour and Incident Cost fields will not be shown unless the corresponding permission is enabled for the technicians. This means the technicians may not be aware of the actual costs when updating the worklogs and in some cases, the incident/total cost value may get saved as 0.
You can now select Last 365 Days option from the Time Filter drop-down in the Activities module. This option is available for both template view and kanban view in the Activities module.
You can now view requests, assets, and software licenses associated with each user from the requester or technician list view. To do this, go to Setup > Users & Permissions > Requesters/Technicians, and select View Associations from the actions icon beside the user entry.
Note: For technicians, only assets and software licenses will be shown in the associations pop-up.
You can now configure service templates to enable users to request resources in multiples. To do this, when configuring a resource question, select Single or Multiple (also set the maximum limit) under the Allowed Quantities section. This option is available for the Select Box and Check Box type resource questions.
The One Time Configuration section under the Approvals tab in service template forms has been redesigned as Approval Configuration. The following options with checkboxes have been replaced with toggles:
Note: The toggle buttons for these options will be active or inactive depending on whether corresponding checkboxes were enabled or disabled previously.
The All the configured approvers have to approve the service request option has been replaced with the Approval Condition drop-down. You can now configure the following approval conditions for requests in addition to Anyone to approve and Everyone to Approve.
The Add Stage and Edit Stage under the Approvals tab in service requests are now merged as Manage Approvals.
Note: If the All the configured approvers have to approve the service request option was enabled previously, the Approval Condition will now be set as Everyone to approve. If the option was disabled previously, then the Approval Condition will now be set as Anyone to approve.
You can now mandate request approval comments. To do this, go to Setup > General Settings > Advanced Portal Settings, and enable Mandate request approval comments under the Request Approval Settings section.
You can now configure automatic request approval for the following cases:
You can configure this by enabling the appropriate option under Setup > General Settings > Advanced Portal Settings > Request Approval Settings.
You can also enable appropriate notifications for the above cases under Notification
Service category is now available as a default feature across all editions. To access it, go to Setup > Templates & Forms > Service Category. Here, you can manage your incident and service templates under the respective tabs in each service category.
Note:
You can now use the following advanced options when converting incident requests to service requests:
When searching for requesters, the results will now be filtered based on both the requester name and email address depending on the search string. This enhancement applies to quick incident form, request add/edit forms, maintenance forms, and add request dialog box in the requester portal homepage.
When two technicians edit the same request, a message showing the activity of the other technician will now be displayed in the request edit form.
Users can now generate tabular reports and matrix reports for project milestones and worklogs for all modules.
Native Email Service
ServiceDesk Plus Cloud's native email service is available by default for all new accounts and can be enabled during the onboarding with a ready-to-use support email address for each instance.
Existing customers can enable the native email service by clicking the Switch and Configure button on the top-right corner of the Mail Server Settings page.
New UI for Mail Server Settings
The Mail Server Settings page has been revamped. For existing customers, the UI changes are applied only if they have enabled the native email service.
Modern Authentication for Office365 and Outlook Mailboxes
Support for Modern Authentication, which is based on OAuth 2.0, for connecting to Office 365 and Outlook mailboxes is now generally available.
General
Behavior Change
Going forward, change owners will not be able to edit the details in a change stage after it is crossed if the change is approved.
Introducing dynamic title tags for ServiceDesk Plus Cloud. Dynamic title tags help users identify the application's currently accessed page name by just checking the browser tab's title.
You can now enable requesters to edit their requests under Setup > General Settings > Requester Portal > Requester Portal Settings. You can also choose whether they can edit incident requests, service requests, or both.
When enabled, the requesters can edit their requests in the below scenarios,
Jira
Microsoft Azure
Office 365 Calendar
Sandbox
The Sandbox in ServiceDesk Plus Cloud is an isolated testing environment. You can securely experiment and test various admin configurations to understand their impact on your data, without actually interfering with the data in your production account. After reviewing the new or modified admin configurations, you can deploy the changes to your production account.
You can create one sandbox per service desk instance from Setup > Data Administration > Sandbox.
Upon its creation, sandbox will replicate only the admin configurations from the production environment. You can import users subsequently, and create sample data in your sandbox modules for testing purposes.
Under the Setup tab in Sandbox, you will find two tabs:
Check out the admin guide to understand how to track sandbox configurations, deploy changes, and understand the best practices and limitations.
Projects UI enhancements
Summary - View the details of milestones and tasks in widgets. Widgets are pre-defined; you cannot add or delete them. Click here to learn more about the summary tab.
Associations - Associate or dissociate requests, changes, and releases to a project. You can also use the Associations tab from the details page of the project dashboard widget. Click here to learn more about associations.
Project Template
General Tasks
Common Enhancements
CMDB Enhancements
You can now export CMDB relationship map as a CSV file or an image file (PNG). This option is available in the Relationship Map and Business View pop-ups. The information contained in the exported file/image will be limited to the extent to which relationships are expanded.
The relationship layout selector drop-down and the Save button have been redesigned.
The columns included in the exported CSV files are Source CI Name, Source CI Type, Destination CI Name, Destination CI Type, and Relationship Type.
You can now generate reports for CI relationships. The supported columns in the CI Relationship reports are Source CI, Source CI Type, Destination CI, Destination CI Type, and Relationship Type.
General
Reports
Problem Enhancements
Reports
Triggers and Custom Actions for Problems
Custom Functions (Setup > Automation > Custom Action)
More information on custom functions is available here.
Support for Change Sub-Entities in Custom Actions and Triggers
Custom actions and triggers now support change sub-entities, namely, approval levels, approvals, tasks, notes, email responses (from users). You can configure triggers specific to change requests or change sub-entities. The custom actions used in change triggers can also be configured specific to change requests or change sub-entities.
Note: Custom actions created for change sub-entities can be used only with the respective change sub-entity triggers.
For configuring custom actions for change requests or change sub-entities, go to Setup > Automation > Custom Actions, go to the preferred custom action, and use the drop-down to select change module. In the custom action forms, choose an entity using the Applies to drop-down. You can choose to apply it to a change request or change sub-entities.
Note: The Applies to field value cannot be edited.
To learn more, click here.
For configuring triggers for change requests or change sub-entities, go to Setup > Automation > Triggers > Triggers for Changes. Click New Trigger and on the new trigger for change form, select your preferred entity from the Trigger applies to drop-down.
Note: The Trigger Applies to field value cannot be edited.
To learn more, click here.
Zoho Analytics
General
Assets
General
Requests
Assets
Hyperlinks added to notes, comments, and description fields inadvertently open in the same tab.
( Pre-release : May 23, 2022)
V3 API support for user-related operations
Added the following endpoints for user-related operations:
| Endpoint | Allowed Operations |
|---|---|
| /api/v3/users | view |
| /api/v3/technicians | create, update, view, delete |
| /api/v3/requesters | create, update, view, delete |
Note: The operations are restricted based on the roles associated with the logged-in user.
General
Requests
( Pre-release : May 10, 2022 and June 07, 2022)
Zia Auto Popup
Administrators can now configure Zia chatbot to automatically launch once every 24 hours from Setup >> Zia >> Zia Chatbot.
Refer to the admin guide for more details.
Zia Quick Actions
Users can perform important or frequent actions instantly using quick actions from the Zia chatbot. Administrators can modify the quick actions for technicians and requesters from Setup >> Zia >> Quick Actions.
Refer to the admin guide for more details.
Solution Templates
Create solution templates for frequently created solutions to help technicians save time and effort in creating similar solutions. You can also include fields related to a solution topic in templates to help in effective categorization of your knowledge base.
Configure solution templates under Setup > Templates & Forms > Solution Template.
Click here to learn more.
Solution Topic Icon
Technicians can now add icons for solution topics. Select from the list of available icons or upload a custom icon.
Technicians-Sites & Groups
General
( Pre-release : May 25, 2022 )
Introducing Space module in ServiceDesk Plus Cloud's Facilities Instance to help you manage physical spaces in your organization such as Campuses, Structures, Floors, and Rooms. It also lets you associate assets and requests to their respective spaces. This module is available only for the facilities service desk instance.
Space Module Home
You can add, delete, and view spaces such as Campuses, Floors from here. Use the Space Tree to get a quick view of all the spaces and their associations in your organization
Campuses
Under Campuses, you can create a new campus with all the structures, amenities, and facilities available.
Structures
Under Structures, you can add information on all the infrastructure that is present in your organization. You can add buildings as well as non building structures such as parking lot, play area under this.
Floors
Under Floors, you can add information on the floors available in a building. This will help in categorizing available spaces based on floors.
Room & Space
Under Room & Space, you can add information on individual rooms and spaces that are present on a floor. These spaces can be any empty piece of free space such as a space to keep the couches, medicines or store rooms, sick rooms, etc.
Facility Services
Under Facility Services, you can add the various available facilities such as the Wifi, Pantry, Cab, etc. You can associate these services to Campuses, Buildings, Floors, and Rooms and Spaces.
Space Tree
Under Space Tree, you can view the connection between the spaces, their total capacities and their associated requests in an expandable tree view. This helps you get an overview of all the spaces and their associations.
Click here to learn more on Space
General
Requests
Projects
Purchases
Assets
CMDB
Added support for 2 new languages namely, Danish and Icelandic.
User Management
User Management
General
Reports
Integration
( Pre-release : April 21, 2022 )
Conflict Detection for Changes
Freeze and Maintenance Window Configurations & Details
Change Scheduler
Change Calendar View
Asset Life Cycle
Asset life cycle, previously announced as beta, is now generally available. Asset life cycle allows you to define a sequence of states that an asset goes through, typically from purchase to disposal. The asset life cycle can be created and published with the help of a visual builder using simple drag-and-drop actions.
To configure asset life cycle, go to Setup > Automation > Life Cycles > Asset Life Cycles.
Sample Asset Life Cycle:
When defining asset life cycle, you can also configure customized transitions based on your requirements. The life cycle contains asset states and transitions. The transitions are paths that connect two states. The transition configurations are divided among three phases namely, Before, During, and After. Each transition phase can be configured with rules to check for criteria and trigger corresponding actions, such as update fields, execute custom actions, trigger webhooks, or send notifications.
You can also connect multiple states to a single state without duplicating transition configurations by marking a transition as a common transition.
Each life cycle can be associated with only one product type.
Sample configuration:
To learn more, click here.
Note: Assets can exist with or without asset life cycle. When an asset life cycle is configured for a product type, it takes precedence. So, fields are mandated and rules are applied based on the configurations in the asset life cycle. If no asset life cycle is configured for a product type, then the system will enforce the default mandatory fields and apply default rules. For example, User and Department fields will be mandated for the "In Use" state and their values will be reset for the "In Store" state.
General
Projects
Assets
General
Requests
Changes
Projects
Solutions
Assets
CMDB
Reports
( Pre-release : April 07, 2022 )
Custom Menu for Releases
Custom menu is now available for releases which allows you to create customized actions that can be performed on releases. You can configure an action for a custom menu by using a custom function, custom widget, or by invoking a URL. To create a custom menu for releases, go to Setup > Developer Space > Custom Menu > Custom Menu for Release.
Once created, you can find the menu options as a drop-down in the release details page.
Note: The availability of custom menu in release details page is subject to the configured conditions in the custom menu.
Custom Widgets for Releases
Custom widgets are now supported in the release module. You can add custom widgets to release custom menu, release details subtab, release detail right-side panel, and release stage subtab. To enable custom widgets for releases, go to Setup > Developer Space > Custom Widgets, click your preferred widget name to expand its details, and use the appropriate toggles against your preferred locations in the release module.
New Operator in Business Rules and Triggers
Added a new operator "is changed" for configuring conditions in business rules and triggers. This operator can be used when you want to execute an action if a field value has been changed.
Note: This operator is not supported for multi-select picklist fields.
User Delegation Enhancement
SDAdmins and HelpDeskAdmins can now allow technicians or requesters to configure their own delegation for unavailability. Admins can find the option under Settings > Automation > Delegation.
Azure AD User Sync Enhancements
You can now import users from Azure AD based on criteria. This helps to import only the intended users. You can also custom map imported fields from Azure AD with the respective SDP fields to suit your requirement. To perform these actions, click Configure on Azure AD User Sync card under Integrations.
Asset Life Cycle (Beta)
Introducing asset life cycle that allows you to define a sequence of states that an asset goes through, typically from purchase to disposal. The asset life cycle can be created and published with the help of a visual builder using simple drag-and-drop actions.
To configure asset life cycle, go to Setup > Automation > Life Cycles > Asset Life Cycles.
Sample Asset Life Cycle:
When defining asset life cycle, you can also configure customized transitions based on your requirements. The life cycle contains asset states and transitions. The transitions are paths that connect two states. The transition configurations are divided among three phases namely, Before, During, and After. Each transition phase can be configured with rules to check for criteria and trigger corresponding actions, such as update fields, execute custom actions, trigger webhooks, or send notifications.
You can also connect multiple states to a single state without duplicating transition configurations by marking a transition as a common transition.
Each life cycle can be associated with only one product type.
Sample configuration:
To learn more, click here.
Note: Assets can exist with or without asset life cycle. When an asset life cycle is configured for a product type, it takes precedence. So, fields are mandated and rules are applied based on the configurations in the asset life cycle. If no asset life cycle is configured for a product type, then the system will enforce the default mandatory fields and apply default rules. For example, User and Department fields will be mandated for the "In Use" state and their values will be reset for the "In Store" state.
Limitations
As ServiceDesk Plus Cloud mobile apps support only a limited number of asset fields and forms, managing assets via mobile apps may not work as expected if an asset life cycle with mandatory fields is configured for the corresponding product types.
Asset Association
You can now associate assets with parent assets and also assign them to users simultaneously. The Assign option for assets now lets you establish a parent-child relationship between assets in addition to assigning them to users.
To establish a parent-child relationship, choose parent asset from the Associated To drop-down.
Note: After the association, the parent asset's user and department fields will be used for the child asset. These fields cannot be edited when editing the child assets.
Assets
Assets
Zia Prediction for Sub Category and Item
Zia can now be trained to predict the relevant sub category and item for requests. Administrators can train ZIA with 100 or more requests by enabling the prediction features from Setup > Zia > Artificial Intelligence.
Sub Category Prediction
Zia can train with service desk data to predict the top 3 relevant sub categories when requests are edited. Sub categories are predicted based on the applied category.
Item Prediction
Zia can be trained to predict the top 3 relevant items when requests are edited. Items are predicted based on the applied category and sub category.
Release Enhancements
Move requests between instances
You can now move requests from one instance to another instance. To do this, go to the request details page, select Move Request from the Actions menu, and provide the necessary details.
The original request in the source instance can either be retained with a completed request status or can be deleted (moved to trash). You can configure this under Setup > General Settings > Advanced Portal Settings.
To learn more, click here.
Note:
General
Requests
Problems
Assets
Purchases
Reports
Zia can be trained with service desk data to predict priority for requests. After the training, Zia will suggest the top 3 priorities when you edit requests. Priority prediction is applicable only if the request priority is not defined by any existing configurations.
You can enable Apply Prediction from Setup > Zia > Artificial Intelligence to allow Zia to auto-apply the predicted priority for a request while creating it.
Notifications
Form Rules
Custom Operational Hours
Automatic Cancellation of Tasks and Reminders
Support for Bulk Closure of Changes
Send CAB Recommendations in Bulk
You can now send recommendations to multiple CAB members simultaneously. This option is supported in the CAB Evaluation stage.
Option to Restrict Change Owners from Editing Previous Stages
You can now allow/restrict change owners from editing any crossed stage. To do this, go to Setup > Customization > Change Management > Change Role, and select/unselect the Allow editing previous stages option. By default, the option will be selected and change owners are allowed to edit all stages irrespective of the current stage.
Option to notify other approvers on any approval action
Approval action taken by a change approver can now be notified to other change approvers who are yet to take an approval action. To do this, select the Notify if other approvers take any approval action option when configuring an approval node in change workflows.
Trigger Enhancements
The Conditions in change triggers now supports the following fields:
Field Update Enhancements
The Field Updates action for changes under Setup > Automation > Custom Action now supports multi-line description content for the following fields:
Report Enhancements
Import/Export Enhancements
Miscellaneous Enhancements
Solutions
Purchases
Integrations
Customization Support for Outlook Actionable Messages
You can now customize Outlook Actionable Messages. This option will be available when editing the respective notifications under the Notification Rules. For approval-notifications in changes and releases, the option will be available when configuring the respective approval nodes. To learn more, click here
Note: This option will be available only when Actionable Messages for Outlook is enabled under Setup > Apps & Add-ons > Integrations > Third Party Integrations.
Actionable Refresh Cards for Outlook and Microsoft Teams Bot Notifications
Actionable Messages for Outlook are now dynamic and refreshed based on the actions recorded in the email notification or the application UI. The refreshed cards are also updated in Microsoft Teams bot and chat notifications, if Outlook emails are configured in Microsoft Teams.
Multi-language Support for Survey Email Notifications
General
Requests
Projects
Contracts
Integrations
Support for New Languages
Requests
( Pre-release : January 25, 2022 )
( Pre-release : January 10, 2022 )
Create Custom Widgets from Reports
You can now convert tabular reports that contain charts into widgets for dashboards.
For new reports, enable the appropriate option while saving the report from the report details page.
For existing reports, use the Access to Dashboard toggle against your preferred report in the reports list view to enable/disable widgets .
Note:
To learn more, click here.
Technicians with access to custom functions can track the execution usage per month and webhook calls per day that are made via Custom Functions. A colored progress bar is used to indicate the quota of executions and webhook calls remaining.
In the New Release Role form, a new attribute Field Key is introduced to provide a unique identification for the release role. This field can be configured only when creating the release role.
In the release list view page, you can now filter releases based on release roles.
You can configure custom actions such as Field Update/Custom Trigger to modify the Release Roles in a release request.
When configuring a release workflow, you can add release roles as criteria under conditions.
In release history, you can now search based on release roles.
Behavior Change
In release roles, the attribute User Type can be configured only when creating the role.
Integrations
Form Rules
You can now configure request form rules with the CI field as a condition which supports the following actions:
General
Releases
Assets
You can now configure custom triggers for request sub-entities such as tasks, approvals, approval levels, notifications, and notes.
Configure triggers to be executed when the entity is created, edited, and/or deleted.
You can also configure custom actions such as Custom Functions, Tasks, Notifications, and Webhooks for request sub-entities.
To learn more, click here.
Requests that are in "on hold" status can now be moved to a custom "in progress" status. This setting can be configured for all requests with any "on hold" type status or specific "on hold" type status. You can configure this under Setup > General Settings > Advanced Portal Settings. To learn more, click here.
Note: This configuration replaces the existing "Reopen on hold requests when requester replies" option under the Advanced Portal Settings.
( Pre-release : December 24, 2021 )
OrgAdmins/SDAdmins can now add a secondary email to user accounts via CSV import of users or using provisioning tools. However, the secondary email will not be displayed anywhere in the application and will be used only for login purposes.
When importing users in bulk via CSV file or provisioning tools, OrgAdmins/SDAdmins can now map technician additional fields.
OrgAdmins can allow/restrict changes in the primary email of users via CSV import or provisioning tools using the toggle button under ESM Directory > Organization Details > Other Settings.
( Pre-release : December 6, 2021 )
Problem Form Rules
Note: Form Rules cannot be executed upon spot editing of problem fields in the details page. However, SDAdmins have the option to disable spot edit in the problems details page using Advanced Portal Settings.
New Asset Widgets for Dashboards
Tabular Reports Enhancements
Support for requesters to create change requests
Note: This option will be available only when login permission is enabled for the requesters.
Change Form Rules Enhancement
Dashboard Filter Enhancement
General
Requests
Problems
Projects
Releases
Solutions
Assets
Azure User Import
ADManager Plus Integration: Support for New Operations
The following new operations are now supported in the ADManager Plus widget.
These operations are available only after upgrading to the latest version of ADManager Plus widget.
Changes
Limitations
Currently, ServiceDesk Plus Cloud mobile apps (iOS and Android) do not support adding/editing requests when their corresponding templates contain mandatory lookup fields.
Customize Query Reports
You can now generate query reports with a custom date/time range. To do this, go to Reports > Query Reports, click the edit icon beside your preferred report, select a Filter By criteria (Created Time or Last Updated Time) from the drop-down, and choose your preferred time period.
You can also customize query reports directly from the details page after generating the reports. To do this, click Edit on the top left, modify the Filter By criteria and time period as required.
Requests
Purchases
Surveys
General
Requests
Solutions
Purchases
Reports
Integrations
Field attributes such as site, job title, employee ID, phone, mobile, reporting manager can now be imported along with the basic user details while importing users from Google Apps.
Integrations
General
Technician Groups
API
Mailbox
Default Formatting for Rich Text Editors
You can now configure the default font and font size for all rich-text fields across the application. To do this, click the profile icon, select Personalize, and choose your preferred font and font size under the Rich text editor style section.
Note:
Asset Vendor Import Implementation
Vendor details and vendor-product association can now be imported via CSV files from Setup >> Data Administration >> Import Data. Click here to learn more about importing vendors.
Apart from administrators, users with SDAsset Manager and AssetConfig roles can also import data into the Asset module. However, the user, site, and department associated with an asset can only be updated if the user does not have administrator permission
Requests
Assets
Requests
Purchases
ServiceDesk Plus Cloud now contains built-in telephony integration that allows calls to be made, received, and logged in the application. After the administrator enables the integration, technicians can initiate and receive calls in the application directly. The important pointers discussed can be documented as call description.
Depending on the service provider, technicians can perform calls using either of the following ways:
Call details are logged under Setup >> Data Administration >> Telephony Log.
To learn more about Cloud Telephony integration, click here.
Integrations
TeamViewer Integration
You can now integrate TeamViewer with ServiceDesk Plus Cloud. The integration supports both regular remote session, which allows you to gain access to the user's screen and input control, and pilot session, which allows you to gain access to the remote device's camera for real-time streaming. To enable this integration, go to Setup
>> Apps & Add-ons >> Integrations >> Third Party Integrations, and use the toggle on TeamViewer Card.
After integration, the technicians can access TeamViewer using the widget on the right-side pane of the request details page.
ADManager Plus Integration
You can now integrate ADManager Plus with ServiceDesk Plus Cloud. This integration allows you to perform different user operations pertaining to ADManager Plus directly from ServiceDesk Plus Cloud. To enable this integration, go to Setup
>> Apps & Addons >> Integrations >> ManageEngine Integrations, and use the toggle on the ADManager Plus card.
After enabling the integration, a web tab for ADManager Plus will be added. Go to the web tab and configure the custom widget to allow the technicians to perform various user operations directly from the ADManager Plus widget on the right-side pane of the request details page.
Release Form Rules
Introducing Release Form Rules that allows you to create rules based on custom criteria to perform various actions such as, Hide Fields, Show Fields, and Mandate Fields on release request fields.
The rules can be applied based on the type of user or the template. Users can also customize when to execute rules, based on various form events.
The Release Form Rules can be created under Setup >> Templates & Forms >> Form Rules >> Release Form Rules.
Note:
Requester Portal Customization: Support for uploading images
You can now use upload images and use them as requester portal's background and icons via basic customization. A Gallery is added where you can upload, view, use, or remove images directly from ServiceDesk Plus Cloud without any need for external hosting. To access it, go to the requester portal editor (basic) and click Gallery.
To learn more about this feature, click here.
Note: Default images cannot be removed.
Zia Full View
Zia Chatbot can now be loaded in a separate window to perform all Zia related operations. Users can access multiple service desk instances from the Chatbot window and switch between different instances as needed. Admins can enable Zia from the chatbot window.
To learn more, click here.
( Pre-release : August 31, 2021 )
Zoho Survey Integration
ServiceDesk Plus integrated with Zoho Survey, a powerful survey creation tool. Administrators can build complex survey templates within minutes. Zoho Survey allows administrators to collect, analyze user responses and gain valuable insight into customer experience.
To enable the integration, go to Setup >> Apps & Add-ons >> Zoho Survey. You can manage the Zoho Survey settings from Setup >> User Survey.
You can automate surveys to be sent to users and trigger different survey templates based on the request via survey rules.
To learn more, click here.
Imports
Import Orgrole User association data
ServiceDesk Plus Cloud now supports organization roles association with users, sites, regions, departments, and groups for all levels, except Organizational Level.
To learn more, click here.
Generic Import Option for Worklogs
Release Tasks and Worklogs Enhancement
Release Engineers (with permission to edit releases) and Release Managers can now delete pending approvals in a release stage after the release has crossed the stage. If no release manager is assigned for the release, users with SDRelease Manager role can perform the action.
Changes
Removal of Old Status in Changes
The old status in changes are no longer supported. All entries relating to old status in changes will be removed from change status list view, change history, sandbox, triggers, notification variables, and API endpoints.
Note: You can still generate change reports with old status when required.
Releases
Release Tasks and Worklogs Enhancement
Task owners who cannot access the release module can now view and edit release tasks assigned to them. They can also add and manage worklogs in their release tasks.
Release engineers, who do not have access to all releases, can now view the tasks of releases assigned to them from the home page.
New Attributes for Requester Portal Editor
Added new attributes that allow you to invoke Zia and Live Chat using HTML elements within the requester portal. These attributes are available in the basic requester portal customization. To add these attributes, go to Setup >> General Settings >> Requester Portal >> Requester Portal Customization, click Configure on the BASIC card, and click the edit icon on the top-right to open the HTML editor.
Note: The attributes do not affect the options for Zia and Live Chat on the footer bar.
Requests
Tasks
Solutions
Assets
Reports
Enhancements
Custom domains are now verified in ServiceDesk Plus Cloud at their time of creation. If the CNAME of the sub-domain is not configured and resolved globally, the custom URL will not be created.
Behavior Changes
Once created, custom URLs cannot be edited further. Users can remove the custom URL and add a new URL, if needed.
The default URL of the application in all emails from ServiceDesk Plus will now be sent using HTTPS protocol.
( Pre-release : August 16, 2021 )
Zia can now be trained to predict the relevant technician, category, and template for a request. Administrators can train ZIA with 100 or more requests by enabling the prediction features from Setup >> Zia >> Artificial Intelligence.
Technician Prediction
Zia can be trained to predict the relevant technicians to handle a request by training with the service desk data. After the training is over, Zia will suggest the top 3 relevant technicians for a request during edit. To allow Zia to auto-apply the predicted technicians, facilitate Technician Auto Assign and select Artificial Intelligence (Zia) as the technician auto assign model.
Category Prediction
Zia can train with service desk data to predict the relevant categories for requests. After the training is over, Zia will suggest the top 3 relevant categories while editing requests. Category Prediction is applicable only if the request category is not defined by any existing configurations.
You can enable Apply Prediction from Setup >> Zia >> Artificial Intelligence to allow Zia to auto-apply the predicted category for a request after creating it.
Template Prediction
Zia can also be trained to predict the appropriate template for a request when users edit the requests or convert from service to incident and vice-versa.
Multiportal Support
Zia is now supported for HR and Facility instances as well. The default actions and custom actions of Zia are specific to the instance it is configured for. Actions configured for one instance will not be reflected in other instances.
Similar Requests
Users can now fetch similar requests based on a request?s ID or subject. In the Zia Chatbot, select Similar request. The requests similar to the specified ID/subject are fetched from the last 1000 requests. The fetched requests can be filtered based on the time of creation within the last 24 hours.
When configuring a webhook, SDAdmins can save and test the webhook to avoid potential errors before associating it with triggers or life cycles.
Zoho Directory Integration
Zoho Directory allows you to manage all your organization users across different applications. With this integration, you can perform various user management operations such as add or edit user, configure roles or permissions, designate user as requester or technician, assign users to groups, monitor login activity, change passwords, configure security policies, etc.
To set up the integration, log in to Zoho Directory as admin, go to Admin Panel >> Applications >> Add Application, search for ServiceDesk Plus and click Add. Finally, choose your preferred ServiceDesk Plus instance and confirm the users in the instance to add them to Zoho Directory.
Note: The Zoho Directory integration can be enabled independently for each ServiceDesk Plus instance.
Tasks
Imports
Option to download the import summary file is now limited to select entities:
General
Requests
Changes
Solutions
Purchases
Integrations
( Pre-release : August 04, 2021 )
Consumables
ServiceDesk Plus Cloud now allows you to effectively track and manage consumables from Assets tab.
Using Consumables, you can:
To learn more, click here.
( Pre-release : July 28, 2021 )
Releases: Import Releases, Release Tasks, and Release Conversations
You can now import Releases, Release Tasks, Release Conversations, and Attachments for releases and release tasks under Setup >> Data Administration >> Import Data. The supported file formats are .csv, .xls, and .xlsx.
Additional Fields
Additional field types such as Decimal, Currency, Percent, Check Box, Radio Button, Decision Box, and Auto Number are now available for Releases and Problems.
The maximum number of additional fields for Releases and Problems is increased to 150 each.
You can now use Modern Authentication, which is based on OAuth 2.0, for connecting to Office 365 and Outlook mailboxes.
A new button Switch and Configure, which allows to switch between modern authentication and basic authentication, has been added for customers who are already using Office 365 and Outlook mail services.
Mail fetching will continue over basic authentication until modern authentication configuration is completed. To complete it, provide the necessary details for configuring modern authentication and click Finish Configuration.
For a new mail server configuration, go to Setup >> Mail Setting >> Mail Server Settings, select your preferred option, and use your login credentials to authorize the connection.
Note:
( Pre-release : July 12, 2021 )
Notify Original Approver: Delegation-specific Notification Rules Enhancement
The following Delegation Notification Rules are added under Admin >> Automation >> Notification Rules >> Other Notifications:
Custom Widgets
Users can now bring external services inside ServiceDesk Plus Cloud by embedding widgets in various locations such as Dashboards, Custom Menu, Request Details page, Add/Edit Request form, Change Details page, Asset Details page, and Setup. within the application. Custom widgets can be configured in given custom widget package and hosted locally or on Sigma server.
Administrators can provide the location of widget items, connection details, variables details, and custom modules configuration in the custom widget package. The configurations and display locations of the widget items can be managed under Admin >> Developer Space >> Custom Widgets.
New Closure Rules for Releases
Added support for mandating new fields in different stages of releases via release closure rules, as listed below.
You can access the release closure rules under Setup >> Automation >> Closure Rules >> Release Closure Rules.
Note: While mandating the Details field in the Development stage, adding value to either Description or Attachments is sufficient.
Releases
The Test Cases field in the UAT Stage is now renamed to Test Plans.
General
Requests
Requests
Changes
Assets
Reports
( Pre-release : June 17, 2021 )
Purchase Dashboards
Purchase Reports
Purchase Template:
Purchase Orders
Contracts
Stage transition restrictions for changes and releases
You can now restrict stage transitions in changes and releases to specific roles/users.
For changes, the stage transitions can be restricted to specific roles/users. To do this, go to Setup >> Automation >> Workflows >> Change Workflows and select an appropriate option under Workflow Settings.
For releases, the stage transitions can be restricted only to the release manager. To do this, go to Setup >> Automation >> Workflows >> Release Workflows and select an appropriate option under Workflow Settings.
Change Notification and Conversation Enhancements
Change Downtime Enhancements
Note:
Changes
The language used for notifications sent to non-login users will be based on the first available configuration selected from the items below as listed in the order of priority.
The localized notifications will be sent only when the notification templates are configured in the respective languages and the Allow template customization in user's language option is enabled under Notification Rule Settings.
Note: All localization options are available only for accounts using a multilingual license.
Custom Scripts are now supported in request Field and Form Rules. Using Custom Scripts, you can modify request forms dynamically based on user input.
Click here to view sample custom scripts for Field and Form Rules.
You can add and manage the Custom Scripts configured in the application under Setup >> Templates and Forms >> Custom Scripts.
Introducing group filter that allows you to filter information based on groups for widgets relating to request, problem, change, and release modules across all dashboards. The drop-down filter on the top-right corner of the dashboard now allows you to select both site and group. The Request frequency and Enable SmartView options are now moved under a gear icon adjacent to the filter drop-down.
For groups, you can choose All Groups, Not in any Group, or a specific group based on the site selected.
You can now limit the filtering to the current dashboard or extend it to all dashboards using the Apply to this dashboard only toggle.
The Discover Product panel is now added to the requester portal. It provides multiple resources for requesters to learn more about the application. This can be accessed by clicking the bulb icon on the lower-right corner of the requester portal.
Azure AD User Sync
Users imported via Azure AD User Sync will no longer be sent an email with OTP for their first-time login if their domain is already verified.
Assets
Changes
Assets
General
Requests
Projects
Solutions
Assets
( Pre-release : May 10, 2021 )
You can now customize the requester portal with advanced options like panels, buttons, lists, snippets, etc over pre-defined or custom templates. To access these customizations, go to Setup >> General Settings >> Requester Portal >> Requester Portal Customization and click Configure on the ADVANCED card.
Note: The customization options that were previously available will now be identified as Basic Customization. To access it, go to Setup >> General Settings >> Requester Portal >> Requester Portal Customization and click Configure on the BASIC card.
Problem Module as an Add-on
Problem Module is now available as an add-on for Standard and Professional editions.
Problem Enhancements
Configure tasks within problem templates. When creating a problem, technicians can choose the tasks to be triggered on problem creation.
When changing the template associated with an existing problem, the technician can choose to delete or retain the tasks associated with the previous template.
You can now forward/reply to conversations from within the problem details page. You can also save drafts which will be listed in the right panel of the problem details page.
Under the history tab of the problem details page, you can search for a particular activity or sort the activities based on the time, users involved, and the type of action.
Integrations
Integrations
( Pre-release : April 29, 2021 )
Add assets by scanning QR Codes from vendors. You can also generate your own custom QR codes for new and existing assets.
You can now configure triggers for Assets, CMDB, and Release modules and execute actions such as triggering notifications and web hooks or run scripts as custom functions on entities that meet your specific conditions.
You can also configure triggers to initiate tasks for the Release module.
Custom Triggers (Setup >> Automation >> Triggers)
Custom Functions (Setup >> Developer Space >> Custom Functions)
Asset Bulk Edit
You can now edit Assets and Asset Components in bulk from the Asset list view page.
Other Enhancements
You can now select CIs in bulk in Request, Problem, Change, and Release forms. To do this, click
and select the CIs from the list view.
Assets
General
General
Requests
Changes
Assets
CMDB
Reports
Updating existing records using Import Wizard
You can now choose to update existing records without adding any new records during imports. This feature is available for all modules that support bulk data import. This option is available under Setup >> Import Data.
New filter for user list view
You can now filter users in the requester or technician list view based on the availability of login credentials using the Filter by User Category drop-down. The available filtering options are: All Users, Login Users, and Non-Login Users. This option is available under Setup >> Users & Permissions >> Requesters/Technicians.
( Pre-release : March 29, 2021 )
CMDB
Introducing Sync Rules that allow you to define rules to perform various actions on CIs and their relationships based on the data available in Assets and Software Installations. You can define rules for the following actions.
To define a sync rule, go to Setup >> Customization >> CI Types, choose the preferred CI Type or create a new one and then select Sync Rules.
All existing customers will be required to select a default language for notification templates. A one-time screen will be shown to select the language for users with administrative privileges under Setup >> Automation >> Notification Rules.
The language selected using this configuration is required to generate all future default notification templates.
Note:
Problems
Changes
General
Requests
Changes
Projects
Solutions
Assets
( Pre-release : March 02, 2021 )
Requests
Complete Request on Denial
Requests rejected by approvers can now be moved automatically to any completed status. SDAdmins can configure this under Setup >> General >> Advanced Portal Settings.
Task Worklog Timer
Projects
Project Key ID
Project ID is now shortened and comes with a modifiable prefix. Sample project ID format PJT-≤numerical value>.
Project Default Template
Change Template
Projects
Request Notifications
Task Notifications
Change Additional Fields
Requests
Changes
Tasks
Reports
Tasks
General Tasks
Changes
Change Form Rules
General
Requests
Projects
Assets
Solutions
Integrations
General
SSL Certificate for custom domains can now be applied from the ESM directory. After SSL is certified and updated, the application will run only in HTTPS mode.
Users who have not applied SSL certification for an existing custom domain can navigate to ESM Directory >> Manage Portal and click Apply SSL certification. An email will be triggered to the support team and the status of the certificate will be displayed as a note on the Manage Portal page.
( Pre-release : January 29, 2021 )
Webhook
Webhook URL now support substitution variable. You can substitute variables using the dollar ($) sign.
Webhook calls now have a soft quota monitoring threshold of 500 calls per day for free users and 3000 calls per day for paid users across all editions. You can track your daily usage against this threshold under Setup >>Automation >>Custom Actions >>Webhooks.
Release Notification in Custom Actions
While configuring notifications for releases in Custom Actions, the Notify To drop-down is updated to configure release notifications to Owners of Associated Changes, Owners of Associated Projects and Group Members.
The Release Users and Roles updated in Custom Actions are also reflected in approvals, notes, release status template, and while configuring notifications in release workflow.
Release Notification in Notification Rules
Release notifications rules are updated under Setup >>Automation >>Notification Rules as follows:
Asset
Name Format Customization for Workstations and Servers
The name format of scanned workstations and servers can now be customized to display only the workstation/server name or the fully qualified domain name (FQDN). The FQDN can further be customized to show either the Active Directory Domain Name or DNS Domain Name.
You can configure this under Setup >> Probes & Discovery >> Settings >> Workstation Name Format.
Note: With this enhancement, Active Directory Domain Name will be used as the default domain name to create FQDN for workstations and servers.
Query Reports under Asset Loan
Added a new query report Loaned Assets - Expired which generates reports based on only the assets that are currently in loan expired state and have not been returned.
The existing query report Loan Expired Assets is renamed to Loaned Assets - Expired (All time) which generates reports based on all assets that were/are in loan expired state whether they have been returned or not.
Requests
Requests
Tasks
Requests
Problems
Changes
Solutions
Assets
Contracts
Integrations
Client
General
Email format
The format of user invitation emails, account confirmation emails, and OTP emails are updated as follows:
User Invitation Email:
Account Confirmation Email:
OTP Email:
User Invitation in Multi-Language
User invitation emails can now be configured in various languages supported by ServiceDesk Plus Cloud. The invitation emails are sent in the language of the site where the user is invited to. If the site language is not configured, the email will be sent in the language of the administrator who is adding the user.
Microsoft Teams Integration
SAML Authentication support is now added for Microsoft Teams integration.
Existing buttons Sign in with Zoho and Sign in with Office 365 are removed and replaced with a single button Sign In that supports all modes of authentication.
( Pre-release : January 11, 2021 )
Introducing Change Form Rules that allows you to create rules based on custom criteria to perform various actions on change fields such as, Hide Fields, Show Fields, and Mandate Fields.
The rules can be applied based on the user or the template used. Users can also customize when to execute rules, based on various form events.
The Change Form Rules can be created under Setup >> Templates & Forms >> Form Rules >> Change Form Rules.
Note:
Configure notifications for alert when the assets in the inventory fall below the threshold. Email notifications will be sent to the relevant technicians every day until the assets are restocked. The Asset Manager/Administrator can configure threshold for Products/Product Types available in-store.
To set up the configuration, navigate to Assets >>Asset Replenishment and configure notifications under Admin >>Automation >>Notification Rules.
Site Locale enhancements
Configure language settings for each site under Setup >>Instance Configurations >>Sites. For users imported from verified domains, language will be auto-configured based on the department's Site they are assigned to.
Locale-Specific Notification Templates
Administrators can configure notifications to be sent in the user's language by enabling Allow template customization in user's language under Setup >> Automation >> Notification Rules >> With Default Templates.
The language for notification templates can also be configured while customizing templates in Notification Rules. In case of multiple users, the notification for an entity will be sent in the selected language of the specific site to which it is associated. If templates are not configured in the user/site language, the default template will automatically be used.
First Response Escalation and Field Value updates on Escalation for Service Request SLA
Configure escalations for Service Requests that violate the first response SLA. Users can also perform actions on Service Requests that violate SLA by placing those requests in a group, assigning them to a technician, or even setting a new priority and level. Navigate to Setup >>Automation >>Service Level Agreements to explore these newly added actions.
When Azure AD User Sync integration is enabled:
The first name and last name fields from Azure AD are not in sync with the respective fields in ServiceDesk Plus Cloud.
The configurations are not applied for When users are deleted in Azure AD field if the Remove user from the service desk or Revoke service desk login access options are selected.
( Pre-release : December 15, 2020 )
Solutions
Topic Owners for Solution Topics
Review Date for Solutions
You can now configure a date to review solutions and update/remove them from the knowledge base as required. You can also configure notifications for topic owner regarding the solution review. Also, filter options are introduced to list solutions based on their review due.
Expiry Date for Solutions
Configure expiry date for solutions, after which the solutions will be automatically moved to expired state. Expired solutions cannot be retrieved/modified. You can configure notifications to be sent to the topic owner regarding solution expiry. You can view the expired solutions and solutions due for expiry using filters.
Additional Fields for Solutions
You can now configure additional fields for Solutions module under Setup >> Customization >> Additional fields.
Changes
Request additional fields, attachments, assets involved, and services affected are now copied when creating a new change from a request. Users can now choose the attachments to be copied and/or add new attachments as required.
Note: Request Additional fields will be copied only if the name and type of the fields match with change additional fields.
New approval rules for change and release workflows
Change and release workflows now support new approval rules "Majority to Approve" and "Percentage to approve." You can configure these rules when adding/editing Approval nodes in change or release workflow editors. To access workflows, go to Setup>>Workflows.
Zia Widget
Besides using Zia chatbot within ServiceDesk Plus cloud, you can now embed the chatbot as a widget into your website to allow technicians and end users to complete their help desk tasks from right within the website. You can find the HTML embed code under Setup >> Zia >> Zia Widget or by chatting with Zia.
Reply Template
Resolution template
Edit and Delete operations for resolution templates are now moved under
beside the template.
Actionable Messages in Outlook for non-Microsoft SSO Users
Actionable messages in Outlook is now supported for all users who use Outlook irrespective of their login method (Microsoft SSO or otherwise). To perform actions via outlook, users should link their Outlook email account with ServiceDesk Plus Cloud using the appropriate link in the emails received from their help desk.

Changes
New Variable for Change Notifications:
Introducing a new variable ${downtime} for change notifications. The variable is resolved with information such as Scheduled Start, Scheduled End, Actual Start, and Actual End based on the configured downtimes configured under Planning or Release stages.
Support for editing Planning stage details:
Planning Stage details can now be edited by Change Manager or Changer Owner even after the change has progressed beyond the Planning stage.
Approvals
Approval Comment length has been increased from 250 to 1000 characters across all modules.
The last scanned time in the asset summary dashboard referring to network/domain scan (Last scanned) time is removed.
Requests
Minor UI issue in resource questions drop-down menu.
Assets
Client
Provisioning Tool
Email notifications are unnecessarily sent when no users are added or deleted after provisioning tool sync.
( Pre-release : November 30, 2020 )
Users can now be addressed by their first name, last name, full name, or preferred name. The following fields have been introduced accordingly:
First Name - The First Name field is a mandatory field.
Last Name - The Last Name field is optional.
Name (Display Name) - Users can enter their preferred name in the Name (Display Name) field. If the field is left empty, the values of First Name and Last Name fields will be constructed as the display name, by default.
Note:
( Pre-release : November 9, 2020 )
Administrators can create modules based on their organization's needs using Custom Modules. Using custom modules, technicians can group data that cannot be categorized in the pre-existing modules. Custom modules can be displayed on the navigation pane along with the other modules as Web Tabs or kept private as Custom Configurations in Setup.
Data collected via custom modules can be used as lookup fields in other custom modules, Assets, and CMDB. You can also import data to custom modules and generate reports.
Web Tabs:
Custom Configurations:
The tasks associated with a project can now be viewed and managed from kanban view. This view presents tasks in a billboard format where they are grouped and displayed as cards. Kanban view allows you to easily update the owner, status, and priority of a project task using a simple drag-and-drop action. Using kanban view, technicians can understand the quantum of work in each project at a glance and collaborate effectively.
Introducing advanced permissions to allow technicians who are assigned to request tasks to view their corresponding requests. To configure permissions, go to Setup >> Users & Permission >> Roles >> Edit Role/New Role and navigate to Requests under Advanced Permission section. Select one or both of the following as required.
When Allow task technician to access request is enabled, the technicians with this role when assigned to a request task can also view the corresponding request to which the task is associated.
When Allow technicians in task group to access request is enabled, the technicians with this role can view the request when an associated task is assigned to their technicians group.
Note: If these permissions are not enabled, the default access permission to request will be retained even if the request tasks are assigned to the technician/group.
Added a new closure rule Associated Release should be closed to the Change Close stage.
Release requests will no longer be strictly dependent on change records. You can directly raise release requests using a template and later associate related changes if necessary. To accommodate this new workflow, changes will be linked to releases using the Associations feature rather than the Associated Change field in the release form.
Depending on your organization's workflow, you can reorder the release stages globally, excluding Submission and Close stages. The stages will be listed in the release details page in the customized order.
Deleted releases can be restored from Trash within 30 days from the day of deletion.
Azure AD User Sync
Activities
Activities module displays data regarding the logged-in user's activities unified in a single page for easy management and tracking. Activities involve data from:
Technicians can view their activities in template and Kanban view.
Template View
The Template View displays the activities as an extensive list. It helps you monitor the time frame of activities at a glance.
Kanban View
Kanban view groups the activities to display them as organized boards. It provides you visually detailed information about the volume of work in each grouping criteria.
Unable to create maintenance records right after changing a request's template with the Delete the tasks from the previous template option enabled.
Change Enhancements
In change notifications, you can now add the associated group members as recipients. This option is listed under Change Users and Roles, which was earlier Change Roles.
Requests
Problems
Unable to generate schedule reports for problems when technicians have site access restrictions.
Changes
When a change stage approval is completed, the approval status is displayed as No Action Required instead of Pending Approval for users whose approval action is pending.
Assets
CMDB
Unable to import values for multi-select fields in CMDB.
Client
"Server Not Reachable" error message is thrown frequently when the network is slow.
General
Task attachments duplicate upon spot edit of any task field.
( Pre-release : October 15, 2020)
Mobile Device Manager Plus Cloud Integration
ServiceDesk Plus Cloud can now be integrated with Mobile Device Manager Plus Cloud (MDM Cloud). Technicians can view and track device information and perform MDM-related actions on smartphones and tablets managed in MDM Cloud via ServiceDesk Plus Cloud.
Custom Menu
Custom Menu enables you to build custom actions to perform within ServiceDesk Plus and other external applications upon the fulfilment of predefined conditions. Using Custom Menu, you can currently execute custom functions and invoke URLs in Requests, Assets, and Changes.
In-Product Communication
ServiceDesk Plus Cloud brings in a robust communication channel called Discover Product to notify users of product updates and engage them in various product learning activities. It also allows users to access the major application resources from a central location. You can access the Discover Product panel by clicking the Lightbulb icon on the footer.
Custom Functions
Under Setup >> Developer Space > Custom Functions >> Callback Functions, you can now input parameters in the 'Raw Data' format besides Form Data.
Tasks and Task Templates
Rich-text mode support is added to the Description field for all tasks across the application including tasks in home, requests, problems, changes, projects, releases, and task templates. Users can also switch between rich-text and plain text modes.
New Advanced Permission for Technicians
Introducing new advanced permission for technicians to manage ServiceDesk Plus Cloud subscription. Technicians can now be marked as "Subscription Manager" under the Advanced Permission section in Add/edit technician forms.
Enhanced Tracking of License Limits on Assets and Technicians
Based on the license, when node or technician count crosses 80 percent of the limit, a corresponding alert banner will be shown in user panel, asset dashboard, IT asset list view, IT asset card, asset import page, and technician list view. The banner provides information on the total limit and current usage of nodes or technicians, an option to upgrade (for technicians with Subscription Manager permission) or notify (for other technicians), and an option to set a reminder frequency.
License-alert banner for assets:
License-alert banner for technicians:
You can now view the total limit and current usage of assets, technicians, probes, and custom apps at any time by clicking View plan details from the User Panel by clicking the profile picture on the top-right corner.
Redesigned user panel:
Introduced new product types?Smartphone and Tablet. Product types already added with these names will be renamed to 'Smartphone_old' and 'Tablet_old.
Introducing a new attribute, click-action="load-request-templates-popup", to configure a single button in requester portal to invoke a unified view of both incident and service templates grouped under service categories.
To configure it, go to Setup>>General Settings>>Requester Portal>>Requester Portal Customization. Click Customize and then click the edit icon to open the HTML editor and add the attribute to a preferred button.
Note: This new attribute can be located under Attributes dropdown in the HTML editor and will be identified with the name Create Request. The existing attribute of the name Create Request, used to invoke the default incident template, will be now called Create request on default template.
We have improved the format of some of our JSON APIs to meet the latest security standards. If you are using these APIs, please update them manually for continued usage. Feel free to contact our technical support team for any assistance.
Filters in Projects and General Tasks
Issues with marking favourite filters in Projects and Global Tasks have been fixed.
Sync Azure AD Users with ServiceDesk Plus Cloud
ServiceDesk Plus cloud brings you a scheduler to import users from Azure Active Directory (Azure AD) and keep the information periodically synced. When enabled, the scheduler, by default, brings in users' basic information such as name and email address. You can, however, authorize the scheduler to bring in the complete user information besides basic details. Enable and configure the scheduler under Setup >> Apps & Add-ons > Third Party Integrations >> Azure AD User Sync.
To learn more, visit this page.
After a successful beta test, the new user interface is ready to be launched for a global audience in the first week of October. During the beta test, we identified and addressed more customer needs and further enhanced the user experience. Here are some of the highlights:
SmartView in Dashboards and Scheduler
Improved and redesigned SmartView pop-up with better look and feel, additional functionalities, and customizations.
Pin Favorite Custom Views and Dashboards
You can now pin favorite custom views and dashboards as quick links on the toolbar. This enables faster switching between your favorite custom views or dashboards.
Rename SSP widgets
SDAdmins can now rename the default widgets in Requester's Self-Service Portal.
Improved Scroll Bars
Improved look and feel of scroll bars for better usability.
Color-code Requests
You can now color-code requests in the list view page based on their Status, Priority and Category.
Performance Tuning
Optimized the application performance.
To learn more about the new UI, check this PDF out. The old interface will be retired in December this year. Please make the swtich to the new interface before that.
Changes
In the change workflow editor, you can now configure the Close - Completed status to pass through a notification or condition node before the workflow ends. Using this, you can check for conditions to be satisfied or keep related users informed about the change closure.
Assets
Added AES-256 encryption for SNMPv3 scanning.
Integrations
Technician name will now be included when posting notes-related history to Jira comments.
When a task is assigned to a technician without permission to view changes, the technician can view/edit the corresponding task and add/manage work logs.
Requests
Changes
Assets
CMDB
Purchases
Client
General
Requester Home Page Customization Using Default HTML Widget
The requester home page comes with a default HTML widget, which can be edited to reflect your organization's design, logo, color, business glossary, and the like. You can apply a template to the HTML widget and further customize it using the HTML editor. The HTML widget is also packaged with standard help desk action menus, canned widgets, and URL widgets, which can be incorporated on demand to achieve full-page customization.
To learn more, visit this page.
Attachment Import and Export
You can now import and export attachments from changes, change tasks, and request tasks. To perform the attachment import or export action, go to Setup >>Data Administration >> Import Data/Export Data.
Maintenance
The description was missing in the requests generated from old preventive maintenance tasks.
( Pre-release : August 25, 2020)
Maintenance Module
Preventive Maintenance Tasks are now converted as Maintenance module from where you can schedule and manage maintenance activities. Once a maintenance is scheduled, it will be executed as auto-generated requests to ensure smooth operating efficiency. The requests can be generated daily, weekly, monthly, periodically or just once. You can view the scheduled Maintenances in list view and calendar view.
List View:
Calendar View:
Global Variables
Global variables allow you to store information that can be referenced and invoked in custom notifications and webhooks by using the dollar ($) sign. Define global variables under Setup >>Developer Space.
Problems: Import Problems and Problem Tasks
You can now import Problems and Problem Tasks under Setup >> Data Administration >> Import Data. The supported file formats are .csv, .xls, and .xlsx.
Editors across the application will support the following fonts: Arial, Serif, Courier New, Georgia, Tahoma, Times New Roman, Trebuchet, Verdana, Comic Sans MS, and Calibri.
Enhancements
Reporting Manager Details
You can now view or edit the details of the Reporting Manager of a requester from the Requester Details section on the right-side of the request details page.
Note: The option to spot edit the Reporting Manager field is available only for technicians with edit requester permission.
Changes
Projects
Assets
Integrations
General
Issues Fixed
Issues Fixed
Requests
Requests
( Pre-release : June 22, 2020)
Field mandate defined in request templates will take precedence over Form Rules that make the same fields optional, as opposed to the earlier behavior. This behavior change applies to instances where you have mandated certain fields in a request template and then used the 'Non-Mandate Fields' action on the same fields through Form Rules. In that case, we will introduce the following modifications in your setup during migration, to ensure that your incoming requests follow your form design even after the behavior change takes effect:
Add Sections in Request Templates
Group the related fields into sections to improve the field readability for end users and technicians. You can add a new section by using a simple Drag tool in the right panel of the request template. Besides grouping fields into sections, you can customize each section to define the number of columns, field orientation, and collapsible nature.
Service and Resource Cost
In service templates, you can specify the cost of the overrall service and the individual resources for approvers, technicians, and requesters to see. Providing service and resource cost helps approvers make better approval decisions on requests with improved clarity.
Resource Images
With the introduction of Advanced Layout in resources in service templates, you can add up to 5 images per option in a resource question. Resource images make it easy for users to choose the exact resource they need.
Reorder Resource Questions
You can prioritize resources and the questions within each resource by reordering them using a simple Drag tool.
Request History
Easily track all the request activities under History by looking for specific entries under Time, Field, and Operation filters. In service requests, you can also narrow down entries based on resources and service cost.
Preview Request Template
You can preview a request template to see how it will look for your end users and technicians.
Disable Request Spot Edit
Prevent your technicians from spot editing request fields by enabling the corresponding configuration in the Advanced Portal Settings.
Enhancements
Behavior Changes
Issues Fixed
To check out more What's New in Requests, visit this page.
Export as PDF : You can generate PDF of Gantt Charts on a per project basis, with each chart containing a maximum of 1000 rows of milestones and tasks combined. This option is available under the Gantt Chart tab of the respective project details page.
Project Gantt Chart
Task Dependency Graph
Support for generating PDF from Task Dependency Graphs has been increased to 500 tasks.
Projects
Projects
General
Changes
Purchase
New UI (Beta)
Requests
Assets
Reports
Integration with Jira
ServiceDesk Plus Cloud integration with Jira now enables you to auto-update request notes in the linked Jira issue. Similarly, the comments you add to Jira issues will be auto-updated in the linked request notes. If you have already configured this integration, you need to reconfigure to get the new functionalities work in your service desk instance.
Issue Fixed
Unable to edit downtime in the change planning stage.
Configure File Protection Password
Ensure secure access to the data exported from ServiceDesk Plus Cloud by embedding them inside a password protected zip file. The password protection applies to individual module data exports and reports exported or scheduled in emails. The SDAdmin can configure a common password to be used by all users and non-users under Privacy Settings, and technicians can configure their login-specific passwords under the Personalize tab.
Access Reports in Zia Chatbot
Zia chatbot now supports an additional action called Zia reports, using which you can access your ServiceDesk Plus Cloud data in Zoho Analytics.
Import Request and Change Tasks
Import request tasks and change tasks under Setup >>DataAdministration >>ImportData. Besides associating the imported tasks with requests or changes, you can update them in subsequent imports.
New message variables namely Change Short URL and Task Short URL have been added to change and task notifications respectively.
Organization Roles now allow you to assign up to 500 entities per user, be it sites, departments, direct reports, or other entities.
Unable to reconcile assets that contain any additional field other than the Decision Box.
Workflow-Driven Stage-Status Configuration in Changes
In Change Workflows, you can configure the stages and statuses that a change must go through during its lifecycle. This customization was earlier reserved only for change statuses through the 'If you enable this option, only the status(es) added to the workflow will be displayed in the associated changes' option in the Advanced Portal Settings.
Now you can configure the global stage-status settings for changes under Workflow Settings in the change workflow list view.
Also, you can configure the workflow-specific settings under Manage Stage-Status inside each change workflow. While configuring specific stages and statuses in a change workflow, you can reorder the stages per your requirements as shown below:
Only the stages and statuses you configure in change workflows will be incorporated in the associated changes. The following screenshot explains how the stage-status configuration in a change workflow reflects in the associated change:
ServiceDesk Plus Cloud is now available in Czech language.
In Reports home page, Zoho Analytics banner will not be displayed unless the integration is enabled.
Requests
Changes
Assets
Changes
Setup
Home
Requests
Changes
Projects
Assets
Spam Filter
Clicking the spam filter tab renders an empty page.
( Pre-release : May 05, 2020)
The UI of CMDB Relationship map is enhanced with a new set of icons. Furthermore, relationship maps can now be saved and viewed later as CMDB Business Views. Business Views present a summary of the relationship between various CIs, along with their critical data such as details, associated requests, changes, problems, releases, and CI distribution at a glance.
With new capabilities and a complete makeover, the Asset Lease feature is now called Asset Loan. Using the Asset Loan feature, you can loan the assets in your organization to end users and technicians for a defined period. You can add multiple assets to a single loan, adjust an ongoing loan by adding new assets, extend or pre-close loans, return specific assets in a loan, and more. You can also easily track all the asset loans from a central panel and keep your stakeholders looped in on the asset loan management through pre-configured emails.
Here are some quick pointers:
After migration, leased assets will be marked as loanable assets and have loans created. Here's how an asset lease will look like after migration:
Asset Lease Before Migration
Asset Loan Created After Migration
To loan an asset, you must mark it loanable as shown in the following screenshot. You can mark an asset as loanable under Assets >>Asset Loan >Loanable Assets >>Mark Loanable Assets.
Alternatively, you can loan assets from the asset list view as shown below:
Here's the list of loanable assets:
When an asset is loaned, its status will be automatically set to In Use status.
Loanable assets will not have the Assign button displayed in the details page, instead, they will have options to be loaned or returned.
Asset Lease expiry notification will be available as Asset Loan Expiry notification in the notification rules.
( Pre-release : April 17, 2020)
Reports
Learn more about Report enhancements.
Change
While performing approval action on change requests from pending approvals or the approval link, you can view the change tasks as well.
Requests
Projects
Unable to import comments for manually created projects.
Contracts
Contract expiry notification is sent twice a day if the old notification date (configured before the upgrade) matches one of the new ones.
Integration
Setup
General
ServiceDesk Plus Cloud brings in 100+ micro enhancements across the application, a visually pleasing user interface, and exceptional user experience. Some of the highlights are as follows:
Powerful Dashboards
Dashboards, powered by Zoho Charts, provides access to all your data in a single location. You can display the same data in different chart types, and without navigating to multiple pages for the required data.
Increased Productivity with Kanban View
Kanban view helps you organize, prioritize, and assign requests easily. All the requests will be displayed as cards that you can easily move around using simple drag and drop. You can modify the Kanban view by using custom filters based on Status, Technician, and Priority and set up time filters to pull out recently updated requests.
App Personalization
In the user pane, select layout, fonts, and colors to personalize the look and feel of the interface. You can also update your details and view all plan-related information in the user pane.
A Prominent Setup
Setup is now identified by a gear icon, prominently placed in the upper-right corner of the application. Navigation across Setup has been improved with logically organized secondary tabs appearing on the left panel across all pages.
Enhanced User Experience
Organized Pending Approvals
Pending approvals are segregated by modules and displayed along with the count. You can search for approval and easily mark their approval action.
Unified Search Experience
With a bigger search box, you can now enter more information, and the search results are narrowed down by module, task charts, and Due by Time.
To learn in detail about the all-new ServiceDesk Plus Cloud, visit this page.
In Zoho Analytics, default reports have been introduced for Changes, Projects, and Solutions. Besides, new default reports have been added for Requests, Tasks, and Work Logs.
The Global search additionally offers a granular search for users and solutions.
The Actionable Messages for Outlook integration now allows users to perform approval actions on help desk tickets (including Requests, Changes, Releases, Purchase Orders, and Solutions) from within their Outlook mailbox. Also, we have enhanced the actionable notifications to support the new Adaptive Card Format in Outlook.
Note: When you perform any action using the actionable notification, you will be required to do a one-time login verification in ServiceDesk Plus Cloud through Office 365 Single Sign-On.
Easily differentiate users in the CAB drop-down using their email addresses.
In the change details page, the CAB Approval button has been added to the top menu under the Actions drop-down. The button will be displayed for users with the CAB stage approval permission while the change is in the CAB stage.
Requests
Changes
Projects
Solutions
Assets
Purchase
General
( Pre-release : March 26, 2020)
Introduced new additional field types such as checkbox, radio, decimal, currency, percentage, decision box, and auto-number in Requests, Assets, Workstations, and CMDB.
The following screenshot captures the new fields added to the request template.
The maximum additional field count for Requests and CMDB has been increased to 250 and 1500 respectively.
In Assets, Workstations, and CMDB, help text will be displayed for additional fields of types decimal, currency, percentage, web URL, email, and phone number to help users identify the field type easily.
Multi-Select and Pick List field types support bulk add, edit, and delete operations for the options.
In the CI type template, the new fields and available fields will be listed separately for easy access.
( Pre-release : March 09, 2020)
Enhancements
Under the workstation history, removed the Scan History tab and implemented a new tab called History that will capture field operations performed through the UI as well as the scan.
Assets
When a technician runs any Software License reports, the report will be generated only for the data in the technician's site.
( Pre-release : February 27, 2020)
Projects
Resource Management
Requests
Requests
Changes
Assets and Software
CMDB
Integrations
Setup
( Pre-release : February 03, 2020)
Problem Template
Define templates for frequently created problems by including necessary fields and auto-populating them.
Configure problem templates under Setup >> Templates & Forms >> Problem Template
Problem Life Cycle
Problem life cycle allows admins to design a problem resolution process with built-in guidance for help desk technicians. Through a simple drag and drop process, the SDAdmin can create a visual process builder and define the resolution process. You can create, discuss, and rework the process drafts before publishing the life cycle.
Configure problem life cycle under Setup >> Automation >> Life Cycles >> Problem Life Cycles.
Click here to learn more.
Sample Problem Life Cycle
Life cycle configurations
A maximum of only 100 assets can be associated with a problem.
The Provisioning App is now OAuth enabled. When you use the Provisioning App to manually import users, you will be required to authorize your account once. However, the Scheduled Task in Windows will continue to run using token-based authentication. For more information on the Provisioning App, visit the following link:
https://www.manageengine.com/products/service-desk/provisioning-app.html
Requests
When a user-defined field is spot-edited in the request details page, non-English and special characters in the field value become garbled.
( Pre-release : January 22, 2020)
Service Request Editor
Assign users as service request editors. After a service request is created, the editor of the request can provide all the information necessary to process the request.
Request Cancellation
Technicians can cancel service and incident requests that need not be processed. Also, requesters can cancel their requests or raise cancellation flags based on the requester portal settings.
When the application is displayed in any non-English language, the Global search becomes inaccessible from within the request details page.
( Pre-release : January 02, 2020)
You can now embed videos into the description boxes across the application. You can either upload a video from your local drive or embed a YouTube video. Use the
icon in the editor's toolbar to add a video to the description.
Note: This feature is not applicable for the Problem module and certain email templates.
ServiceDesk Plus Cloud brings in the auto-suggestion of solutions to improve your help desk performance. As users enter the subject in a request form, the top 10 relevant solutions will pop-up. If users find their requirements in the suggestions, they can simply withdraw the ticket creation process.Besides viewing the suggestions, technicians can copy the solution to the request's resolution in a click.
Change notifications now support a new variable called Associated Change Roles that allows you to send the notification to all users involved in a change request. This variable will be available in notifications under the following configurations:
In the requester portal, expired announcements will be distinguished by a status called Expired.
In change requests, the Requests Caused by Change section has been moved from the Planning stage to the Associations tab under the Implementation stage.
Improved the error message displayed when a change workflow fails to save.
Site-based departments are not listed in the dynamic group criteria under Assets >>Groups.
The email sent to a purchase order (PO) owner or a vendor does not contain certain fields. The PO vendor's email does not contain user-defined fields. Besides the user-defined fields, the PO owner's email does not contain Requested By, Cost Center, and GL Code.
Reports
( Pre-release : November 26, 2019)
Technicians with project view scope can view the projects that are scheduled to end on a particular day in My Schedule view under Scheduler. The projects count will be displayed alongside the date in the Scheduler.
Clicking on the count will redirect the user to the my schedule inner details page listing the corresponding projects. From there, users can view the project details by clicking on them or can navigate to the project details page or reassign technicians if necessary.
You can now configure Status Comment as a non-mandatory field in a change template.
Import workstations with their Physical Memory in bytes, KB, MB, GB, TB or PB.
( Pre-release : October 21, 2019)
Contract Management in ServiceDesk Plus brings you many new features and enhancements along with a complete overhaul of the Contracts module.
The contract form is modified to accommodate the new features and to give an enhanced user experience.

The contract details page contains 5 tabs namely Details, Associated Assets, Renewals, Contract Relationship, and History on the left pane. Using these tabs, you can view the corresponding details of the contract.

To learn more, visit the following link:
https://help.sdpondemand.com/about-contractsServiceDesk Plus Cloud is now supported in an additional language, Vietnamese. To learn how to get your application running in Vietnamese, click here
Task_index, a read-only field in the responses of task GET and GET list APIs has been renamed to Index.
Projects you delete will be moved to Trash and can be restored within 30 days from the day of deletion. You can restore a project with its complete details including the project members, milestones, tasks, work logs, request and change associations, comments, and history.
In the request form, you can search sites and groups in the corresponding fields.

( Pre-release : September 30, 2019)
ServiceDesk Plus Cloud now supports Release Management in the IT help desk. Release management allows you to plan, build, test, and deploy releases to the production environment. A release can be defined as the process of delivering a set of authorized changes to IT services in a controlled environment. You can use release management to deploy hardware, software, documentation, processes, guidelines, policies, and other components to service operations.
You can initiate the release process for an authorized change request. Throughout its life cycle, the release process is closely associated with the change management process.
ServiceDesk Plus Cloud supports the following 9 stages that are essential to any release process:
Each stage in the release management is a milestone that involves a major deliverable in a release life cycle. Each stage contains statuses that indicate the progress of a release within the stage. Besides statuses, each stage has its planning and schedule, roles and approvals, and tasks and downtimes. To learn more, click here.

You can create a release request easily by using pre-configured templates. Associate workflows with release requests to define the direction of the flow of the release process. Using workflows, you can include statuses in each stage, set up approvals, allocate stagewise permissions to users, and configure notifications to be sent to stakeholders and other users.
The following screenshot captures a workflow configured for major releases:

With the introduction of release management, a new module called Releases has been implemented in ServiceDesk Plus Cloud.
Release configurations have been introduced under the highlighted tabs in Setup and can be configured only by the SDAdmin.

You can now add tasks to any change stage. You can also predefine tasks in the change template which will be imported immediately on the change request creation. To know more, click here.
Changing the template of an existing change request gives you options to overwrite fields and delete tasks and their dependencies, as follows:
Create a customized copy of any change request using the Copy Change option under Details >>Actions >>Copy Change. To know more, click here.
You can now forward and reply to emails and system notifications from within the change conversations page. Also, emails and system notifications are available as separate filters.

Change custom reports now include the following columns: Impact Details, Rollout Plan, Backout Plan, CheckList, Next Review On, Review Description, and Close Description.
Unable to open change requests by using the URLs appended to change notifications.
You can now generate site-based summary reports for software metrics. To generate this report, create a new custom summary report and choose the module as Site based Software metrics.
In custom tabular software reports, the following advanced filters are now available:
( Pre-release : September 06, 2019)
Refer Settings: Site configurations can now refer to any other site, including copy and custom sites and default site settings. Earlier, site configurations could only refer to default site settings.
You can now manually reorder service categories and request templates besides the alphabetical sequencing. To reorder, go to Setup >> Templates & Forms >> Service Category or Setup >> Templates & Forms >> Incident Template.
Technician groups can be deleted when they are used in requests or other entities. After deletion, the technician group will be marked inactive, and you can activate it anytime. With this functionality, separate views have been implemented for active and inactive groups under Setup >> Users & Permissions >> Technician Groups.
The following additional bulk actions are available in the requester list view page:
The following additional bulk actions are available in the technician list view page:
You can copy projects and project templates. In addition, you can copy a project into a project template.
ServiceDesk Plus Cloud is integrated with Zapier, a web-based service that automates repetitive processes between two different applications. Use Zapier to connect your ServiceDesk Plus Cloud with various external web applications. In just a few clicks and without any coding, you can create a Zap and build workflows between ServiceDesk Plus Cloud and any web applications.
Connections is a simple, secure authentication mechanism to connect your ServiceDesk Plus Cloud account with external applications. You can use Connections inside custom functions to invoke any third-party applications' REST APIs. You can set up Connections for in-built as well as custom applications. Connections is equipped with three modes of authentication, namely OAuth 2.0, OAuth 1.0, and basic authentication.
To set up connections, go to Setup >>Developer Space >>Connections.
Zoho Analytics now allows you to generate reports based on your user data with the following tables
Inline editing of Technician and Group is supported in the request list view in addition to the request details page.
In change requests, restrict status display to workflow configurations by enabling the corresponding option under Setup >> General Settings >> Advanced Portal Settings >> Change Management Settings.
While associating a department with an asset, you can search departments by site.
In Resource Management, the drag and drop functionality used for scheduling tasks is made smooth.
Users with 'Edit Project' permission couldn't add members to their projects.
Unable to add payment in a purchase order if the 'product' of any item added from the purchase order is modified.
Define triggers for changes under Setup >>Automation >>Triggers.
Here's a sample trigger with all four actions configured.

( Pre-release : July 10, 2019 )
ServiceDesk Plus Cloud now brings in the customization of your requesters' home page to include the necessary information and to give an enhanced end user experience. You can tailor various elements in the home page, including widgets, layout, and theme to meet your end user needs.
The requester home page features the following new components:
Customize your requesters' home page under Setup >>General Settings >>Requester Portal >>Requester Portal Customization >>Customize.
Configurations in the self-service portal settings have been regrouped to help distinguish between the self-service and technician portal settings and to accommodate the requester home page customizations. Thus, Self-Service Portal Settings is split into sections, namely Advanced Portal Settings and Requester Portal.
Requester portal includes the complete configurations of the self-service portal (or requester portal), including settings and customizations, under two tabs namely, Requester Portal Settings and Requester Portal Customization.
Configure the requester portal configurations under Setup >>General Settings >>Requester Portal.
Requester Portal Settings
Requester Portal Customization
Advanced portal settings allows you to tailor your technicians' portal to perform a host of help desk activities. You can enable technicians to create and track requests easily, automate processes in incident management, and configure request approval and work log settings. In addition, you can customize settings related to changes, solutions, and more.
Configure advanced portal settings under Setup >>General Settings >>Advanced Portal Settings.
Advanced Portal Settings
Requester Portal
Calendar Settings
( Pre-release : June 10, 2019 )
General
( Pre-release : June 17, 2019 )
Scanning Virtual Hosts
Sample Schedule
Callback Functions
Sample Callback Function
Assets
ESM
Changes
Request
Assets
Option to create a request for another user by using the On Behalf Of User feature. Admin can make this feature available for requesters specifically for few templates by including On Behalf Of User field in the incident/service template.
The admin can also configure for which users the requesters can create On behalf of Requests by selecting either All Users, or Users in Same Site, or Users in Same Department under Setup >>General Settings >>Self-Service Portal.
Once enabled, requesters will be able to create requests for other users by filling in the On Behalf of User field in requests.
During request creation this field will be shown only for requesters. This field cannot be edited after request creation.
Changes
In the Change calendar view, upon hovering over the timeframe range bar of a change, you can view the stage, status, and approval status of the change.
Projects
In the Task Dependency page of a project, you can now edit the project, milestones, and tasks by double-clicking the corresponding entity's name bar.
Assets
Under Installations inside the software details page, you can display Location of workstations in the list view.
Reports
Custom reports of assets now include the associated purchase order information.
Jira Integration
Basic authentication flow used in Jira integration with ServiceDesk Plus Cloud has been changed, with API token replacing the password.
Requests
Changes
In change workflows, unable to overwrite and save status with empty Users to Notify/Roles to Notify field, even though the default configuration had empty Roles to Notify field.
Projects
Unable to import MS projects in which the Created field values are not available.
Assets
Purchase
In purchase orders, Total Amount is calculated without rounding off the amounts of individual items.
General
( Pre-release : May 09, 2019 )
Under Tasks in the Home page, you can now add custom task views and also mark your favorite task views.

( Pre-release : April 08, 2019 )
( Pre-release : Mar 22, 2019 )
Configure backup users to handle requests and approvals of users during their planned leave. Using this feature, you can reassign service and incident requests and configure backup approvers for service, incident, and change requests and purchase orders.
Under Admin >> Automation >> Delegation, enable the feature and configure the global settings. Users who mark leave after you enable the feature will be listed under Home >> Delegation. Here, you can delegate each user's task (request or approval) to another user or a user-level organization role and specify the stand-in period as well. Note that the global settings will be applied unless you configure the user-specific delegation.
Global Settings
User-specific Configuration
Accordion: Assets and Components sections will now contain the Asset categories.


Favorites section added under Assets module. Set a maximum of 15 product types as Favorites.




The List View page will now list Table view operations on the left and Add operations on the right.
CMDB is a centralized repository used to store Configuration Items (CIs) and their Relationships. CIs could be Assets, IT Services, Users, Support Groups, installed Software Applications, Documents, Business Services that are critical to your IT environment.
Click to know more.
Click the below link to learn about the new CMDB module in ServiceDesk Plus Cloud: https://www.manageengine.com/products/service-desk/cmdb-cloud-service-desk.html
You can mark requesters as VIP Users. The technicians can set conditions in SLAs, Business Rules, Triggers, and Form Rules in such a way that they can prioritize requests from the VIP users.
You can now plan Preventive Maintenance Tasks for service requests, as well.
Copy an existing service request and customize the request details as per your need to create a new service request.


With Zoho Analytics integration, you can now generate reports under these new modules:
Additional fields in ServiceDesk Plus cloud can now be included as user defined fields in Zoho Analytics.
New columns have been added to existing reports under various modules. Some of the key columns are as follows:
You can now include archived request data as part of the data upload from ServiceDesk Plus cloud to Zoho Analytics. Choose when to start and stop the data upload. You can also clear the uploaded archived data or choose to re sync it.
SDAdmins can now take control of the database of a technician who has left the organization. Earlier the database will get locked up if a technician were to leave the organization.
Assets
Requests
Requests
Assets
System Log
Problems
Changes
Assets
Purchase
Setup
Reports
To export, go to Setup >> Export Data >> Conversations >> Changes.
Note that you can export request conversations under Setup >> Export Data >> Conversations >> Requests as captured below:

To import, go to Setup >> Import Data >> Conversations. You can import request and change conversations from a single file.

Requests
Software suite
Downgrade rights
Upgrade license
Assets
UI Changes
Admin
Purchase Order
Behaviour changes
Behaviour changes
Data Administration
Requests
Assets
Reports
ESM Directory
SetUp
Requests
Problems
Purchase Orders
Probe and Provisioning Tool
Assets
Task Dependency Map
Projects
Improve your project team's efficiency by mapping task dependency across a project, and not only between milestone tasks.
Mark task dependency between tasks in the following cases:
Project Templates
Mark dependency between any two tasks within a project template between project template tasks and/or milestone template tasks.
Organization Default Instance
Org admin can now set a default instance for users to help them directly access the instance instead of selecting it in the portal page. (User's default instance will be prioritized over the default instance set by the Org admin.)
Requests
Changes
Projects
Purchase
Others
Requests Collaboration
Solutions
Broadcast Message
Quick Actions>>Scheduler>>Broadcast Message
Technician Availability
Work Log (Requests, Problems, Changes, and Projects)
Enhancements
Requests
Business Rules
Form Rules
Self-Service Portal Settings
Issues Fixed
End of Support for older TLS versions by 31 August 2018
Requests
Reports
Requests :
Behaviour Change :
Office 365 Calendar Integration :
Jira :
Microsoft Azure :
Outlook add-in :
Changes
Assets
Reports
Admin
Contracts
Purchase
Requests
Purchase
Reports
Setup
Enhanced Change Management module with workflow, stage and status, change roles, change templates, enhanced change approvals, and more.
https://help.sdpondemand.com/change-management-overview
Business Rules
Business rules now comes with enhanced functions and a new user interface. Users can use business rules on requests that are deleted and also to abort any process execution.
Users can now configure Field Update and Notification as custom actions right from the Business Rules Configuration page. The Notification action configured here will be automatically populated under the Custom Actions feature.
https://help.sdpondemand.com/configuring-business-rules-new
Triggers
Triggers are automated workflows that occur when certain conditions of an incoming request are met. Triggers are essentially post database operations and can be used extensively to configure actions independent of requests as well.
Users can now configure Tasks, Notification and Webhooks as custom actions right from the Triggers Configuration page. All the custom actions configured here will be automatically populated under the Custom Actions feature.
https://help.sdpondemand.com/triggers
Webhooks
Webhooks enable the user to call any external URL or API to integrate ServiceDesk Plus On-Demand with any third-party application.
https://help.sdpondemand.com/custom_actions
Behaviour Change
The changes in the default settings business rule configuration will no longer be linked to the configurations in the copy sites once created.
Password Policy
The default password of the users for the verified domain has been changed.
Requests
The Default Settings in the Site filter drop down of Business Rules was not available to the SDAdmin role which is now fixed.
Reports
New Folders
New Reports
Columns added in the New Custom Report
Enhancements
ESM
Requests:
We have now introduced Enterprise Service Management, a functionality that lets you create and deploy service desk instances for your non-IT business functions-like HR, facilities in addition to the IT Help Desk.
With Enterprise Service Management you can,
Along with ESM, we have come up with UI changes, behavioral changes, and rearrangements of the configuration as mentioned below,
More details at the given links.?
https://www.manageengine.com/products/service-desk/enterprise-service-desk-management.html
Help Guide :
https://help.sdpondemand.com/esm
Requests :
Date/Time Component :
Projects :
Dashboard Widgets :
Requests :
Assets :
You can now
View asset user details, such as Employee ID, Job Title, Email, and Mobile and Phone numbers, on the Asset Details page
Import asset along with associated lease details
Add decimal points to barcode label properties
Form Rules :
Form Rules for Incidents & Service Requests with the form fields prefilled with the required values based on the conditions before creation. With the form rules , we can Mandate or Show or Hide fields, can Add or Remove options to a field , can Set value to fields etc., in the Incidents or Service Requests form. This is applicable for the user additional fields too.
https://help.sdpondemand.com/form-rules
Associate Groups to Template :
Option to restrict a template to specific groups to make sure that only technicians of the associated groups can view that particular template.
Right to Left support :
Compose, display, and edit text in right-to-left languages such as Arabic and Hebrew. ServiceDesk Plus (Cloud) now extends full support for RTL layouts, including layout mirroring. 'Right to Left/Left to Right' text directional option will be available in all the text editors across the product for all the supported languages.
https://help.sdpondemand.com/personalization
Microsoft Office Connector Card Integration :
The ServiceDesk Plus Office 365 Connector sends activity notifications to the user's Office 365 inbox. These ServiceDesk Plus notifications are sent as actionable messages that users can complete from within Office 365, without having to switch over to ServiceDesk Plus.
https://help.sdpondemand.com/office-365-connector
Assets :
Barcode Scanning :
Scan vendor barcodes and add assets. Generate and print barcodes for new and existing assets.
https://help.sdpondemand.com/barcode-purpose-and-introduction
Accordion for Assets :
Navigate through assets easily. A maximum of 300 Product types will be displayed in the accordion.
SCCM Integration :
Sync asset data with existing SCCM installation in your network.
https://help.sdpondemand.com/sccm-integration
SNMP V3 support :
Scan various SNMPv3-supported devices, such as printers, routers, and switchers.
https://help.sdpondemand.com/configuring-snmp-v3-credentials
Owner suggestion for workstations:
Suggest owner based on the last logged-in information obtained during scan.
https://help.sdpondemand.com/auto-assign
Other asset enhancements :
Reports :
Unable to view data through navigation in the Drill Down Analysis report, is now fixed.
URL Change :
URL will have the portal information appended. i.e. , app/<your portal name>/ will be included in all the existing url(s). The new URL will be as given below : <domain name>/app/itdesk/HomePage.do
URL change for API calls :
API will require the similar URL pattern or it can use x-sdpod-appid as Header Key and Portal Name as its value.
User Role(s) :
Few changes in OrgAdmin and SDAdmin roles between the organization and the app accounts.
https://help.sdpondemand.com/operations-permitted-to-sdadmins-and-orgadmins
Enhanced Search for Requests :
The newly enhanced Global Search feature for Requests enables users to find information easily. Users can search by fields, dates, and even by terms. Negate search allows you to refine your search by including or excluding conditions. Advanced options include phrases, wildcard, and fuzzy search.
To know more about the search functionality, refer to this help guide.
Performance Enhancements :
Others :
Asset Cost Page enhancement :
Enhanced cost details page for each asset, which is summarized as Purchase Cost, Operational Cost, Current Book Value and Total cost of ownership. The Total Cost of Ownership indicates the total sum of all the costs spent on purchasing the asset, asset's operation and disposing it. It also includes the component cost. Service cost, Move/Change cost and others costs will be added as Operational cost. For more details, refer our online admin guide.
Asset Notifications:
Requests:
Reports :
For the first time, you can customize your dashboards page by adding new dashboards and widgets. You can organize a dashboard by rearranging and resizing the widgets. You can add widgets across modules such as Helpdesk, Assets, Projects, Problems, Change, etc., under a new dashboard. You can also add URL widgets to the dashboard with links to your organization's intranet page or resource page. You can group widgets to accommodate more widgets in a single dashboard. With the Private and Public dashboard options, you can control who views your custom dashboards/widgets. To know more about dashboard customization, refer to this help guide.
Editor :
Reports :
Module Configuration :
We have introduced new default roles in-addition to the existing roles. These roles when assigned will enable the technicians to perform configurations seamlessly. The roles are HelpdeskConfig, AssetConfig, AnnouncementConfig, ContractConfig, and PurchaseConfig. Please refer to the help guide to know more about the privileges of each role.
Searchable drop down list for Site, Department & User, Product Name or Model in Asset and Workstation has now been provided.
Performing search in Asset Global Search and followed by the Edit action will now be taken to the respective resource page.
Asset count will now be shown individually in Asset Dashboard, IT & Non IT Assets.
Probe scan will now work in Windows 10.
Probe was not taking the job, if the job status is shown as Job Delivery failed. This is fixed
Issue where a pick list type Project additional field failed to show the values is now fixed.
Issue in displaying the default font size in the Editor is now fixed.
Issue in importing Workstation(s) is now fixed.
Sorting issue in displaying data in Groups, SubCategory, Item is now fixed.
Probes and Discovery:
A new option called 'Credential Library' has been added to 'Probes and Discovery'. Technicians can now configure new scan credentials, edit them in a single place and this will be mapped to the associated networks and assets. Credentials previously configured will be migrated automatically to the Credential library. Please refer this help document for further information on this feature and the migration process.
Assets:
Tasks :
Tasks could not be closed in cases where the estimated effort was enabled in the task closure rule and its value was set to '0'.
Task dependencies will henceforth be captured in the module's history.
Issue where the tasks were reopened on edit when the Task closure fields were violated, is now fixed.
Bulk closure of Tasks will henceforth work based on its dependencies.
Requests :
The description from the request template did not get copied when a request was created via API.
Issue where editing notes removed all the styles applied to it, is now fixed.
Track a technician's effort with the Work Log Timer: Technicians working on a request can activate the timer to track the time spent on each request. Different timer icons represent if the current technician, some other technician, or no technician is working on the ticket. For the Work Log Timer icon to appear in the list view, select it in the Column Chooser under Table Settings.
Identify incident and service requests easily: Incident and service requests are now available on the Request List View with representative icons.
View requester mails in queue: The number of requester mails awaiting the technician's response on a request is now displayed in the notification area.
Be warned of an approaching SLA: A yellow flag next to the due by time appears when 70% of the total SLA time for completion is exhausted.
Get all task-related information at a glance: All tasks under a request are displayed in the list view. A mouse over on the tasks displays details such as the total pending tasks, completed tasks, and assigned tasks. For the Tasks icon to appear in the list view, select it in the Column Chooser under Table Settings.
Monitor SLA timelines: The list view displays useful SLA timeline information such as time left until SLA breach and time elapsed since SLA breach. The Due by column has now been renamed as Due by Date. For the SLA information to appear in the List View, select the Due by field in the Column Chooser under Table Settings.
Allow requesters to view all requests: Configure admin settings to allow requesters the option to view all requests.
Access merged and archived requests easily: Requesters and technicians can now search through merged and archived requests by preceeding the request ID with a hash tag (#). Note that this facility is available only on requests merged after this release.
Serve your requester better: The Last updated time will also be updated for the latest assigned time of requests and the time of last reply to a request by a technician/requester.
Make ticket conversations and notes public or private: Technicians now have the option to mark the replies and forwarded mails as public or private. The technician can selectively expose some replies or forwarded mails to the requester by toggling the Lock icon. A check box on the reply and forward form allows the technician to mark the mails as private or public. System notification mails to the technician, such as request assignments, escalations, and group notifications, are by default set to private and are hard-coded. And, Email-cc users mails are public and hard-coded. Settings that are hard-coded cannot be changed. A clickable lock icon is now available to modify the privacy settings for the notes attached to the requests.
Hide or show approval information to requester: The Self-Service Portal now provides you an option to hide incident approvals to the requester. The approval information is hidden by default. The technician can modify the settings in the Self-Service Portal to allow the requester to view all approval-related information. For service requests, this approval visibility option can be enabled in the service request template.
Asset state change: It was not possible to change the state of assets whose owner details have been modified through import. This is now fixed.?
Bulk allocate software licenses in a site: Bulk allocating software licenses associated to a site was not possible. This has been fixed.
Enhanced date-time component: Pick date, hours, and minutes in one go.
SMS Gateway API ID : API ID for Click-a-tell will now support alpha-numeric characters
Timezone : Difference in Timezones between your system and the help desk if any will now be displayed at the top right corner.
Home
Request:
Admin:
Projects:
Contracts:
Purchase:
Reports:
Projects
Reports:
Tasks:
The User Interface for the Dependency Mapping feature has been enhanced for tasks within Requests, Problems, Changes and Milestones of Projects module.
The 'Close Request' and 'Survey' links prompted a login popup and displayed error messages previously which is now fixed.
Request Assessment
Want to know why a request took too long to get resolved? We have introduced the new Request Assessment feature that lets you view the specific details in the form of a graphical as well as textual representation. More details can be seen here.
Reports
New reports based on the request assessment
FCR
Requests
The 'Time Spent' and 'Time Elapsed' fields have been interchanged to present the precise meanings. Below is a brief explanation
Time Elapsed
Time elapsed is the time for which a request was effectively open. It is the time between the time of creation and completion of a request, excluding the non-operational hours and on-hold time.
Usage
Time Spent
Time spent represents the effort put in by the technicians working on a request. It is determined by the work logs added by all the technicians who have worked on the request.
Usage
Admin
Asset
Business Rule(s) for Service Request :
Business Rule is now available for Service Requests as well. It will work in the same way as Business Rule for Incidents. It will be a site based setting and follow the same principle as that of Incident. There are separate lists of Business Rule for Service Request and Incident Requests.
Copy Template :
Copy Template option has been introduced in Service List as well as Incident List views. Templates can be copied from Service list to Incident list and vice versa. Also, edit template option has been added inside the Action tab.
The copy limit is presently set at 5. Copying a template will add "_1" to" _4" as suffix in name. Default names will be taken from the template to be copied, with "Copy_" as prefix. When copied from Service to Incident workflow , resource(s) will be discarded.
Search Service Template :
Option to search service template names has been introduced in Service Category list view. When clicked on a template, it will open its Edit form directly.
Preventive Maintenance Task :
You can now attach files while creating or editing a PMT. Also, you can conveniently add resolutions while doing the same by accessing the newly introduced Resolution field. Resolution will be copied if it is added in the Incident Templates.
Requests :
Problem :
Issue in not being able to change/set Table Settings in the Incident View while attaching incidents to a Problem has been fixed.
Change :
Requester Name not being displayed in the Edit form of Change Module [though the requester name is retained internally] has been fixed.
Asset :
Option to create Incident/Service Request from any workstation/asset/component has been introduced. It is available under the Actions menu of the Asset details page.
Performance Enhancement: You can now Search for assets while adding or editing a change, problem or asset in the corresponding modules. This will also reduce the page loading time.
Reports :
Workstation :
General :
SLA
Solution
Requests
Request, Problems, and Changes
Survey
SetUp
Contract
New feature IT Project Management Released
Tasks :
Requests :
Work log :
The envelope icon in the Requests list view page will be set to green colour on a technician's reply and not when automated system notifications are triggered.
Provisioning tool :
Requests :
Customization :
Notifications Rules :
Purchase :
Mail Server Settings :
Roles :
Previously, when users logged in to their self service portal, frequently used solutions and service templates for which they did not have access were restricted through an alert. Now, these solutions and service templates have been prevented from being listed.
Import data from Google Apps option is now available for the Trial edition.
An error occurred when trying to download duplicate attachments containing underscore special character in thier file name.
When a request was resolved and an email notification was sent to the requester
When 'Alert(or Notify) Technician by Email when there is a new reply from the requester' notification is enabled and when the technician is notified, requester description will be appended to the notification.
When editing an existing contract that had user additional fields added after creating it, an error occurred.
Approvals tab of service request details view:
Option to add multiple approvers across different stages and save configuration.
Option to separately send out approvals to configured individual recipients along with a customizable subject line and description.
Enhancements
Organizational theme settings has now been extended to these additional areas
Bug Fixes
All system folders were listed in the reports list view irrespective of the subscribed edition. For example, system folders pertaining to the problem and change modules were listed even though the user was listed as a standard edition user.
Bug Fixes
Enhancements
Purchase order additional fields that were earlier displayed in the quick view pane of purchase order details view have now been moved under the general information section of purchase order tab.
The length of Base DN field present in the add/edit windows domain pop up has been increased to 250 characters.
Bug Fixes
When logging into the application in compatibility mode using Internet Explorer browser, the company logo partially disappeared.
Bug Fixes
Enhancements
On the conversations tab, click on the attachment icon present in the subject line of any conversation and it will directly take you to that respective attachment.
On the quick view pane of the request details page, when you associate a request, problem or change to an existing request, you will now see an new pop out icon. Clicking on this icon will lead you to the request, problem or the change that you wish to link to the existing request.
Bug Fixes
Inconsistent organization logo size in the login page.
The new user interface has been rolled out and it comes with several new features, enhancements, and bug fixes. Below is a list of bug fixes and features that have been added.
Bug Fixes
New UI and Enhanced Features
| Function | Shortcut key |
New Request | alt+w |
Quick Request | alt+q |
Go to Request | alt+r |
New Problem | alt+p |
New Change | ctrl+alt+c |
New Solution | alt+s |
New Technician | alt+j |
New Requester | alt+u |
New Announcement | ctrl+alt+a |
New Task | ctrl+alt+t |
For detailed information and screenshots click here
Bug Fixes
The following issues are fixed:
Files with special characters in the filename could not be used as attachments in the application
Spelling error in the approvals taken message
Enhancement - Sites in Problem and Change Modules
We have now introduced the concept of Sites in the Problem and Change Management modules too
When converting an incident to a problem or a change, the site information in the incident is automatically applied. This helps you to filter problems and changes by site. You can also ensure that technicians view only those problems and changes in their associated sites by defining appropriate permissions in Roles. If no site is mapped to a problem or change it will be marked as being in S? Not in any Site?
How does this new enhancement impact existing problems and changes?
All existing problems and changes will now have the Site assigned to 'Not in any site'. If a technician is unable to view an existing problem or change ( that he was able to see earlier ), you need to map him to S? Not in any Site?
Bug Fixes
1. Default timeout during Mac OS scans was 3 minutes for SSH connections resulting in timeouts in certain cases. This is now made configurable and the default timeout can be set by giving ssh_timeout value in probe.pros file
New Feature - Live Chat Integration
We are happy to announce the availability of the Live Chat Add on with ServiceDesk Plus On-Demand. With this feature, end users can engage in real time conversations with technicians in IT Service Desk teams. 304A few cool features include:
The Live Chat Add On is priced at $6 per technician per month available across editions and all customers are offered a free 30 day trial. To activate your Live Chat trial, go to Admin and under ‘ General’, click on ‘ Chat Settings’304 and click ‘ Try Now’. For any help, you can refer to detailed documentation available here.
Behavioral Change - Authentication mandatory for Outgoing Emails
We rolled out a release yesterday where we have made the Authentication check for Outgoing mails to be mandatory. The existing setup would continue to work for all the customers without any issues and this change will take into effect only when you try to edit and save the mail server settings.
The reason why we have taken this step is to tighten security. Open relays without authentication can be used by spammers. In order to avoid spamming, most Internet Providers disallow open relays. If a mail server is detected to allow open relaying or is reported to use open relaying, the service provider would black list the mail server. If you require any assistance, please contact support at servicedeskplus-ondemand-support@manageengine.com
Enhancements
We have added a new column called ‘ Id’ in the Survey Results list view and ‘ Request ID’ in Survey Reports for easier identification of requests.
Bug Fixes
The following issues are fixed:
Enhancements
Worklog Permissions in Technician Role
You can now define Worklog permissions ( View, Add, Edit 304and Delete) on the304 Request, Problem and Change module while defining Roles for technicians.
All Worklog permissions are enabled by default for the SDAdmin, SDChangeManager, SDCo-ordinator304 and SDSiteAdmin roles. You will have to explicitly enable worklog permissions for other custom roles that you define. You can also decide if technicians can add 304Worklogs 304for closed tickets by going to the Self Service Portal settings in the Admin and selecting the appropriate option under ‘Do you want to prevent add worklog for closed Requests/Problems/Changes ?
For existing customers,
Bug Fixes
The following issues are fixed:
Enhancements
The Text field for answers in the Service Catalog Resources section is enhanced to a Text Area to support more characters.
Bug Fixes
The following issues are fixed:
New Feature - Custom Application Platform in ServiceDesk Plus On-Demand
We are happy to announce the availability of the Custom Application Platform with ServiceDesk Plus On-Demand. With this new feature, you can now create a variety of online custom applications for process automation from within your web browser that end users can access from their Self Service Portals. All this within minutes and with no programming required. You can design anything from Conference Room Booking application, Leave application, Procurement application with tiered approval mechanism or just about anything in your organization want to automate and integrate with your service desk. 304
To activate your free 30 day trial of the Custom Applications platform, go to Admin and under ‘ General’, click on ‘Custom Apps’.To get started with creating your first custom app, visit the help documentation here.
Enhancements
Bug Fixes
The following issues are fixed:
Bug Fixes
The following issues are fixed:
Enhancements
Linking Requests
You can now link requests and create Parent - Child relationships between them. Not only can you link requests to one another but you can also perform certain common operations such as adding notes and creating resolutions across linked requests. You can find more details in our help documentation here.
Bug Fixes
The following issues are fixed:
Enhancements
Technicians can now be converted to Requesters: In the Technician List View, select the technician you want to convert as Requester. Click Actions and select S? Change as Requester?.
Bug Fixes
The following issues are fixed:
Enhancements
The Provisioning App can now be used with LDAP Servers like Lotus Domino, Open LDAP, etc
Bug Fixes
The following issues are fixed:
Behavioral Change
Assets of Type Sever will have the Product Name as Model similar to Workstation while adding/editing a server.
Enhancements
Push Notifications in Android App
We have now enabled Push Notifications for the Android App. If you use the Android native app, going forward,based on the chosen notification rules( Admin-->Notification Rules), technicians will receive push notifications in addition to email notifications for the following :
Email CC Autofill for Requesters
Requesters will now be able to see the Autofill function in the Email CC field in their templates
Enhancements
Push Notifications in iOS App
We have now enabled Push Notifications for the iOS Apps. If you use the iPhone/iPad native app, going forward,based on the chosen notification rules( Admin-->Notification Rules), technicians will receive push notifications in addition to email notifications for the following :
Bug Fixes
The following issue was fixed:
Enhancements
Organization Logo
As a step further in helping you to ease the customization of ServiceDesk Plus On-Demand for your organization we have now provided the capability to specify your organization logo in one single place and include that in the invitation emails sent out to users.
Going forward, you will be able to upload/change custom images (logos, etc.) only in the’ Organization Details’ section under Admin. This image will be used in the Portal, Headers, Purchase Orders, Reports and the Invitation emails. Please note that only the Organization Admin(who has User Management permission) can upload/change custom images in the application.
For existing customers,
Enhancements
The questions and resources in Service Templates will now be in the order as added by the user( technician) . Previously resources were added in alphabetical order.
Enhancements
1. Service Request Approval Status Tab for Requesters : You can now let your requesters view the approval status of their Service Requests at each stage. This configuration is specific to each Service Request Template. If you would like the requesters to be able to view the approval status for a particular type of Service Request, edit that Service Request Template and in the Workflows tab, enable the 'Show approval to requester' checkbox.
2. IE 10 Support: We now offer full support for ServiceDesk Plus On-Demand in IE 10
3. Turkish Language Support: ServiceDesk Plus On-Demand is now available in the Turkish Language version.
Enhancements

Bug Fixes
The following issues are fixed:
Bug Fixes
The following issues are fixed in today's release:
New Feature
Service Catalog
We have now released the Service Catalog feature in ServiceDesk Plus On-Demand. With the Service Catalog in ServiceDesk Plus On-Demand you can now document and publish the range of services offered by the IT ServiceDesk to the end users in the organization.
The Service Catalog helps to
You can get an overview of the Service Catalog here .You can get started with configuring the Service Catalog for your organization here and define Service Catagories, SLA and Service Items in your Service Catalog.
Note : For existing customers, please note that your Default Request Template will now be listed as 'New Incident' template in the application under the ' Request Catalog' button.
Also this feature is available only in the Enterprise Edition of the application.
Enhancements
Requests Auto Refresh : We have also rolled out the Auto Refresh Feature in ServiceDesk Plus On-Demand. You can now choose the Refresh Frequency in the Requests List View Page to be 3, 5, 10 or 30 minutes.
Reports: You can now pull reports on Requests based on the Assigned Time and Approval Status.
For the Requesters, the 'Reply' Icon option is now available in the column chooser
Enhancements
Bug Fixes
The following issues were fixed:
New Feature - Android App for ServiceDesk Plus On-Demand
We are happy to announce the availability of the native Android App for ServiceDesk Plus On-Demand. You can download the app at 
With the new app, your technicians can access your IT ServiceDesk on the go using their Android Mobile Phones helping them create, update and resolve tickets anytime from anywhere. Not only that, technicians can also mark time spent entries on tickets, add notes, reply to end users from within tickets and view tickets on pre-defined filters. We believe that the Android App for ServiceDesk Plus On-Demand would help you respond to and resolve tickets faster increasing IT helpdesk efficiency and improving end user satisfaction.
The key features of the app are summarized below
Bug Fixes
Changes to the schedule in Preventive maintenance tasks did not get updated. This was fixed.
Bug Fixes
Caching issue while adding new templates was fixed.
New Feature - Remote Control
ServiceDesk Plus On-Demand introduces Remote Control Add-on feature for screen sharing between technicians and end users in different locations with Zoho Assist. The feature is agentless, so there is no need to deploy and run agents in each system. Supported operating systems include Windows, Linux and Mac. For more details click here.
Enhancements in User Management
A new role Organization Admin is introduced. From now onwards Technician having this role will have the complete User Management Privileges as listed below,
There can be any number of Organization Admins. Only the Technician with SDAdmin role can be made as Organization Admin
Note : In case you are using the application already, please note that the Super Admin ( the email address with which you signed up for the current subscription) will now be an Organization Admin.
Enhancements in Probe
Probe will always have a secure connection with ServiceDesk Plus On-Demand server so that jobs will be immediately given to Probe. Hence make sure the Probe system has access to https://dms.zoho.com
Bug Fixes
Bug Fixes
The following issues have been fixed in today's hotfix:
Bug Fixes
The following issues have been fixed in today's hotfix:
Enhancements
1. New UI for Additional Fields
We have changed the way you can add new additional fields in ServiceDesk Plus On-Demand. From a tab based view provided earlier, we have moved to a list based view for easy creation and management of additional fields.
You can refer to the Request Additional Fields help document here to see how you can create, view, edit and delete additional fields in the application.
2. Additional Tasks in Request
You could choose up to 10 tasks to be executed when a request is raised. We have now increased this limit to 50.
Bug Fixes
The following issues are fixed in today's hotfix:
API Enhancements
We have provided new APIs for the bulk operations on requests: Pickup, Assign, Merge, Close and Delete. You can detailed information here.
New Feature - Asset Depreciation
We have rolled out the Depreciation feature for Assets in ServiceDesk Plus On-Demand. Depreciation calculation on used assets that decrease in value over time helps in useful financial reporting. You can configure depreciation either at the product level or the asset level. The following methods of calculating asset depreciation are currently supported:
For more details, please refer to the help document here
Bug Fixes
Tickets that were in the ‘On Hold ‘status were flagged for SLA violation. This is now fixed.
Enhancements
Bug Fixes
The following issues are fixed in this release:
New Features:
Software Asset Management - Additional Software License Types
ServiceDesk Plus On-Demand now supports additional license types for Software Asset Management apart from the currently available ‘Individual’ and ‘Enterprise’ license types. The entire list is given below:
You can find more details of adding a license here.
Software Asset Management - Software License Agreements
You can create software license agreements and associate them to software licenses. You can attach softcopies of the agreement and add Purchase and Invoice details. You can set the Agreement Expiry Notification to go out to selected users a specified number of days before the agreement expiry. Like software licenses, you can edit and delete software license agreements and print them out too.
Bug Fixes
The following issues are fixed in this release:
Automatic Import of Users and Synchronization with Active Directory
We have rolled out a new version of the Provisioning App that offers a better way of importing Requesters in ServiceDek Plus on-Demand from your Active Directory/LDAP. Not only that, with the Provisioning App, you can automatically synchronize SeriviceDesk Plus On-Demand with your Active Directory by running the Provisioning App as a Scheduled Task in Windows to automatically add, update, disable or delete users from ServiceDesk Plus on-Demand on a periodic basis.
You can find more details of the Provisioning App here. For details on configuring AD SSO for your ServiceDesk Plus On-Demand instance please see here.
Enhancements
1. Survey Translation
Admins can now translate survey questions in a language of their choice to be sent to the requesters. The following 14 languages: Brazilian Portuguese, Chinese, Dutch, English, French, German, Italian, Norwegian, Polish, Portuguese, Russian, Spanish, Swedish and Traditional Chinese. For more details , please refer to https://ondemand.manageengine.com/service-desk/help/admin/defining-a-survey.html
2. Site Deletion
While trying to delete a Site in the application, an alert is shown to the technician asking if existing Requesters, Probe, Assets, Request Template and Preventive Maintenance tasks associated to that Site need to be associated to another site. You can also choose to not select any site and move the existing Site associations to ‘Not associate to any Site’.
Bug Fixes
ServiceDesk Plus On-Demand Hotfix
Compatibility with Firefox 11
We released a hotfix today that has made ServiceDesk Plus On-Demand browser compatible with Firefox 11.
Other Updates
We have rolled out some enhancements to the Purchase Order ( PO) module in ServiceDesk Plus On-Demand.
What this means to your existing POs in the application
All your existing PO approvals will be seamlessly moved to
Stage 1. Let us explain with a scenario:
Assume there is a PO existing in the system pending approval from two approvers, Cathy and Jimmy . Here's how the screen would look now :
In the new PO approval system, here's how the screens would look for three different cases of the scenario:
Case 1: Both Cathy and Jimmy have not approved the PO yet
In case both Cathy and Jimmy have not approved the PO yet, the status of the PO is ' Pending Approval'
Case 2: Cathy has approved the PO while Jimmy's decision is pending
In case Cathy has approved the PO while Jimmy's decision is pending, the status of the PO is ' Approved' since one of them has approved the PO.
Case 3: Cathy has rejected the PO while Jimmy's decision is pending
In case Cathy has rejected the PO while Jimmy's decision is pending, the status of the PO is ' Pending Approval' since only one of them has rejected the PO. The final status of the PO depends on Jimmy's decision to approve or reject it.
Mark any Request Template the ‘Default Template’
You can now make any Request Template that you create, the DEFAULT template. Just go to Admin » HelpDesk » Request Template
In the list view, select any template and click on the ‘Make Default’ button. The template selected will now become the Default Template.
In the screen shown, ‘My Template’ a Request Template has been made the default template and hence is indicated by a small icon.
Bug Fixes
API
The ServiceDesk Plus On-Demand API allows for the integration of ServiceDesk Plus On-Demand with applications for network monitoring, intranet web applications and other third party SaaS applications. The API currently provides integration points to various help desk modules including Requests, Incidents, Users, Notes, Worklogs and a host of other Administrator functions like Site, Category, Status, Level, Priority, Mode, Impact, Urgency, Request Type and Request Templates. The ServiceDesk Plus On-Demand API supports XML and JSON formats and is programming language-neutral allowing developers to create applications in a language they are familiar with.
Please refer API document, click here to get started
Native iPhone App
ServiceDesk Plus On-Demand now has a native iPhone app that iPhone users can use to access and manage their IT help desk tickets on the go. iPhone users can create, update, assign, communicate with ticket owners and close tickets from the app. Other functions include the addition of ticket resolutions and work logs, search capability and customizable ticket views. More details of the app can be found at https://ondemand.manageengine.com/iphone/
Enhancements
1) Work logs
Flash based Dashboard
You can now make any Request Template that you create, the DEFAULT template. Just go to Admin » HelpDesk » Request Template
In the list view, select any template and click on the ‘Make Default’ button. The template selected will now become the Default Template.
In the screen shown, ‘My Template’ a Request Template has been made the default template and hence is indicated by a small icon.
We have just rolled out an improved and better Flash based dashboard for ServiceDesk Plus On-Demand.
The 'Global view' has become the 'Dashboard' with 3 separate sections for:
The Request/ Incident Dashboard is a lot more comprehensive and includes these important additional details:
Open and OnHold Request Views in filter will now also include Custom Statuses created in the application.
Enhancements
Opening Incident Details from Problems and Changes
You can now open actual Incident details from associated Incidents section in Change and Problem details. Earlier the Incident details were loaded at the bottom section. An additional column is now added which would open actual Incident details page.
View technicians associated with Role
You can now view the list of technicians who are configured for a given role. This is available in Admin » Roles section.
Country Included
Azerbaijan is included in the options to select the country name while creating a site.
Bug Fixes
1) Asset Additional fields imported through CSV would not be updated correctly. This is now fixed.
2) Issues (Server Errors) in opening attachments in the mail sent for request approval is fixed.
3) Unread requests were not highlighted in bold in the Request List View. This is fixed.
4) Domain text field under Self-Service Portal Settings could not be edited and this is now fixed.
5) Site field did not appear in the Request view column chooser for the Standard and Professional editions. This is fixed.
6) Issue in displaying technician leave details for users in other timezones fixed.
New Features
1) Mobile Interface for ServiceDesk Plus On-Demand
You can now carry your IT help desk in your pocket! ServiceDesk Plus On-Demand can now be accessed on a variety of devices as Android phones, iPhone and iPad. The platform independent mobile interface enables you to access critical Incident management functionality without installing anything. Customers can now enjoy speed and flexibility in reporting and resolving incidents without being chained to their desks. The Mobile interface can be accessed through the mobile browser on typing the url https://sdpondemand.manageengine.com/mobile
2) Multilanguage Support
ServiceDesk Plus On-Demand is now available in 12 different languages: French, German, Spanish, Russian, Dutch, Norwegian, Portuguese, Swedish, Italian, Polish, Chinese and Taiwan Chinese. You can choose your language when you first log into the service or change it midway at the click of a button.
3) New Asset Scan Capability
Network Device Discovery now added to Asset Scan
The probe for asset discovery so far could scan workstations across Windows, Linux and Solaris environments. The probe now has capability to automatically discover assets like printers, routers, switches, etc. using SNMP.
Scanning OUs (Organizational Units) from Active Directory
If you do not want to scan the entire domain and instead want to scan only an OU, you can provide a base DN in the Domain Scan page.
4) First Response SLA
With the First Response SLA feature, you can now specify the time within which a request needs to be responded to, in terms of days, hours and minutes. You can also escalate the ticket to other technicians and/or the owner if the ticket has not been responded to within the specified time limit. You can also pull reports based on First Response SLA.
Enhancements
1) System Log
The System Log is can now be exported to an XLS or CSV file.
2) Calendar Customization in Self Service Portal Settings
You can now customize the calendar view in the Self Service Portal Settings by selecting the start day of the week from a drop-down. The selected day will be considered the starting day of the week in all the calendar views.
3) Action on email replies from requesters to closed requests in Self Service Portal Settings
When the requester replies through E-mail to the closed requests you can configure the application to take one of the following:
4) Requester action on request tickets in Self Service Portal Settings
From their Self Service Portals, requesters can now perform the following actions on tickets raised by them:
5) Stopping the timer for requests awaiting approval in Self Service Portal Settings
It is now possible to configure the system to stop the timer for those tickets that are awaiting approval. If stop timer is enabled, timer will be automatically stopped for requests. You can also configure the status that must be set while the request ticket awaits approval.
6) Business Rules and SLA with Empty Criteria
You can now add and execute Business Rules and Service Level Agreements without selecting the criteria. These Business Rules and Service Level Agreement are executed when none of the request values satisfy any parameter criteria mentioned in other Business Rules and Service Level Agreement.
7) Due by Time for Reopened requests in Self Service Portal Settings
For reopened requests, the time frame in which the ticket moved from the ‘Closed’ to the ‘Open’ state is now added to the ‘Due by’ time of the request.
8) Site Information in Request Details Page
Information on the request site can now be viewed from the request details page without any configuration by just clicking on an icon next to the site name.
Bug Fixes
1) Individual technicians could not customize the Request List View Columns according to their preference. This is now possible.
2) In the reports module, the input length of filter criteria was restricted to 100 characters and threw an error if it went over this limit. This restricted is now removed.
3) The Audit Trial of assets showed the time in server settings and not the user specific time. This has now been fixed to reflect the time zone of the user.
4) Laptops scanned by the probe were wrongly categorized as desktops in the application. This is now fixed.
5) The custom domain name did not allow for the use of the special character “-“.The use of this special character in the custom domain name is now permitted.
6) In the Requests module, the time spent value was shown as the difference between the completed and created time. In the TimeSpent module, the time spent field showed the time entered in the work log and the elapsed time field showed the time spent (difference between the completed and created time).This is now fixed in such a way that TimeSpent field shows the difference between the completed and created time in both modules and the time elapsed field shows the value entered in the work log.
7) Asset import from CSV with cell data containing multiple lines threw errors. There were also errors thrown while attempting to import assets with additional field details in the CSV file. This is now fixed.
Integration with Active Directory
You can now integrate ServiceDesk Plus On-Demand with your Active Directory for importing user information. Users will be able to login to ServiceDesk Plus On-Demand using their Active Directory credentials. In addition, they can also leverage the advantages of the single sign on capability provided by Windows Integrated Authentication. This capability is highly secure and standards based, and is implemented using SAML for all user management assertions. For more details on how this works, refer to this document.
User Group
One of the crucial requirements in rendering IT services is to offer certain services globally to all users and restrict certain other services to specific users alone. To achieve this, provision to create 'User Groups' has been introduced. You can classify the ServiceDesk Plus On-Demand users within your organization into various User Groups. After creating the groups, you can carry out various 'group-based' services - for example, announcing service downtime to the user group belonging to a specific location.
Task Template
In typical help desk environments, there would be requirements to assign the same or similar tasks to different users at different times. Adding the tasks afresh every time leads to waste of time and resources. To overcome this, 'Task Templates' are provided. Templates can be created with details about the task and they could be assigned to users instantly without having to fill the details. Task Templates can be used for adding tasks on a request, problem or change.
Resolution Template
In day-to-day customer support, quite often the technicians will receive requests that involve the same or similar solution. In such cases, instead of typing the solution repeatedly, 'Resolution Templates' could be created. The template will contain the solution, which can be sent to the customers instantly.
New Features / Enhancements
1) When selecting specific columns among the additional fields in the column chooser for display in 'Request List View', earlier, only 20 additional fields were listed. Now, it has been enhanced to include all the additional fields. Earlier, this was available to Technicians. This has now been extended to Requesters also.
2) The 'Print View' of problems, changes and requests now provides the option to select only specific items for printing. For example, when printing a change, you can just print the Work Log and History alone.
3) Earlier, the 'Work Log' in 'Problem' and 'Change' displayed only the recent 10 records. This has now been changed to include all the available records.
Bug Fixes / Changes
1) Earlier, when Problems and Changes reports were edited, some column names were displayed as 'Null'. This has been fixed.
2) Timezone and time format display has been standardized in the application. The organization timezone will take effect everywhere.
3) Requesters are identified through their email addresses. A new email address is treated as a new user. Case-sensitiveness was imposed in parsing the emails. The same email address with different case was considered as a different user. This has now been fixed. The email address is now considered case insensitive.
4) In Asset Management, when the Acquisition date of Software License was edited , garbled characters were displayed. This is now fixed.
Note:
Restart "ManageEngine SDP On-Demand Probe" service from Windows Services console to get the probe updated to its latest version
New Features
1) Mobile Interface for ServiceDesk Plus On-Demand
You can now carry your IT help desk in your pocket! ServiceDesk Plus On-Demand can now be accessed on a variety of devices as Android phones, iPhone and iPad. The platform independent mobile interface enables you to access critical Incident management functionality without installing anything. Customers can now enjoy speed and flexibility in reporting and resolving incidents without being chained to their desks. The Mobile interface can be accessed through the mobile browser on typing the url https://sdpondemand.manageengine.com/mobile
2) Multilanguage Support
ServiceDesk Plus On-Demand is now available in 12 different languages: French, German, Spanish, Russian, Dutch, Norwegian, Portuguese, Swedish, Italian, Polish, Chinese and Taiwan Chinese. You can choose your language when you first log into the service or change it midway at the click of a button.
3) New Asset Scan Capability
Network Device Discovery now added to Asset Scan
The probe for asset discovery so far could scan workstations across Windows, Linux and Solaris environments. The probe now has capability to automatically discover assets like printers, routers, switches, etc. using SNMP.
Scanning OUs (Organizational Units) from Active Directory
If you do not want to scan the entire domain and instead want to scan only an OU, you can provide a base DN in the Domain Scan page.
4) First Response SLA
With the First Response SLA feature, you can now specify the time within which a request needs to be responded to, in terms of days, hours and minutes. You can also escalate the ticket to other technicians and/or the owner if the ticket has not been responded to within the specified time limit. You can also pull reports based on First Response SLA.
Enhancements
1) System Log
The System Log is can now be exported to an XLS or CSV file.
2) Calendar Customization in Self Service Portal Settings
You can now customize the calendar view in the Self Service Portal Settings by selecting the start day of the week from a drop-down. The selected day will be considered the starting day of the week in all the calendar views.
3) Action on email replies from requesters to closed requests in Self Service Portal Settings
When the requester replies through E-mail to the closed requests you can configure the application to take one of the following:
4) Requester action on request tickets in Self Service Portal Settings
From their Self Service Portals, requesters can now perform the following actions on tickets raised by them:
5) Stopping the timer for requests awaiting approval in Self Service Portal Settings
It is now possible to configure the system to stop the timer for those tickets that are awaiting approval. If stop timer is enabled, timer will be automatically stopped for requests. You can also configure the status that must be set while the request ticket awaits approval.
6) Business Rules and SLA with Empty Criteria
You can now add and execute Business Rules and Service Level Agreements without selecting the criteria. These Business Rules and Service Level Agreement are executed when none of the request values satisfy any parameter criteria mentioned in other Business Rules and Service Level Agreement.
7) Due by Time for Reopened requests in Self Service Portal Settings
For reopened requests, the time frame in which the ticket moved from the ‘Closed’ to the ‘Open’ state is now added to the ‘Due by’ time of the request.
8) Site Information in Request Details Page
Information on the request site can now be viewed from the request details page without any configuration by just clicking on an icon next to the site name.
Bug Fixes
1) Individual technicians could not customize the Request List View Columns according to their preference. This is now possible.
2) In the reports module, the input length of filter criteria was restricted to 100 characters and threw an error if it went over this limit. This restricted is now removed.
3) The Audit Trial of assets showed the time in server settings and not the user specific time. This has now been fixed to reflect the time zone of the user.
4) Laptops scanned by the probe were wrongly categorized as desktops in the application. This is now fixed.
5) The custom domain name did not allow for the use of the special character “-“.The use of this special character in the custom domain name is now permitted.
6) In the Requests module, the time spent value was shown as the difference between the completed and created time. In the TimeSpent module, the time spent field showed the time entered in the work log and the elapsed time field showed the time spent (difference between the completed and created time).This is now fixed in such a way that TimeSpent field shows the difference between the completed and created time in both modules and the time elapsed field shows the value entered in the work log.
7) Asset import from CSV with cell data containing multiple lines threw errors. There were also errors thrown while attempting to import assets with additional field details in the CSV file. This is now fixed.
Integration with Active Directory
You can now integrate ServiceDesk Plus On-Demand with your Active Directory for importing user information. Users will be able to login to ServiceDesk Plus On-Demand using their Active Directory credentials. In addition, they can also leverage the advantages of the single sign on capability provided by Windows Integrated Authentication. This capability is highly secure and standards based, and is implemented using SAML for all user management assertions. For more details on how this works, refer to this document.
User Group
One of the crucial requirements in rendering IT services is to offer certain services globally to all users and restrict certain other services to specific users alone. To achieve this, provision to create 'User Groups' has been introduced. You can classify the ServiceDesk Plus On-Demand users within your organization into various User Groups. After creating the groups, you can carry out various 'group-based' services - for example, announcing service downtime to the user group belonging to a specific location.
Task Template
In typical help desk environments, there would be requirements to assign the same or similar tasks to different users at different times. Adding the tasks afresh every time leads to waste of time and resources. To overcome this, 'Task Templates' are provided. Templates can be created with details about the task and they could be assigned to users instantly without having to fill the details. Task Templates can be used for adding tasks on a request, problem or change.
Resolution Template
In day-to-day customer support, quite often the technicians will receive requests that involve the same or similar solution. In such cases, instead of typing the solution repeatedly, 'Resolution Templates' could be created. The template will contain the solution, which can be sent to the customers instantly.
New Features / Enhancements
1) When selecting specific columns among the additional fields in the column chooser for display in 'Request List View', earlier, only 20 additional fields were listed. Now, it has been enhanced to include all the additional fields. Earlier, this was available to Technicians. This has now been extended to Requesters also.
2) The 'Print View' of problems, changes and requests now provides the option to select only specific items for printing. For example, when printing a change, you can just print the Work Log and History alone.
3) Earlier, the 'Work Log' in 'Problem' and 'Change' displayed only the recent 10 records. This has now been changed to include all the available records.
Bug Fixes / Changes
1) Earlier, when Problems and Changes reports were edited, some column names were displayed as 'Null'. This has been fixed.
2) Timezone and time format display has been standardized in the application. The organization timezone will take effect everywhere.
3) Requesters are identified through their email addresses. A new email address is treated as a new user. Case-sensitiveness was imposed in parsing the emails. The same email address with different case was considered as a different user. This has now been fixed. The email address is now considered case insensitive.
4) In Asset Management, when the Acquisition date of Software License was edited , garbled characters were displayed. This is now fixed.
Note:
Restart "ManageEngine SDP On-Demand Probe" service from Windows Services console to get the probe updated to its latest version
New Features / Enhancements
Bug Fixes / Changes
Enhanced Asset Scanning
ServiceDesk Plus On-Demand Probe now scans for Mac, Solaris and IBM AIX workstations. This is in addition to the Windows and Linux that are currently supported. Software inventory scanning for Linux, Mac, Solaris and IBM AIX is also now supported.
Auto Assign Tickets
Don't let your tickets stay in the queue, unassigned anymore. With the new Auto assign functionality you can automatically distribute the tickets to your technician based on their availability and criticality of the incident.
ServiceDesk Plus On-Demand has introduced Round Robin and Load balancing methods which will address different helpdesk environments. This auto assign functionality from ServiceDesk Plus On-Demand can now do the job of your helpdesk coordinator automatically.
Reply Template
While replying to requests, technicians tend to type the same response repeatedly to quite a few requests of the same type. With Reply Template, Admin can create templates that can be used by technicians to send responses thus saving time and effort.
Admin can create each template with a unique name with configurable subject and content. The templates are displayed as a list for technicians to choose in the 'Reply' page.









































































































































































































































































































Label Editor
Label Preview
Printed label











































































icon.






































































































































































































































to instantly navigate to the current node in execution.
to view the configuration details of the node.
































. The color code is applied based on change attributes such as Stage, Change Type, Workflow, Template, and Change Risk.























































































































































beside the required template to mark it as default.





























































































