Em um mundo de crescente complexidade tecnológica, desafios comerciais competitivos e menor aceitação das interrupções de serviço por parte dos consumidores, a eficiência nas operações de TI se tornou a chave para o crescimento, lucro e sucesso. O impacto do tempo de inatividade da TI, que era menos ameaçador há algumas décadas, agora representa perdas de milhões de dólares e, às vezes, até mesmo perda de negócios e de reputação para organizações de todos os portes.
Operações de TI simplificadas e consistentes são uma necessidade no mundo de hoje, e sua organização se beneficia quando um sistema de monitoramento de operações de TI escalável e à prova de falhas está em vigor.
Pergunte a qualquer administrador de TI e ele lhe dirá: O monitoramento de operações de TI é mais fácil falar do que ser feito. As coisas podem dar errado rapidamente e de várias maneiras. Aqui estão alguns problemas críticos de operação de TI que comprovam a necessidade de uma estratégia proativa de monitoramento de operações de TI:
Devido a essas armadilhas, o monitoramento das operações de TI é a necessidade do momento para a comunidade de administração de TI que trabalha sem parar para garantir que suas operações de TI estejam imunes a ameaças e problemas e sejam competentes para enfrentar as crescentes demandas do mundo dos negócios.
Ei, guerreiro da rede, qual é a sua história de desastre nas operações de TI?
Embora todos nós já tenhamos sido afetados pelo tempo de inatividade, estamos curiosos para saber sobre seus valentes encontros com ele. Fale conosco hoje mesmo. Vamos discutir como tornar sua estratégia de monitoramento da infraestrutura de TI mais resiliente.
O OpManager Nexus da ManageEngine é um software de monitoramento de operações de TI híbrido e integrado que ajuda os administradores de TI a garantir o máximo de tempo de atividade para enfrentar os rigores dos negócios competitivos. Alguns dos principais recursos de gerenciamento de operações de TI do OpManager Nexus incluem:
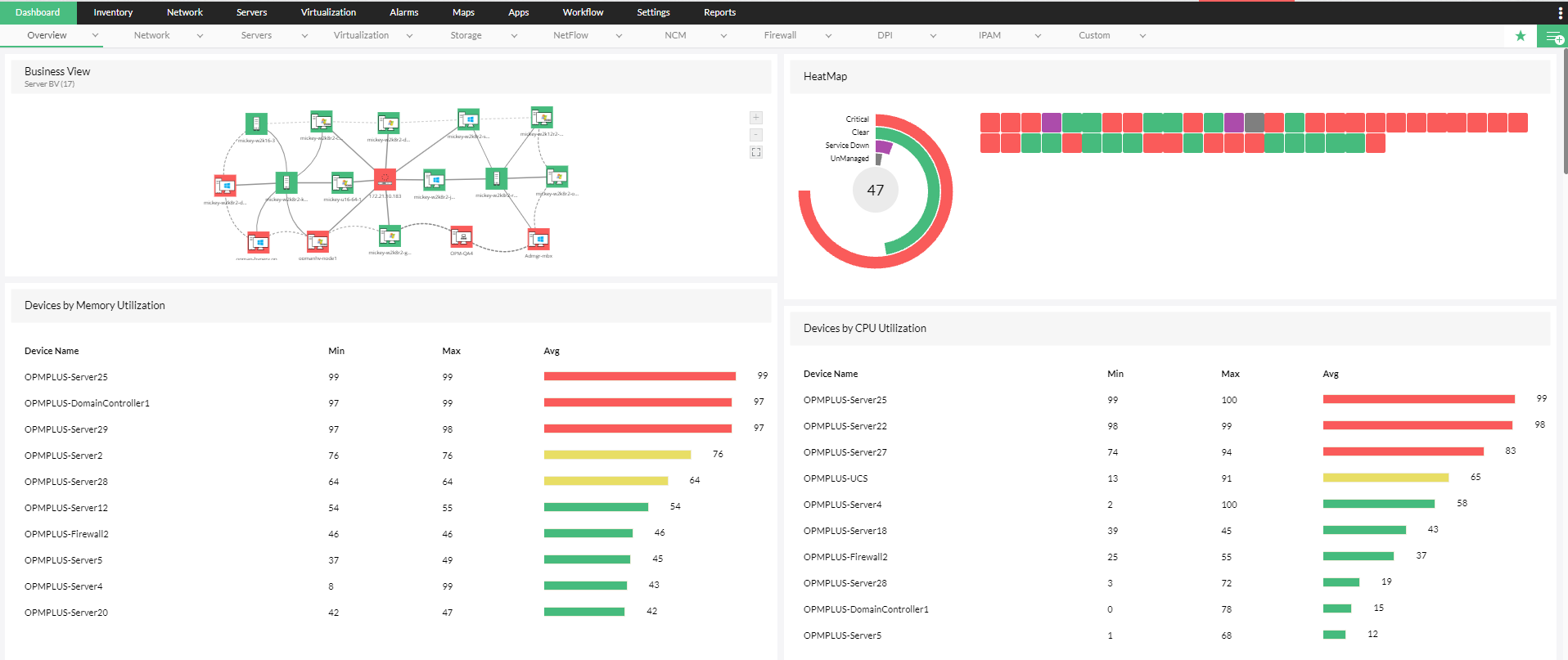
O OpManager Nexus, uma ferramenta holística de monitoramento de rede, suporta mais de 200 métricas de monitoramento, como desempenho do dispositivo, utilização da CPU e memória, bem como gerenciamento de configuração em mais de 10.000 dispositivos, incluindo servidores, roteadores, switches, balanceadores de carga e firewalls. Além do monitoramento ininterrupto de parâmetros críticos, o OpManager Nexus permite que os administradores de TI garantam a conformidade de suas operações de TI com as normas de privacidade e segurança, incluindo HIPAA e SOX.
Além de monitorar servidores físicos dos principais fornecedores, incluindo Dell, Cisco, HP e IBM, o OpManager Nexus monitora as operações de TI em servidores virtuais. Ele oferece suporte ao monitoramento de servidores virtuais em dispositivos Nutanix, VMware e Microsoft Hypervisor. Além das métricas usuais, como disponibilidade, os administradores de TI também podem impedir problemas como a expansão de VMs por meio do gerenciamento contínuo da memória virtual, identificando obstruções em hosts e máquinas virtuais, automatizando o gerenciamento básico de falhas em caso de problemas e visualizando a arquitetura virtual por meio de mapas proativos e avançados.
A largura de banda é um componente crítico das operações de TI que, se estiver danificada, exige muito esforço para ser limpa. Prioridades de largura de banda misturadas levam a um consumo desequilibrado de recursos, lentidão em aplicações essenciais aos negócios e até mesmo tempo de inatividade. O módulo de gerenciamento de largura de banda do OpManager Nexus permite que os administradores monitorem o consumo de largura de banda utilizando as mais recentes tecnologias de fluxo, como sFlow, Net Flow e jFlow. Os administradores podem rastrear o consumo de largura de banda no nível do dispositivo e do usuário, identificar anomalias proativamente e moldar padrões de tráfego. Se você é um administrador de TI, o módulo de gerenciamento de largura de banda do OpManager Nexus é a solução completa para todos os seus problemas de largura de banda na sua estratégia de monitoramento de operações de TI.
Com o aumento da adoção da nuvem no mundo atual, o acompanhamento proativo do desempenho e da experiência do usuário final em aplicações baseadas na nuvem deve ser uma meta da equipe de TI para obter uma estratégia confiável de monitoramento das operações de TI. Além disso, é essencial que as equipes de aplicações e rede compartilhem a visibilidade dos dados comuns para garantir a consistência das operações de TI. O módulo gerenciamento de aplicações do OpManager Nexus rastreia as principais instâncias de aplicações críticas populares em nuvem, incluindo Amazon, GCP, Azure, Microsoft 365 e Oracle Cloud. Os administradores também podem monitorar a experiência do usuário final, registrar proativamente o desempenho ao longo de um período, analisar o desempenho histórico e tomar medidas para evitar obstruções no desempenho da aplicação.
O simples acompanhamento das métricas de desempenho é incompleto. O módulo de gerenciamento de configuração de rede do OpManager Nexus apresenta um rastreamento proativo de alterações que permite que os administradores monitorem as modificações 24 horas por dia, para que a organização possa se manter competitiva no atual clima de negócios. Ao estabelecer um sistema de controle de acesso com base em função, os administradores podem otimizar o rastreamento de alterações, testar os efeitos da implementação de alterações, rastrear a conformidade dos dispositivos com as principais normas de conformidade e aplicar alterações de configuração em vários dispositivos.
A maior ameaça às operações proativas de TI não é o desempenho ruim, mas os sistemas de segurança ruins. O ponto de entrada mais comum em sistemas de rede, o firewall, também é o ponto de entrada mais comum de segurança de rede fraca. O OpManager Nexus permite o monitoramento de regras e políticas de firewall, identificando regras desatualizadas, enviando novas regras para o firewall e garantindo a conformidade do firewall com as políticas de segurança essenciais. Ao remover regras desatualizadas, rastrear políticas críticas de firewall 24 horas por dia e monitorar a conformidade dos dispositivos de firewall com as normas populares, o OpManager Nexus corrige as maiores brechas de segurança nas operações de TI. Além de ser uma ferramenta de imunização de segurança, o módulo de Análise de firewall do OpManager Nexus garante que as operações de TI não estejam sujeitas a obstruções de desempenho decorrentes de vulnerabilidades de segurança importantes.
Monitorar as métricas corretas é metade da batalha do monitoramento de operações de TI; notificar a pessoa certa para tomar a ação certa no momento certo é a outra metade. É aqui que os recursos avançados de alerta e notificação do OpManager Nexus auxiliam os administradores de TI. O OpManager Nexus vem com um poderoso sistema de alerta multinível baseado em limites que emite alertas sobre dados monitorados críticos. Ele também reduz o esforço manual e melhora a eficiência do monitoramento das operações de TI corporativas com thresholds baseados em IA. Para garantir que os alertas cheguem às partes interessadas corretas no momento certo, o OpManager Nexus, uma eficiente ferramenta de gerenciamento de infraestrutura de TI, vem com notificação multicanal que inclui suporte para e-mail, SMS e Slack. Os alertas também podem ser repassados como tickets para ferramentas de ITSM para permitir que técnicos no local resolvam problemas.
A Oxford define monitoramento como "observar e verificar algo durante um período para ver como ele se desenvolve, de modo que você possa fazer as alterações necessárias". Embora os alertas instantâneos possam ajudar a corrigir o problema em questão, ele não será resolvido a menos que sejam feitas inferências a partir de dados periódicos de longo prazo. O OpManager Nexus fornece alertas baseados em limites multinível e sugestões de limites baseadas em IA, além de fornecer um poderoso conjunto de relatórios para ajudar os administradores a avaliar a eficiência de sua estratégia de operações de TI. Os administradores podem gerar relatórios sobre diversas métricas, incluindo desempenho, largura de banda e gerenciamento de mudanças. Eles também podem gerar relatórios personalizados para traçar uma correlação entre vários pilares das operações de TI. Usando insights derivados desses relatórios, as organizações podem otimizar a eficácia de suas operações de TI e oferecer maior ROI para seu investimento.



O OpManager Nexus ajudou administradores em todo o mundo a criar uma estratégia proativa de monitoramento de operações de TI e economizar milhões de dólares em tempo de inatividade. Teremos prazer em mostrar os depoimentos, mas preferimos que você experimente as vantagens do Plus em primeira mão. Teste o OpManager Nexus gratuitamente hoje mesmo