Solução de monitoramento e observabilidade de aplicações para TI moderna
- Mais de 150 tecnologias
- Diagnósticos aprofundados
- Insights com tecnologia de IA

O Applications Manager capacita sua equipe de TI com visibilidade completa de toda a stack de aplicações na nuvem e no local. Obtenha insights profundos e proativos para identificar e prevenir gargalos de desempenho, otimizar a integridade das aplicações e proporcionar experiências perfeitas ao usuário. Esta plataforma unificada simplifica os processos de TI e DevOps, otimizando o monitoramento de aplicações, impulsionando o desempenho máximo e uma vantagem competitiva para o seu negócio.
Otimize o uso e a receita da aplicação Applications Manager e proprietários de LOB podem acompanhar a experiência digital, entender a jornada do cliente, quantificar o impacto na receita do baixo desempenho e otimizar o uso e a receita das aplicações.
Permita que as equipes de operações de TI detectem problemas de forma proativa e solucionem-nos mais rapidamente com análise precisa da causa raiz. Entenda as tendências de uso de recursos e ajuste as operações diárias com nosso monitor de aplicações.
A ferramenta de monitoramento DevOps ajuda as equipes de DevOps/SRE a correlacionar alterações de desempenho com confirmações e compilações de código. Verifique se alterações frequentes de código afetaram o desempenho dos seus principais aplicativos de negócios.
Esteja ciente dos problemas de desempenho das aplicações à medida que eles surgirem, antes que os usuários percebam. Diferencie rapidamente se o problema está no código da aplicação ou se é um problema de infraestrutura ou uma configuração inadequada da aplicação. Capacita as equipes de suporte a aplicações e helpdesk para responder rapidamente às reclamações dos usuários.
Permite que arquitetos de aplicações e CTOs analisem o desempenho de médio e longo prazo das aplicações de negócios e das camadas de infraestrutura que os suportam. Garanta que as aplicações proporcionem uma ótima experiência ao usuário e atendam às metas de negócios.
Reduza os riscos durante a migração para a nuvem obtendo visibilidade profunda dos ambientes na nuvem, locais e híbridos com nosso software de monitoramento de aplicações. Ajuda a manter a confiabilidade da plataforma, a continuidade dos negócios e o gerenciamento geral de aplicações em nuvem.
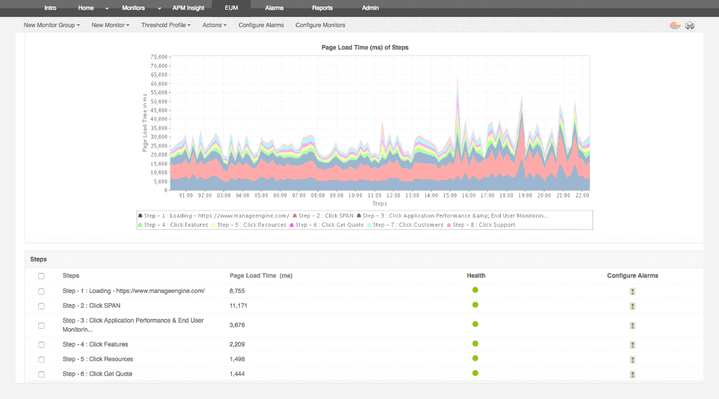
Ela nos permite rastrear métricas cruciais, como tempos de resposta, utilização de recursos, taxas de erro e desempenho de transações. Os alertas de monitoramento em tempo real nos notificam imediatamente sobre quaisquer problemas ou anomalias, permitindo tomar medidas imediatas.
Função de Revisor: Pesquisa e Desenvolvimento